可视化工具Grafana:简介及安装
随着业务的越发复杂,对软件系统的要求越来越高,这意味着我们需要随时掌控系统的运行情况。因此,对系统的实时监控以及可视化展示,就成了基础架构的必须能力。
这篇博客,介绍下开源的可视化套件grafana的安装及其功能特点。。。
官网地址:Grafana
官方文档:Grafana文档
环境:CentOS7.4 64位
Grafana版本:5.3.2
一、Grafana介绍
Grafana是一个跨平台的开源的度量分析和可视化工具,可以通过将采集的数据查询然后可视化的展示,并及时通知。它主要有以下六大特点:
1、展示方式:快速灵活的客户端图表,面板插件有许多不同方式的可视化指标和日志,官方库中具有丰富的仪表盘插件,比如热图、折线图、图表等多种展示方式;
2、数据源:Graphite,InfluxDB,OpenTSDB,Prometheus,Elasticsearch,CloudWatch和KairosDB等;
3、通知提醒:以可视方式定义最重要指标的警报规则,Grafana将不断计算并发送通知,在数据达到阈值时通过Slack、PagerDuty等获得通知;
4、混合展示:在同一图表中混合使用不同的数据源,可以基于每个查询指定数据源,甚至自定义数据源;
5、注释:使用来自不同数据源的丰富事件注释图表,将鼠标悬停在事件上会显示完整的事件元数据和标记;
6、过滤器:Ad-hoc过滤器允许动态创建新的键/值过滤器,这些过滤器会自动应用于使用该数据源的所有查询。
二、下载安装
1、下载
官网下载地址:Grafana
安装指南:Grafana安装指南
根据自己的系统版本和配置,下载对应的包,官方提供了如下说明,可直接按照说明进行下载:

2、启动
下载安装完成后,输入命令 service grafana-server start 启动服务,打开浏览器,输入IP+端口,3000为Grafana的默认侦听端口。
系统默认用户名和密码为admin/admin,第一次登陆系统会要求修改密码,修改密码后登陆,界面显示如下:

三、Grafana使用方法
1、添加数据源
首先是添加数据源,点击左上角的grafana图标,示例如下:
PS:选择influxdb作为数据源,需要在influxdb中创建该用户以及对应的数据库!

2、创建DashBoard
创建好数据源之后,就需要创建DashBoard(仪表盘),可以自定义,也可以导入你需要的仪表盘,官方提供了很多的可选仪表盘。
BashBoard地址:BashBoard
这里我选择jmeter相关的仪表盘,选择导入,示例如下:
①、搜索jmeter仪表盘

②、选择对应的仪表盘ID

③、复制ID,填入导入界面
PS:导入时候需要选择用户组以及对应的数据库!

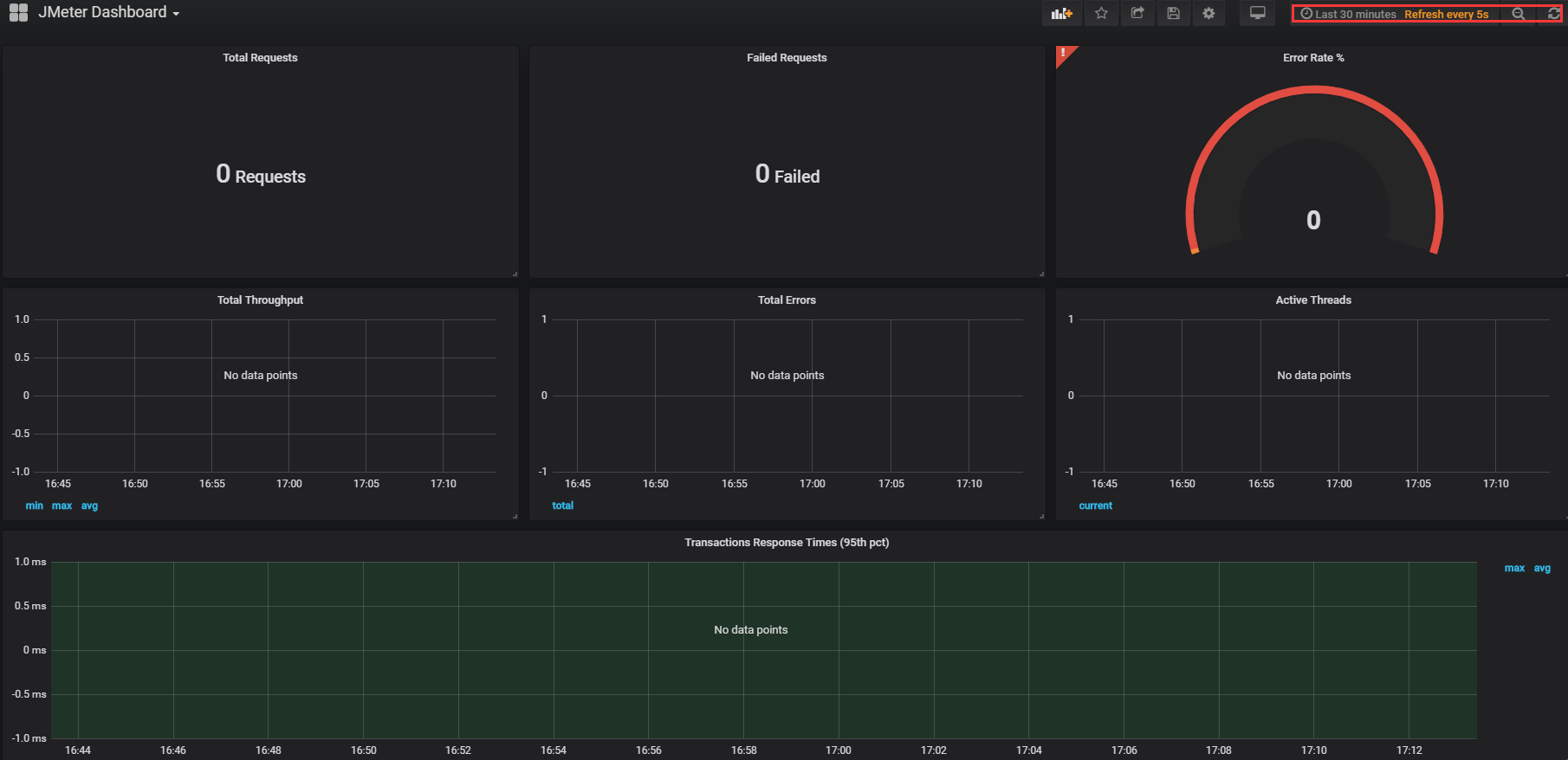
④、展示仪表盘
PS:右上角可以选择数据展示的时间段和刷新频次!

以上即为Grafana的安装及使用简介,更多使用方式,请参考这里:Grafana入门。。。
随着业务复杂度增加,系统实时监控与可视化展示成为基础架构必备能力。本文介绍开源可视化套件Grafana,包括其六大特点,如多种展示方式、多数据源支持等,还说明了在CentOS 7.4系统下的下载安装步骤,以及添加数据源、创建仪表盘等使用方法。
981

被折叠的 条评论
为什么被折叠?



