MCGS 基于PLC的风力发电控制系统 带解释的梯形图程序,接线图原理图图纸,io分配,组态画面

最近在搞风力发电控制系统,发现MCGS和PLC的组合真是工业自动化领域的黄金搭档。今天就拿个真实项目里的风机控制程序开刀,带大家看看怎么用梯形图实现基础控制,顺便聊聊IO分配和组态画面那些事儿。

先看核心的梯形图程序。这段代码负责风机启动时的软起控制:
// 网络1:主电源控制
X0 Y0
|--||--------( )--| // X0=启动按钮,Y0=主接触器
// 网络2:变桨系统使能
Y0 X1 M0
|--||--|/|----( ) // X1=急停信号,M0=变桨使能
// 网络3:转速超限保护
C0 T37 Y1
|--||--|T|---( ) // C0=转速传感器,T37=2秒延时
这个梯形图藏着几个关键点:急停信号用了常闭触点确保断电即停;T37定时器用来避免瞬时转速波动误触发保护;M0中间继电器把主电路和变桨控制隔离开,方便单独调试。

IO分配表是现场调试的生命线,我们项目用的是这样的配置:
输入模块:
X0 - 启动按钮(NO)
X1 - 急停开关(NC)
X2 - 风速传感器
X3 - 振动传感器
输出模块:
Y0 - 主接触器
Y1 - 刹车系统
Y2 - 变桨电机正转
Y3 - 变桨电机反转
特别注意X1用了常闭接法,这样断线时会自动触发急停,安全设计必须这么玩。变桨电机要用互锁逻辑,正反转绝对不能同时得电,这在程序里用Y2和Y3的常闭触点做了互锁。

说到接线,控制柜里最精彩的是安全回路:
220VAC --[急停按钮]--[过流继电器]--[接触器线圈]--N
|
+--[紧急刹车继电器]
这条硬线回路不经过PLC,确保在系统完全宕机时还能执行紧急制动。PLC输出Y1其实控制的是这个回路的使能继电器,双重保障的设计思路。

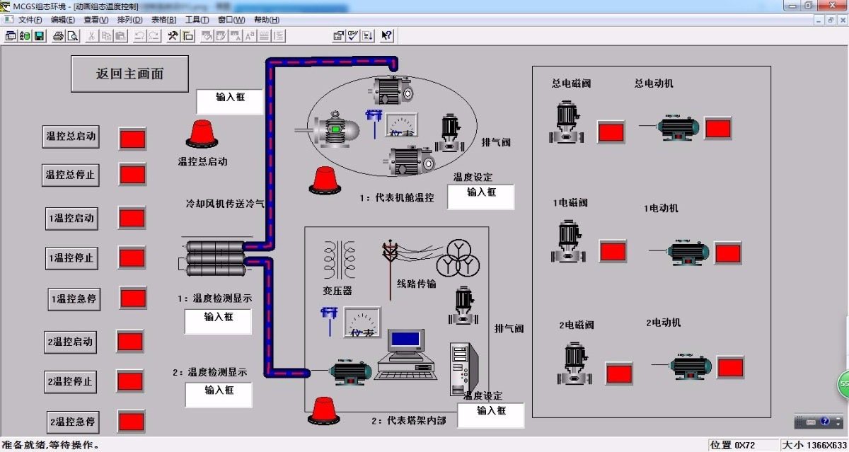
组态画面方面,MCGS的动态显示是真香。我们在画面上做了这些效果:
- 风机叶片转速用渐变圆弧表示,颜色随转速从蓝变红
- 故障弹窗带声音报警,同时自动截图保存状态
- 手动模式下的变桨操作按钮,长按2秒才能生效(防误触)
- 实时功率曲线和历史数据同屏对比
有个调试小技巧:在MCGS里把D100寄存器绑定到画面上隐藏的数值输入框,用来临时修改PLC的转速保护阈值,比每次改程序方便多了。记得在正式运行时隐藏这个功能,不然现场工人乱调参数要出事的。

最后说点血的教训:现场调试时千万别相信"自动分配未使用IO点"这种鬼话,有次因为Y5被意外触发导致变桨电机抽风。现在做IO分配必定手动指定,空闲点全部在程序开头用MOV指令清零,保平安的代码比啥都重要。
这套系统跑起来后,最大惊喜是故障诊断功能——通过分析刹车次数和风速关系,居然发现了叶片结冰的问题,这可比人工巡检靠谱多了。下次准备把振动信号也做FFT分析,说不定能提前预警轴承故障,不过那就是另一个坑的故事了...
1085

被折叠的 条评论
为什么被折叠?



