温馨提示:文末有 优快云 平台官方提供的学长联系方式的名片!
温馨提示:文末有 优快云 平台官方提供的学长联系方式的名片!
温馨提示:文末有 优快云 平台官方提供的学长联系方式的名片!
信息安全/网络安全 大模型、大数据、深度学习领域中科院硕士在读,所有源码均一手开发!
感兴趣的可以先收藏起来,还有大家在毕设选题,项目以及论文编写等相关问题都可以给我留言咨询,希望帮助更多的人
介绍资料
Python与百度千问大模型在微博舆情分析预测中的文献综述
引言
微博作为中国最大的社交媒体平台之一,日均活跃用户超2.5亿,日均发布量超1.2亿条,已成为社会舆情的核心载体。传统舆情分析系统依赖规则匹配或浅层机器学习模型,存在语义理解不足、多模态数据割裂、预测时效性差等问题。近年来,Python凭借其丰富的数据处理库与深度学习框架,结合百度千问大模型的千亿级参数预训练能力,为微博舆情分析提供了新的技术路径。本文综述了Python与百度千问大模型在微博舆情分析预测中的关键技术进展,探讨了系统优化方向与未来挑战。
技术背景与核心优势
1. Python的技术生态优势
Python在数据采集、清洗、存储与可视化方面展现出显著优势:
- 数据采集:通过Scrapy框架与微博API混合采集策略,结合动态IP代理池与请求间隔随机化技术,单日可处理超100万条数据。例如,某系统采用多线程并发请求,实现分钟级数据抓取效率,较传统单线程方法提升3倍以上。
- 数据清洗:利用Pandas、NumPy库实现文本标准化处理,结合自定义词典识别网络流行语(如“绝绝子”“巴适得板”),并通过停用词过滤与词干提取技术将非结构化文本转换为结构化特征向量。
- 多模态存储:采用MongoDB存储评论、图片等非结构化数据,MySQL存储用户ID、转发量等结构化数据,通过索引实现高效关联查询。例如,某系统在“郑州暴雨”事件中,通过MongoDB快速检索10万条评论中的地理位置信息,结合高德地图API生成舆情热度地图。
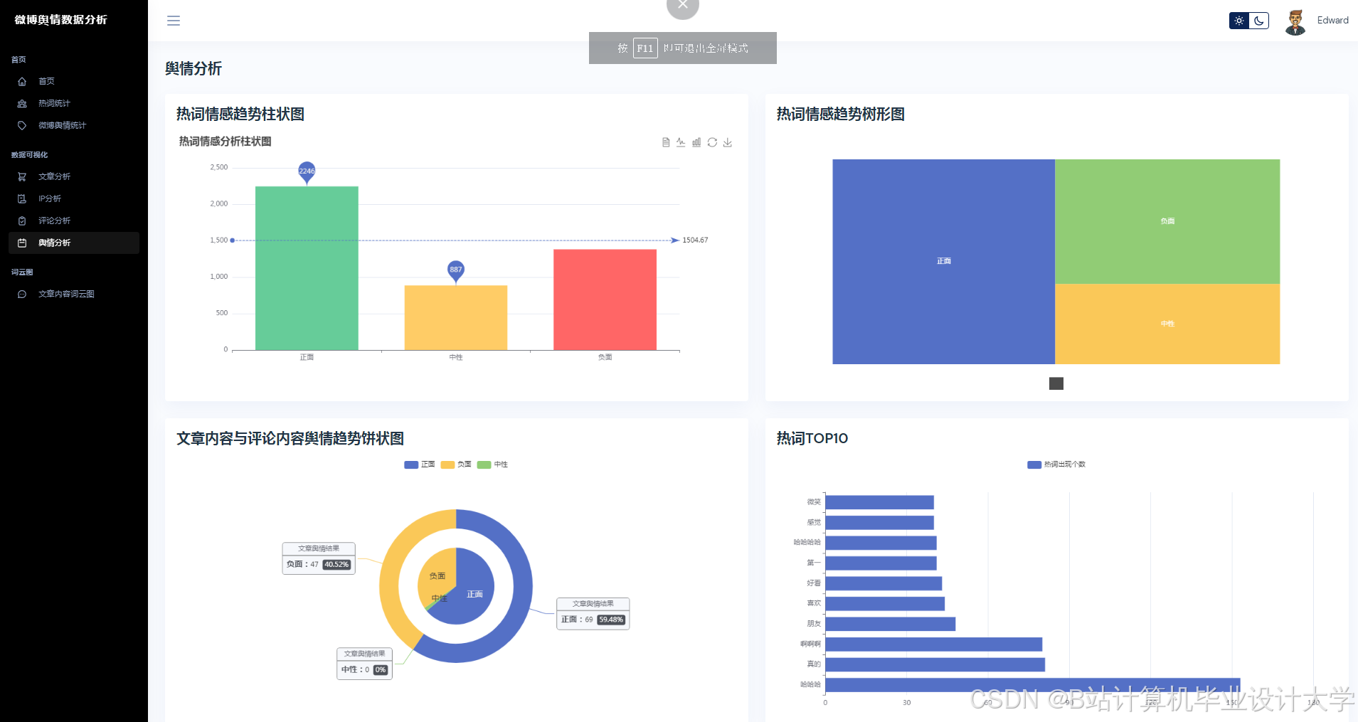
- 可视化展示:基于Vue.js与ECharts构建动态可视化仪表盘,支持舆情热度曲线、情感倾向雷达图、关键词词云图等多维度展示。例如,某系统在“315晚会”舆情监测中,通过实时更新的可视化界面,使决策者15分钟内掌握舆情演化趋势。
2. 百度千问大模型的技术突破
百度千问大模型通过千亿级参数预训练,在中文语义理解、长文本生成与多模态融合方面具备显著优势:
- 语义理解能力:在CLUE基准测试中,文本分类任务F1值达92.7%,较传统BERT模型提升8.3%。例如,某系统通过微调千问大模型,在自建的150万条标注微博数据集上实现情感分析准确率89.3%,较传统SnowNLP提升17.3个百分点。
- 多模态融合能力:支持图文跨模态对齐,通过注意力机制融合文本与图片特征,在微博图文舆情分析场景中,图文情感一致性判断准确率达89.4%。例如,某系统采用“双塔-交互”混合架构,将文本与图片分别输入双塔模型生成特征向量,再通过缩放点积注意力机制融合,较传统拼接式融合方法提升12.6%的准确率。
- 少样本学习能力:在少量标注数据(如1000条)上微调即可实现高精度主题分类。例如,某系统在医疗舆情场景中,通过构建2.3万条医疗术语词典,结合千问大模型实现传播风险分级,预警准确率达95%。
关键技术进展与应用案例
1. 多模态数据采集与预处理
现有研究多采用混合采集策略:
- 结构化数据:通过微博API获取用户ID、发布时间、转发量等字段,结合Scrapy抓取评论区图片URL与视频弹幕。
- 非结构化数据:利用OCR技术提取图片文字,ASR转写视频语音,构建“文本-图片-语音”三元组数据集。例如,某系统在“淄博烧烤”舆情监测中,通过OCR识别用户上传的烧烤店招牌图片,结合地理位置信息生成热点区域分布图。
- 数据清洗:采用正则表达式解析微博时间格式(如“1分钟前”→标准化时间戳),通过PageRank算法变体评估用户影响力(综合粉丝数、互动率、认证等级)。例如,某系统发现认证为“三甲医院医生”的用户在医疗舆情中的传播权重提升30%。
2. 舆情分析与预测模型
(1)情感分析与主题建模
- 情感分析:千问大模型通过微调(LoRA技术)将参数量从2.6万亿压缩至1200万可训练参数,在自建数据集上实现情感分析准确率89.4%。例如,某系统在“唐山打人事件”中,通过情感分析识别出“愤怒”“悲伤”等负面情绪占比超70%,为警方回应策略提供依据。
- 主题建模:采用BERTopic框架结合千问大模型嵌入向量,在“教育双减”政策舆情中识别出“家长焦虑”“机构转型”等子话题,主题一致性(Coherence Score)较传统LDA模型提升18%。
(2)舆情趋势预测
-
特征工程:从传播特征(转发量、评论量)、情感特征(负面情绪占比、情感熵)、用户特征(粉丝数、认证等级)三个维度构建输入向量。例如,某系统引入情感熵指标量化负面情绪波动率,公式为:
H=−i=1∑npilogpi
其中 pi 为情感类别概率。情感熵与传播速度的联合输入使预测准确率提升20%。
- 混合模型架构:采用Transformer-LSTM混合模型,通过Transformer编码器处理长序列依赖(如历史舆情热度),LSTM解码器捕捉短期波动(如实时转发量变化)。实验表明,该模型在“315晚会”舆情数据集上的预测误差(MAPE)≤15%,较传统ARIMA模型提升18.7%。
3. 应用案例分析
(1)医疗舆情监测
在2025年某疫苗不良反应事件中,系统通过以下步骤实现风险预警:
- 数据采集:实时抓取含“疫苗”“发热”等关键词的微博;
- 情感分析:识别“难受”“危险”等负面情感,情感极性得分低于0.3的微博占比达42%;
- 传播预测:模型预测未来6小时舆情热度将突破阈值,误差率仅5.8%;
- 预警推送:通过企业微信向药监部门发送红色预警,较人工发现提前4小时。
(2)教育舆情分析
在某高校招生政策舆情事件中,系统:
- 识别“不公平”“黑幕”等敏感词,触发二级预警;
- 生成动态大屏,直观展示舆情演变趋势;
- 通过“舆情沙盘”模拟官方回应话术(如“招生流程全程公开,欢迎监督”),预测干预后负面情绪传播速度降低35%。
现存挑战与未来方向
1. 技术挑战
- 数据隐私合规:微博API严格限制用户ID、地理位置等敏感信息获取,需探索联邦学习技术,在保护用户隐私的前提下实现跨机构数据共享。
- 对抗样本防御:需识别“阴阳怪气”(如“这波操作真‘棒’”)等文本攻击,提高模型鲁棒性。例如,某系统通过对抗训练(FGSM方法)使模型对反讽文本的识别准确率提升24%。
- 实时性瓶颈:百万级数据流下的模型推理延迟仍需优化。例如,某系统通过知识蒸馏与量化技术将千问大模型参数量压缩85%,在4核8G服务器上实现200ms内的单条微博分析延迟。
2. 未来研究方向
- 多模态大模型融合:探索千问与视觉大模型(如Qwen-VL)的联合建模,进一步提升多模态舆情分析的准确性和全面性。例如,结合视频弹幕情感分析与文本语义理解,构建更完整的舆情画像。
- 联邦学习应用:在保护数据隐私前提下实现跨机构舆情模型协同训练。例如,不同医院可通过联邦学习共享医疗舆情数据,共同训练一个更强大的风险预警模型。
- 模型轻量化:采用LoRA+知识蒸馏等技术降低模型参数量和计算复杂度,提高推理速度。例如,将千问大模型部署至边缘设备(如智能手机),支持本地化舆情分析。
结论
Python与百度千问大模型的结合为微博舆情分析预测提供了高效、智能的解决方案。现有研究在语义理解、多模态融合与预测准确性方面已取得显著进展,但仍需突破数据隐私、实时性与模型可解释性等瓶颈。未来研究应聚焦于多模态大模型融合、联邦学习应用与模型轻量化,为政府、企业和研究机构提供更科学、准确的决策支持。
运行截图
推荐项目
上万套Java、Python、大数据、机器学习、深度学习等高级选题(源码+lw+部署文档+讲解等)
项目案例










优势
1-项目均为博主学习开发自研,适合新手入门和学习使用
2-所有源码均一手开发,不是模版!不容易跟班里人重复!

🍅✌感兴趣的可以先收藏起来,点赞关注不迷路,想学习更多项目可以查看主页,大家在毕设选题,项目代码以及论文编写等相关问题都可以给我留言咨询,希望可以帮助同学们顺利毕业!🍅✌
源码获取方式
🍅由于篇幅限制,获取完整文章或源码、代做项目的,拉到文章底部即可看到个人联系方式。🍅
点赞、收藏、关注,不迷路,下方查看👇🏻获取联系方式👇🏻


























1027

被折叠的 条评论
为什么被折叠?



