温馨提示:文末有 优快云 平台官方提供的学长联系方式的名片!
温馨提示:文末有 优快云 平台官方提供的学长联系方式的名片!
温馨提示:文末有 优快云 平台官方提供的学长联系方式的名片!
信息安全/网络安全 大模型、大数据、深度学习领域中科院硕士在读,所有源码均一手开发!
感兴趣的可以先收藏起来,还有大家在毕设选题,项目以及论文编写等相关问题都可以给我留言咨询,希望帮助更多的人
介绍资料
以下是一份关于《Python+百度千问大模型微博舆情分析预测》的任务书模板,结合技术实现与业务需求设计,供参考:
任务书:基于Python与百度千问大模型的微博舆情分析与预测系统开发
一、项目背景与目标
微博作为国内主流社交媒体平台,每日产生海量舆情数据,涵盖社会热点、品牌口碑、突发事件等。传统舆情分析依赖人工标注与关键词匹配,存在效率低、语义理解不足等问题。本项目旨在利用Python的数据处理能力与百度千问大模型的自然语言理解(NLU)技术,构建一套自动化舆情分析预测系统,实现以下目标:
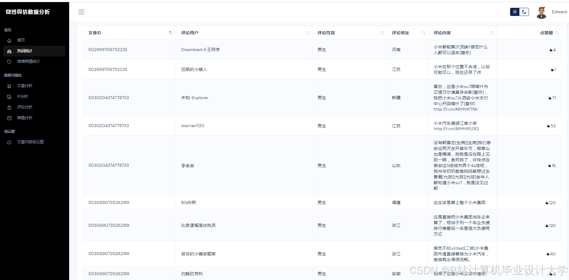
- 实时抓取微博舆情数据并完成清洗与结构化存储;
- 基于千问大模型实现情感分析、主题分类、事件提取等核心功能;
- 预测舆情热度趋势,识别潜在风险事件;
- 提供可视化看板,辅助政府/企业决策。
二、任务内容与分工
1. 数据采集与预处理(负责人:XXX)
- 任务内容:
- 使用Python爬虫框架(如Scrapy/Requests)采集微博公开数据(需遵守平台规则);
- 通过微博开放API获取结构化数据(如话题、用户信息、转发链);
- 数据清洗:去除噪声(广告、重复内容)、处理表情符号与网络用语;
- 数据存储:将结构化数据存入MySQL/MongoDB,非结构化文本存入文件系统。
- 技术工具:
- 爬虫:Scrapy、Selenium(模拟登录);
- API:微博开放平台API;
- 清洗:Python(Pandas、Re正则表达式)。
2. 千问大模型集成与微调(负责人:XXX)
- 任务内容:
- 调用百度千问大模型API实现核心功能:
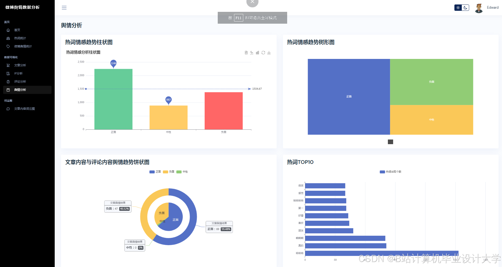
- 情感分析:判断微博文本情感倾向(正面/负面/中性);
- 主题分类:识别舆情主题(如民生、娱乐、科技);
- 事件提取:从长文本中提取关键事件要素(时间、地点、人物);
- 若需定制化需求,基于千问模型进行微调(需标注小样本数据集);
- 优化模型调用效率(如批量请求、缓存机制)。
- 调用百度千问大模型API实现核心功能:
- 技术工具:
- 百度千问API/SDK;
- 微调框架:Hugging Face Transformers(可选);
- 标注工具:Label Studio(用于人工标注样本)。
3. 舆情分析与预测模型开发(负责人:XXX)
- 任务内容:
- 情感趋势预测:基于历史情感数据训练时间序列模型(如Prophet、LSTM);
- 热度预测:结合转发量、评论量、用户影响力等特征,预测未来24小时热度;
- 风险识别:通过关键词匹配与模型评分,标记高风险舆情(如群体性事件);
- 模型评估:使用F1-score、MAE等指标验证效果。
- 技术工具:
- 时间序列分析:Pandas、Prophet;
- 机器学习:Scikit-learn、XGBoost;
- 深度学习:PyTorch/TensorFlow(若需复杂模型)。
4. 可视化与报警系统(负责人:XXX)
- 任务内容:
- 开发Web端可视化看板,展示:
- 实时舆情热力图(按主题/情感分布);
- 热度趋势折线图;
- 风险事件列表与预警信息;
- 实现自动报警功能:当风险评分超过阈值时,通过邮件/短信通知相关人员。
- 开发Web端可视化看板,展示:
- 技术工具:
- 前端:ECharts/Pyecharts、Streamlit(快速原型);
- 后端:Flask/Django(提供API接口);
- 报警:SMTP邮件协议、Twilio短信API。
5. 系统集成与部署(负责人:XXX)
- 任务内容:
- 将各模块封装为独立服务(如数据采集服务、分析服务、可视化服务);
- 使用Docker容器化部署,通过Kubernetes管理集群;
- 编写自动化脚本(如定时任务、日志监控)。
- 技术工具:
- 容器化:Docker、Docker Compose;
- 编排:Kubernetes(可选);
- 调度:Airflow/Cron。
三、技术路线
- 数据层:Python爬虫+API采集 → MySQL/MongoDB存储;
- 分析层:千问大模型API → 情感/主题/事件分析 → 特征工程;
- 预测层:时间序列/机器学习模型 → 热度与风险预测;
- 应用层:Flask后端 + ECharts前端 → 可视化与报警。
四、交付成果
- 完整系统代码(GitHub仓库,含注释与文档);
- 舆情分析预测模型(含训练数据与评估报告);
- 可视化平台部署包与使用手册;
- 系统测试报告(含性能、准确率、响应时间等指标);
- 项目总结PPT(含技术选型、难点解决方案、优化建议)。
五、时间计划
| 阶段 | 时间 | 任务内容 |
|---|---|---|
| 需求分析 | 第1周 | 确定数据源、功能需求、API调用规范 |
| 环境搭建 | 第2周 | 部署Python开发环境、千问API测试 |
| 数据采集 | 第3周 | 完成爬虫/API对接与初步数据存储 |
| 模型开发 | 第4-5周 | 集成千问API,训练预测模型 |
| 可视化开发 | 第6周 | 完成前端页面与后端接口联调 |
| 系统测试 | 第7周 | 压力测试、模型调优、报警功能验证 |
| 验收交付 | 第8周 | 提交文档、部署上线、用户培训 |
六、注意事项
- 合规性:严格遵守微博数据使用政策,避免高频爬取导致IP封禁;
- 模型成本:千问API调用按量计费,需控制请求频率与批量处理;
- 数据隐私:敏感信息(如用户ID、地理位置)需脱敏处理;
- 容灾备份:关键数据需定期备份,防止丢失。
负责人(签字):
日期:
此任务书可根据实际项目需求调整技术栈(如替换为其他大模型API)或细化功能模块。
运行截图
推荐项目
上万套Java、Python、大数据、机器学习、深度学习等高级选题(源码+lw+部署文档+讲解等)
项目案例










优势
1-项目均为博主学习开发自研,适合新手入门和学习使用
2-所有源码均一手开发,不是模版!不容易跟班里人重复!

🍅✌感兴趣的可以先收藏起来,点赞关注不迷路,想学习更多项目可以查看主页,大家在毕设选题,项目代码以及论文编写等相关问题都可以给我留言咨询,希望可以帮助同学们顺利毕业!🍅✌
源码获取方式
🍅由于篇幅限制,获取完整文章或源码、代做项目的,拉到文章底部即可看到个人联系方式。🍅
点赞、收藏、关注,不迷路,下方查看👇🏻获取联系方式👇🏻
基于Python与千问大模型的微博舆情分析


























1027

被折叠的 条评论
为什么被折叠?



