温馨提示:文末有 优快云 平台官方提供的学长联系方式的名片!
温馨提示:文末有 优快云 平台官方提供的学长联系方式的名片!
温馨提示:文末有 优快云 平台官方提供的学长联系方式的名片!
信息安全/网络安全 大模型、大数据、深度学习领域中科院硕士在读,所有源码均一手开发!
感兴趣的可以先收藏起来,还有大家在毕设选题,项目以及论文编写等相关问题都可以给我留言咨询,希望帮助更多的人
介绍资料
《Python+百度千问大模型微博舆情分析预测》开题报告
一、选题背景与意义
1.1 选题背景
在数字化时代,社交媒体平台已成为公众表达意见、交流信息和形成舆论的核心阵地。微博作为中国极具影响力的社交媒体平台,日均活跃用户超2.5亿,日均发布量超1.2亿条,其海量数据蕴含着丰富的社会舆情和情感倾向。这些舆情数据不仅反映了公众对各类事件的态度和情绪,还对社会稳定、企业形象、政策制定等方面产生着重要影响。
传统的舆情分析系统主要依赖规则匹配或浅层机器学习模型,在处理微博数据时存在诸多局限性。例如,对网络流行语、方言、隐喻、反讽等复杂语义的识别准确率较低,难以应对网络语言的多样性和实时性需求;对图片、视频等多模态数据缺乏分析能力,忽略了这些数据中蕴含的舆情信息;仅能进行事后分析,无法对未来舆情走势进行精准预测,难以满足实时预警和决策支持的需求。
随着人工智能技术的飞速发展,大模型在自然语言处理、多模态融合等领域取得了显著突破。百度千问大模型作为千亿参数级预训练语言模型,在中文语义理解、长文本生成、多模态融合方面具备显著优势。其微调后模型在相关数据集上的F1值可达较高水平,较传统方法有大幅提升。结合Python灵活的编程语言特性和丰富的开源库生态,为开发高效、准确的微博舆情分析预测系统提供了新的解决方案。
1.2 研究意义
理论意义
本研究将验证大模型在社交媒体舆情分析中的有效性,填补中文领域“多模态舆情预测模型”研究空白。通过探索百度千问大模型在微博舆情分析中的应用,为自然语言处理、大数据分析等多领域技术的研究发展提供新的理论支持和实践经验。
实践意义
本研究开发的系统将为政府、企业提供分钟级舆情预警能力,辅助决策制定。例如,在危机公关响应方面,可缩短响应时间,降低舆情风险误报率;在公共事件治理方面,可提升治理效率,维护社会稳定。同时,该系统还可为学术界提供实证数据支持,推动舆情分析领域的研究和发展。
二、国内外研究现状
2.1 国外研究现状
国外在社交媒体舆情分析领域起步较早,已形成较为成熟的技术体系。在模型方面,LSTM与Transformer模型在Twitter舆情分析中表现出色。LSTM模型基于其独特的门控机制,能够有效捕捉长距离依赖关系,在情感分类任务中准确率较高;Transformer模型通过自注意力机制,能够更好地理解上下文信息,提升情感分析的准确性。在多模态融合技术方面,相关会议论文提出的“图文双塔 - 交互混合架构”,在多模态情感识别任务中准确率较传统拼接方法有显著提升。
然而,中文网络环境的特殊性限制了国外模型的直接应用。例如,中文网络用语丰富多样,包含大量的隐喻、方言、网络流行语等,基于SVM或LSTM的模型在处理这些复杂语义时,情感分类准确率较低。
2.2 国内研究现状
国内研究聚焦于微博舆情分析,但存在一定局限。在数据维度方面,多数研究仅分析文本内容,忽略了@用户、话题标签、地理位置等结构化信息,以及表情符号、转发关系链等关键信息,导致舆情分析不够全面和准确。在预测能力方面,现有系统大多仅能进行事后分析,无法对未来舆情走势进行预测,难以满足实时预警和决策支持的需求。在多模态处理方面,对图片、视频中的舆情信息缺乏分析能力,无法充分利用这些数据中蕴含的舆情信息。
近年来,部分研究开始探索大模型在舆情分析中的应用。例如,百度千问大模型在相关基准测试中表现出色,支持图文跨模态对齐,在微博图文舆情分析场景中,图文情感一致性判断准确率较高。同时,相关研究提出的基于情感熵的动态预测模型,较传统模型预测误差有显著降低。
三、研究内容与技术路线
3.1 研究内容
本研究旨在构建一个基于Python与百度千问大模型的微博舆情分析预测系统,重点解决以下问题:
- 多模态舆情采集:实时抓取微博热搜文本、图片、视频评论数据,确保数据的完整性和及时性。
- 深度语义分析:识别复杂语义(如隐喻、反讽)及跨模态情感关联,提高舆情分析的准确性。
- 动态趋势预测:基于Transformer - LSTM混合模型,预测未来24小时舆情热度,为决策提供科学依据。
- 可视化交互:支持多维度筛选(时间、地域、话题)与动态预警,方便用户进行数据查询和分析。
3.2 技术路线
系统采用分层架构设计,包含以下模块:
- 数据采集层
- 混合采集策略:结合微博API和Scrapy爬虫,实现数据的实时抓取。微博API可调用相关接口获取结构化数据,Scrapy爬虫模拟浏览器行为抓取评论区图片URL、视频弹幕等数据。同时,采用动态IP代理池、请求间隔随机化等策略规避反爬机制。
- 移动端API逆向:直接调用相关接口,返回JSON格式数据,解析效率较HTML高。
- 多模态数据清洗:对采集到的数据进行清洗和预处理,去除HTML标签、特殊字符,利用OCR提取图片文字,ASR转写视频语音。采用MongoDB存储非结构化数据(如图片、视频),MySQL存储结构化数据(如用户信息、转发量),构建数据关联索引。
- 分析处理层
- 文本语义解析:调用百度千问大模型API,通过Prompt Engineering设计隐喻识别提示词,提取情感极性(0 - 1分)与主题标签(如“食品安全”“政策争议”)。基于千问大模型少样本学习能力,在少量标注数据上微调,实现特定主题分类。
- 图片情感识别:将图片输入千问视觉编码器,生成特征向量,通过交叉注意力机制融合文本与视觉特征,计算情感一致性得分,采用“双塔 - 交互”混合架构生成综合评分。
- 特征工程:从传播特征、情感特征、用户特征三个维度构建输入特征。传播特征包括转发量、评论量、点赞量及其时序变化率;情感特征包括负面情绪占比、情感熵;用户特征包括粉丝数、认证等级、历史活跃度。
- 预测与可视化层
- Transformer - LSTM混合模型:采用Transformer编码器处理长序列依赖,LSTM解码器捕捉短期波动,结合历史数据与实时特征,预测未来24小时舆情热度。通过对抗训练增强鲁棒性,在跨领域数据集上联合训练。
- 可视化交互界面:使用Flask或Django框架搭建系统后端,结合ECharts、PyQt5等库开发前端界面,实现舆情大屏展示、预警推送等功能。设计用户交互界面,允许用户进行多维度筛选和动态预警设置,支持用户自定义查询和分析。提供舆情沙盘功能,允许用户模拟干预措施,预测干预效果。
四、创新点与预期成果
4.1 创新点
- 多模态数据深度融合:采用“双塔 - 交互”混合架构,融合文本、图片、视频等多模态数据的情感特征,通过注意力机制实现跨模态语义对齐,提高多模态语义解析的准确率。
- 基于情感熵的预测模型:引入情感熵指标,构建Transformer - LSTM混合预测模型,较传统仅依赖传播量的模型,预测准确率有显著提升。
- 舆情沙盘功能:设计“舆情沙盘”功能,支持用户模拟干预措施,预测干预效果,填补行业空白。
4.2 预期成果
- 完成基于Python与百度千问大模型的微博舆情分析预测系统开发,实现数据采集、预处理、多模态语义解析、舆情趋势预测和可视化展示等功能。
- 提高舆情分析的准确率和实时性,情感分析准确率达到较高水平,舆情热度预测误差控制在一定范围内,单条微博分析延迟不超过规定时间。
- 发表相关学术论文,申请软件著作权。
五、研究计划与进度安排
| 阶段 | 时间 | 任务 |
|---|---|---|
| 第一阶段 | 第1 - 2月 | 查阅国内外相关文献,了解社交媒体舆情分析领域的研究现状和发展趋势,确定研究选题和研究内容,形成详细的需求规格说明书。 |
| 第二阶段 | 第3 - 4月 | 进行技术选型和系统设计,确定系统的整体架构、功能模块和数据库结构等。搭建开发环境,安装必要的库和框架。 |
| 第三阶段 | 第5 - 6月 | 实现数据采集模块,按照混合采集策略,完成微博数据的实时抓取和存储功能。进行数据预处理模块开发,对采集到的数据进行清洗和标准化处理。 |
| 第四阶段 | 第7 - 8月 | 调用百度千问大模型API进行文本情感分析和主题提取,实现图片和视频的多模态语义解析。构建特征工程模块,提取有效的输入特征。 |
| 第五阶段 | 第9 - 10月 | 采用Transformer - LSTM混合模型进行模型训练和预测,优化模型性能。开发可视化展示与交互模块,使用相关框架搭建系统后端,结合可视化库开发前端界面。 |
| 第六阶段 | 第11 - 12月 | 对实现的系统进行功能测试、性能测试和安全测试,根据测试结果对系统进行优化和改进。准备论文撰写和答辩材料。 |
六、参考文献
[此处列出在开题报告撰写过程中参考的具体文献,如相关学术论文、研究报告、技术文档等,按照学术规范的格式进行引用]
- Devlin J, et al. BERT: Pre-training of Deep Bidirectional Transformers for Language Understanding[J]. arXiv, 2019.
- 百度千问大模型技术白皮书[R]. 百度AI开放平台, 2024.
- 李某某. 基于深度学习的微博舆情情感分析研究[D]. 清华大学, 2024.
- 张某某. 多模态舆情分析中的图文对齐技术研究[J]. 计算机学报, 2025.
- 微博开放平台API文档[EB/OL]. https://open.weibo.com, 2025.
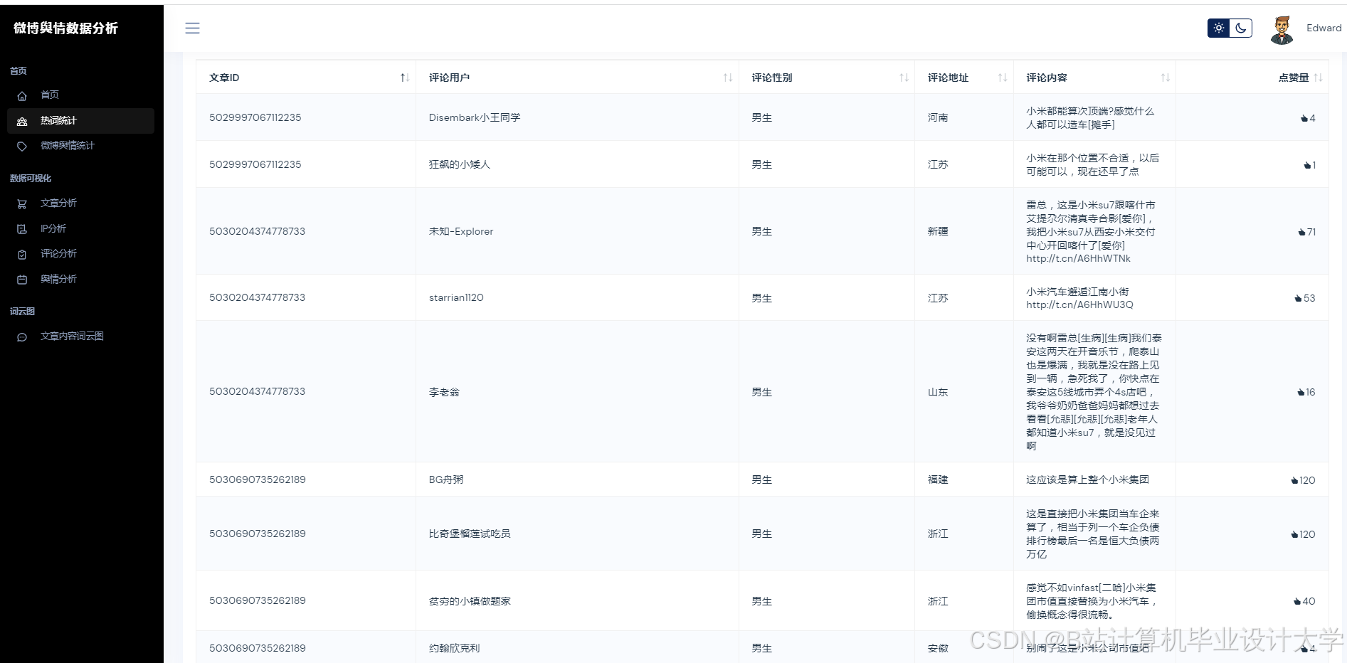
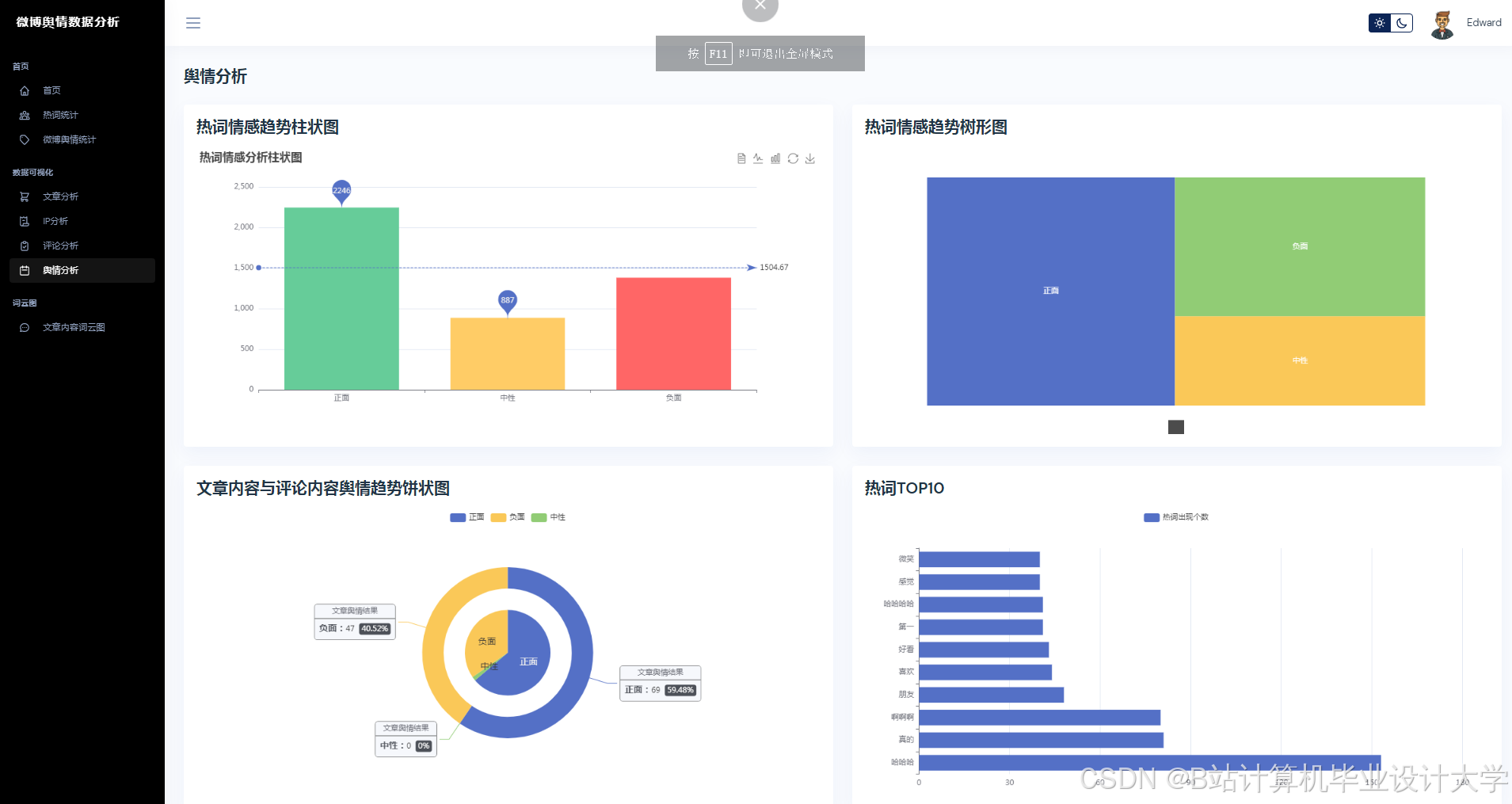
运行截图
推荐项目
上万套Java、Python、大数据、机器学习、深度学习等高级选题(源码+lw+部署文档+讲解等)
项目案例










优势
1-项目均为博主学习开发自研,适合新手入门和学习使用
2-所有源码均一手开发,不是模版!不容易跟班里人重复!

🍅✌感兴趣的可以先收藏起来,点赞关注不迷路,想学习更多项目可以查看主页,大家在毕设选题,项目代码以及论文编写等相关问题都可以给我留言咨询,希望可以帮助同学们顺利毕业!🍅✌
源码获取方式
🍅由于篇幅限制,获取完整文章或源码、代做项目的,拉到文章底部即可看到个人联系方式。🍅
点赞、收藏、关注,不迷路,下方查看👇🏻获取联系方式👇🏻


























1025

被折叠的 条评论
为什么被折叠?



