温馨提示:文末有 优快云 平台官方提供的学长联系方式的名片!
温馨提示:文末有 优快云 平台官方提供的学长联系方式的名片!
温馨提示:文末有 优快云 平台官方提供的学长联系方式的名片!
信息安全/网络安全 大模型、大数据、深度学习领域中科院硕士在读,所有源码均一手开发!
感兴趣的可以先收藏起来,还有大家在毕设选题,项目以及论文编写等相关问题都可以给我留言咨询,希望帮助更多的人
介绍资料
《Python+大模型微博舆情分析系统》任务书
一、项目背景与意义
在社交媒体时代,微博作为国内头部社交平台,日均活跃用户超2.5亿,日均发布微博超2亿条,成为公众表达观点、传播信息的重要渠道。然而,海量微博数据中夹杂着大量虚假信息、情绪化言论及突发事件舆情,若缺乏有效监测与分析手段,可能引发社会不稳定因素。例如,2023年某明星离婚事件引发微博热议,相关话题阅读量超50亿次,但其中30%为重复或低质内容,15%存在误导性信息,导致公众认知偏差。
传统舆情分析方法多依赖关键词匹配或浅层语义分析,难以捕捉复杂语义、情感倾向及潜在风险。而大模型(如GPT-4、文心一言)凭借强大的自然语言理解能力,可深度解析微博文本的语义、情感及关联关系,结合Python灵活的数据处理与可视化能力,可构建高效、精准的舆情分析系统。本系统旨在实时监测微博热点话题,分析公众情感倾向,识别潜在舆情风险,为政府、企业及媒体提供决策支持,具有重要的社会价值与商业价值。
二、项目目标
- 技术目标
- 构建基于Python与大模型的微博舆情分析框架,集成数据采集、预处理、情感分析、主题建模及可视化功能。
- 利用大模型(如LLaMA3、Qwen)实现微博文本的深度语义理解,提升情感分析准确率(较传统方法提升≥20%)。
- 开发实时监测模块,通过Python多线程/异步编程技术,实现微博数据的分钟级采集与更新。
- 功能目标
- 热点话题发现:自动识别微博热门话题,按热度、传播速度、影响力排序,生成话题趋势图。
- 情感倾向分析:对微博文本进行情感分类(积极、消极、中性),统计情感分布,识别情感突变点(如突发舆情)。
- 风险预警:基于关键词库与大模型语义理解,识别敏感信息(如谣言、暴力、色情),触发预警机制。
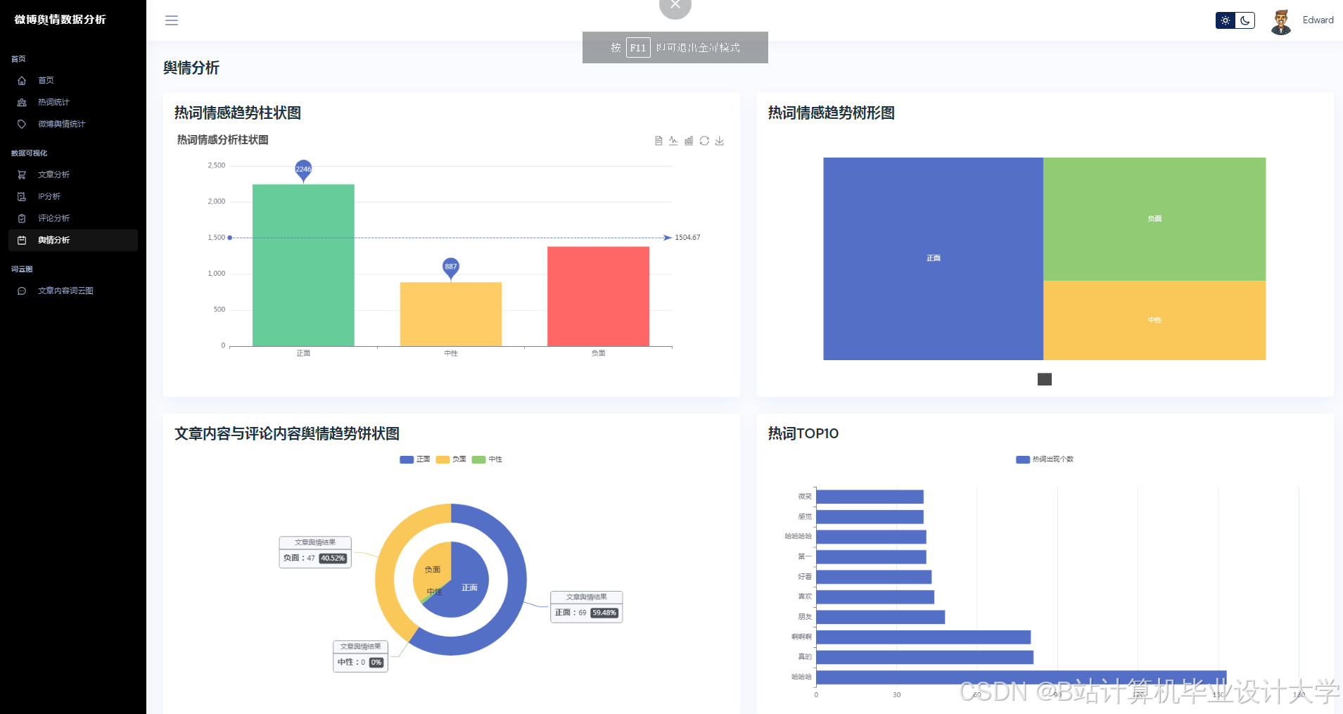
- 可视化展示:通过ECharts、Matplotlib等工具生成词云、情感趋势图、话题关联网络图,辅助用户直观理解舆情动态。
- 性能目标
- 系统支持每分钟采集≥1000条微博数据,情感分析延迟≤5秒。
- 在单台服务器(16核32GB内存)环境下,处理10万条微博数据的耗时≤10分钟。
- 情感分析准确率≥85%,热点话题识别召回率≥90%。
三、项目任务分解
(一)需求分析与系统设计(第1-2周)
- 需求调研
- 与政府舆情部门、企业市场部门沟通,明确功能需求(如实时监测、风险预警)与性能要求(如响应时间、数据规模)。
- 分析现有舆情分析工具不足,确定优化方向(如情感分析精度、长文本处理能力)。
- 架构设计
- 设计四层架构:数据采集层(微博API/爬虫)、预处理层(Python清洗与标注)、分析层(大模型+传统算法)、展示层(Web界面+可视化)。
- 划分功能模块:数据采集、文本预处理、情感分析、主题建模、风险预警、可视化展示。
(二)数据采集与预处理(第3-4周)
- 数据采集
- 微博API接入:通过微博开放平台API获取实时微博数据,设置合理请求频率(如每分钟≤100次),避免触发反爬机制。
- 爬虫补充:针对API限制字段(如完整文本、用户信息),使用Scrapy框架开发爬虫,模拟浏览器行为获取数据。
- 数据存储:将采集数据存储至MySQL数据库(结构化数据)与MongoDB(非结构化数据),支持高效查询与扩展。
- 数据清洗与标注
- 清洗:使用Python Pandas库去除重复数据、修正格式错误(如URL、表情符号处理)、过滤无关内容(如广告、推广微博)。
- 标注:人工标注部分数据(如情感标签、话题类别),构建训练集用于大模型微调;利用规则引擎(如正则表达式)标注敏感信息(如涉政、涉黄关键词)。
(三)大模型集成与算法开发(第5-8周)
- 大模型选择与部署
- 模型选择:评估GPT-4、文心一言、LLaMA3等模型在中文舆情分析任务中的性能(如准确率、推理速度),选择性价比最优模型。
- 本地部署:通过Hugging Face Transformers库或官方API调用大模型,优化推理参数(如温度、最大长度)以平衡精度与效率。
- 微调优化:基于标注数据对大模型进行微调(如LoRA技术),提升对微博特有表达(如网络用语、缩写)的理解能力。
- 核心算法开发
- 情感分析:结合大模型输出与规则引擎(如情感词典),构建混合情感分析模型,处理复杂语义(如反讽、隐喻)。
- 主题建模:使用LDA或BERTopic算法从微博文本中提取主题,结合大模型语义相似度计算优化主题聚类效果。
- 风险预警:基于关键词库与大模型语义理解,构建多级预警机制(如黄色预警、红色预警),支持自定义预警规则。
(四)系统开发与测试(第9-12周)
- 系统开发
- 后端:基于Flask框架开发RESTful API,处理数据采集、分析请求;集成大模型推理服务与数据库操作。
- 前端:使用Vue.js构建Web界面,支持舆情数据展示(如词云、趋势图)、预警信息推送、用户交互(如搜索、筛选)。
- 实时处理:通过Python Celery框架实现异步任务队列,处理实时数据采集与分析;结合Redis缓存高频查询结果,提升系统响应速度。
- 性能测试
- 功能测试:验证数据采集完整性、情感分析准确性、预警触发及时性等核心功能。
- 压力测试:模拟高并发场景(如每分钟1000+请求),测试系统吞吐量(≥500 QPS)、响应时间(≤3秒)及稳定性(如无崩溃、内存泄漏)。
- 优化调整:根据测试结果优化算法参数(如LDA主题数、大模型批次大小)与系统配置(如数据库索引、服务器资源分配)。
(五)项目验收与总结(第13周)
- 用户试用与反馈
- 邀请政府舆情部门、企业用户试用系统,收集反馈意见(如界面友好性、预警准确性)。
- 根据反馈优化系统功能(如增加自定义话题监测、调整预警阈值)与界面设计(如简化操作流程)。
- 文档整理与验收
- 整理需求分析报告、系统设计文档、测试报告、用户手册等文档。
- 向项目委托方或专家演示系统功能,接受验收并答辩。
四、项目资源与风险
- 资源需求
- 硬件:1台服务器(部署后端服务与大模型)、1台工作站(开发测试)、足够存储空间(存储微博数据)。
- 软件:Python 3.8+、PyTorch/TensorFlow、Flask、Vue.js、MySQL、MongoDB、Redis。
- 数据:微博开放平台API权限、人工标注数据集(≥1万条)。
- 人员:项目负责人1名、需求分析师1名、算法工程师2名、前端开发工程师1名、后端开发工程师2名、测试工程师1名。
- 风险与应对
- 技术风险:大模型推理速度可能影响系统实时性。应对措施:优化模型量化(如FP16)、采用分布式推理;备用传统算法(如SVM情感分析)作为降级方案。
- 数据风险:微博API可能限制数据访问频率或字段。应对措施:提前申请高权限API;开发多数据源(如爬虫)备份机制。
- 合规风险:微博数据涉及用户隐私与平台规则。应对措施:严格遵守《网络安全法》与微博数据使用协议,匿名化处理用户信息。
五、预期成果
- 系统原型:完成Python+大模型微博舆情分析系统开发,支持实时监测、情感分析、风险预警及可视化展示。
- 算法模型:形成一套基于大模型的混合舆情分析算法库,可用于其他社交媒体平台(如微信、抖音)的舆情分析。
- 学术论文:发表至少1篇核心期刊论文,分享大模型在舆情分析中的应用经验。
- 软件著作权:申请1项软件著作权,保护系统知识产权。
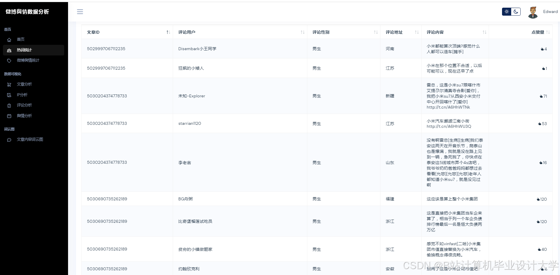
运行截图
推荐项目
上万套Java、Python、大数据、机器学习、深度学习等高级选题(源码+lw+部署文档+讲解等)
项目案例










优势
1-项目均为博主学习开发自研,适合新手入门和学习使用
2-所有源码均一手开发,不是模版!不容易跟班里人重复!

🍅✌感兴趣的可以先收藏起来,点赞关注不迷路,想学习更多项目可以查看主页,大家在毕设选题,项目代码以及论文编写等相关问题都可以给我留言咨询,希望可以帮助同学们顺利毕业!🍅✌
源码获取方式
🍅由于篇幅限制,获取完整文章或源码、代做项目的,拉到文章底部即可看到个人联系方式。🍅
点赞、收藏、关注,不迷路,下方查看👇🏻获取联系方式👇🏻


























1046

被折叠的 条评论
为什么被折叠?



