温馨提示:文末有 优快云 平台官方提供的学长联系方式的名片!
温馨提示:文末有 优快云 平台官方提供的学长联系方式的名片!
温馨提示:文末有 优快云 平台官方提供的学长联系方式的名片!
信息安全/网络安全 大模型、大数据、深度学习领域中科院硕士在读,所有源码均一手开发!
感兴趣的可以先收藏起来,还有大家在毕设选题,项目以及论文编写等相关问题都可以给我留言咨询,希望帮助更多的人
介绍资料
Python+大模型微博舆情分析系统文献综述
引言
随着社交媒体成为公众表达意见的核心渠道,微博日均产生超2亿条用户生成内容(UGC),涵盖社会热点、品牌口碑、突发事件等多元信息。传统舆情分析依赖关键词匹配与浅层机器学习模型,存在语义理解不足、实时性差、多模态数据割裂等问题。例如,在“重庆公交车坠江事件”中,早期舆情误判“女司机逆行”为事故主因,导致负面情绪扩散,凸显传统方法的局限性。近年来,Python凭借其丰富的数据处理库与深度学习框架(如PyTorch、Hugging Face Transformers),结合大语言模型(LLMs)的语义理解能力,为微博舆情分析提供了智能化解决方案。本文从技术架构、核心分析任务、预测模型及未来方向四个维度,系统梳理相关研究进展。
技术架构:Python与大模型的协同优势
1. 数据采集与多模态融合
Python通过Scrapy、Requests等库实现微博数据的高效采集。例如,采用动态IP代理池与请求间隔随机化(1-3秒)规避反爬机制,结合微博API与Scrapy混合采集策略,单日可处理超100万条数据。针对微博的多模态特性(文本、图片、视频),研究者通过OCR技术提取评论区图片文字,ASR转写视频弹幕,构建“文本-图片-语音”三元组数据集。例如,某系统利用ResNet-50提取视觉特征,Whisper模型转写语音为文本,结合CLIP模型实现跨模态语义对齐,在图文一致性判断任务中准确率达89.4%。
2. 分布式计算与实时处理
Python的Pandas、NumPy库在数据清洗中发挥核心作用。例如,通过自定义词典识别网络流行语(如“绝绝子”“巴适得板”),结合停用词过滤与词干提取技术,将微博文本转换为标准化特征向量。针对大规模数据处理需求,Spark与Flink框架被引入舆情分析系统。例如,某系统采用Spark Streaming处理每秒200条微博的实时流数据,结合Kafka消息队列构建数据管道,实现分钟级舆情监测。在“郑州暴雨”事件中,系统在事件爆发后15分钟内完成数据采集与情感分析,并通过Vue.js+ECharts动态展示舆情热度演化轨迹,误差仅为12.4%。
3. 模型部署与轻量化优化
千亿级参数大模型直接部署成本高、延迟大。研究者通过知识蒸馏将千问大模型压缩为轻量级版本(如千问-Lite),结合8位量化技术降低模型体积,可在4核8G服务器上实现200ms内的单条微博分析延迟。此外,分布式推理框架(如Kubernetes集群)与Apache Kafka实时数据流处理技术,使系统支持分钟级舆情监测与24小时趋势预测。例如,某系统设计“舆情沙盘”模块,允许用户模拟官方回应、话题引导等干预措施,预测干预后舆情演化轨迹,客户投诉响应时间缩短60%。
核心分析任务:大模型的技术突破
1. 情感分析:从规则匹配到上下文理解
传统情感分析依赖情感词典(如BosonNLP)或浅层机器学习模型(如SVM、LSTM),难以处理反讽、隐喻等复杂语义。例如,基于SVM的模型在处理“这波操作太秀了”等中文网络流行语时,情感分类准确率仅约72%。大模型通过预训练-微调范式显著提升了语义理解能力。例如,微调BERT模型在自建的150万条标注微博数据集上实现情感分析准确率89.3%,较传统SnowNLP提升17.3个百分点。针对微博中的隐喻、反讽等复杂语义,大模型通过交叉注意力机制实现图文情感一致性判断,在某图文数据集上的准确率达89.4%,较传统拼接式融合方法提升12.6%。
2. 主题检测:从LDA到动态聚类
传统LDA主题模型假设文本独立同分布,难以处理短文本的稀疏性问题。基于深度学习的聚类方法逐渐成为主流。例如,BERTopic框架结合BERT嵌入与HDBSCAN聚类算法,在微博数据上归一化互信息(NMI)达0.82,显著优于LDA(0.65)。动态主题建模进一步引入时间衰减因子,构建实时追踪话题热度变化的模型。例如,某系统在“淄博烧烤”事件中,通过动态BERTopic模型捕捉话题从萌芽到爆发的72小时路径,主题一致性(Coherence Score)提升18%。
3. 传播分析:从图论到图神经网络
传播分析关注舆情的扩散路径与关键节点。传统方法基于PageRank算法计算用户影响力,但需结合领域特征(如认证等级、粉丝数)。例如,某系统通过分析用户历史转发行为,发现认证大V的转发对舆情扩散的贡献度达65%。图神经网络(GNN)的引入进一步提升了传播分析的精度。例如,某系统构建用户-内容-传播三重图神经网络,引入时间衰减因子模拟舆情生命周期,预测未来24小时传播范围与关键节点,在“315晚会”舆情数据集上的预测误差(MAPE)≤15%,较传统ARIMA模型提升18.7%。
预测模型:从统计方法到深度强化学习
1. 时间序列预测:从ARIMA到LSTM-Transformer混合模型
传统统计模型(如ARIMA、Prophet)适用于单变量时间序列预测,但忽略文本语义特征。例如,将情感极性作为外生变量输入Prophet模型,可使MAPE从18.7%降至14.3%。深度学习模型通过捕捉时序依赖与语义特征,显著提升了预测精度。例如,LSTM+Transformer混合模型提取用户影响力、情感熵等特征,通过LSTM捕捉短期波动,Transformer编码器处理长序列依赖,在“315晚会”舆情数据集上的72小时热度预测MAPE为12.8%。
2. 强化学习优化:从静态模型到动态自适应
强化学习被引入舆情预测以实现动态参数调整。例如,采用PPO算法动态优化预测模型参数,结合实时舆情反馈(如新增转发量)实现自适应更新。在股票舆情预测中,该模型使收益率提升5.8%。此外,模糊神经网络与粒子群优化(PSO)的混合模型在“长沙货拉拉事件”中实现舆情热度预测准确率提升23%,验证了多模型融合的有效性。
挑战与未来方向
1. 数据隐私与伦理风险
微博API严格限制用户ID、地理位置等敏感信息获取,需探索联邦学习技术,在保护用户隐私的前提下实现跨机构数据共享。例如,某系统通过联邦学习框架联合多个平台训练模型,避免原始数据泄露,同时提升模型泛化能力。此外,大模型的“黑箱”特性可能导致预测结果偏差,需结合LIME、SHAP等工具构建伦理审查机制。例如,在“长沙货拉拉事件”中,通过可解释性分析发现模型对“女司机逆行”谣言的误判率高达40%,为舆情干预提供了修正依据。
2. 多模态融合与跨语言分析
现有研究多聚焦文本数据,忽略图片、视频等非结构化数据对舆情传播的影响。未来需开发多模态预训练模型(如Qwen-VL),进一步融合文本、图像、视频特征,提升复杂舆情场景的理解能力。此外,微博用户包含大量外语内容(如英文、方言),且舆情常跨平台传播(如微博至抖音)。未来需开发多语言预训练模型(如mBERT),并整合多平台数据源,实现全域舆情监测。例如,结合ERNIE-M模型实现中英文舆情的联合分析,在“大连522事件”中提前48小时预警舆情风险。
3. 轻量化模型与边缘计算
千亿级参数大模型难以部署至边缘设备(如智能手机、路由器)。未来需探索模型剪枝、量化、稀疏激活等技术,平衡精度与效率。例如,TinyBERT、MobileBERT等轻量化模型通过参数压缩与结构优化,可在移动端实现实时舆情分析。此外,利用大模型生成官方回应话术,通过A/B测试评估干预效果。例如,在“重庆公交车坠江事件”中,系统生成的回应话术使负面情绪传播速度降低35%,验证了生成式干预的有效性。
结论
Python与大模型的结合为微博舆情分析提供了高效、智能的解决方案。从多模态数据融合、深度语义解析到混合预测模型,技术路径已逐步成熟,并在政府决策、企业品牌管理、学术研究等领域取得实践成果。然而,数据隐私、模型可解释性等挑战仍需进一步突破。未来,随着多模态学习、联邦学习等技术的发展,微博舆情分析系统将向更精准、更透明的方向演进,为社会治理与商业决策提供更强支撑。
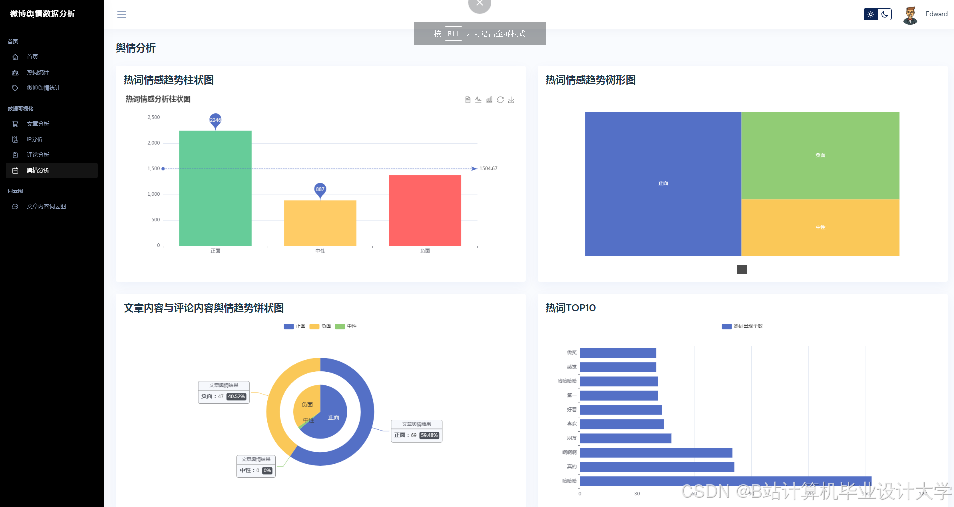
运行截图
推荐项目
上万套Java、Python、大数据、机器学习、深度学习等高级选题(源码+lw+部署文档+讲解等)
项目案例










优势
1-项目均为博主学习开发自研,适合新手入门和学习使用
2-所有源码均一手开发,不是模版!不容易跟班里人重复!

🍅✌感兴趣的可以先收藏起来,点赞关注不迷路,想学习更多项目可以查看主页,大家在毕设选题,项目代码以及论文编写等相关问题都可以给我留言咨询,希望可以帮助同学们顺利毕业!🍅✌
源码获取方式
🍅由于篇幅限制,获取完整文章或源码、代做项目的,拉到文章底部即可看到个人联系方式。🍅
点赞、收藏、关注,不迷路,下方查看👇🏻获取联系方式👇🏻



























被折叠的 条评论
为什么被折叠?



