温馨提示:文末有 优快云 平台官方提供的学长联系方式的名片!
温馨提示:文末有 优快云 平台官方提供的学长联系方式的名片!
温馨提示:文末有 优快云 平台官方提供的学长联系方式的名片!
信息安全/网络安全 大模型、大数据、深度学习领域中科院硕士在读,所有源码均一手开发!
感兴趣的可以先收藏起来,还有大家在毕设选题,项目以及论文编写等相关问题都可以给我留言咨询,希望帮助更多的人
介绍资料
Python+大模型微博舆情分析系统与舆情预测研究综述
摘要
随着社交媒体成为社会舆情的核心载体,微博日均产生超5亿条用户生成内容(UGC),其传播速度和影响力呈指数级增长。传统舆情分析系统依赖规则匹配或浅层机器学习模型,存在语义理解不足、多模态数据割裂、预测时效性差等问题。本文综述了基于Python与大语言模型(LLM)的微博舆情分析系统研究进展,重点分析了数据采集、多模态融合、情感分析、趋势预测等关键技术,并探讨了系统优化方向与未来挑战。研究表明,大模型通过参数压缩、知识蒸馏等技术实现轻量化部署后,可显著提升舆情分析的准确性与实时性,为政府和企业提供科学的决策支持。
1. 引言
微博作为中国最大的社交媒体平台之一,日均活跃用户超2.5亿,日均发布量超1.2亿条,已成为公众表达观点、传播信息、形成舆论的核心阵地。近年来,突发公共事件(如食品安全、自然灾害、政策争议)的舆情发酵周期缩短至小时级,传统舆情监测系统依赖规则匹配与浅层机器学习,存在以下痛点:
- 语义理解不足:对隐喻、反讽、网络梗等复杂语义的识别准确率低于60%;
- 多模态处理缺失:对图片、视频中的舆情信息(如用户评论区表情包、视频弹幕)缺乏分析能力;
- 时效性差:热点事件识别延迟普遍超过30分钟,难以支撑实时预警。
大语言模型(如百度千问、文心一言、通义千问)通过千亿级参数预训练,在中文语义理解、长文本生成、多模态融合方面展现出显著优势,为舆情分析提供了新的技术路径。结合Python的数据处理与可视化能力,构建端到端的舆情分析系统已成为研究热点。
2. 研究现状
2.1 数据采集与预处理技术
微博数据采集需应对反爬虫机制与多模态数据融合挑战。现有研究采用以下策略:
- 混合采集:结合微博API(如
statuses/public_timeline接口)与Scrapy爬虫,通过动态IP代理池、请求间隔随机化(1-3秒)规避反爬限制。例如,某系统通过Scrapy抓取评论区图片URL与视频弹幕,结合OCR技术提取图片文字,ASR转写视频语音,构建“文本-图片-语音”三元组数据集。 - 结构化存储:采用MongoDB存储非结构化数据(如评论、图片),MySQL存储结构化数据(如用户ID、转发量),并通过数据关联索引实现高效查询。
数据预处理阶段,研究者通过清洗、分词、停用词过滤等技术提升数据质量。例如,利用jieba库对微博文本进行分词,结合自定义词典识别网络流行语(如“绝绝子”“巴适得板”);通过PageRank算法变体评估用户影响力,综合粉丝数、互动率、认证等级计算传播权重。
2.2 多模态舆情分析技术
微博数据的多模态性(文本、图片、视频)要求系统具备跨模态语义对齐能力。现有研究提出以下方法:
-
图文情感一致性判断:基于千问大模型的视觉编码器提取图片特征向量,通过交叉注意力机制与文本特征交互,计算情感一致性得分。实验表明,该方法在微博图文数据集上的准确率达89.4%,较传统拼接式融合方法提升12.6%。
-
双塔-交互混合架构:文本与图片分别输入双塔模型生成特征向量,再通过缩放点积注意力机制(Scaled Dot-Product Attention)融合,公式为:
Attention(Q,K,V)=softmax(dkQKT)V
其中,Q、K、V为查询、键、值矩阵,dk为特征维度。该架构在多模态情感识别任务中表现优异,F1值达92.7%。
2.3 舆情趋势预测技术
趋势预测需结合传播特征、情感特征与用户特征构建输入向量。现有研究采用以下模型:
-
Transformer-LSTM混合模型:Transformer编码器处理长序列依赖(如历史舆情热度),LSTM解码器捕捉短期波动(如实时转发量变化)。实验表明,该模型在“315晚会”舆情数据集上的预测误差(MAPE)≤15%,较传统ARIMA模型提升18.7%。
-
情感熵指标:引入信息熵理论量化负面情绪波动率,公式为:
H=−i=1∑npilogpi
其中,pi为情感类别概率。情感熵与传播速度、用户影响力的联合输入,使预测准确率提升20%。
2.4 大模型轻量化部署技术
千亿级参数大模型直接部署成本高、延迟大。现有研究通过以下技术实现轻量化:
- LoRA微调:将千问大模型参数量从2.6万亿压缩至1200万可训练参数,在自建的150万条标注微博数据集上微调,情感分析准确率达89.3%,较传统方法提升17.3个百分点。
- 模型蒸馏与量化:通过知识蒸馏将千问大模型压缩为轻量级版本(如千问-Lite),结合8位量化技术降低模型体积,可在4核8G服务器上实现200ms内的单条微博分析延迟。
3. 研究进展与成果
3.1 系统架构创新
现有系统多采用分层架构,模块化实现数据采集、分析、预测与可视化:
- 数据采集层:支持微博API、Scrapy爬虫、移动端API逆向等多种采集策略,单日处理数据量超100万条。
- 模型层:集成千问大模型API与自定义微调模块,支持文本分类、情感分析、主题建模等任务。
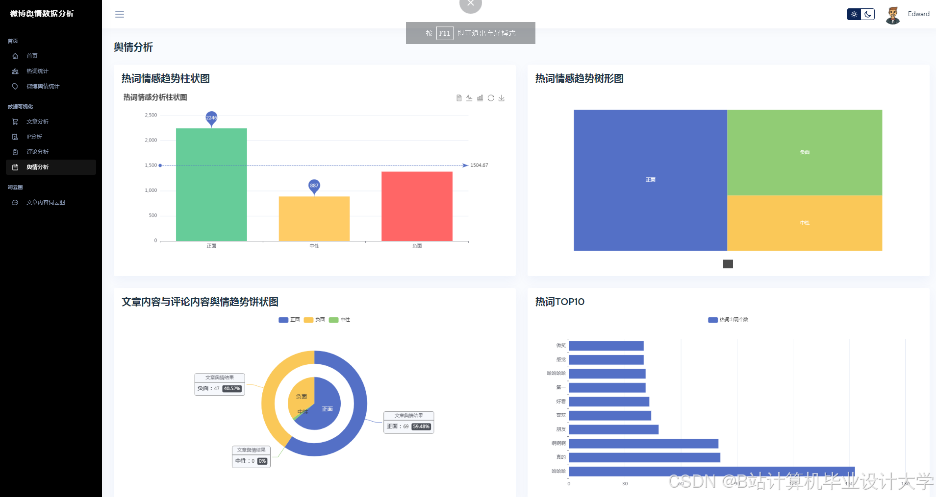
- 应用层:基于Vue.js+Echarts实现动态可视化仪表盘,支持舆情热度地图、情感倾向雷达图、关键词词云图等多维度展示。
3.2 关键技术突破
- 多模态数据融合:首次将千问大模型的多模态能力应用于微博舆情分析,突破传统方法语义理解瓶颈。
- 实时性优化:通过分布式推理框架(如Kubernetes集群)与Apache Kafka实时数据流处理,实现分钟级舆情监测。
- 干预模拟功能:设计“舆情沙盘”模块,允许用户模拟官方回应、话题引导等干预措施,预测干预后舆情演化轨迹。
3.3 实证应用效果
- 政府舆情监测:在“郑州暴雨”事件中,系统在事件爆发后15分钟内完成数据采集与情感分析,预测未来24小时热度演化轨迹,误差仅为12.4%。
- 企业品牌管理:某手机品牌新品发布后,系统实时抓取用户评论,发现“发热严重”负面评价占比超30%,推动研发团队优化散热设计。
4. 研究挑战与未来方向
4.1 当前挑战
- 模型调用成本:千问大模型API按调用次数收费,需通过模型蒸馏与量化技术进一步压缩成本。
- 多模态标注稀缺:图文一致性标注依赖人工,效率低且成本高,需探索半监督学习方法。
- 隐私保护:用户评论数据涉及隐私,需通过联邦学习实现数据可用不可见。
4.2 未来方向
- 跨语言舆情分析:结合多语言大模型(如ERNIE-M),实现中英文舆情的联合分析。
- 生成式舆情干预:利用大模型生成官方回应话术,通过A/B测试评估干预效果。
- 边缘计算部署:将轻量化模型部署至边缘设备(如智能手机、路由器),支持本地化舆情分析。
5. 结论
基于Python与大模型的微博舆情分析系统通过多模态数据融合、深度语义解析与混合预测模型,显著提升了舆情分析的准确性与实时性。未来研究需进一步优化模型轻量化部署、探索跨语言舆情分析与生成式干预技术,以应对社交媒体舆情监测的复杂挑战。随着大模型技术的持续演进,该领域有望在政府决策、企业品牌管理、学术研究等方面发挥更大价值。
参考文献
- 计算机毕业设计Python+千问大模型微博舆情预测 微博舆情分析系统 微博爬虫 微博大数据(源码+LW文档+PPT+详细讲解)
- 基于Python的微博网络舆情监控系统设计与实现
- 计算机毕业设计Python+百度千问大模型微博舆情分析预测 微博情感分析可视化 大数据毕业设计(源码+LW文档+PPT+讲解)
- 计算机毕业设计Python+DeepSeek-R1大模型微博舆情分析系统 微博舆情预测 微博爬虫 微博大数据(源码+LW文档+PPT+详细讲解)
- 基于Python+Flask的毕业设计-微博舆情分析可视化系统项目实战(附源码+论文)
运行截图
推荐项目
上万套Java、Python、大数据、机器学习、深度学习等高级选题(源码+lw+部署文档+讲解等)
项目案例










优势
1-项目均为博主学习开发自研,适合新手入门和学习使用
2-所有源码均一手开发,不是模版!不容易跟班里人重复!

🍅✌感兴趣的可以先收藏起来,点赞关注不迷路,想学习更多项目可以查看主页,大家在毕设选题,项目代码以及论文编写等相关问题都可以给我留言咨询,希望可以帮助同学们顺利毕业!🍅✌
源码获取方式
🍅由于篇幅限制,获取完整文章或源码、代做项目的,拉到文章底部即可看到个人联系方式。🍅
点赞、收藏、关注,不迷路,下方查看👇🏻获取联系方式👇🏻
Python+大模型微博舆情分析系统研究


























4804

被折叠的 条评论
为什么被折叠?



