温馨提示:文末有 优快云 平台官方提供的学长联系方式的名片!
温馨提示:文末有 优快云 平台官方提供的学长联系方式的名片!
温馨提示:文末有 优快云 平台官方提供的学长联系方式的名片!
信息安全/网络安全 大模型、大数据、深度学习领域中科院硕士在读,所有源码均一手开发!
感兴趣的可以先收藏起来,还有大家在毕设选题,项目以及论文编写等相关问题都可以给我留言咨询,希望帮助更多的人
介绍资料
任务书:基于Python与大模型的微博舆情分析系统及舆情预测
一、任务背景与目标
1. 任务背景
随着社交媒体的快速发展,微博已成为国内最重要的舆情传播平台之一,日均产生超2亿条博文,涵盖社会热点、突发事件、品牌口碑等多元话题。微博舆情具有传播速度快、情绪化明显、话题迭代频繁等特点,对政府治理、企业品牌管理、公共事件应对提出严峻挑战。传统舆情分析方法依赖人工标注与规则引擎,存在效率低、语义理解不足、预测滞后等问题。
基于大语言模型(LLM)的技术(如GPT-4、文心一言、通义千问)通过海量数据预训练,具备强大的自然语言理解与生成能力,可自动提取文本中的情感倾向、事件脉络与传播规律,为舆情分析提供智能化解决方案。本任务旨在构建一套基于Python与大模型的微博舆情分析系统,实现实时监测、传播分析、趋势预测等功能,辅助政府与企业快速响应舆情危机。
2. 任务目标
- 开发微博舆情分析系统,实现以下核心功能:
- 实时抓取微博热点话题数据;
- 自动识别博文情感倾向(正面/负面/中性)与关键实体(人名、地名、品牌);
- 绘制话题传播路径图,计算传播速度与影响力指数;
- 预测未来24小时舆情热度变化趋势;
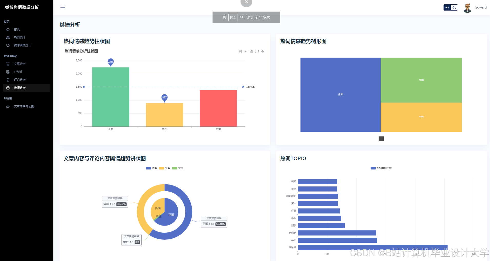
- 提供可视化仪表盘与预警报告。
- 优化大模型性能,通过微调(Fine-tuning)与轻量化部署,提升模型在微博短文本上的分析精度与推理效率。
- 验证系统有效性,通过案例分析与对比实验,证明系统在舆情监测与预测中的实用价值。
二、任务内容与要求
1. 数据采集与预处理
- 数据源:通过微博开放API(如Weibo Open API)或爬虫(Scrapy+Selenium)采集热点话题下的博文、评论、转发数据。
- 清洗规则:
- 去除重复数据、广告链接、非中文内容;
- 使用正则表达式提取话题标签(如#某品牌道歉#)、用户ID、发布时间等结构化信息;
- 对缺失值进行填充或删除。
- 数据增强:通过回译(Back Translation)、同义词替换生成对抗样本,提升模型鲁棒性。
- 数据存储:结构化数据存入PostgreSQL,原始博文存入MongoDB。
2. 大模型微调与优化
- 基础模型选择:对比文心一言(ERNIE 4.0)、通义千问(Qwen-7B)、LLaMA2等开源模型在微博数据上的表现,选择综合性能最优者。
- 微调策略:
- 任务适配:在情感分析、事件抽取、实体识别任务上分别微调,采用LoRA(Low-Rank Adaptation)降低参数量;
- 数据构造:构建微博专属指令集(如“分析这条博文的情感倾向”),通过SFT(Supervised Fine-tuning)提升模型对社交媒体语体的理解能力;
- 轻量化部署:使用TensorRT或ONNX Runtime优化模型推理速度,支持在单机(NVIDIA RTX 4090)或云端(AWS SageMaker)部署。
- 评估指标:采用准确率(Accuracy)、F1值、推理延迟(Latency)衡量模型性能。
3. 舆情传播分析模块
- 传播图构建:以用户为节点、转发关系为边,构建有向加权图,使用PageRank算法计算用户影响力排名。
- 关键节点识别:通过社区发现算法(如Louvain)划分用户群组,定位舆情发酵的核心传播者(如大V、水军)。
- 传播路径可视化:使用D3.js或PyVis绘制动态传播图,支持按时间轴回溯话题演化过程。
- 输出结果:生成传播路径报告,标注关键传播节点与时间节点。
4. 舆情预测模型
- 多模态输入:融合文本特征(大模型输出向量)、时间特征(小时/日/周周期)、外部特征(天气、节假日)构建特征矩阵。
- 混合预测模型:
- 短期预测:使用Transformer解码器捕捉时间依赖性,输入为过去12小时的舆情热度序列;
- 长期预测:结合XGBoost处理非线性关系(如政策发布对舆情的抑制效应),输入为短期预测结果与外部特征。
- 评估指标:采用MAE(平均绝对误差)、RMSE(均方根误差)、R²(决定系数)衡量预测精度。
- 输出结果:生成未来24小时舆情热度预测曲线与置信区间。
5. 系统实现与测试
- 技术栈:
- 后端:Python(FastAPI框架)+ PostgreSQL(存储结构化数据) + MongoDB(存储原始博文);
- 前端:React + ECharts(可视化仪表盘);
- 部署:Docker容器化部署,支持横向扩展。
- 测试方案:
- 功能测试:验证数据采集、情感分析、预测等模块的正确性;
- 性能测试:在10万级并发请求下测试系统响应时间(目标<500ms);
- 对比实验:与基于BERT的传统模型对比,验证大模型在精度与效率上的优势。
- 输出结果:系统测试报告与用户手册。
6. 案例验证与报告撰写
- 案例选择:以2023年“某品牌舆情事件”为案例,验证系统在实际场景中的有效性。
- 报告内容:
- 系统功能演示截图;
- 预测结果与实际舆情走势对比图;
- 系统优化建议与未来改进方向。
- 输出结果:案例分析报告与学术论文(目标发表1-2篇核心期刊论文)。
三、任务计划与进度安排
| 阶段 | 时间 | 任务内容 |
|---|---|---|
| 1 | 2024.01-2024.03 | 文献调研、数据集构建、基础模型选型 |
| 2 | 2024.04-2024.06 | 大模型微调、传播分析算法开发、前端原型设计 |
| 3 | 2024.07-2024.09 | 预测模型训练、系统前后端开发、Docker部署 |
| 4 | 2024.10-2024.12 | 系统测试、案例验证、论文撰写与答辩准备 |
四、任务交付成果
- 系统代码:完整可运行的微博舆情分析系统源代码(GitHub仓库链接)。
- 数据集:清洗后的微博舆情数据集(含标注信息)。
- 模型文件:微调后的大模型权重文件(.pt或.bin格式)。
- 测试报告:系统功能测试、性能测试与对比实验报告。
- 案例报告:基于真实舆情事件的案例分析报告。
- 学术论文:1-2篇核心期刊论文(或会议论文)。
- 软件著作权:系统软件著作权登记证书(可选)。
五、任务考核方式
- 中期检查(2024.06):
- 提交大模型微调报告与传播分析算法原型;
- 演示数据采集与清洗流程。
- 终期验收(2024.12):
- 提交完整系统与测试报告;
- 现场演示系统功能(如实时舆情监测、预测曲线生成);
- 答辩论文核心内容。
六、任务负责人与参与人员
- 负责人:XXX(研究方向:自然语言处理、社交媒体分析)
- 参与人员:
- XXX(数据采集与清洗)
- XXX(大模型微调与优化)
- XXX(传播分析与可视化)
- XXX(预测模型与系统测试)
七、备注
- 本任务需协调微博开放API的访问权限,确保数据采集合法合规。
- 大模型微调需使用高性能计算资源(如GPU集群),需提前申请资源支持。
- 系统开发需遵循Python代码规范(如PEP 8)与前后端分离架构原则。
任务下达单位:XXX实验室/研究所
任务下达日期:2024年XX月XX日
负责人签字:_____________
(注:本任务书可根据实际需求调整细节,需经指导教师与项目负责人审核通过后生效。)
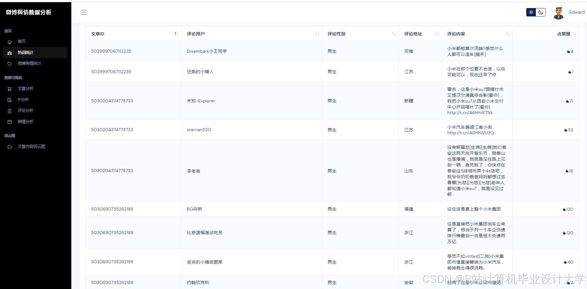
运行截图
推荐项目
上万套Java、Python、大数据、机器学习、深度学习等高级选题(源码+lw+部署文档+讲解等)
项目案例










优势
1-项目均为博主学习开发自研,适合新手入门和学习使用
2-所有源码均一手开发,不是模版!不容易跟班里人重复!

🍅✌感兴趣的可以先收藏起来,点赞关注不迷路,想学习更多项目可以查看主页,大家在毕设选题,项目代码以及论文编写等相关问题都可以给我留言咨询,希望可以帮助同学们顺利毕业!🍅✌
源码获取方式
🍅由于篇幅限制,获取完整文章或源码、代做项目的,拉到文章底部即可看到个人联系方式。🍅
点赞、收藏、关注,不迷路,下方查看👇🏻获取联系方式👇🏻
Python+大模型微博舆情分析系统设计


























594

被折叠的 条评论
为什么被折叠?



