文章内容来源于AppMagic,作者Maria Bolshman&Andrei Zubov,由【点金石游戏出海】整理编译。
冬季即将来临......随着假日气氛、漫长的夜晚和年终的休闲时光,玩家们变得更加注重奖励驱动型消费,这推动了参与度和每用户收入(ARPU)的提升。从过往来看,12月和1月的IAP消费通常表现超越其他月份。12月为势头奠定基础,而1月则在冬季狂潮的顶峰时段迎来最高点。
那些能够精准把握LiveOps节奏的工作室,可以借势而起,乘上季节性浪潮。冬季活动,与夏季活动一样,需要结合长期吸引力的内容和短期高能量的促销活动。寒冷季节带来了独特的节奏,中旬的日常促销、圣诞周的限时活动以及严密的新年奖励期限都是成功的关键。若管理得当,这种节奏将转化为一个可靠的玩家留存引擎。

冬季激增:全球所有手游的净IAP收入
为了迎接2025年冬季,我们需了解去年有哪些活动真正吸引了玩家并推动了消费。以下是我们将要探索的内容:
• 收集图鉴:《Royal Match》和《Merge Mansion》
• 通行证:《Hay Day》和《Royal Match》
• 合作活动:《MONOPOLY GO!》和《Survivor!.io》
让我们一起看看去冬季的经验能给我们带来哪些启示吧!
收集图鉴:驱动追逐的收藏
收集图鉴已成为休闲游戏和中度核心游戏中最常见的季节性功能之一。它们将熟悉的玩法与轻度收集元素以及随机性的刺激结合在一起。玩家通过完成关卡或开启宝箱来获取卡片,始终在追逐那个缺失的部分。开发者也喜欢这种机制:收集图鉴能够将玩家的参与度延续数周,增加变现点,并且制作成本相对较低。
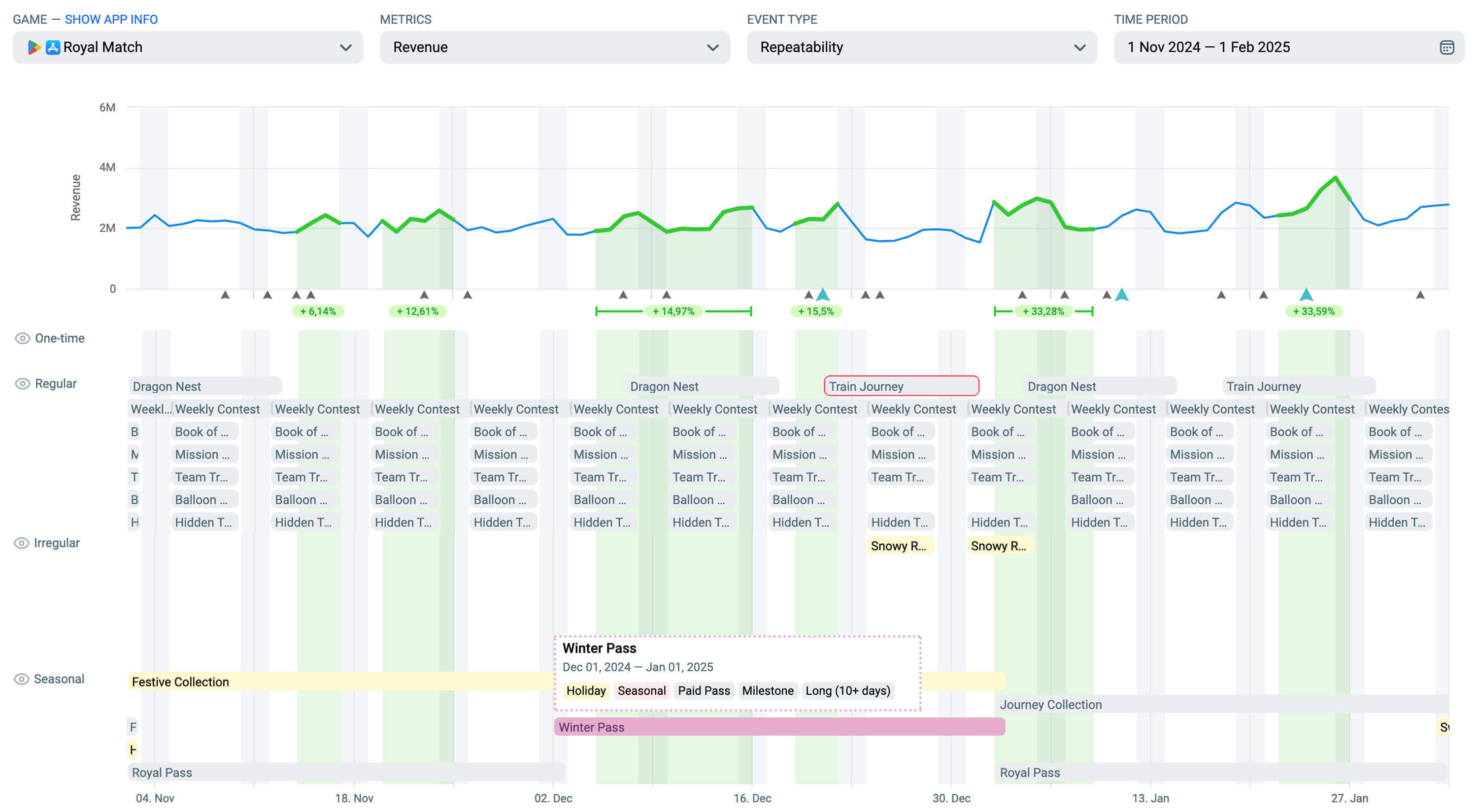
Royal Match:Festive Collection
LiveOps标签:假日、图集、季节性、交换商店、里程碑、长期(10天以上)。
活动时间:2024年11月1日 - 2025年1月1日。
精选形式:自然收藏、太空收藏、夏季收藏。
《Royal Match》的“Festive Collection”活动包含了15组每组9张卡片的主题套装。随机掉落、重复卡片和主题挑战设定了节奏。玩家通过常规玩法、豪华宝箱和冬季通行证(我们将在后文详细介绍)来收集卡片。交换功能允许玩家与朋友交换重复卡片,增加了一个轻度的社交循环,鼓励玩家每日登录。
大部分玩家无法在不投入的情况下完成整个套装,这也是故意设计的。没有直接购买缺失卡片的方式,而是通过限时礼包或活动奖励提供抽卡包。这样的随机性使得追逐过程充满乐趣,并推动了ARPPU的增长。

节日收藏的实际效果
视觉设计依托了熟悉的节日元素:雪花、包装框架、剪贴簿式的里程碑。但真正的亮点来自于节奏的把控:小型加速奖励了玩家的稳定进展,完成收藏后则获得了有意义的奖品。完成收藏后还提供了重玩选项,这让最活跃的付费玩家在完成收藏后仍然保持参与,从而开启了更多奖励的道路。

节日收藏在LiveOps时间线上的呈现(部分常规活动未显示在图中)
《Royal Match》再次证明了它对收集图鉴公式的掌握。团队非常清楚如何将收集机制、节奏和奖励结合起来,保持玩家的兴趣。所以,如果你在寻找完美的专辑模板,务必向Dream Games和他们的杰作学习!
Merge Mansion:Hidden in Plain Sight
LiveOps标签:假日、图集、季节性、活动优惠、交换商店、长期(10天以上)。
活动时间:2024年10月31日 - 2025年1月7日。
精选形式:禅意与秘密、秘密马戏团、秘密季节。
《Merge Mansion》以其独特的方式庆祝节日。它的冬季专辑“Hidden in Plain Sight”将圣诞和新年元素融入游戏的侦探剧情中。玩家收集的是12组9个“线索”(而非卡片),每组线索具有不同的稀有度,这些线索通过核心玩法中的合成棋盘获得。重复的线索可以在证据室交换为活动货币。在此过程中,节日神秘通行证提供了额外奖励和节日装扮,将个性化转化为持续的消费驱动力。

《Merge Mansion》的首个收集图鉴活动
在视觉上,活动保持了游戏的基调。细腻的节日细节增强了游戏氛围,而不是喧宾夺主。随机掉落的线索创造了类似抽卡的追逐体验,而重复机制则将玩家的参与度延续到整个节日活动期间。

《Merge Mansion》的季节性活动网格
这是《Merge Mansion》的首个收集图鉴活动,而且它做得非常成功。“Hidden in Plain Sight”不仅仅是复制了趋势,它根据游戏的独特DNA进行了定制。后来的皮肤更新证明了这一格式的可行性,开发者将图集活动变成了游戏LiveOps日程中不可或缺的一部分。
通行证:季节的支柱
通行证是季节性日程的核心:明确的进度、定期任务、可预见的奖励,以及免费与付费的经典区分。对于玩家来说,通行证提供了节奏、方向和动力,给他们提供了每天登录和跟踪进度的理由。对于开发者来说,通行证将玩家的参与转化为稳定的变现流,帮助将整个季节结构化,将不同的活动连接成一个统一且一致的系统。而在拥挤的12月活动中,一个精心调校的通行证成了将整个LiveOps活动网格联系在一起的关键。
Royal Match:冬季通行证
LiveOps标签:假日、季节性、付费通行证、里程碑、长期(10天以上)。
活动时间:2024年12月1日 - 2025年1月1日。
精选形式:皇家通行证、复活节通行证。
在Royal Match中,冬季通行证将整个假日计划串联了起来。玩家通过推进核心关卡获得进度,赚取积分以解锁免费和付费路径。

冬季通行证的游戏内视图
免费玩家在通行证过程中获得了加速器和金币,而付费玩家则收获了更丰厚的奖励:稀有的专辑卡片、节日装扮以及短时无限生命的加成。奖金银行(Bonus Bank)激励了最活跃的玩家,即使在完成通行证后,他们仍能继续领取奖励。
但真正的诀窍在于协同效应。短期的常规活动为每次游戏设定了稳定的节奏,而社交和收集机制则支持了长期的参与,满足了不同玩家的动机。所有这些元素共同构成了一个紧密的反馈循环,推动了玩家的参与度和消费。例如,获得上述节日收藏图集稀有卡片包的最佳方式之一,就是通过领取付费通行证的奖励!

冬季通行证作为LiveOps节奏的一部分(部分常规活动未显示在图中)
考虑到有大约10个并行活动与冬季通行证一同进行,并且每隔几天就会有新的活动替代旧的活动,你绝不能低估它在这个节日季节中的重要性。当LiveOps系统以这种方式相互强化时,你不仅能获得玩家的留存,还能在节日氛围推动下,构建一个完整的游戏内经济系统。
Hay Day:农场通行证(12月)
LiveOps标签:假日收藏、季节性、付费通行证、里程碑、长期(10天以上)。
活动时间:2024年12月1日 - 2024年12月30日。
精选形式:农场通行证(4月)、农场通行证(5月)。
在我们深入了解这个活动之前,先来看一下Supercell是如何在《Hay Day》中处理通行证的。每个通行证都与日历月份对应,几乎与前一个月没有太大区别。即便是名字也在重复:农场通行证(10月)、农场通行证(11月)、农场通行证(12月)……你能明白其中的规律。不过,这并不意味着团队忽视了LiveOps的管理。

《Hay Day》的农场通行证
《Hay Day》的农场通行证(12月)证明了并不需要每次都进行节日重制才能保持玩家的参与度。它有着相同的里程碑进度、相同的每日任务和相同的舒适流畅体验,但这一切发生在一个不同的背景下。在12月,通行证与冬季假日内容同时上线,并有一整套节日附加内容:Greg's Calendar(格雷格日历)、礼物目录(圣诞)、礼物包装站、节日任务活动、节日船只活动、冬青里程碑等季节性活动。
农场通行证并没有争夺玩家的注意力。相反,它作为玩家日常习惯的熟悉支柱存在,同时其他活动则进入了完全的圣诞模式。社区保持了自己的日常,这对于以重复而又令人满足的循环为核心的农场类游戏至关重要。

农场通行证与节日活动并行
看起来,游戏节省了一些在重做通行证上的资源,使得开发者可以将更多活动围绕通行证展开。因此,真正的诀窍在于找到平衡。有时,在一个地方保持熟悉感,而在另一个地方引入新奇元素,确实是明智之选!
合作活动:节日团队合作
合作活动将单人玩法转变为团队合作:玩家为集体目标做出贡献,没有人愿意成为拖累队伍的队友。随着更多的空闲时间和社交互动,玩家更愿意参与合作、竞争和一点友好的同伴压力。对于工作室来说,这意味着更多的游戏时长、更强的留存和大量的热度,这是你即使花钱也买不到的。
MONOPOLY GO!:Gingerbread Partners
LiveOps标签:假日、定制/装饰、收集、幸运轮盘、一次性、合作、里程碑、中等(4-10天)。
活动时间:2024年12月24日 - 2024年12月29日。
精选形式:Baking Partners、Hot Rod Partners。
Gingerbread Partners是《MONOPOLY GO!》在其已验证的合作公式上的节日变奏,首次在Baking Partners活动中进行测试。玩家们组成团队,通过常规游戏玩法赚取代币,并通过转动奖励轮盘,一块一块地构建姜饼浮雕。

Gingerbread Partners中的节日团队合作
每个里程碑都会为双方伙伴掉落加速器、货币和装扮。而这里的巧妙之处在于:代币并不是直接出售的——你必须在游戏中赚取它们。这一变化让消费变得更加不可预测,最终也变得更加有利可图。考虑到游戏中有一定的运气成分,玩家永远无法确定需要多少次掷骰子才能获得所需的活动积分。
尽管游戏一直以其社交互动而闻名,但这种活动将这种互动提升到了另一个层次。玩家的参与度自然上升,变现通过现有的包裹得以延续,而社交平台则充满了玩家们迫不及待地展示自己姜饼创作的内容,像自豪的面包师一样。

Gingerbread Partners在节日活动阵容中的位置(部分不规则活动未显示在图中)
此外,冬季假期在许多方面都与赠送和向亲近的人表达感激有关。从这个角度看,合作活动可能会特别成功,因为在假期中花钱让他人高兴更具正当性且让人愉快!这又是Scopely将LiveOps转化为收入增长的一个例子,正如我们之前分析过的其竞争性活动和收入提升策略。
Survivor!.io: Carousel Clash
LiveOps标签:假日、定制/装饰、地产大亨、一次性、竞争、合作、活动优惠、里程碑、排行榜、随机掉落、中等(4-10天)。
活动时间:2024年12月23日 - 2024年12月28日。
精选形式:School Carousel Clash。
作为节日活动的一部分,Carousel Clash将合作理念与最忠实的玩家群体——公会玩家对接。参与者掷骰子与boss群怪进行战斗,触发随机效果,这些效果可能帮助玩家、伤害玩家,或搞笑地适得其反。

深入了解Carousel Clash
进度不仅按个人计算,也按集体计算。每次掷骰子都会填充一个共享的进度条,解锁集体奖励,例如皮肤和奖励包。魔法骰子机制让玩家支付一定费用后选择结果,为游戏增加了足够的策略性,保持了趣味性。
与Gingerbread Partners将玩家配对成二人组不同,Carousel Clash将焦点转向了游戏的核心社区。它瞄准了那些最投入的玩家——即那些已经致力于长期进程和团队合作的玩家。

Carousel Clash在LiveOps日程中的位置
公会聊天热闹非凡,游戏时长延长,这个活动成为了游戏中最活跃玩家群体的社交支柱。虽然当然也有其他进行中的主题活动,但Carousel Clash展示了一个很好的例子,说明了如何为最忠实的观众量身定制活动。而它不断换皮更新更是证明了这个公式的有效性!
冬季LiveOps的关键要点
冬季融合了时间、关注度和目的——这是成功LiveOps季度的关键成分。玩家已经准备好,而工作室只需要与他们相遇即可。今天,我们已经看到了几个很好的例子,展示了如何做到这一点:
让它复杂:通过叠加多种活动类型,例如《Royal Match》的冬季通行证+Festive Collection,可以让每个系统相互支持,提升参与度和IAP收入。
让它自然:《Merge Mansion》和《Hay Day》展示了节日主题并不需要盖过游戏本身的氛围。将季节性内容融入熟悉的循环中,让背景设定来发挥作用。
让它社交:像Gingerbread Partners和Carousel Clash这样的合作活动将玩家变成队友,为了彼此的节日奖励,玩家投入更多的时间和资源。
冬季LiveOps并不需要全新的机制。它们关注的是在合适的时机以合适的情感触发叠加熟悉的格式。把这些要素做到位,最冷的月份也能轻松变成你最热的收入季节!
1891

被折叠的 条评论
为什么被折叠?



