光储充微电网解决方案是一种综合性的能源管理系统,它将分布式光伏发电、储能系统和充电设施有机整合,通过智能化的手段实现三者之间的协同运作。
光储充微电网智能监控软件平台集数据采集与分析、在线故障诊断与故障定位、智慧运维与管理、智能分析与控制功能为一体,可以实现对微网系统的全面感知、在线诊断、精准调控和智慧管理。
一、全局总览功能
光伏的实时发电功率及组串的实时运行参数、累计发电量及收益、光伏发电趋势曲线、并网点电压、累计社会效益等
储能的实时充放电功率、累计收益、储能电池的充放电趋势曲线等;
负荷的实时用电功率、负荷的实时趋势曲线等。

二、光伏监视与管理功能
(一)光伏总览
结合数字孪生和3D可视化技术,对新能源发电系统实时运行状态、各发电设备及保护测控设备运行参数、各负荷实时运行数据等信息进行实时采集、分析与展示。可以在首页直观地看到光伏发电系统当前的实时发电数据、发电量统计数据、各逆变器及二次保护测控装置的运行数据和运行状态、光伏发电的收益等信息。
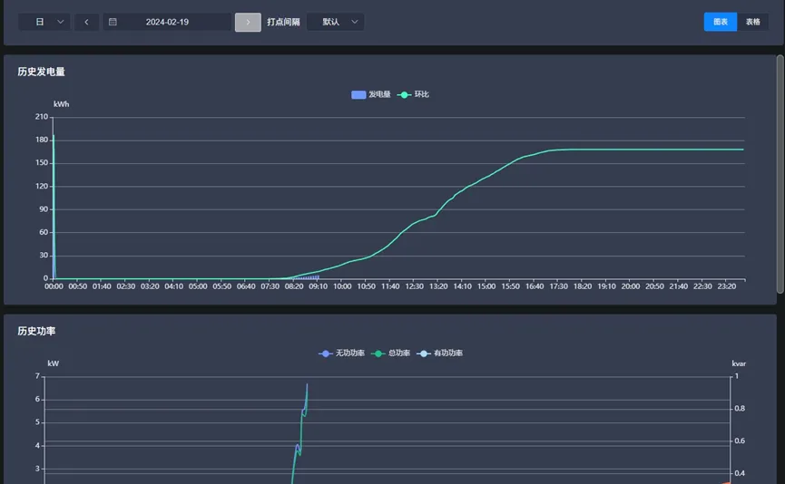
(二)逆变器发电监测
支持对各光伏厂站的逆变器的实时运行数据进行监视及数据展示,对逆变器的实时发电功率、发电效率、交直流侧实时电量数据及实时运行状态进行监视;同时可对逆变器的日、月、年及累计发电量及收益数据进行统计并以曲线形式进行展示。
光储充微电网解决方案全解析

最低0.47元/天 解锁文章
1016

被折叠的 条评论
为什么被折叠?



