目录
简介
TICK是由InfluxData开源的监控技术栈,由 Telegraf, InfluxDB, Chronograf, Kapacitor 四个工具的首字母组成。
- Telegraf:go语言开发的数据采集工具;
- InfluxDB:go语言开发的时序数据库;
- Chronograf:数据可视化报表展示;
- Kapacitor:时序数据的监控告警;

在前面的文章中我们分别介绍过ELK套件、Grafana、InfluxDB,本篇文章我们加入TICK套件中的 Telegraf 结合 InfluxDB 和 Grafana 监控本机的资源。
依赖
由于本文需要将监控数据写入influxdb并使用grafana进行展示,因此需要先安装这两个组件,安装过程在之前的文章中有过介绍:
Grafana:Grafana6.7.3安装及使用
InfluxDB:InfluxDB1.1.0和1.8.0版本安装并开启web界面
安装
TICK下载:https://portal.influxdata.com/downloads/
Telegraf(Windows):https://dl.influxdata.com/telegraf/releases/telegraf-1.15.2_windows_amd64.zip
Telegraf(Linux):https://dl.influxdata.com/telegraf/releases/telegraf-1.15.2_linux_amd64.tar.gz
网页源码:view-source:https://portal.influxdata.com/downloads/
这个网址打开会比较慢而且需要填写邮箱才能下载,只要右键查看源代码就能直接找到下载地址了。
应用
配置监控windows资源
将下载的windows的zip包解压后我们可以得到telegraf.exe 和 telegraf.conf两个文件,修改telegraf.conf 配置输入端和输出端可参考Telegraf插件列表:Telegraf插件 。
这里我就使用默认的输入端插件win_perf_counters ,配置输出端插件influxdb 的连接信息:
[[outputs.influxdb]]
urls = ["http://wykd:8086"] # influxdb的链接
database = "telegraf" # 数据库名,不存在的话会自动创建
username = "wyk" # influxdb用户名
password = "wyk123456" # influxdb密码
配置完成后使用下面的命令启动telegraf监控windows本机资源并将时序数据写入InfluxDB:
./telegraf.exe -config telegraf.conf


监控Windows资源 - Demo
上面我们介绍了如何使用telegraf配置插件监控数据并写入InfluxDB,这里我们做一个小Demo,将监控的数据在Grafana中进行展示,我们可以到Grafana的模板页进行下载:
监控报表模板下载:Grafana监控模板
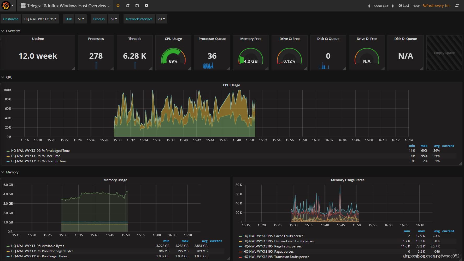
本次Demo挑选这个:Telegraf & Influx Windows Host Overview
1. 下载这个Json文件

2. 启动Telegraf监控
将模板页的Input插件代码配置到Telegraf配置文件内,然后启动Telegraf。

3. 在Grafana中配置InfluxDB数据源,database选择我们配置的telegraf:

4. 将下载的Json文件导入Grafana:



5. 导入完成

配置监控Linux资源
和windows的类似,我们将下载的Linux的Telegraf的tar包解压到linux机器,修改output中的influxdb连接信息然后启动telegraf:

监控Linux资源 - Demo
同样也在Linux上做一个Demo,将监控的数据在Grafana中进行展示,我们可以到Grafana的模板页进行下载:
监控报表模板下载:Grafana监控模板
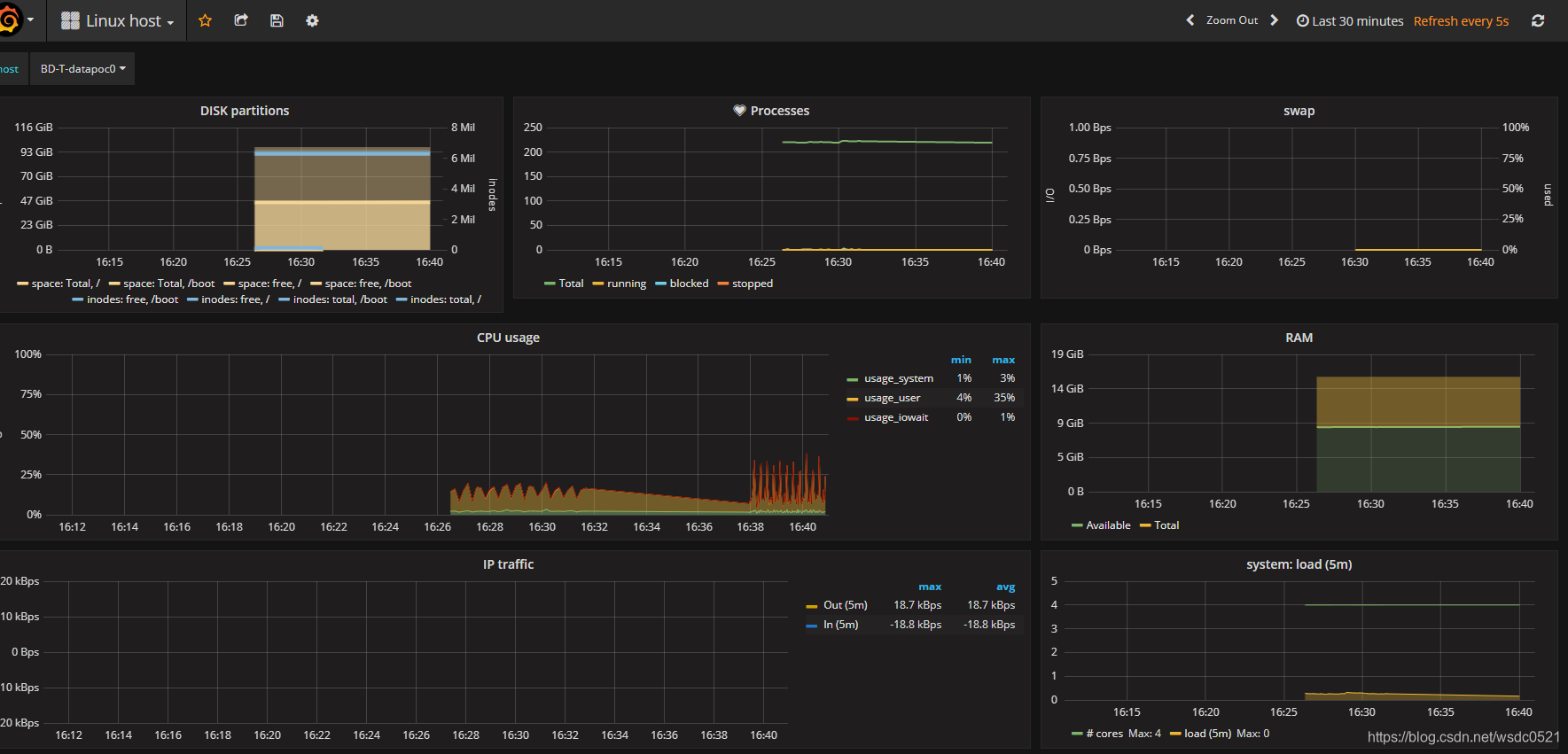
本次Demo挑选这个:Linux host
1. 下载这个Json文件

2. 启动Telegraf监控
将模板页的代码配置到Telegraf配置文件内,并修改其中的influxdb连接信息,然后启动Telegraf。

3. 在Grafana中配置InfluxDB数据源,database选择我们配置的telegraf。
4. 将下载的Json文件导入Grafana。
5. 导入完成,如果没有数据,修改右上角的数据时间区间即可。

尾巴
本篇我们介绍了TICK技术栈以及其中的Telegraf组件,并将其结合InfluxDB、Grafana进行实际应用,Grafana社区里的监控模板页很丰富且强大,能满足大多数的监控需求,也方便我们在它之上进行二次修改。相比于ELK、Zabbix、TICK也是一个不错的选择,在实际应用中我们更是可以将它们结合起来使用,非常灵活。
希望本文对你有帮助,请点个赞鼓励一下作者吧~ 谢谢!

本文介绍TICK技术栈中Telegraf组件结合InfluxDB与Grafana监控资源的方法,包括配置Telegraf监控Windows和Linux资源,将数据写入InfluxDB,并在Grafana中展示监控数据。
1053

被折叠的 条评论
为什么被折叠?



