Grafana是个开源的监控平台,支持多种数据库和插件,是目前最流行的开源监控系统之一,很多大厂的运维都使用grafana结合用来做监控告警。本文就介绍如何搭建Grafana以及简单的使用。
下载
官网:https://grafana.com/grafana/download?edition=oss
这里我下载最新的我下载的是最新的Grafana-6.7.3版本的rpm包安装,注意grafana仅支持64位系统。
安装
使用yum命令安装:
sudo yum localinstall -y grafana-6.7.3-1.x86_64.rpm

启动
启动grafana服务,使用下面的命令,在CentOS6和CentOS7版本里命令不一样,使用cat /etc/redhat-release查看系统版本号。
![]()
CentOS7:
systemctl restart grafana-server
systemctl enable grafana-server
CentOS6:
service grafana-server restart
chkconfig grafana-server on

验证
浏览器访问localhost:3000,默认管理员账号密码为admin/admin,第一次登录强制修改密码。


创建用户
选择server_admin-->users-->new_user即可添加用户,此时用户没有任何角色


授权
可以直接点已经创建的用户名进去授权,也可以在configuration-->users里选择Role授权。

配置数据源
Grafana支持的数据源类型很多,时序、文档、RDBMS、云数据库、插件等等,功能非常强大。

这里介绍一下怎么连接mysql和influxdb。
Mysql:

InfluxDB:
路径里需加上http://

创建图表
简单示例:
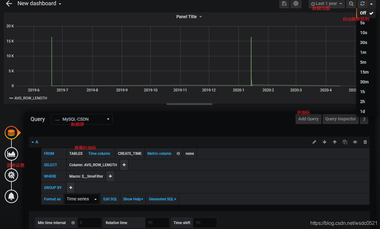
选择+-->create_dashboard点击add query,如图所示,给图表选择数据源,以及查询类型,右上角可以配置查看的时间范围以及自动刷新规则。

下一篇介绍如何使用python调用系统接口将本机的资源使用情况写入influxdb然后使用grafana进行监控展现 。
本文详细介绍Grafana监控系统的安装与基本使用流程,包括下载、安装、启动、验证及初次登录,指导如何创建用户、授权及配置数据源,演示通过图表展示数据的方法。
1003

被折叠的 条评论
为什么被折叠?



