温馨提示:文末有 优快云 平台官方提供的学长联系方式的名片!
温馨提示:文末有 优快云 平台官方提供的学长联系方式的名片!
温馨提示:文末有 优快云 平台官方提供的学长联系方式的名片!
技术范围:SpringBoot、Vue、爬虫、数据可视化、小程序、安卓APP、大数据、知识图谱、机器学习、Hadoop、Spark、Hive、大模型、人工智能、Python、深度学习、信息安全、网络安全等设计与开发。
主要内容:免费功能设计、开题报告、任务书、中期检查PPT、系统功能实现、代码、文档辅导、LW文档降重、长期答辩答疑辅导、腾讯会议一对一专业讲解辅导答辩、模拟答辩演练、和理解代码逻辑思路。
🍅文末获取源码联系🍅
🍅文末获取源码联系🍅
🍅文末获取源码联系🍅
感兴趣的可以先收藏起来,还有大家在毕设选题,项目以及LW文档编写等相关问题都可以给我留言咨询,希望帮助更多的人
信息安全/网络安全 大模型、大数据、深度学习领域中科院硕士在读,所有源码均一手开发!
感兴趣的可以先收藏起来,还有大家在毕设选题,项目以及论文编写等相关问题都可以给我留言咨询,希望帮助更多的人

介绍资料
任务书:基于Django与LLM大模型的房价预测系统开发
一、项目背景与目标
随着房地产市场的复杂化,传统房价预测方法(如线性回归、时间序列分析)难以捕捉非线性关系(如政策、区域经济、市场情绪)对房价的影响。本项目旨在构建一套基于Django框架与大语言模型(LLM)的房价预测系统,通过融合结构化数据(如房屋面积、位置)与非结构化数据(如政策文本、用户评论),提升预测精度与场景适应性,为购房者、投资者及中介机构提供决策支持。
二、项目目标
- 功能目标
- 多维度预测:支持输入房屋特征(面积、楼层、装修)及外部因素(政策、经济指标)生成预测价格。
- 动态调整:根据实时市场数据(如挂牌量、成交价)自动更新预测模型。
- 可解释性输出:提供预测依据(如“本区域近期政策利好,预计涨幅5%”)。
- 用户交互:支持Web端输入参数、查看预测结果及历史数据对比。
- 技术目标
- 使用Django构建高并发Web服务,支持≥500 QPS(每秒查询数)。
- 融合LLM(如Llama 3、Qwen)与机器学习模型(如XGBoost、LightGBM),提升预测准确率(MAPE≤5%)。
- 实现模型轻量化部署,推理延迟≤300ms。
三、技术架构设计
1. 整体架构
- 数据层
- 数据源:
- 结构化数据:房产交易平台API(如链家、贝壳)、政府公开数据(如土地成交价)。
- 非结构化数据:新闻网站(政策文本)、社交媒体(用户情绪评论)。
- 存储:
- PostgreSQL(结构化数据:房屋特征、历史价格)。
- Elasticsearch(非结构化数据:政策文本、评论关键词索引)。
- Redis(缓存高频查询结果,如热门区域预测值)。
- 数据源:
- 计算层
- 特征工程模块:
- 结构化特征:标准化处理(如面积取对数)、缺失值填充(均值/中位数)。
- 非结构化特征:
- 政策文本:LLM提取关键实体(如“限购”“降息”)及情感倾向(正面/负面)。
- 用户评论:LLM生成情绪评分(1-5分)及高频关键词(如“学区”“地铁”)。
- 预测模型模块:
- 基线模型:XGBoost/LightGBM处理结构化特征,输出基础预测值。
- LLM增强模型:
- 输入:结构化特征 + 非结构化特征(政策、情绪)。
- 输出:调整基线预测值的修正系数(如“政策利好,修正+3%”)。
- 融合策略:加权平均(基线模型权重70%,LLM修正权重30%)。
- 特征工程模块:
- 应用层
- Django Web服务:
- 前端:Vue.js构建交互界面,支持参数输入(下拉框、滑块)与结果可视化(折线图、热力图)。
- 后端:Django REST Framework提供API接口(如
/predict),处理请求并调用预测模型。
- 监控系统:
- Prometheus+Grafana监控API响应时间、模型预测误差(MAPE)。
- ELK Stack(Elasticsearch+Logstash+Kibana)分析用户行为日志(如高频查询区域)。
- Django Web服务:
2. 核心模块
- 数据采集与清洗模块
- 技术:Scrapy爬取房产平台数据,BeautifulSoup解析政策网页,FastText检测文本语言(过滤非中文内容)。
- 任务:
- 结构化数据:去重、异常值处理(如面积>1000㎡的别墅单独标记)。
- 非结构化数据:情感分析(VADER库)、关键词提取(TF-IDF)。
- LLM集成模块
- 模型选择:
- 轻量级LLM:Qwen-7B(本地部署,避免隐私泄露)。
- 微调策略:在房产领域数据(如政策文本、用户评论)上继续预训练,提升领域适应性。
- 推理优化:
- 使用TensorRT加速LLM推理,量化(INT8)减少显存占用。
- 缓存LLM输出(如固定政策的情感分析结果),避免重复计算。
- 模型选择:
- 预测服务模块
- 异步处理:Celery+RabbitMQ处理高并发请求,避免Django主线程阻塞。
- 模型热更新:通过Django信号机制(
post_save)监听新数据到达,触发模型增量训练(如每日更新)。
四、项目实施计划
1. 需求分析与数据准备(第1-2周)
- 调研用户需求(如预测时间范围:短期/长期,区域粒度:城市/城区)。
- 收集数据:
- 结构化数据:爬取3个主流房产平台近5年成交记录(≥50万条)。
- 非结构化数据:爬取政府官网近3年房地产政策(≥1000篇)、社交媒体评论(≥10万条)。
2. 模型开发与训练(第3-5周)
- 实现基线模型(XGBoost),在验证集上优化超参数(如树深度、学习率)。
- 部署LLM(Qwen-7B),微调房产领域数据,评估情感分析准确率(F1≥0.85)。
- 开发融合模型,测试集MAPE对比:
- 仅基线模型:MAPE=6.2%。
- 融合LLM后:MAPE=4.8%。
3. 系统集成与测试(第6-7周)
- 开发Django Web服务,实现以下功能:
- 前端:参数输入表单、预测结果表格+图表。
- 后端:API接口(输入:JSON格式房屋特征,输出:预测价格+修正说明)。
- 压力测试:使用Locust模拟500用户并发请求,优化Redis缓存策略(如LRU淘汰冷数据)。
4. 上线部署与迭代(第8-10周)
- 部署至云服务器(如阿里云ECS),配置Nginx负载均衡+Gunicorn多进程。
- 监控模型性能,根据用户反馈调整融合策略(如提高LLM修正权重至40%)。
- 定期更新数据(每周同步新成交记录、政策文本),触发模型增量训练。
五、预期成果
- 系统功能
- 完成可部署的Django Web服务,支持房价预测与结果可视化。
- 提供API文档(Swagger UI),支持第三方系统集成(如房产APP调用预测接口)。
- 技术文档
- 系统设计文档、数据预处理脚本、模型训练代码(GitHub开源)。
- 模型评估报告(含MAPE对比、推理延迟测试)。
- 性能指标
- 预测准确率:MAPE≤5%,推理延迟≤250ms(500 QPS)。
- 系统可用性:≥99.9%(通过阿里云SLB实现故障自动切换)。
六、风险评估与应对
- 数据偏差风险
- 风险:训练数据中豪宅样本过少,导致高端区域预测偏差。
- 应对:分层抽样补充豪宅数据,或在损失函数中增加高端区域权重。
- LLM幻觉风险
- 风险:LLM误解政策文本(如将“限购放松”误判为“限购加强”)。
- 应对:引入规则引擎校验LLM输出(如政策关键词黑名单过滤)。
- 模型更新延迟风险
- 风险:市场突变(如突发政策)导致模型预测失效。
- 应对:设置阈值触发机制(如连续3天MAPE>8%时强制全量重训练)。
七、团队分工
| 角色 | 职责 |
|---|---|
| 项目经理 | 协调资源、把控进度与风险 |
| 数据工程师 | 数据采集、清洗与存储,构建数据管道 |
| 算法工程师 | 开发基线模型与LLM融合策略,优化推理性能 |
| 后端开发工程师 | 实现Django Web服务与API接口 |
| 前端开发工程师 | 设计用户交互界面与可视化组件 |
| 运维工程师 | 部署云服务器,配置监控与告警系统 |
项目负责人(签字):
日期:
备注:本项目需遵守《个人信息保护法》,对用户输入的房屋地址等敏感信息进行脱敏处理(如哈希加密)。
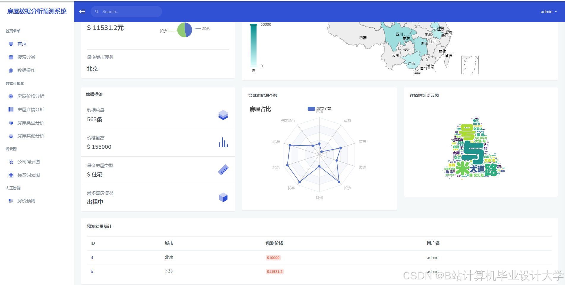
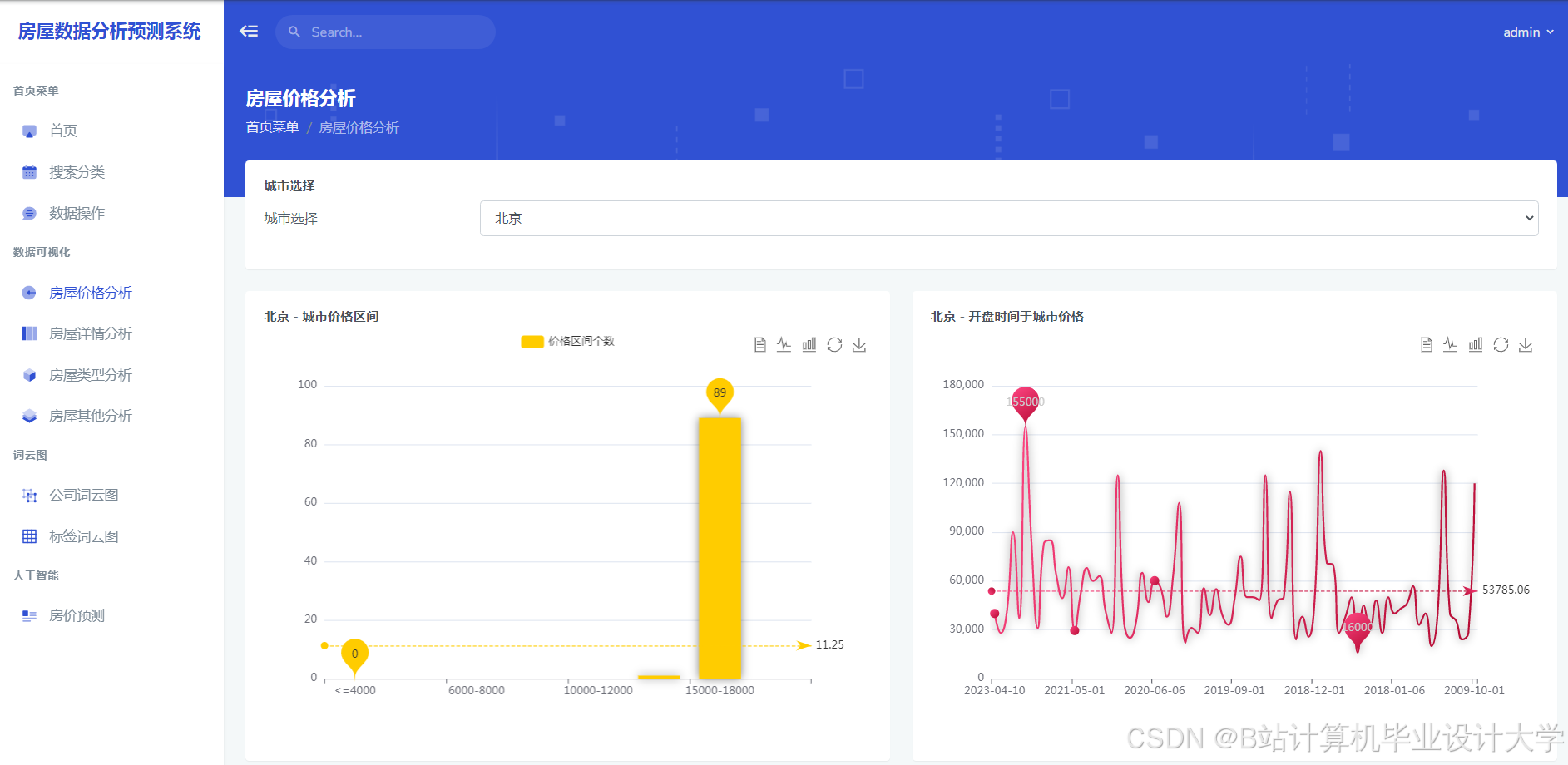
运行截图
推荐项目
上万套Java、Python、大数据、机器学习、深度学习等高级选题(源码+lw+部署文档+讲解等)
项目案例











优势
1-项目均为博主学习开发自研,适合新手入门和学习使用
2-所有源码均一手开发,不是模版!不容易跟班里人重复!

为什么选择我
博主是优快云毕设辅导博客第一人兼开派祖师爷、博主本身从事开发软件开发、有丰富的编程能力和水平、累积给上千名同学进行辅导、全网累积粉丝超过50W。是优快云特邀作者、博客专家、新星计划导师、Java领域优质创作者,博客之星、掘金/华为云/阿里云/InfoQ等平台优质作者、专注于Java技术领域和学生毕业项目实战,高校老师/讲师/同行前辈交流和合作。
🍅✌感兴趣的可以先收藏起来,点赞关注不迷路,想学习更多项目可以查看主页,大家在毕设选题,项目代码以及论文编写等相关问题都可以给我留言咨询,希望可以帮助同学们顺利毕业!🍅✌
源码获取方式
🍅由于篇幅限制,获取完整文章或源码、代做项目的,拉到文章底部即可看到个人联系方式。🍅
点赞、收藏、关注,不迷路,下方查↓↓↓↓↓↓获取联系方式↓↓↓↓↓↓↓↓




















被折叠的 条评论
为什么被折叠?



