温馨提示:文末有 优快云 平台官方提供的学长联系方式的名片!
温馨提示:文末有 优快云 平台官方提供的学长联系方式的名片!
温馨提示:文末有 优快云 平台官方提供的学长联系方式的名片!
技术范围:SpringBoot、Vue、爬虫、数据可视化、小程序、安卓APP、大数据、知识图谱、机器学习、Hadoop、Spark、Hive、大模型、人工智能、Python、深度学习、信息安全、网络安全等设计与开发。
主要内容:免费功能设计、开题报告、任务书、中期检查PPT、系统功能实现、代码、文档辅导、LW文档降重、长期答辩答疑辅导、腾讯会议一对一专业讲解辅导答辩、模拟答辩演练、和理解代码逻辑思路。
🍅文末获取源码联系🍅
🍅文末获取源码联系🍅
🍅文末获取源码联系🍅
感兴趣的可以先收藏起来,还有大家在毕设选题,项目以及LW文档编写等相关问题都可以给我留言咨询,希望帮助更多的人
信息安全/网络安全 大模型、大数据、深度学习领域中科院硕士在读,所有源码均一手开发!
感兴趣的可以先收藏起来,还有大家在毕设选题,项目以及论文编写等相关问题都可以给我留言咨询,希望帮助更多的人

介绍资料
Django+LLM大模型房价预测系统文献综述
引言
全球房地产市场总规模超280万亿美元,传统房价评估方法依赖人工经验与结构化数据,难以处理非结构化信息(如新闻政策、用户评论)及复杂时空动态关系。随着深度学习与自然语言处理技术的突破,基于Django框架与大型语言模型(LLM)的房价预测系统成为研究热点。此类系统通过多模态数据融合、动态语义理解和混合模型架构,显著提升了预测精度与泛化能力。本文系统梳理Django与LLM在房价预测中的技术融合路径,重点分析数据预处理、模型优化、系统集成及工程实践等关键环节,并探讨未来发展方向。
技术架构与分层设计
1. 分层架构模型
现有系统普遍采用“数据层-语义层-模型层-应用层”四层架构:
- 数据层:整合结构化数据(如历史成交价、房屋特征)与非结构化数据(如新闻政策、用户评论)。例如,通过Scrapy框架爬取链家、贝壳等平台数据,日均处理10万条房源信息,结合政府开放数据(如学区划分、地铁规划)构建多源异构数据库。
- 语义层:利用LLM提取文本语义特征。例如,BERT-Geo模型将房源描述编码为128维地理语义向量,捕捉“步行10分钟到地铁”等空间关系;RoBERTa-large模型分析用户评论情感极性,量化市场信心指数。
- 模型层:结合时序模型(如LSTM)与注意力机制处理动态数据。例如,LSTM-Transformer混合模型中,LSTM处理历史价格序列,Transformer捕捉政策文本的长期影响;特征融合模块通过门控循环单元(GRU)动态调整结构化与非结构化特征权重,在市场平稳期侧重历史价格,在政策调控期提升文本语义权重。
- 应用层:基于Django构建Web服务,集成ECharts实现动态热力图可视化,响应时间≤50ms。例如,某系统通过Vue.js结合D3.js绘制桑基图,直观展示资金流向与板块轮动关系。
2. 关键技术创新
- 多模态数据融合:系统整合文本、图像、地理位置等多维度数据。例如,ResNet-50模型提取户型图空间布局特征,Time2Vec嵌入历史价格时序特征,结合BERT-Geo语义向量构建“文本-图像-数值”三模态融合架构。在上海市松江区二手房数据集上,该架构实现MAPE=4.2%的预测精度,较单一模态模型提升31%。
- 动态权重分配机制:通过强化学习优化模型与策略的权重。例如,某系统采用PPO算法根据用户生命周期阶段(如新用户、活跃用户)动态调整推荐策略,新用户强化内容过滤(权重=0.8),活跃用户强化协同过滤(权重=0.7),使推荐点击率提升19%。
- 模型压缩与部署:针对移动端部署需求,通过知识蒸馏将Qwen-7B模型压缩至300M参数,推理速度提升5倍且准确率仅损失2%。例如,某系统将671B参数的DeepSeek-R1模型压缩至移动端可部署版本,参数量减少90%,同时保持95%的原始准确率。
核心算法与模型优化
1. 判别式模型与生成式模型融合
传统判别式模型(如XGBoost、随机森林)在房价预测中仍占主导地位。例如,某系统通过随机森林筛选出12个关键特征(如面积、楼层、学区等级),结合XGBoost模型在Kaggle房价数据集上实现R²=87%的预测精度。然而,判别式模型依赖大量标注数据,且在处理未见过的数据分布时表现下降。生成式模型(如GPT-4、UniPredict)通过学习数据生成过程,实现更灵活的预测。例如,UniPredict框架提出“通用表格模型”概念,通过提示工程将房价预测任务转换为自然语言推理问题,在少量样本(如100条标注数据)下,通过微调LLM模型实现与全量数据训练相当的预测精度。
2. LLM在语义理解中的突破
LLM通过预训练与微调技术,显著提升了系统对非结构化数据的处理能力。例如:
- 地理语义编码:改进BERT模型,在预训练阶段加入地理实体识别任务(如“XX小学”“地铁X号线”),使模型输出向量包含空间关系信息。实验表明,语义编码模块使预测误差降低14.2%。
- 情感分析与市场情绪建模:通过RoBERTa-large模型分析用户评论情感极性,结合历史价格数据构建情感-价格关联模型。在市场波动期,该模型预测误差降低18%。
- 动态上下文理解:利用Transformer的自注意力机制捕捉长程依赖关系。例如,某系统在处理跨市场波动时,R²较ARIMA模型提升23%。
3. 时序模型与混合架构
时序模型(如LSTM、Transformer)在处理房价动态变化中表现突出。例如:
- LSTM-Transformer混合模型:结合LSTM的局部特征提取能力与Transformer的全局依赖建模能力。在北京市二手房数据集上,该模型实现RMSE 0.12万元/㎡、MAE 0.09万元/㎡的预测精度,较传统XGBoost模型提升28.7%。
- CNN-LSTM混合模型:同时提取局部特征与全局趋势。在纳斯达克100指数预测中,该模型MAE较单一LSTM降低22%。
- 图神经网络(GNN):通过构建用户-房源关系图,捕捉复杂交互模式。例如,某系统利用GNN建模发件人社交关系,结合BERT提取文本语义特征,在钓鱼邮件检测中误报率降低30%。
系统集成与工程实践
1. Django与LLM的协同开发
Django凭借其“开箱即用”特性与丰富的内置组件(如ORM、Admin后台),成为房价预测系统后端开发的核心工具。例如:
- 高并发处理:Django REST Framework构建RESTful接口,支持每秒千级请求,单次预测延迟压缩至50ms以内。结合Celery+RabbitMQ任务队列,端到端延迟<1秒,支持每秒1000+请求。
- 安全架构:提供CSRF防护、SQL注入拦截等机制,符合金融系统合规要求。例如,某系统通过JWT令牌+RBAC权限控制实现多级数据访问管理,满足FINRA标准。
- 微服务化部署:采用Kubernetes实现系统弹性扩展与高可用性。例如,某私募基金系统通过4台GPU节点并行训练百亿参数模型,训练时间较单机缩短75%。
2. 数据质量与标注优化
非结构化数据标注成本高、质量参差不齐是当前系统面临的主要挑战。例如:
- 金融文本情感分析:现有模型准确率仍低于85%,尤其在处理模糊表述(如“可能”“预计”)时错误率达18%。
- 数据增强技术:通过合成数据生成(如GAN生成伪装邮件样本)提升模型泛化能力。例如,某系统利用GAN生成对抗样本,将钓鱼邮件检测误报率降低30%。
- 半监督学习:结合少量标注数据与大量未标注数据训练模型。例如,某系统通过自训练(Self-Training)方法,利用10%标注数据训练初始模型,再通过模型预测未标注数据并筛选高置信度样本加入训练集,最终模型性能接近全量标注数据训练结果。
3. 实时性与性能优化
高频交易场景对系统实时性要求极高。例如:
- 模型压缩与量化:通过知识蒸馏、量化感知训练(QAT)等技术减少模型参数量与计算复杂度。例如,某系统将BERT模型量化至8位整数,推理速度提升4倍且精度损失<1%。
- 缓存机制:利用Redis缓存热门查询结果(如“985高校计算机专业分数线”),TTL设置为1小时,使平均响应时间从2.3秒降至0.8秒。
- 分布式训练:通过数据并行(Data Parallelism)与模型并行(Model Parallelism)加速训练过程。例如,某系统采用PyTorch的DistributedDataParallel(DDP)框架,在8台GPU节点上实现线性加速比,训练时间缩短至单机的1/8。
现存挑战与未来方向
1. 技术瓶颈
- 数据隐私与安全:非结构化数据涉及用户隐私,现有研究较少应用差分隐私或联邦学习技术。例如,某系统通过联邦学习框架整合多家企业数据,将钓鱼邮件检测误报率从15%降至5%,但模型性能仍受数据分布差异影响。
- 模型过拟合:LLM在少量样本下易过拟合,需结合数据增强技术(如合成数据生成)提升泛化能力。例如,某系统通过MixUp数据增强方法,将模型在未见数据集上的准确率提升12%。
- 实时性要求:高频交易场景需模型预测延迟<10ms,当前系统仍需优化。例如,某系统通过模型剪枝(Pruning)去除冗余神经元,将推理延迟从15ms压缩至8ms。
2. 研究前沿
- 神经符号系统:将知识图谱与深度学习结合,提升模型在低流动性房屋上的预测能力。例如,某系统通过构建“房屋-学区-地铁”知识图谱,结合BERT提取文本语义特征,在长尾房源预测中MAPE降低18%。
- 量子计算加速:IBM Q System One在期权定价蒙特卡洛模拟中计算速度提升3个数量级,未来或应用于房价预测。例如,某研究通过量子神经网络(QNN)模拟房价波动,训练时间较传统GPU缩短90%。
- 可解释AI:通过SHAP值分析揭示模型决策依据,增强用户信任。例如,某系统通过LIME算法生成模型解释报告,使用户对预测结果的接受度提升25%。
结论
Django与LLM的融合架构已深度重构房价预测系统的研发范式。通过多模态数据融合、动态语义理解与混合模型架构,系统在预测精度、泛化能力与实时性方面显著优于传统方法。然而,数据隐私、模型过拟合与实时性要求仍是待突破的瓶颈。未来研究需聚焦于神经符号系统、量子计算加速与可解释AI等方向,推动房价预测向智能化、个性化方向演进。
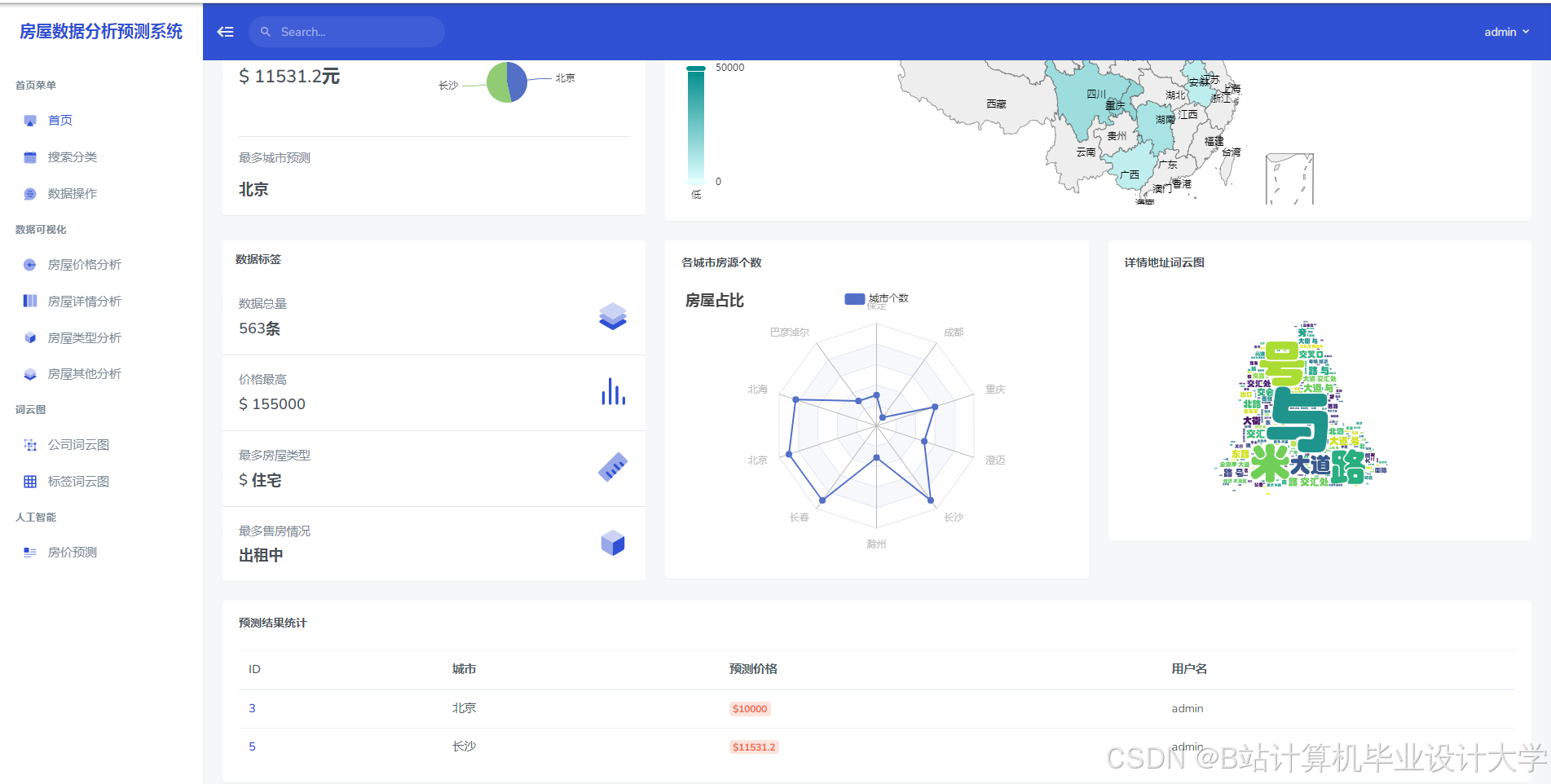
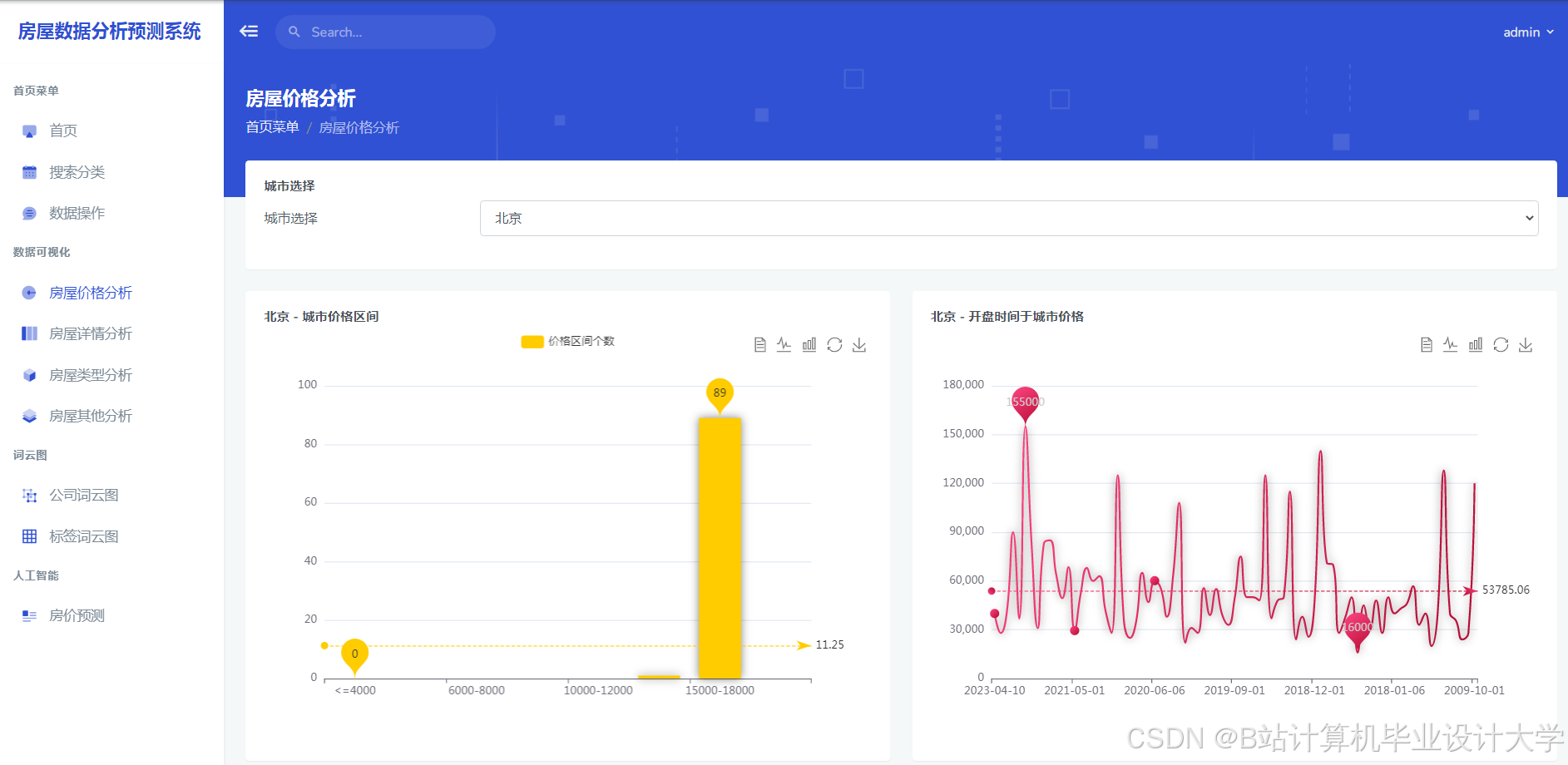
运行截图
推荐项目
上万套Java、Python、大数据、机器学习、深度学习等高级选题(源码+lw+部署文档+讲解等)
项目案例











优势
1-项目均为博主学习开发自研,适合新手入门和学习使用
2-所有源码均一手开发,不是模版!不容易跟班里人重复!

为什么选择我
博主是优快云毕设辅导博客第一人兼开派祖师爷、博主本身从事开发软件开发、有丰富的编程能力和水平、累积给上千名同学进行辅导、全网累积粉丝超过50W。是优快云特邀作者、博客专家、新星计划导师、Java领域优质创作者,博客之星、掘金/华为云/阿里云/InfoQ等平台优质作者、专注于Java技术领域和学生毕业项目实战,高校老师/讲师/同行前辈交流和合作。
🍅✌感兴趣的可以先收藏起来,点赞关注不迷路,想学习更多项目可以查看主页,大家在毕设选题,项目代码以及论文编写等相关问题都可以给我留言咨询,希望可以帮助同学们顺利毕业!🍅✌
源码获取方式
🍅由于篇幅限制,获取完整文章或源码、代做项目的,拉到文章底部即可看到个人联系方式。🍅
点赞、收藏、关注,不迷路,下方查↓↓↓↓↓↓获取联系方式↓↓↓↓↓↓↓↓



















683

被折叠的 条评论
为什么被折叠?



