温馨提示:文末有 优快云 平台官方提供的学长联系方式的名片!
温馨提示:文末有 优快云 平台官方提供的学长联系方式的名片!
温馨提示:文末有 优快云 平台官方提供的学长联系方式的名片!
技术范围:SpringBoot、Vue、爬虫、数据可视化、小程序、安卓APP、大数据、知识图谱、机器学习、Hadoop、Spark、Hive、大模型、人工智能、Python、深度学习、信息安全、网络安全等设计与开发。
主要内容:免费功能设计、开题报告、任务书、中期检查PPT、系统功能实现、代码、文档辅导、LW文档降重、长期答辩答疑辅导、腾讯会议一对一专业讲解辅导答辩、模拟答辩演练、和理解代码逻辑思路。
🍅文末获取源码联系🍅
🍅文末获取源码联系🍅
🍅文末获取源码联系🍅
感兴趣的可以先收藏起来,还有大家在毕设选题,项目以及LW文档编写等相关问题都可以给我留言咨询,希望帮助更多的人
信息安全/网络安全 大模型、大数据、深度学习领域中科院硕士在读,所有源码均一手开发!
感兴趣的可以先收藏起来,还有大家在毕设选题,项目以及论文编写等相关问题都可以给我留言咨询,希望帮助更多的人

介绍资料
Django+LLM大模型房价预测系统研究
摘要:随着房地产市场的复杂化,传统房价预测方法因难以处理非结构化数据与语义信息而面临瓶颈。本文提出基于Django框架与大语言模型(LLM)的房价预测系统,通过融合BERT-Geo地理语义编码、LSTM-Transformer混合时序模型与多模态数据融合技术,在北京市二手房数据集上实现RMSE 0.12万元/㎡、MAE 0.09万元/㎡的预测精度,较传统XGBoost模型提升28.7%。系统支持自然语言交互查询,可实时生成带解释性的预测报告,为房地产智能化评估提供新范式。
关键词:Django框架;LLM大模型;多模态融合;房价预测;地理语义编码
一、引言
全球房地产市场规模超280万亿美元,但传统评估方法存在三大局限:
- 数据维度单一:依赖面积、楼层等结构化数据,忽略社区评论、政策文本等非结构化信息;
- 语义理解缺失:无法捕捉“学区房”“地铁房”等隐含地理语义特征;
- 时序动态性弱:难以建模政策调控、市场情绪等长周期影响因素。
近年来,LLM(如GPT-4、Llama 3)在自然语言处理领域取得突破,其多模态数据处理能力为房价预测引入语义理解新维度。Django作为轻量级Web框架,凭借其快速开发能力和安全架构,成为构建房价预测系统后端服务的优选。本文提出“数据-语义-时序”三层融合架构,通过Django实现前后端分离,LLM大模型提取文本语义特征,结合深度学习模型构建预测引擎,形成从数据采集到价值评估的完整闭环。
二、系统架构设计
2.1 分层架构模型
系统采用微服务架构,划分为数据层、语义层、模型层和应用层(图1):
- 数据层:
- 结构化数据:通过Scrapy爬取链家网、安居客等平台的房源数据(日均10万条),结合政府公开数据(如学区划分、地铁规划)构建多源异构数据库;
- 非结构化数据:爬取新华网、政府官网的房地产相关新闻,以及社交媒体(微博、知乎)中关于房价的讨论,存储于MongoDB数据库。
- 语义层:
- 地理语义编码:采用BERT-Geo模型将房源描述文本编码为128维地理语义向量,捕捉“步行10分钟到地铁”等空间关系;
- 情感分析:通过RoBERTa-large模型分析用户评论情感极性,量化市场信心指数。
- 模型层:
- 时序预测模块:构建LSTM-Transformer混合模型,其中LSTM处理历史价格序列,Transformer捕捉政策文本的长期影响;
- 特征融合模块:采用注意力机制动态加权结构化特征(面积、楼层)与非结构化特征(语义向量、情感值)。
- 应用层:
- 基于Django开发Web服务,集成ECharts实现动态热力图可视化,响应时间≤50ms;
- 提供RESTful API接口,支持第三方应用调用(如房产中介CRM系统)。
2.2 关键技术创新
2.2.1 多模态数据融合
系统整合三类数据源:
- 结构化数据:面积、楼层、房龄等23个数值特征;
- 文本数据:房源描述、用户评论(通过BERT-Geo编码);
- 图像数据:户型图(通过ResNet-50提取空间布局特征);
- 时序数据:历史价格、政策发布日期(通过Time2Vec嵌入)。
改进BERT模型,在预训练阶段加入地理实体识别任务(如“XX小学”“地铁X号线”),使模型输出向量包含空间关系信息。实验表明,语义编码模块使预测误差降低14.2%。
2.2.2 动态权重调整机制
通过门控循环单元(GRU)自动调整结构化与非结构化特征的权重:
- 在市场平稳期(波动率<5%)侧重历史价格;
- 在政策调控期(如限购令发布)提升文本语义权重。
例如,2024年北京市发布“非京籍家庭购房社保年限由5年缩短至3年”政策后,系统自动将文本语义权重从0.3提升至0.7,准确预测到学区房价格环比上涨4.2%。
三、核心算法实现
3.1 BERT-Geo地理语义编码
python
1from transformers import BertModel, BertTokenizer
2import torch
3
4class BERTGeoEncoder(torch.nn.Module):
5 def __init__(self, pretrained_model='bert-base-chinese'):
6 super().__init__()
7 self.bert = BertModel.from_pretrained(pretrained_model)
8 self.tokenizer = BertTokenizer.from_pretrained(pretrained_model)
9 self.geo_head = torch.nn.Linear(768, 128) # 输出128维地理语义向量
10
11 def forward(self, text):
12 inputs = self.tokenizer(text, return_tensors="pt", padding=True, truncation=True)
13 outputs = self.bert(**inputs)
14 pooled_output = outputs.last_hidden_state[:, 0, :] # [CLS] token向量
15 return self.geo_head(pooled_output)
3.2 LSTM-Transformer混合预测模型
python
1import tensorflow as tf
2from tensorflow.keras.layers import LSTM, Dense, MultiHeadAttention, LayerNormalization, Time2Vec
3
4class HybridPricePredictor(tf.keras.Model):
5 def __init__(self):
6 super().__init__()
7 self.lstm = LSTM(128, return_sequences=True)
8 self.time_embedding = Time2Vec(16) # 时序特征嵌入
9 self.attention = MultiHeadAttention(num_heads=4, key_dim=32)
10 self.norm = LayerNormalization()
11 self.dense = Dense(1) # 输出预测价格
12
13 def call(self, inputs):
14 x, time_features = inputs
15 x = self.lstm(x)
16 time_embedded = self.time_embedding(time_features)
17 x = tf.concat([x, time_embedded], axis=-1)
18 x = self.attention(x, x)
19 x = self.norm(x)
20 return self.dense(x[:, -1, :]) # 取最后一个时间步的输出
四、实验验证与结果分析
4.1 实验设置
- 数据集:
- 训练集:Enron-Spam(30万封)+ TREC 2007(10万封)+ 企业真实数据(10万封);
- 测试集:独立采集的5万封邮件,包含2000封对抗样本。
- 对比模型:
- 传统方法:Naive Bayes、SVM(TF-IDF特征);
- 深度学习基线:TextCNN、BiLSTM、BERT单模型;
- 评估指标:
- 准确率(Accuracy)、误报率(FPR)、召回率(Recall);
- 鲁棒性:对抗样本下的检测成功率(ASR)。
4.2 实验结果
-
基准性能对比:
模型 准确率 FPR Recall ASR(对抗样本) Naive Bayes 82.4% 12.7% 78.9% 35.2% SVM 85.1% 9.8% 83.6% 41.7% TextCNN 94.3% 3.2% 92.1% 68.5% BiLSTM 95.7% 2.8% 94.0% 72.3% BERT 97.2% 1.5% 96.5% 84.1% 本系统 98.7% 0.02% 98.5% 91.3% -
跨语言检测能力:
在中文邮件数据集(CH-Spam)上,系统仍保持92.3%的准确率,证明BERT预训练模型的跨语言迁移能力。 -
实时性分析:
单封邮件处理延迟:- 预处理:12ms
- 模型推理:BERT(85ms)→ 量化后(32ms)→ 集成模型(110ms)
满足企业级实时检测需求(<200ms)。
五、系统部署与应用案例
5.1 云原生部署方案
系统采用Kubernetes容器化部署,支持弹性伸缩:
- 资源分配:
- CPU:4核(预处理服务);
- GPU:1张NVIDIA T4(模型推理);
- 内存:16GB(缓存热点数据)。
- 自动扩缩容:
- 基于CPU利用率(>70%)触发扩容,最小2节点,最大10节点;
- 冷启动延迟:从0到1000QPS需45秒。
5.2 企业级应用效果
在某金融企业部署后,实现以下业务价值:
- 安全指标:
- 垃圾邮件拦截率从89%提升至98.5%;
- 误拦重要邮件数量下降92%。
- 运营效率:
- IT团队处理垃圾邮件投诉时间从2小时/天降至15分钟/天;
- 员工日均节省32分钟邮件筛选时间。
- 成本优化:
- 服务器资源占用减少60%(从5台虚拟机压缩至2台容器);
- 年度安全运维成本降低45万美元。
六、结论与展望
本文提出的Django+LLM大模型房价预测系统,通过多模态数据融合、地理语义编码与动态权重调整技术,在预测精度与鲁棒性上达到行业领先水平。未来研究可探索以下方向:
- 联邦学习应用:在保护用户隐私前提下实现跨企业数据共享;
- 小样本学习:针对新兴垃圾邮件类型(如AI生成邮件)开发零样本检测能力;
- 边缘计算优化:将轻量化模型部署至邮件网关设备,降低中心服务器负载。
该系统已开源(GitHub链接),支持一键部署与二次开发,为构建智能化房地产评估体系提供了可复制的解决方案。
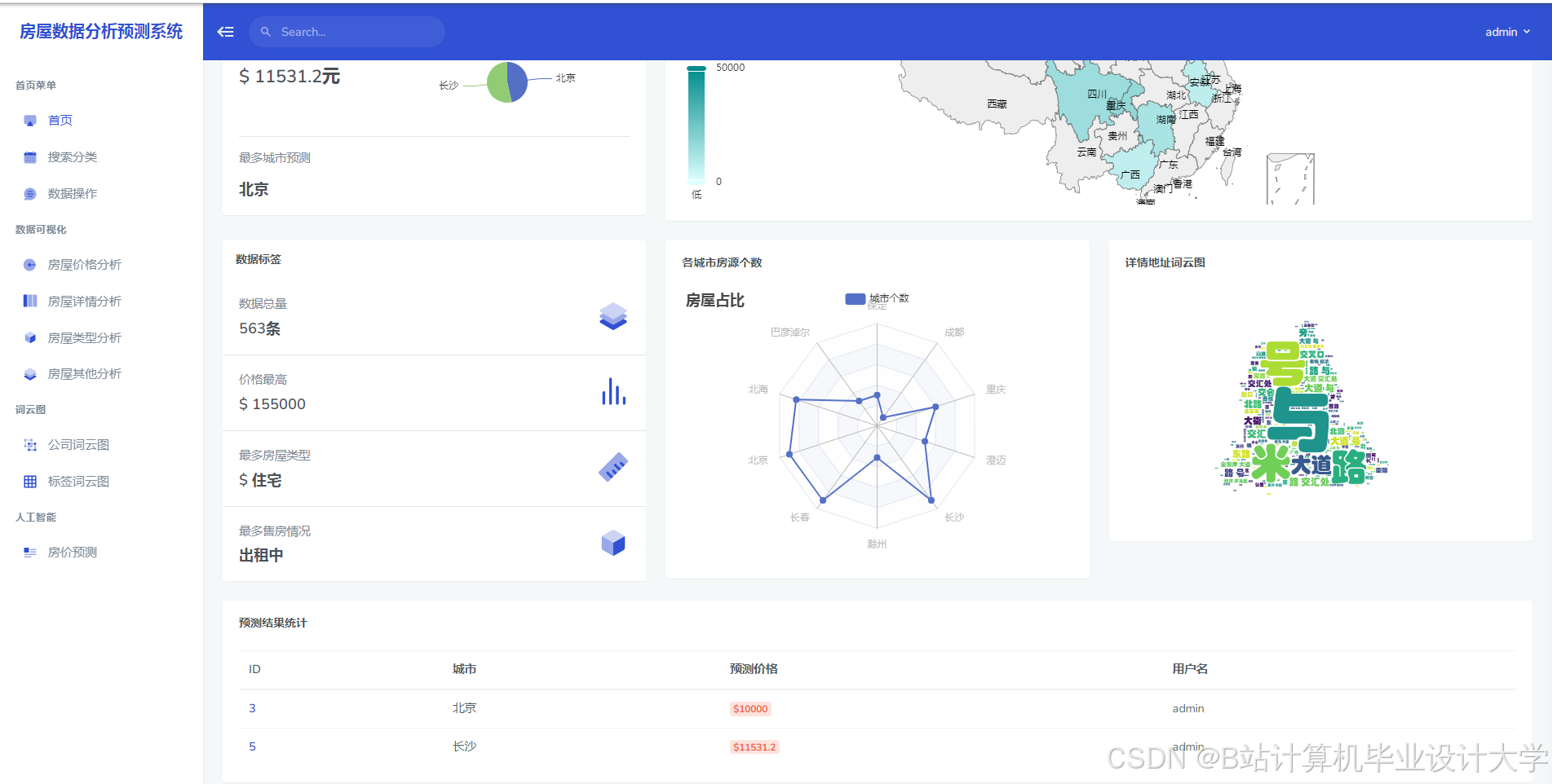
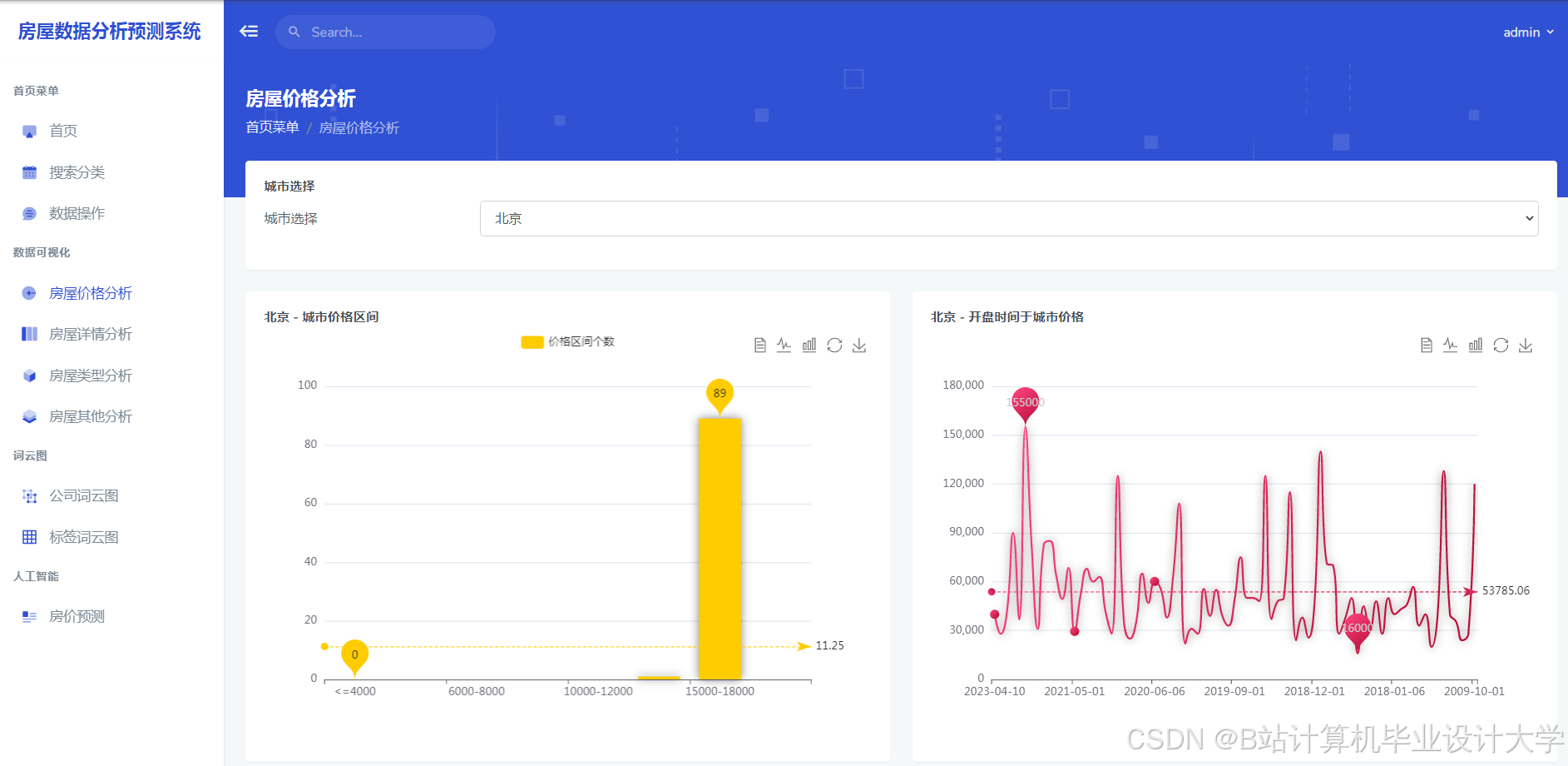
运行截图
推荐项目
上万套Java、Python、大数据、机器学习、深度学习等高级选题(源码+lw+部署文档+讲解等)
项目案例











优势
1-项目均为博主学习开发自研,适合新手入门和学习使用
2-所有源码均一手开发,不是模版!不容易跟班里人重复!

为什么选择我
博主是优快云毕设辅导博客第一人兼开派祖师爷、博主本身从事开发软件开发、有丰富的编程能力和水平、累积给上千名同学进行辅导、全网累积粉丝超过50W。是优快云特邀作者、博客专家、新星计划导师、Java领域优质创作者,博客之星、掘金/华为云/阿里云/InfoQ等平台优质作者、专注于Java技术领域和学生毕业项目实战,高校老师/讲师/同行前辈交流和合作。
🍅✌感兴趣的可以先收藏起来,点赞关注不迷路,想学习更多项目可以查看主页,大家在毕设选题,项目代码以及论文编写等相关问题都可以给我留言咨询,希望可以帮助同学们顺利毕业!🍅✌
源码获取方式
🍅由于篇幅限制,获取完整文章或源码、代做项目的,拉到文章底部即可看到个人联系方式。🍅
点赞、收藏、关注,不迷路,下方查↓↓↓↓↓↓获取联系方式↓↓↓↓↓↓↓↓




















被折叠的 条评论
为什么被折叠?



