温馨提示:文末有 优快云 平台官方提供的学长联系方式的名片!
温馨提示:文末有 优快云 平台官方提供的学长联系方式的名片!
温馨提示:文末有 优快云 平台官方提供的学长联系方式的名片!
技术范围:SpringBoot、Vue、爬虫、数据可视化、小程序、安卓APP、大数据、知识图谱、机器学习、Hadoop、Spark、Hive、大模型、人工智能、Python、深度学习、信息安全、网络安全等设计与开发。
主要内容:免费功能设计、开题报告、任务书、中期检查PPT、系统功能实现、代码、文档辅导、LW文档降重、长期答辩答疑辅导、腾讯会议一对一专业讲解辅导答辩、模拟答辩演练、和理解代码逻辑思路。
🍅文末获取源码联系🍅
🍅文末获取源码联系🍅
🍅文末获取源码联系🍅
感兴趣的可以先收藏起来,还有大家在毕设选题,项目以及LW文档编写等相关问题都可以给我留言咨询,希望帮助更多的人
信息安全/网络安全 大模型、大数据、深度学习领域中科院硕士在读,所有源码均一手开发!
感兴趣的可以先收藏起来,还有大家在毕设选题,项目以及论文编写等相关问题都可以给我留言咨询,希望帮助更多的人

介绍资料
以下是一份关于《Django+LLM大模型房价预测系统》的任务书模板,结合大语言模型(LLM)的文本理解能力与结构化数据分析,实现智能化房价预测与市场分析功能:
任务书:基于Django与LLM大模型的房价预测系统开发
一、项目背景与目标
-
背景
房价受地理位置、经济指标、政策法规、市场情绪等多维度因素影响,传统预测模型依赖人工特征工程,难以捕捉非结构化数据(如新闻、政策文本)中的隐含信息。结合Django的Web开发能力与LLM(如GPT-4、Llama2、文心一言)的文本理解优势,可构建更精准的房价预测系统,提升决策效率。 -
目标
- 实现多维度房价预测(区域/楼盘/户型级别),误差率低于传统回归模型(如线性回归、XGBoost)。
- 支持非结构化数据(政策、新闻、社交媒体舆情)的语义分析与特征提取。
- 提供可视化分析界面,辅助用户(购房者、中介、开发商)制定策略。
二、系统架构设计
1. 技术栈
- 后端框架:Django 4.x(REST Framework)
- 前端框架:React.js + Ant Design(交互界面) + ECharts(数据可视化)
- 大语言模型:
- 主模型:Llama3/GPT-4(文本特征提取与语义分析)
- 轻量级模型:DistilBERT(实时舆情情感分析)
- 数据库:
- PostgreSQL(存储结构化数据:历史房价、经济指标)
- MongoDB(存储非结构化数据:政策文本、新闻、用户评论)
- Redis(缓存热门区域预测结果)
- 数据源:
- 结构化数据:政府公开房价数据、链家/贝壳API、宏观经济指标(CPI、利率)
- 非结构化数据:新闻网站(新浪房产、澎湃新闻)、政策文件(住建部公告)、社交媒体(微博、小红书)
2. 系统流程
- 数据采集:
- 定时爬取结构化房价数据与非结构化文本数据。
- 通过LLM对政策文本进行关键信息抽取(如限购政策、贷款政策)。
- 特征工程:
- 结构化特征:区域GDP、学校/地铁距离、户型面积等。
- 非结构化特征:政策影响力评分(LLM生成)、新闻情感倾向(DistilBERT分类)。
- 模型训练:
- 融合结构化与非结构化特征,训练集成模型(XGBoost+LLM嵌入向量)。
- 使用LLM生成预测解释(如“该区域房价因新地铁开通预期上涨5%”)。
- 服务部署:
- Django提供API接口,前端调用展示预测结果与解释报告。
三、任务内容与要求
1. 功能模块
(1) 数据采集与预处理模块
- 任务:
- 开发爬虫程序,获取结构化房价数据(链家、政府公开数据)与非结构化文本(新闻、政策)。
- 使用LLM对政策文本进行关键信息抽取(如“限购区域扩大至XX区”),生成结构化标签。
- 使用DistilBERT对新闻评论进行情感分析(正面/负面/中性)。
- 要求:
- 支持全国Top50城市数据覆盖,数据更新频率≤12小时。
- 政策文本抽取准确率≥90%,情感分析F1值≥0.85。
(2) 房价预测模块
- 任务:
- 构建融合模型:
- 结构化子模型:XGBoost处理数值特征(面积、楼层、历史价格)。
- 文本子模型:LLM生成政策/新闻嵌入向量,输入全连接层。
- 融合层:拼接两类特征,通过神经网络输出最终预测值。
- 提供预测解释:LLM生成自然语言解释(如“因学区政策调整,该小区房价预期下跌3%”)。
- 构建融合模型:
- 要求:
- 预测误差率(MAPE)≤8%,优于基准模型(线性回归MAPE≥12%)。
- 解释报告生成时间≤2秒,支持中英文双语。
(3) 市场分析模块
- 任务:
- 基于LLM分析用户评论与新闻,生成市场热点词云(如“学区房”“地铁盘”)。
- 对比不同区域/户型的预测趋势,输出风险报告(如“XX区库存过剩,建议谨慎投资”)。
- 要求:
- 热点词云更新频率≤1天,风险报告准确率≥80%。
(4) 用户交互模块(Django Web端)
- 任务:
- 设计用户注册、登录、历史查询界面。
- 实现预测结果可视化(地图热力图、趋势折线图)与解释报告展示。
- 提供API接口(如
/predict?city=上海&district=浦东&area=100)。
- 要求:
- 前端响应式设计,支持PC与移动端。
- API平均响应时间≤500ms,支持200并发请求。
2. 技术要求
- 开发环境:
- Python 3.10+,PyTorch/TensorFlow(LLM微调)
- Docker容器化部署(隔离LLM服务与Django后端)
- 安全要求:
- 用户数据加密存储(AES),API接口签名验证。
- LLM服务通过API密钥调用,限制每日请求次数。
四、任务分工与进度安排
| 阶段 | 时间 | 任务内容 | 负责人 |
|---|---|---|---|
| 需求分析 | 第1-2周 | 确认数据源、功能优先级,设计数据库表结构与LLM调用流程。 | 全体成员 |
| 数据采集 | 第3周 | 开发爬虫程序,完成结构化数据存储与非结构化文本清洗。 | 数据组 |
| LLM集成 | 第4-5周 | 微调LLM模型(政策抽取、情感分析),生成嵌入向量接口。 | 算法组 |
| 模型开发 | 第6-7周 | 实现融合模型(XGBoost+LLM),优化超参数,完成训练与评估。 | 算法组 |
| Web开发 | 第5-8周 | 实现Django后端API与React前端界面,完成可视化功能。 | 开发组 |
| 系统集成 | 第9周 | 联调预测、分析与前端模块,测试全链路流程。 | 全体成员 |
| 部署上线 | 第10周 | 编写部署文档,迁移至云服务器(阿里云),压力测试(Locust)。 | 运维组 |
五、预期成果
- 系统功能:
- 完整的房价预测与市场分析平台,支持多城市、多户型查询与个性化解释。
- 提供Web端与API双接口,兼容第三方应用调用(如房产中介CRM系统)。
- 技术文档:
- LLM微调报告、模型训练日志、API接口规范、部署运维手册。
- 性能指标:
- 预测误差率(MAPE)≤8%,解释报告生成时间≤2秒,API并发支持≥200。
六、验收标准
- 系统稳定运行72小时无故障,预测准确率达标。
- 解释报告逻辑合理(通过人工抽检100条验证)。
- 代码规范,文档完整,通过安全审计。
项目负责人(签字):
日期:
备注:可根据实际需求扩展功能,如引入多模态数据(卫星图像分析楼盘周边环境),或增加社交功能(用户讨论区、专家问答)。
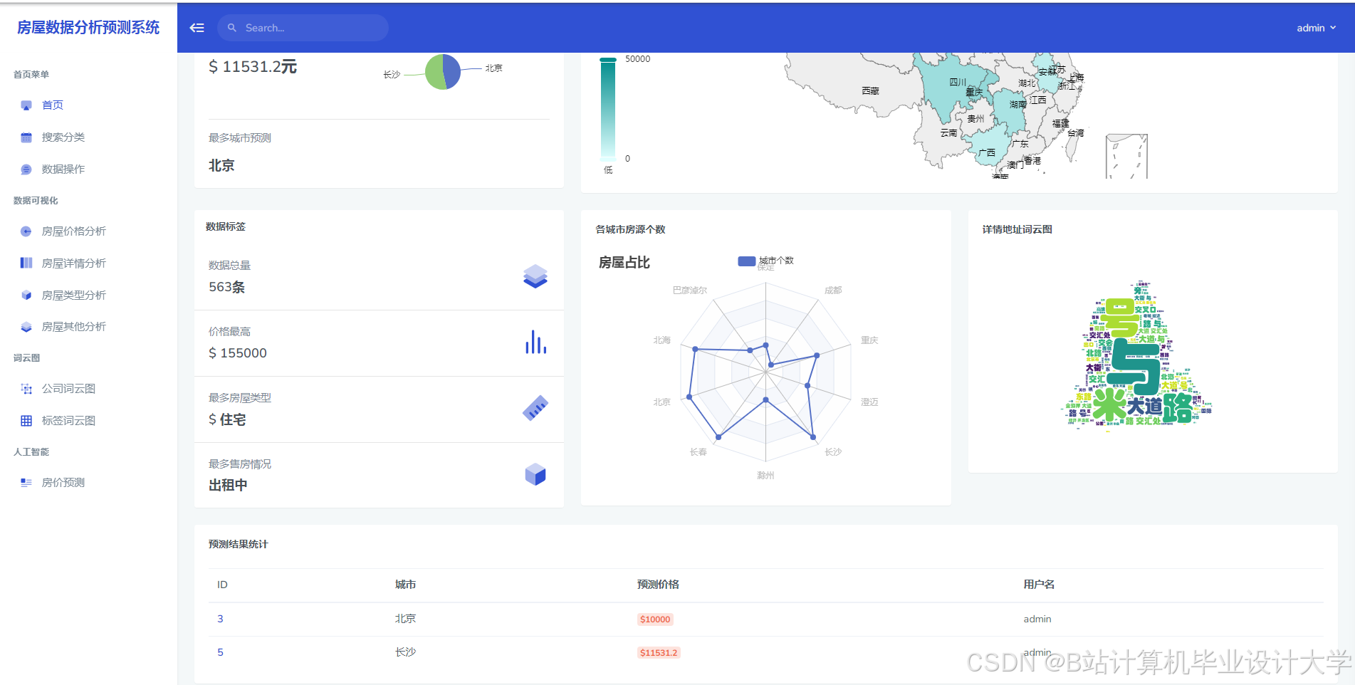
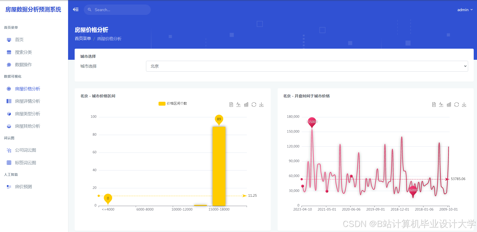
运行截图
推荐项目
上万套Java、Python、大数据、机器学习、深度学习等高级选题(源码+lw+部署文档+讲解等)
项目案例











优势
1-项目均为博主学习开发自研,适合新手入门和学习使用
2-所有源码均一手开发,不是模版!不容易跟班里人重复!

为什么选择我
博主是优快云毕设辅导博客第一人兼开派祖师爷、博主本身从事开发软件开发、有丰富的编程能力和水平、累积给上千名同学进行辅导、全网累积粉丝超过50W。是优快云特邀作者、博客专家、新星计划导师、Java领域优质创作者,博客之星、掘金/华为云/阿里云/InfoQ等平台优质作者、专注于Java技术领域和学生毕业项目实战,高校老师/讲师/同行前辈交流和合作。
🍅✌感兴趣的可以先收藏起来,点赞关注不迷路,想学习更多项目可以查看主页,大家在毕设选题,项目代码以及论文编写等相关问题都可以给我留言咨询,希望可以帮助同学们顺利毕业!🍅✌
源码获取方式
🍅由于篇幅限制,获取完整文章或源码、代做项目的,拉到文章底部即可看到个人联系方式。🍅
点赞、收藏、关注,不迷路,下方查↓↓↓↓↓↓获取联系方式↓↓↓↓↓↓↓↓




















被折叠的 条评论
为什么被折叠?



