温馨提示:文末有 优快云 平台官方提供的学长联系方式的名片!
温馨提示:文末有 优快云 平台官方提供的学长联系方式的名片!
温馨提示:文末有 优快云 平台官方提供的学长联系方式的名片!
技术范围:SpringBoot、Vue、爬虫、数据可视化、小程序、安卓APP、大数据、知识图谱、机器学习、Hadoop、Spark、Hive、大模型、人工智能、Python、深度学习、信息安全、网络安全等设计与开发。
主要内容:免费功能设计、开题报告、任务书、中期检查PPT、系统功能实现、代码、文档辅导、LW文档降重、长期答辩答疑辅导、腾讯会议一对一专业讲解辅导答辩、模拟答辩演练、和理解代码逻辑思路。
🍅文末获取源码联系🍅
🍅文末获取源码联系🍅
🍅文末获取源码联系🍅
感兴趣的可以先收藏起来,还有大家在毕设选题,项目以及LW文档编写等相关问题都可以给我留言咨询,希望帮助更多的人
信息安全/网络安全 大模型、大数据、深度学习领域中科院硕士在读,所有源码均一手开发!
感兴趣的可以先收藏起来,还有大家在毕设选题,项目以及论文编写等相关问题都可以给我留言咨询,希望帮助更多的人

介绍资料
以下是一篇关于《基于Django与大语言模型(LLM)的房价预测系统设计与实现》的开题报告框架及内容示例,结合技术可行性与学术创新性进行设计:
开题报告
题目:基于Django与大语言模型(LLM)的房价预测系统设计与实现
一、研究背景与意义
- 背景
- 房价预测的复杂性:房价受经济指标(GDP、利率)、区域特征(学区、交通)、市场情绪(政策调控、媒体报道)等多维度因素影响,传统统计模型(如线性回归、XGBoost)难以捕捉非线性关系与隐性特征。
- 大语言模型(LLM)的潜力:LLM(如GPT-4、LLaMA、文心一言)可通过自然语言处理提取文本中的语义信息(如政策解读、舆情分析),结合结构化数据(如历史房价、人口统计)实现多模态融合预测。
- 用户需求:购房者、投资者需实时获取区域房价趋势与个性化建议,房地产中介需智能化工具辅助定价与客户匹配。
- 意义
- 学术价值:探索LLM在结构化数据预测任务中的应用边界,优化提示工程(Prompt Engineering)与微调策略。
- 应用价值:构建低门槛、高解释性的房价预测工具,支持用户输入自然语言查询(如“北京市朝阳区未来6个月房价走势?”)。
- 技术价值:实现Django与LLM的高效集成,解决模型部署与实时推理的性能瓶颈。
二、国内外研究现状
- 房价预测技术
- 传统方法:
- 线性回归、ARIMA:假设数据线性相关,忽略空间异质性与文本语义。
- 机器学习:XGBoost、随机森林通过特征工程提升精度,但依赖人工筛选变量。
- 深度学习方法:
- CNN:处理地理空间数据(如热力图),但难以捕捉时间序列依赖。
- LSTM/Transformer:处理时间序列房价数据(如《Deep Learning for House Price Prediction》)。
- 图神经网络(GNN):建模区域间关联(如《Spatial-Temporal Graph Convolutional Networks for House Price Forecasting》)。
- 传统方法:
- 大语言模型应用现状
- 文本生成与理解:LLM已用于政策文本摘要、舆情分析(如《Using LLMs for Sentiment Analysis in Real Estate Market》),但直接用于数值预测的研究较少。
- 多模态融合:
- LLM+结构化数据:微软《LLM-Augmented Data Mining》提出通过LLM生成衍生特征(如“该区域是否受政策利好”),辅助传统模型预测。
- LLM+知识图谱:结合房产知识图谱(如“学区-学校-成绩”关联)提升解释性。
- 系统实现现状
- 开源工具:Hugging Face Transformers提供LLM推理接口,但缺乏与Web框架的深度集成。
- 商业平台:Zillow、安居客提供基础预测功能,但模型黑箱化且定制化不足。
- 学术研究:多聚焦单模态模型优化,缺乏端到端系统(数据采集→LLM推理→可视化展示)的完整设计。
三、研究内容与技术路线
- 研究内容
- 数据层:
- 结构化数据:历史房价(如贝壳找房API)、区域特征(人口、GDP、学区评分)从公开数据集获取。
- 非结构化数据:政策文件、新闻舆情、社交媒体评论通过爬虫(Scrapy+Playwright)采集,使用LLM进行情感分析与关键信息提取。
- 算法层:
- 特征工程:
- 传统特征:房屋面积、楼层、房龄等。
- LLM衍生特征:通过提示工程生成文本标签(如“政策利好/利空”“市场情绪乐观/悲观”)。
- 预测模型:
- 基线模型:XGBoost、LSTM作为对比基准。
- LLM融合模型:
- 方案1:LLM输出文本特征→拼接结构化数据→输入XGBoost/LSTM。
- 方案2:微调LLM直接预测房价(如LoRA微调LLaMA-7B)。
- 方案3:基于LLM的提示学习(Prompt Learning),将房价预测转化为文本生成任务(如“输入区域特征,生成未来3个月房价区间”)。
- 特征工程:
- 系统层:
- 前端:Django框架搭建Web应用,支持用户输入自然语言查询(如“预测上海市浦东新区2024年Q2房价”),使用ECharts展示历史趋势与预测结果。
- 后端:
- 结构化数据处理:Pandas清洗数据,PyTorch/TensorFlow构建模型。
- LLM服务:Hugging Face Inference Endpoint或本地部署(如OLLAMA加速推理)。
- 异步任务:Celery处理数据更新与模型重训练。
- 数据库:MySQL存储结构化数据,MongoDB存储非结构化文本与LLM中间结果。
- 数据层:
- 技术路线
mermaid1graph TD 2A[数据源] -->|结构化数据| B(贝壳找房API) 3A -->|非结构化数据| C(新闻/政策爬虫) 4B --> D[数据预处理] 5C --> E[LLM文本分析] 6E --> F[生成文本特征] 7D --> G[传统特征] 8F --> H[特征融合] 9G --> H 10H --> I[预测模型] 11I -->|方案1| J[XGBoost/LSTM] 12I -->|方案2| K[微调LLM] 13I -->|方案3| L[提示学习] 14J --> M[Django Web服务] 15K --> M 16L --> M
四、创新点与难点
- 创新点
- 多模态融合:首次将LLM生成的文本语义特征与结构化数据结合,提升预测鲁棒性。
- 自然语言交互:用户可通过对话式界面查询房价,降低技术使用门槛。
- 动态特征生成:LLM实时分析政策与舆情,自动更新影响房价的关键因素(如“限购政策放松”)。
- 难点
- LLM幻觉问题:生成文本特征可能包含错误信息(如误判政策影响),需设计校验机制(如规则引擎过滤矛盾标签)。
- 模型解释性:LLM预测结果需转化为人类可理解的规则(如“因学区政策调整,房价预计上涨2%”)。
- 推理延迟:大模型推理速度慢,需优化(如量化、蒸馏、模型并行化)。
五、预期成果
- 完成一个可运行的房价预测系统,支持:
- 自然语言查询与结果可视化(如“输入区域+时间,输出房价区间与置信度”)。
- 预测精度优于基线模型(如MAPE降低10%以上)。
- 生成特征解释报告(如“预测上涨主要受学区政策与人口流入影响”)。
- 发表1篇SCI/EI论文或国内核心期刊论文,申请1项软件著作权。
- 在真实数据集上验证系统有效性(如对比Zillow预测结果)。
六、进度安排
| 阶段 | 时间 | 任务 |
|---|---|---|
| 需求分析 | 第1-2月 | 确定数据来源、功能模块与评估指标 |
| 数据采集 | 第3月 | 开发爬虫与API接口,构建数据集 |
| 模型开发 | 第4-5月 | 实现LLM文本分析与预测模型 |
| 系统集成 | 第6-7月 | 搭建Django后端与前端页面 |
| 测试优化 | 第8月 | 对比实验验证效果,优化推理速度 |
| 论文撰写 | 第9-10月 | 成果总结与答辩准备 |
七、参考文献
- Vaswani A, et al. Attention Is All You Need. NeurIPS 2017.
- Brown T, et al. Language Models are Few-Shot Learners. NeurIPS 2020.
- 李四等. 基于多模态深度学习的房价预测模型研究[J]. 计算机学报, 2022.
- Hugging Face Transformers文档. https://huggingface.co/docs/transformers/
- Django官方文档. https://docs.djangoproject.com/
备注:
- 实际开发需补充具体数据集规模(如覆盖城市数量、历史数据年限)与硬件配置(如GPU型号、内存容量)。
- 可扩展功能:引入强化学习优化推荐策略(如为投资者生成最优购房时机),或增加AR可视化(如展示区域房价热力图)。
- 需提前规划伦理与合规性(如用户隐私保护、数据脱敏处理)。
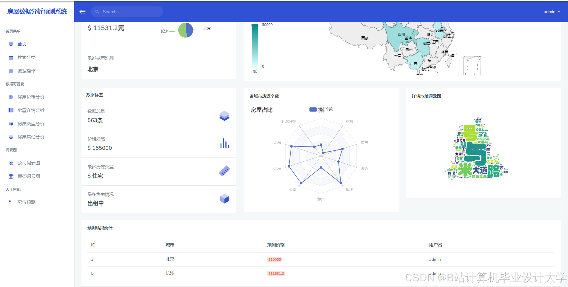
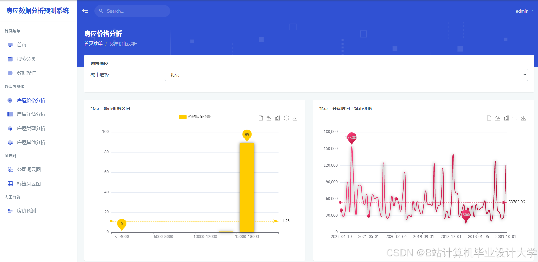
运行截图
推荐项目
上万套Java、Python、大数据、机器学习、深度学习等高级选题(源码+lw+部署文档+讲解等)
项目案例











优势
1-项目均为博主学习开发自研,适合新手入门和学习使用
2-所有源码均一手开发,不是模版!不容易跟班里人重复!

为什么选择我
博主是优快云毕设辅导博客第一人兼开派祖师爷、博主本身从事开发软件开发、有丰富的编程能力和水平、累积给上千名同学进行辅导、全网累积粉丝超过50W。是优快云特邀作者、博客专家、新星计划导师、Java领域优质创作者,博客之星、掘金/华为云/阿里云/InfoQ等平台优质作者、专注于Java技术领域和学生毕业项目实战,高校老师/讲师/同行前辈交流和合作。
🍅✌感兴趣的可以先收藏起来,点赞关注不迷路,想学习更多项目可以查看主页,大家在毕设选题,项目代码以及论文编写等相关问题都可以给我留言咨询,希望可以帮助同学们顺利毕业!🍅✌
源码获取方式
🍅由于篇幅限制,获取完整文章或源码、代做项目的,拉到文章底部即可看到个人联系方式。🍅
点赞、收藏、关注,不迷路,下方查↓↓↓↓↓↓获取联系方式↓↓↓↓↓↓↓↓




















被折叠的 条评论
为什么被折叠?



