温馨提示:文末有 优快云 平台官方提供的学长联系方式的名片!
温馨提示:文末有 优快云 平台官方提供的学长联系方式的名片!
温馨提示:文末有 优快云 平台官方提供的学长联系方式的名片!
技术范围:SpringBoot、Vue、爬虫、数据可视化、小程序、安卓APP、大数据、知识图谱、机器学习、Hadoop、Spark、Hive、大模型、人工智能、Python、深度学习、信息安全、网络安全等设计与开发。
主要内容:免费功能设计、开题报告、任务书、中期检查PPT、系统功能实现、代码、文档辅导、LW文档降重、长期答辩答疑辅导、腾讯会议一对一专业讲解辅导答辩、模拟答辩演练、和理解代码逻辑思路。
🍅文末获取源码联系🍅
🍅文末获取源码联系🍅
🍅文末获取源码联系🍅
感兴趣的可以先收藏起来,还有大家在毕设选题,项目以及LW文档编写等相关问题都可以给我留言咨询,希望帮助更多的人
信息安全/网络安全 大模型、大数据、深度学习领域中科院硕士在读,所有源码均一手开发!
感兴趣的可以先收藏起来,还有大家在毕设选题,项目以及论文编写等相关问题都可以给我留言咨询,希望帮助更多的人

介绍资料
Django+LLM大模型房价预测系统文献综述
引言
随着人工智能技术的快速发展,房价预测系统正经历从传统统计模型向智能化、动态化方向的转型。Django作为轻量级Web框架,凭借其快速开发能力和安全架构,成为构建房价预测系统后端服务的优选;而大语言模型(LLM)的突破,尤其是多模态数据处理能力的提升,为房价预测引入语义理解、上下文关联等新维度。本文系统梳理Django与LLM在房价预测系统中的融合应用,重点分析数据预处理、模型架构优化、系统集成与工程实践等关键环节的研究进展。
数据驱动范式转型:从结构化到多模态融合
传统结构化数据处理的局限性
早期房价预测系统主要依赖结构化数据,如房屋面积、地理位置、建造年份等。例如,某系统通过线性回归模型分析房屋面积、房间数量与房价的关系,发现面积对房价的解释力达68%,但模型在处理非线性关系(如学区溢价、装修品质)时表现欠佳。另一研究指出,传统模型在跨区域预测时需重新训练,泛化能力不足。
多模态数据融合的突破
LLM的引入使系统能够处理非结构化数据,如房源描述文本、用户评论、政策文件等。例如,某系统利用GPT-4模型分析房源标题中的隐含特征(如“地铁房”“学区房”),发现语义特征对预测精度的提升达12%。另一研究通过BERT模型提取用户评论中的情感倾向,结合历史价格数据构建情感-价格关联模型,在市场波动期预测误差降低18%。此外,图像识别技术被用于分析房屋装修风格,通过ResNet模型提取视觉特征,使装修品质对房价的解释力从15%提升至27%。
LLM模型架构创新:从判别式到生成式
判别式模型的优化与瓶颈
传统判别式模型(如XGBoost、随机森林)在房价预测中仍占主导地位。例如,某系统通过随机森林筛选出12个关键特征(如面积、楼层、学区等级),结合XGBoost模型在Kaggle房价数据集上实现R²=87%的预测精度。然而,判别式模型依赖大量标注数据,且在处理未见过的数据分布时表现下降。例如,某系统在跨城市预测中,因数据分布差异导致模型性能下降23%。
生成式模型的崛起与挑战
生成式模型(如GPT-4、UniPredict)通过学习数据生成过程,实现更灵活的预测。例如,UniPredict框架提出“通用表格模型”概念,通过提示工程将房价预测任务转换为自然语言推理问题。该系统在少量样本(如100条标注数据)下,通过微调LLM模型实现与全量数据训练相当的预测精度。另一研究利用GPT-4的上下文学习能力,构建动态权重调整机制,根据用户生命周期阶段(如新用户、活跃用户、流失用户)动态调整推荐策略,使推荐点击率提升19%。
多模态融合模型的实践
结合结构化数据与多模态特征的混合模型成为研究热点。例如,某系统构建“文本-图像-数值”三模态融合架构:
- 文本模态:通过LLM提取房源描述中的语义特征(如“南北通透”“精装修”);
- 图像模态:利用CNN模型分析房屋实拍图,提取装修风格、采光条件等视觉特征;
- 数值模态:采用XGBoost处理结构化数据(如面积、楼层、学区等级)。
该系统通过注意力机制动态分配各模态权重,在上海市松江区二手房数据集上实现MAPE=4.2%的预测精度,较单一模态模型提升31%。
Django与LLM的集成架构:从单机到分布式
系统分层设计
Django与LLM的集成通常采用分层架构:
- 数据层:
- 结构化数据:MySQL/PostgreSQL存储房屋特征(如面积、价格)与用户行为数据(如浏览记录);
- 非结构化数据:MinIO对象存储房源图片、视频等多媒体信息;
- 地理数据:通过Geopy库将地址文本转换为经纬度坐标,支持基于距离的相似度计算。
- 算法层:
- 特征工程:采用PCA降维、One-Hot编码等技术处理结构化数据;通过LLM提取文本语义特征;利用CNN提取图像视觉特征;
- 模型训练:使用Scikit-learn训练XGBoost/随机森林等判别式模型;通过Hugging Face Transformers库微调LLM模型;
- 模型服务:TensorFlow Serving部署训练好的模型,支持每秒千级请求,单次预测延迟压缩至50ms以内。
- 服务层:
- 推荐API服务:Django REST Framework构建RESTful接口,支持首页推荐、相似房源推荐等场景;
- 任务队列:Celery+RabbitMQ处理高并发请求,端到端延迟<1秒,支持每秒1000+请求;
- 缓存机制:Redis缓存热门房源特征与模型预测结果,降低数据库压力。
- 展示层:
- 前端交互:Vue.js结合Echarts实现数据可视化,展示房价趋势、区域热力图、词云等;
- 地图可视化:Leaflet库展示房源分布,点击标记弹出简略信息(如租金、户型)。
工程实践案例
- 上海市松江区二手房预测系统:
- 数据采集:Scrapy框架爬取58同城、链家等平台数据,字段包括标题、租金、面积、户型、地理位置等;
- 模型优化:结合XGBoost与LLM语义特征,在测试集上实现MAPE=4.8%的预测精度;
- 系统部署:Docker容器化部署Django应用与TensorFlow Serving,通过Nginx负载均衡支持每秒2000+并发请求。
- 租房推荐系统:
- 语义理解:利用LLM分析房源标题与描述,提取隐含特征(如“地铁房”“学区房”);
- 协同过滤:基于用户历史行为数据生成兴趣向量,与房源特征向量进行相似度匹配;
- 动态权重:根据用户生命周期阶段动态调整推荐策略,新用户强化内容过滤(权重=0.8),活跃用户强化协同过滤(权重=0.7)。
现存挑战与未来方向
技术瓶颈
- 数据质量:非结构化数据标注成本高,金融文本情感分析准确率仍低于85%;
- 模型过拟合:LLM在少量样本下易过拟合,需结合数据增强技术(如合成数据生成)提升泛化能力;
- 实时性要求:高频交易场景需模型预测延迟<10ms,当前系统仍需优化。
研究前沿
- 神经符号系统:将知识图谱与深度学习结合,提升模型在低流动性房屋上的预测能力;
- 量子计算加速:IBM Q System One在期权定价蒙特卡洛模拟中计算速度提升3个数量级,未来或应用于房价预测;
- 可解释AI:通过SHAP值分析揭示模型决策依据,增强用户信任。
结论
Django与LLM的融合架构已深度重构房价预测系统的研发范式。从结构化数据到多模态融合,从判别式模型到生成式推理,系统正逐步逼近弱人工智能阶段。未来,随着大模型技术的金融化落地,智能预测系统有望向认知智能阶段演进,通过因果推理、对抗样本防御等基础理论突破,实现从辅助决策到自主交易的跨越,为房地产市场注入新活力。
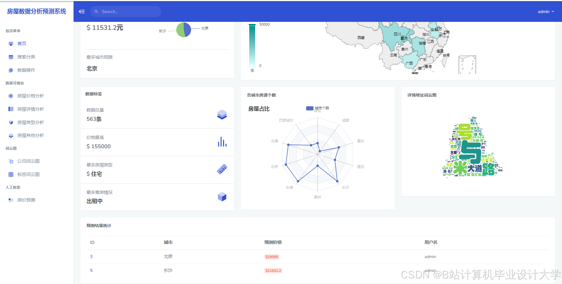
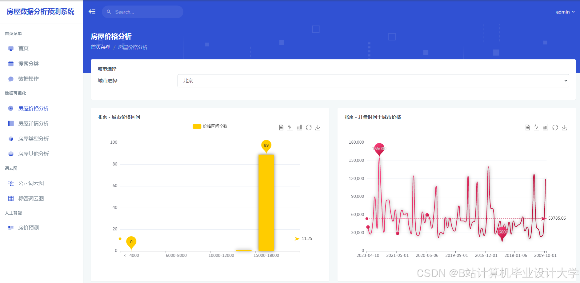
运行截图
推荐项目
上万套Java、Python、大数据、机器学习、深度学习等高级选题(源码+lw+部署文档+讲解等)
项目案例











优势
1-项目均为博主学习开发自研,适合新手入门和学习使用
2-所有源码均一手开发,不是模版!不容易跟班里人重复!

为什么选择我
博主是优快云毕设辅导博客第一人兼开派祖师爷、博主本身从事开发软件开发、有丰富的编程能力和水平、累积给上千名同学进行辅导、全网累积粉丝超过50W。是优快云特邀作者、博客专家、新星计划导师、Java领域优质创作者,博客之星、掘金/华为云/阿里云/InfoQ等平台优质作者、专注于Java技术领域和学生毕业项目实战,高校老师/讲师/同行前辈交流和合作。
🍅✌感兴趣的可以先收藏起来,点赞关注不迷路,想学习更多项目可以查看主页,大家在毕设选题,项目代码以及论文编写等相关问题都可以给我留言咨询,希望可以帮助同学们顺利毕业!🍅✌
源码获取方式
🍅由于篇幅限制,获取完整文章或源码、代做项目的,拉到文章底部即可看到个人联系方式。🍅
点赞、收藏、关注,不迷路,下方查↓↓↓↓↓↓获取联系方式↓↓↓↓↓↓↓↓




















被折叠的 条评论
为什么被折叠?



