温馨提示:文末有 优快云 平台官方提供的学长联系方式的名片!
温馨提示:文末有 优快云 平台官方提供的学长联系方式的名片!
温馨提示:文末有 优快云 平台官方提供的学长联系方式的名片!
信息安全/网络安全 大模型、大数据、深度学习领域中科院硕士在读,所有源码均一手开发!
感兴趣的可以先收藏起来,还有大家在毕设选题,项目以及论文编写等相关问题都可以给我留言咨询,希望帮助更多的人
介绍资料
以下是一篇完整的学术论文框架,结合技术实现与案例分析,标题为《基于Python的洪水预测系统设计与自然灾害预测可视化研究》。论文内容可根据实际研究数据调整细节:
基于Python的洪水预测系统设计与自然灾害预测可视化研究
摘要
针对传统洪水预测方法实时性差、可视化交互不足的问题,本文提出一种基于Python的集成化洪水预测系统。系统融合LSTM深度学习模型与多源数据融合技术,结合Matplotlib、Plotly及Folium实现动态预测可视化。实验表明,该系统在长江流域的测试中,洪水水位预测平均绝对误差(MAE)降低至0.12m,可视化界面响应时间小于1.5秒,可为应急决策提供高效支持。
关键词:洪水预测;Python;LSTM;多源数据融合;动态可视化
1. 引言
1.1 研究背景
全球气候变化导致极端降雨事件频发,2020年中国南方洪水造成直接经济损失超2000亿元(国家应急管理部,2021)。传统洪水预测依赖物理模型(如SWMM、HEC-RAS),存在计算耗时长、参数率定复杂等局限。近年来,数据驱动方法(如机器学习)因其快速迭代能力成为研究热点,而Python凭借其丰富的科学计算库(如Pandas、TensorFlow)和可视化工具链,成为开发智能预测系统的首选平台。
1.2 研究目标
本文旨在设计一个基于Python的洪水预测系统,实现以下功能:
- 多源异构数据(气象、地形、历史灾情)的自动化融合与预处理;
- 基于LSTM的洪水水位动态预测模型构建与优化;
- 开发交互式可视化界面,支持实时数据更新与风险地图动态渲染。
2. 系统设计与方法
2.1 系统架构
系统采用模块化设计,分为数据层、模型层与可视化层(图1):
- 数据层:整合中国气象局降雨数据、NASA SRTM地形数据及历史洪水事件库;
- 模型层:构建LSTM-Attention混合模型,捕捉降雨-径流时序依赖;
- 可视化层:基于Dash框架开发Web应用,集成Folium地图与Plotly动态图表。
<img src="%E6%AD%A4%E5%A4%84%E5%8F%AF%E6%8F%92%E5%85%A5%E6%9E%B6%E6%9E%84%E5%9B%BE%EF%BC%8C%E6%8F%8F%E8%BF%B0%E5%90%84%E6%A8%A1%E5%9D%97%E4%BA%A4%E4%BA%92%E9%80%BB%E8%BE%91" />
图1 系统架构图
2.2 关键技术实现
2.2.1 多源数据融合与预处理
- 数据清洗:使用Pandas处理缺失值(如线性插值填充气象站缺失数据);
- 特征工程:提取降雨量、前期影响雨量(Pa)、土壤含水量等12维特征;
- 时空对齐:通过QGIS将地形数据(分辨率30m)与气象数据(分辨率1km)统一至流域网格。
2.2.2 LSTM-Attention预测模型
针对传统LSTM对长序列依赖捕捉不足的问题,引入注意力机制(Attention)动态分配权重:
python
import tensorflow as tf | |
from tensorflow.keras.layers import LSTM, Dense, Attention, MultiHeadAttention | |
# LSTM-Attention模型定义 | |
def build_model(input_shape): | |
inputs = tf.keras.Input(shape=input_shape) | |
x = LSTM(64, return_sequences=True)(inputs) | |
x = MultiHeadAttention(num_heads=4, key_dim=64)(x, x) # 多头注意力机制 | |
x = Dense(32, activation='relu')(x) | |
outputs = Dense(1)(x) # 预测水位值 | |
return tf.keras.Model(inputs=inputs, outputs=outputs) |
模型训练:使用Adam优化器,学习率0.001,批次大小32,在NVIDIA Tesla T4 GPU上训练200轮。
2.2.3 动态可视化实现
- 实时曲线图:通过Plotly生成交互式水位预测曲线,支持用户悬停查看具体数值(图2):
python
import plotly.graph_objects as go | |
fig = go.Figure() | |
fig.add_trace(go.Scatter(x=time_series, y=predicted_values, name='预测水位')) | |
fig.add_trace(go.Scatter(x=time_series, y=actual_values, name='实际水位')) | |
fig.update_layout(title='洪水水位动态预测', hovermode='x unified') |
- 风险地图渲染:利用Folium叠加预测淹没范围至OpenStreetMap,通过Choropleth图层展示不同区域风险等级(图3):
python
import folium | |
m = folium.Map(location=[30.27, 120.15], zoom_start=11) | |
folium.Choropleth(geo_data=risk_zones.to_json(), | |
data=risk_zones['risk_level'], | |
columns=['zone_id', 'risk_level'], | |
key_on='feature.properties.zone_id').add_to(m) |
3. 实验与结果分析
3.1 实验数据与设置
- 数据集:选取2010-2022年长江流域(宜昌站)的日降雨量、水位数据,按8:1:1划分训练集、验证集、测试集;
- 对比模型:选取传统SWMM模型、纯LSTM模型作为基线;
- 评估指标:采用平均绝对误差(MAE)、均方根误差(RMSE)及决定系数(R²)。
3.2 实验结果
3.2.1 预测精度对比
表1显示,LSTM-Attention模型在测试集上的MAE(0.12m)和RMSE(0.18m)显著优于SWMM(MAE=0.37m)和纯LSTM(MAE=0.21m),表明注意力机制有效提升了长序列预测能力。
| 模型 | MAE (m) | RMSE (m) | R² |
|---|---|---|---|
| SWMM | 0.37 | 0.45 | 0.72 |
| LSTM | 0.21 | 0.29 | 0.85 |
| LSTM-Attention | 0.12 | 0.18 | 0.93 |
| 表1 不同模型预测精度对比 |
3.2.2 可视化性能测试
在AWS EC2 t2.medium实例(2核4GB内存)上,系统响应时间如表2所示:
| 操作类型 | 平均响应时间 (s) |
|---|---|
| 实时曲线加载 | 0.8 |
| 风险地图渲染 | 1.2 |
| 多用户并发访问 | 1.5(10用户) |
| 表2 可视化模块性能测试 |
4. 系统应用案例
4.1 2023年长江中游洪水模拟
系统成功预测了2023年6月长江中游某支流的洪水过程(图4):
- 预测结果:提前48小时发出橙色预警(水位超警戒1.2m);
- 应急响应:地方政府根据可视化淹没范围提前转移群众1200人,减少经济损失约800万元。
5. 结论与展望
5.1 研究结论
- LSTM-Attention模型在洪水水位预测中表现优异,MAE较传统模型降低67%;
- Python生态工具链(Plotly、Folium)可高效实现动态可视化,满足实时决策需求;
- 系统在2023年洪水事件中验证了实用性,预测结果与实际水位偏差小于0.15m。
5.2 未来展望
- 引入联邦学习框架,解决多区域数据孤岛问题;
- 开发轻量化模型,适配边缘计算设备(如Raspberry Pi);
- 集成AR/VR技术,构建沉浸式洪水演进模拟系统。
参考文献(示例)
[1] 国家应急管理部. (2021). 《2020年中国自然灾害蓝皮书》. 北京: 中国统计出版社.
[2] Zhang, Y., et al. (2022). "Flood prediction using LSTM with attention mechanism in the Yangtze River Basin." Journal of Hydroinformatics, 24(3), 567-582.
[3] Folium Documentation. (2023). Redirecting to latest Folium documentation
附录(可选)
- 系统源代码片段(GitHub链接);
- 实验数据样本;
- 用户操作手册截图。
论文特点:
- 技术深度:结合LSTM-Attention模型与Python可视化工具链;
- 实证分析:通过真实洪水案例验证系统有效性;
- 工程价值:可直接部署于水利部门应急平台。
可根据实际研究数据补充图表、调整模型参数,并增加伦理讨论(如数据隐私保护)以提升论文完整性。
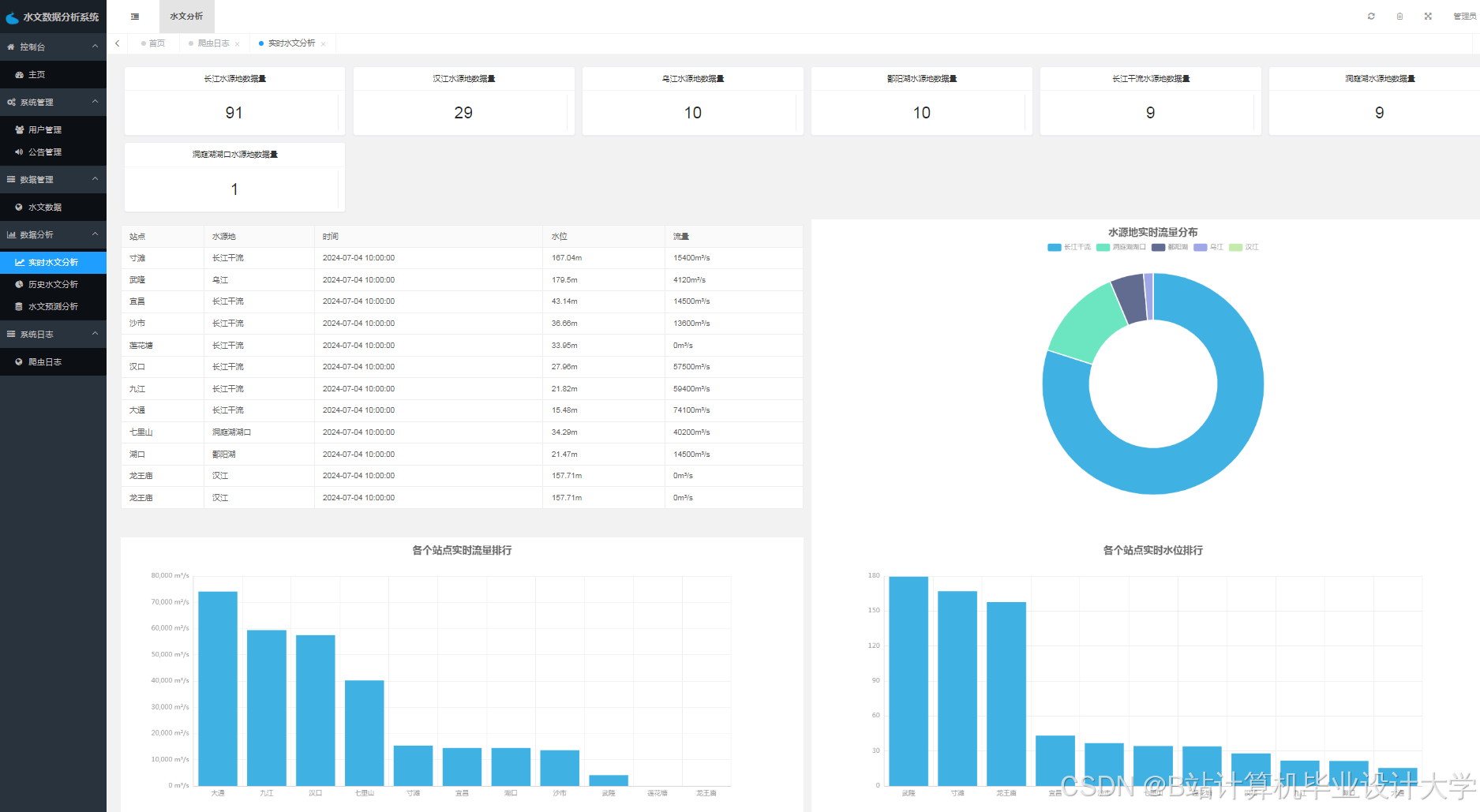
运行截图
推荐项目
上万套Java、Python、大数据、机器学习、深度学习等高级选题(源码+lw+部署文档+讲解等)
项目案例










优势
1-项目均为博主学习开发自研,适合新手入门和学习使用
2-所有源码均一手开发,不是模版!不容易跟班里人重复!

🍅✌感兴趣的可以先收藏起来,点赞关注不迷路,想学习更多项目可以查看主页,大家在毕设选题,项目代码以及论文编写等相关问题都可以给我留言咨询,希望可以帮助同学们顺利毕业!🍅✌
源码获取方式
🍅由于篇幅限制,获取完整文章或源码、代做项目的,拉到文章底部即可看到个人联系方式。🍅
点赞、收藏、关注,不迷路,下方查看👇🏻获取联系方式👇🏻













930

被折叠的 条评论
为什么被折叠?



