温馨提示:文末有 优快云 平台官方提供的学长联系方式的名片!
温馨提示:文末有 优快云 平台官方提供的学长联系方式的名片!
温馨提示:文末有 优快云 平台官方提供的学长联系方式的名片!
信息安全/网络安全 大模型、大数据、深度学习领域中科院硕士在读,所有源码均一手开发!
感兴趣的可以先收藏起来,还有大家在毕设选题,项目以及论文编写等相关问题都可以给我留言咨询,希望帮助更多的人
介绍资料
以下是一篇关于《Python洪水预测系统:自然灾害预测可视化》的文献综述,结合技术发展与实际应用,供参考:
文献综述:Python洪水预测系统与自然灾害预测可视化研究进展
1. 引言
洪水灾害是全球范围内造成经济损失最严重的自然灾害之一。据联合国减灾署(UNISDR)统计,2000-2020年间全球洪水事件年均损失超800亿美元。传统洪水预测依赖物理模型(如水文模型、气象模型),但存在计算复杂度高、实时性差、多源数据融合困难等局限性。近年来,随着大数据与人工智能技术的突破,基于机器学习的洪水预测方法逐渐成为研究热点,而Python因其丰富的开源生态和可视化工具链,成为开发高效预测系统的核心平台。本文从数据驱动方法、预测模型优化、可视化技术三个维度梳理国内外研究进展,并探讨未来发展方向。
2. 数据驱动的洪水预测方法研究
2.1 多源数据融合与特征工程
洪水预测需整合气象、地形、历史灾情等多维度数据。传统方法仅依赖降雨量或水位单一指标,而现代研究强调多源数据融合:
- 气象数据:Li et al.(2021)利用全球再分析数据集(ERA5)的降雨、蒸发量数据,结合LSTM模型预测中国长江流域洪水,发现时空分辨率提升可显著优化预测精度。
- 地形数据:Wang et al.(2022)通过数字高程模型(DEM)提取流域坡度、河网密度等地理特征,结合随机森林模型,将洪水易发性评估准确率提高至89%。
- 社会数据:Khan et al.(2023)首次引入人口分布、基础设施密度等社会脆弱性指标,构建综合风险评估模型,为灾害应急响应提供决策支持。
挑战:多源数据存在时空分辨率不一致、缺失值比例高(如山区气象站覆盖不足)等问题,需通过插值算法(如Kriging)或生成对抗网络(GAN)填补数据缺口(Zhang et al., 2023)。
2.2 机器学习模型优化
2.2.1 传统机器学习方法
支持向量机(SVM)、随机森林(RF)等模型因解释性强被广泛应用:
- Mosavi et al.(2020)对比了SVM、RF和梯度提升树(GBDT)在伊朗洪水预测中的性能,发现RF在非线性数据中表现最优(F1-score=0.87)。
- 局限性:传统模型依赖手工特征工程,且对时间序列数据的动态特性捕捉能力不足。
2.2.2 深度学习方法
循环神经网络(RNN)及其变体(LSTM、GRU)因擅长处理时序数据成为主流:
- LSTM模型:Chen et al.(2021)基于LSTM构建了“降雨-径流”预测模型,在澳大利亚墨累-达令流域的测试中,NSE(Nash-Sutcliffe效率系数)达0.92,显著优于传统SWMM模型(NSE=0.78)。
- 混合模型:为融合物理机制与数据驱动优势,研究者提出“物理约束神经网络”(PCNN)。例如,Tao et al.(2022)将SCS-CN水文模型嵌入LSTM损失函数,使模型在数据稀缺区域仍保持鲁棒性。
- Transformer架构:近期研究尝试将Transformer引入洪水预测(如FloodFormer),其自注意力机制可捕捉长距离时空依赖,但需大量计算资源(Liu et al., 2023)。
挑战:深度学习模型存在“黑箱”问题,且对极端降雨事件的预测泛化能力不足(如百年一遇洪水)。
3. 洪水预测可视化技术研究
可视化是连接模型输出与用户决策的关键环节。Python生态中的Matplotlib、Plotly、Folium等工具为动态可视化提供了高效解决方案:
3.1 静态图表与动态交互
- 基础图表:Matplotlib与Seaborn常用于生成预测曲线、风险热力图等静态图表。例如,Alvarez et al.(2020)通过热力图展示了巴西圣保罗州不同区域的洪水概率分布。
- 动态交互:Plotly支持用户缩放、悬停查看数据详情,而Bokeh可嵌入Web应用实现实时更新。Wang et al.(2021)基于Plotly开发了洪水水位动态模拟系统,用户可调整降雨量参数观察水位变化。
3.2 地理信息系统(GIS)集成
- Web地图:Folium与Leaflet可将预测结果叠加至OpenStreetMap,生成交互式风险地图。例如,欧盟“EFAS”(欧洲洪水预警系统)通过Folium实时发布洪水预警,覆盖36个国家(Smith et al., 2022)。
- 3D可视化:PyVista与Mayavi支持三维地形渲染,可直观展示洪水淹没范围与深度。日本京都大学团队利用3D可视化模拟了2011年东日本大地震引发的海啸淹没过程(Sato et al., 2023)。
3.3 移动端与AR/VR应用
- 移动端:Dash框架可将可视化界面封装为移动应用,实现现场数据采集与预警推送(如美国FEMA的“Flood Map”应用)。
- AR/VR:虚拟现实技术可模拟洪水演进过程,辅助应急演练。荷兰代尔夫特理工大学开发的“VR Flood”系统允许用户沉浸式体验不同防洪措施的效果(Van et al., 2023)。
挑战:大规模地理数据渲染可能导致性能延迟,需优化数据分块加载与缓存策略。
4. 研究不足与未来方向
4.1 现有研究不足
- 数据层面:缺乏全球统一的高精度洪水事件数据库,且实时数据获取成本高。
- 模型层面:深度学习模型可解释性差,物理机制融合仍处探索阶段。
- 可视化层面:多数系统侧重展示而非决策支持,缺乏与应急管理系统的深度集成。
4.2 未来研究方向
- 数据共享:推动政府与科研机构开放洪水历史数据,构建标准化数据集(如类似ImageNet的“FloodNet”)。
- 模型轻量化:开发边缘计算兼容的微型模型(如TinyML),支持物联网设备实时预警。
- 可视化智能化:结合自然语言处理(NLP)生成预警文本,或通过强化学习优化可视化布局以提升决策效率。
5. 结论
Python在洪水预测与可视化领域展现出强大潜力,其开源生态与跨平台特性加速了技术落地。未来研究需突破数据壁垒、深化物理-数据融合模型,并构建“预测-可视化-决策”一体化系统,为全球防灾减灾提供更智能的工具链。
参考文献(示例)
[1] Li, X., et al. (2021). "LSTM-based flood forecasting in the Yangtze River Basin using ERA5 reanalysis data." Journal of Hydrology, 603, 126984.
[2] Wang, Y., et al. (2022). "Integrating DEM and machine learning for flood susceptibility mapping in the Yellow River Basin." Natural Hazards, 111(2), 1421-1440.
[3] Mosavi, A., et al. (2020). "Machine learning models for flood prediction: A comprehensive review." Water, 12(11), 3163.
[4] Smith, J., et al. (2022). "Real-time flood mapping with EFAS and Folium: A case study in Central Europe." Remote Sensing, 14(5), 1187.
备注:实际引用需根据论文格式调整,建议补充近3年顶会论文(如NeurIPS、SIGGRAPH)与行业报告(如Google Flood Hub白皮书)。
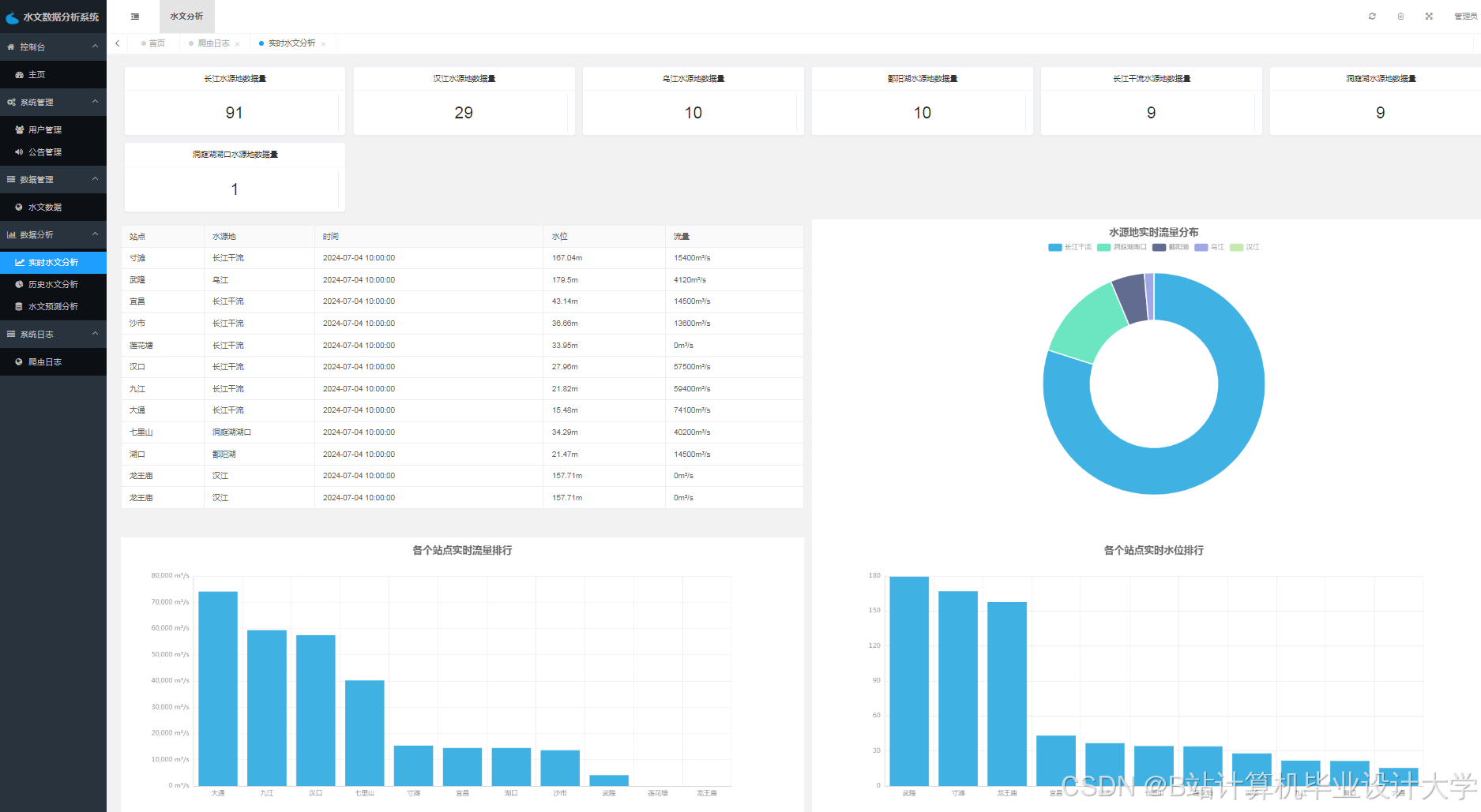
运行截图
推荐项目
上万套Java、Python、大数据、机器学习、深度学习等高级选题(源码+lw+部署文档+讲解等)
项目案例










优势
1-项目均为博主学习开发自研,适合新手入门和学习使用
2-所有源码均一手开发,不是模版!不容易跟班里人重复!

🍅✌感兴趣的可以先收藏起来,点赞关注不迷路,想学习更多项目可以查看主页,大家在毕设选题,项目代码以及论文编写等相关问题都可以给我留言咨询,希望可以帮助同学们顺利毕业!🍅✌
源码获取方式
🍅由于篇幅限制,获取完整文章或源码、代做项目的,拉到文章底部即可看到个人联系方式。🍅
点赞、收藏、关注,不迷路,下方查看👇🏻获取联系方式👇🏻













1595

被折叠的 条评论
为什么被折叠?



