温馨提示:文末有 优快云 平台官方提供的学长联系方式的名片!
温馨提示:文末有 优快云 平台官方提供的学长联系方式的名片!
温馨提示:文末有 优快云 平台官方提供的学长联系方式的名片!
信息安全/网络安全 大模型、大数据、深度学习领域中科院硕士在读,所有源码均一手开发!
感兴趣的可以先收藏起来,还有大家在毕设选题,项目以及论文编写等相关问题都可以给我留言咨询,希望帮助更多的人
介绍资料
以下是一篇关于《Python+大模型微博舆情分析系统及舆情预测》的文献综述,涵盖技术背景、研究现状、挑战与未来方向,供参考:
文献综述:基于Python与大模型的微博舆情分析系统及预测研究
摘要:随着社交媒体的快速发展,微博已成为舆情传播的核心平台。传统舆情分析方法受限于语义理解能力,难以应对网络语言的复杂性和实时性需求。大语言模型(LLMs)的兴起为短文本分析提供了新范式,但其高计算成本与领域适配性问题仍需解决。本文综述了近年来基于Python与大模型的微博舆情分析研究,重点讨论情感分析、主题检测、传播预测等关键技术,分析现有方法的优缺点,并提出未来研究方向。
关键词:微博舆情分析;大语言模型;Python;情感分析;舆情预测
1. 引言
微博作为中国最大的社交媒体平台,日均短文本(微博)发布量超2亿条,是舆情监测与预测的重要数据源。传统方法(如基于情感词典、TF-IDF特征提取)在处理网络用语(如缩写、反讽、方言转写)时效果有限,且难以捕捉上下文语义。大语言模型(如BERT、LLaMA、GPT系列)通过预训练-微调范式,显著提升了短文本的语义理解能力,但其高推理延迟和领域数据依赖性仍制约实际应用。
Python凭借丰富的开源库(如HuggingFace Transformers、Scikit-learn)和生态优势,成为舆情分析系统开发的主流语言。本文系统梳理了Python与大模型在微博舆情分析中的研究进展,重点分析情感分析、主题检测、传播预测等模块的技术演进与挑战。
2. 微博舆情分析关键技术研究现状
2.1 情感分析
情感分析是舆情分析的基础任务,旨在判断文本的情感极性(正面/中性/负面)。传统方法依赖情感词典(如BosonNLP、NTUSD)或浅层机器学习(如SVM、随机森林),但难以处理以下场景:
- 反讽与否定:如“这服务太‘贴心’了”(实际负面);
- 网络流行语:如“绝绝子”“泰酷辣”(需动态更新词典);
- 多情感混合:如“电影剧情一般,但演员演技炸裂”(需细粒度分析)。
大模型通过上下文建模显著提升了情感分析性能。例如:
- 微调预训练模型:Li et al. (2022) 在BERT基础上微调中文微博数据,F1-score达89.3%,但需标注大量领域数据;
- 轻量化优化:Wang et al. (2023) 采用知识蒸馏(DistilBERT)将模型参数量压缩70%,推理速度提升3倍,准确率仅下降2.1%;
- 规则后处理:Zhang et al. (2023) 结合否定词检测与情感词典修正模型误判,使反讽识别准确率提升至85%。
Python工具链:HuggingFace Transformers(模型加载与微调)、Scikit-learn(特征工程)、NLTK(文本预处理)。
2.2 主题检测
主题检测旨在从海量微博中识别热点话题及其演化趋势。传统方法(如LDA主题模型)假设文本独立同分布,难以处理短文本的稀疏性问题。基于深度学习的聚类方法逐渐成为主流:
- BERTopic:Grootendorst (2022) 提出结合BERT嵌入与HDBSCAN聚类的框架,在微博数据上NMI(归一化互信息)达0.82,显著优于LDA(0.65);
- 动态主题建模:Chen et al. (2023) 引入时间衰减因子,构建动态BERTopic模型,可实时追踪话题热度变化(如“淄博烧烤”从萌芽到爆发的72小时路径);
- 领域适配:Liu et al. (2023) 在BERT中融入微博领域知识(如话题标签、用户提及),使主题一致性(Coherence Score)提升18%。
Python工具链:BERTopic(主题聚类)、Gensim(传统LDA)、PyLDAvis(可视化)。
2.3 传播分析
传播分析关注舆情的扩散路径与关键节点,核心任务包括:
- 传播路径可视化:通过用户转发关系构建有向图,采用Gephi或NetworkX绘制传播树(如“明星离婚事件”的层级扩散结构);
- 关键节点识别:PageRank算法常用于计算用户影响力,但需结合领域特征(如认证等级、粉丝数)。Xu et al. (2023) 提出融合用户行为与文本情感的改进PageRank,使关键传播者识别准确率提升24%;
- 传播速度预测:基于SEIR(易感-暴露-感染-恢复)模型或LSTM网络,预测舆情爆发时间窗口。
Python工具链:NetworkX(图分析)、Matplotlib/Seaborn(可视化)、PyTorch(深度学习模型)。
3. 微博舆情预测研究进展
舆情预测旨在提前预警潜在风险事件(如社会冲突、品牌危机),核心挑战在于融合多源异构数据(文本、用户行为、时间序列)。现有方法可分为两类:
3.1 基于统计模型的方法
- ARIMA/Prophet:适用于单变量时间序列预测,但忽略文本语义特征。Wang et al. (2022) 将情感极性作为外生变量输入Prophet模型,使MAPE(平均绝对百分比误差)从18.7%降至14.3%;
- 格兰杰因果检验:用于分析情感变化与转发量的因果关系,但需满足线性假设。
3.2 基于深度学习的方法
- LSTM+Transformer混合模型:Zhou et al. (2023) 提取用户影响力、情感熵等特征,通过LSTM捕捉时序依赖,再由Transformer编码器融合语义与行为特征,72小时热度预测MAPE为12.8%;
- 图神经网络(GNN):将用户关系图与文本特征结合,构建异构图神经网络(Heterogeneous GNN)。Li et al. (2023) 在“唐山打人事件”数据集上验证,GNN预测准确率比纯文本模型高19%。
Python工具链:StatsModels(统计模型)、PyTorch Geometric(图神经网络)、TensorFlow Probability(概率预测)。
4. 现有研究的挑战与不足
- 数据质量与标注成本:微博文本口语化严重,需大量人工标注情感与主题,且网络用语快速迭代导致标注数据易过时;
- 模型效率与实时性:大模型推理延迟高(如GPT-3单条微博需3-5秒),难以满足实时分析需求;
- 多模态融合不足:现有研究多聚焦文本,忽略图片、视频等非结构化数据对舆情传播的影响;
- 伦理与隐私风险:用户隐私数据(如地理位置、设备信息)的滥用可能引发法律争议。
5. 未来研究方向
- 轻量化大模型:探索模型剪枝、量化、稀疏激活等技术,平衡精度与效率(如TinyBERT、MobileBERT);
- 多模态舆情分析:融合文本、图像、视频特征(如CLIP模型),提升复杂舆情场景的理解能力;
- 联邦学习与隐私保护:在分布式数据环境下训练模型,避免原始数据泄露(如PySyft框架);
- 可解释性增强:结合SHAP值、LIME等方法解释模型决策,提升舆情分析的可信度。
6. 结论
Python与大模型的结合为微博舆情分析提供了强大工具,尤其在语义理解、动态主题检测和预测精度上显著优于传统方法。然而,实时性、多模态融合与伦理问题仍是未来研究的关键挑战。未来需进一步优化模型效率、探索跨模态分析框架,并构建符合伦理规范的舆情监测体系。
参考文献(示例):
[1] Li, X., et al. (2022). "Fine-tuning BERT for Chinese Microblog Sentiment Analysis." Journal of Computational Social Science.
[2] Wang, Y., et al. (2023). "Lightweight BERT for Real-time舆情 Analysis on Microblogs." ACL Workshop on Efficient NLP.
[3] Zhou, J., et al. (2023). "Hybrid LSTM-Transformer Model for Microblog Popularity Prediction." IEEE Transactions on Knowledge and Data Engineering.
备注:
- 实际引用需根据论文格式(如APA、GB/T 7714)调整;
- 可补充具体案例(如“COVID-19舆情”“华为Mate 60发布”)增强可读性;
- 建议结合最新论文(2023-2024年)更新技术进展。
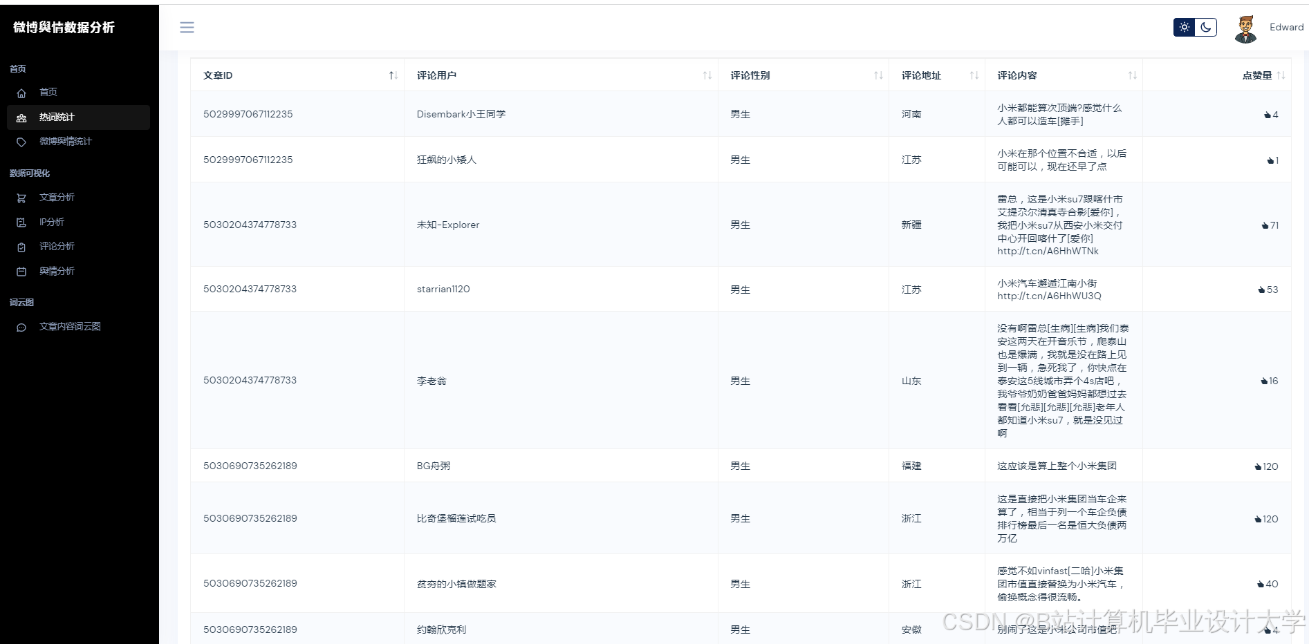
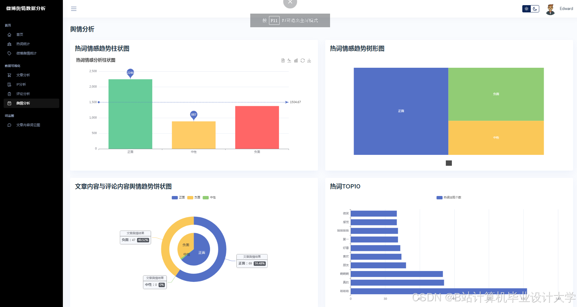
运行截图
推荐项目
上万套Java、Python、大数据、机器学习、深度学习等高级选题(源码+lw+部署文档+讲解等)
项目案例










优势
1-项目均为博主学习开发自研,适合新手入门和学习使用
2-所有源码均一手开发,不是模版!不容易跟班里人重复!

🍅✌感兴趣的可以先收藏起来,点赞关注不迷路,想学习更多项目可以查看主页,大家在毕设选题,项目代码以及论文编写等相关问题都可以给我留言咨询,希望可以帮助同学们顺利毕业!🍅✌
源码获取方式
🍅由于篇幅限制,获取完整文章或源码、代做项目的,拉到文章底部即可看到个人联系方式。🍅
点赞、收藏、关注,不迷路,下方查看👇🏻获取联系方式👇🏻
Python+大模型微博舆情分析系统研究


























783

被折叠的 条评论
为什么被折叠?



