温馨提示:文末有 优快云 平台官方提供的学长联系方式的名片!
温馨提示:文末有 优快云 平台官方提供的学长联系方式的名片!
温馨提示:文末有 优快云 平台官方提供的学长联系方式的名片!
信息安全/网络安全 大模型、大数据、深度学习领域中科院硕士在读,所有源码均一手开发!
感兴趣的可以先收藏起来,还有大家在毕设选题,项目以及论文编写等相关问题都可以给我留言咨询,希望帮助更多的人
介绍资料
以下是一份关于《Python+大模型微博舆情分析系统及舆情预测》的任务书模板,涵盖任务目标、分解、技术要求、时间安排及验收标准等内容,供参考:
任务书
项目名称:基于Python与大模型的微博舆情分析系统及舆情预测研究
项目负责人:XXX
起止时间:XXXX年XX月XX日—XXXX年XX月XX日
项目类型:科研创新/毕业设计/横向课题
一、任务背景与目标
1.1 背景说明
微博作为国内最大的社交媒体平台,日均产生超2亿条短文本内容,是舆情传播的核心载体。传统舆情分析方法(如关键词匹配、情感词典)难以应对网络语言的多样性(如缩写、反讽、方言转写)和实时性需求。大语言模型(LLMs)凭借其强大的语义理解能力,为短文本舆情分析提供了新范式,但存在推理速度慢、领域适配性差等问题。
1.2 总体目标
构建一套基于Python的微博舆情分析系统,实现以下功能:
- 舆情监测:实时采集微博公开数据,完成情感分析、主题检测与传播路径可视化。
- 舆情预测:融合大模型语义特征与时间序列分析,预测舆情热度趋势(如72小时爆发概率)。
- 系统优化:通过模型轻量化(知识蒸馏)、流式计算(Apache Flink)等技术提升实时性。
二、任务分解与子目标
2.1 任务模块划分
| 模块 | 子任务 |
|---|---|
| 数据采集与清洗 | 1. 使用Scrapy框架爬取微博公开数据(需遵守API规范); 2. 清洗噪声数据(广告、水军、重复内容)。 |
| 情感分析 | 1. 微调LLaMA-2模型,优化对网络用语(如“绝绝子”“泰酷辣”)的识别; 2. 结合规则引擎修正模型误判(如否定句)。 |
| 主题检测 | 1. 基于BERTopic聚类算法动态识别热点话题; 2. 构建领域关键词词典(如“淄博烧烤”“核废水”)。 |
| 传播分析 | 1. 绘制传播路径图(基于用户转发关系); 2. 计算关键传播节点(PageRank算法)。 |
| 舆情预测 | 1. 提取用户影响力(粉丝数、认证等级)、情感变化率等特征; 2. 构建LSTM+Transformer混合预测模型。 |
| 系统部署 | 1. 开发Web可视化界面(Django+ECharts); 2. 部署轻量化模型(TensorRT加速)。 |
2.2 关键技术指标
- 情感分析准确率:≥90%(测试集F1-score);
- 主题检测NMI值:≥0.85(与人工标注对比);
- 预测模型MAPE:≤15%(72小时热度预测误差);
- 系统响应时间:≤3秒(单条微博分析延迟)。
三、技术路线与实施方法
3.1 技术选型
- 开发语言:Python 3.10(主语言)+ Shell(脚本辅助);
- 框架与库:
- 数据采集:Scrapy + Selenium(动态页面渲染);
- 自然语言处理:HuggingFace Transformers + PyTorch;
- 时间序列分析:Prophet + StatsModels;
- 可视化:ECharts + PyQt(桌面端备用);
- 部署:Docker + Nginx(Web服务) + ONNX Runtime(模型加速)。
3.2 实施步骤
- 数据准备阶段:
- 爬取微博公开数据(需通过OAuth2.0认证,避免IP封禁);
- 标注情感极性(正面/中性/负面)与主题类别(如“社会事件”“娱乐八卦”);
- 构建领域词典(如网络流行语、行业术语)。
- 模型训练阶段:
- 情感分析模型:
- 预训练:使用中文CLUE数据集(如ChnSentiCorp)初始化LLaMA-2;
- 微调:在标注的微博数据上采用LoRA(Low-Rank Adaptation)方法降低计算成本;
- 规则后处理:识别“不+正面词”(如“不推荐”)等反讽表达。
- 预测模型:
- 特征工程:提取用户历史行为(如发帖频率、互动率)、情感熵(情绪波动程度)等;
- 模型融合:将BERT输出的语义特征与LSTM时序特征拼接,输入Transformer编码器。
- 情感分析模型:
- 系统集成阶段:
- 开发RESTful API接口(FastAPI框架),支持第三方系统调用;
- 实现流式数据处理(Kafka消息队列 + Flink实时计算);
- 优化模型推理速度(TensorRT量化、OP优化)。
四、时间安排与里程碑
| 阶段 | 时间 | 交付物 |
|---|---|---|
| 需求分析 | 第1-2周 | 《需求规格说明书》(含功能清单、非功能需求); |
| 数据准备 | 第3-5周 | 标注数据集(1万条)、领域词典、爬虫代码库; |
| 模型开发 | 第6-10周 | 情感分析模型(v1.0)、主题检测模型(v1.0)、预测基线模型(LSTM); |
| 系统实现 | 第11-14周 | Web界面原型、API文档、单元测试报告; |
| 优化测试 | 第15-16周 | 性能优化报告(含模型压缩、并行计算方案)、用户手册; |
| 验收总结 | 第17周 | 系统演示视频、论文初稿、源代码(GitHub托管)。 |
五、验收标准与成果形式
5.1 验收标准
- 功能完整性:系统需实现任务书中列明的全部功能模块;
- 性能达标:关键指标(如准确率、响应时间)需满足技术路线要求;
- 代码规范:符合PEP 8标准,注释覆盖率≥30%,关键算法需附流程图;
- 文档齐全:需提交《用户手册》《技术白皮书》《测试报告》等文档。
5.2 成果形式
- 软件系统:可运行的Python程序包(含依赖清单
requirements.txt); - 数据集:脱敏后的微博标注数据集(10万条,公开部分需获授权);
- 论文:至少1篇核心期刊或国际会议论文(如EMNLP、CIKM);
- 专利/软著:申请1项软件著作权(可选)。
六、风险评估与应对措施
| 风险类型 | 描述 | 应对方案 |
|---|---|---|
| 数据获取风险 | 微博API限制爬取频率,可能导致数据量不足。 | 采用分布式爬虫(Scrapy-Redis)+ 代理IP池;补充历史数据(如WeiboScope公开集)。 |
| 模型性能风险 | 大模型推理速度慢,无法满足实时性需求。 | 使用知识蒸馏(DistilBERT)压缩模型;启用GPU加速(CUDA + cuDNN)。 |
| 伦理合规风险 | 用户隐私数据泄露或分析结果被滥用。 | 严格脱敏处理(如隐藏用户ID、地理位置);声明系统仅用于学术研究/公共安全。 |
七、附件
- 《微博数据采集授权书》(模板);
- 《模型训练硬件配置清单》(建议使用NVIDIA A100 GPU);
- 《相关伦理审查报告》(如涉及用户隐私数据需提交)。
项目负责人签字:___________________
日期:XXXX年XX月XX日
备注:
- 需根据实际资源调整任务优先级(如优先实现核心功能,再优化性能);
- 定期召开进度会议(每周1次),记录问题与解决方案;
- 预留10%时间缓冲以应对突发需求变更。
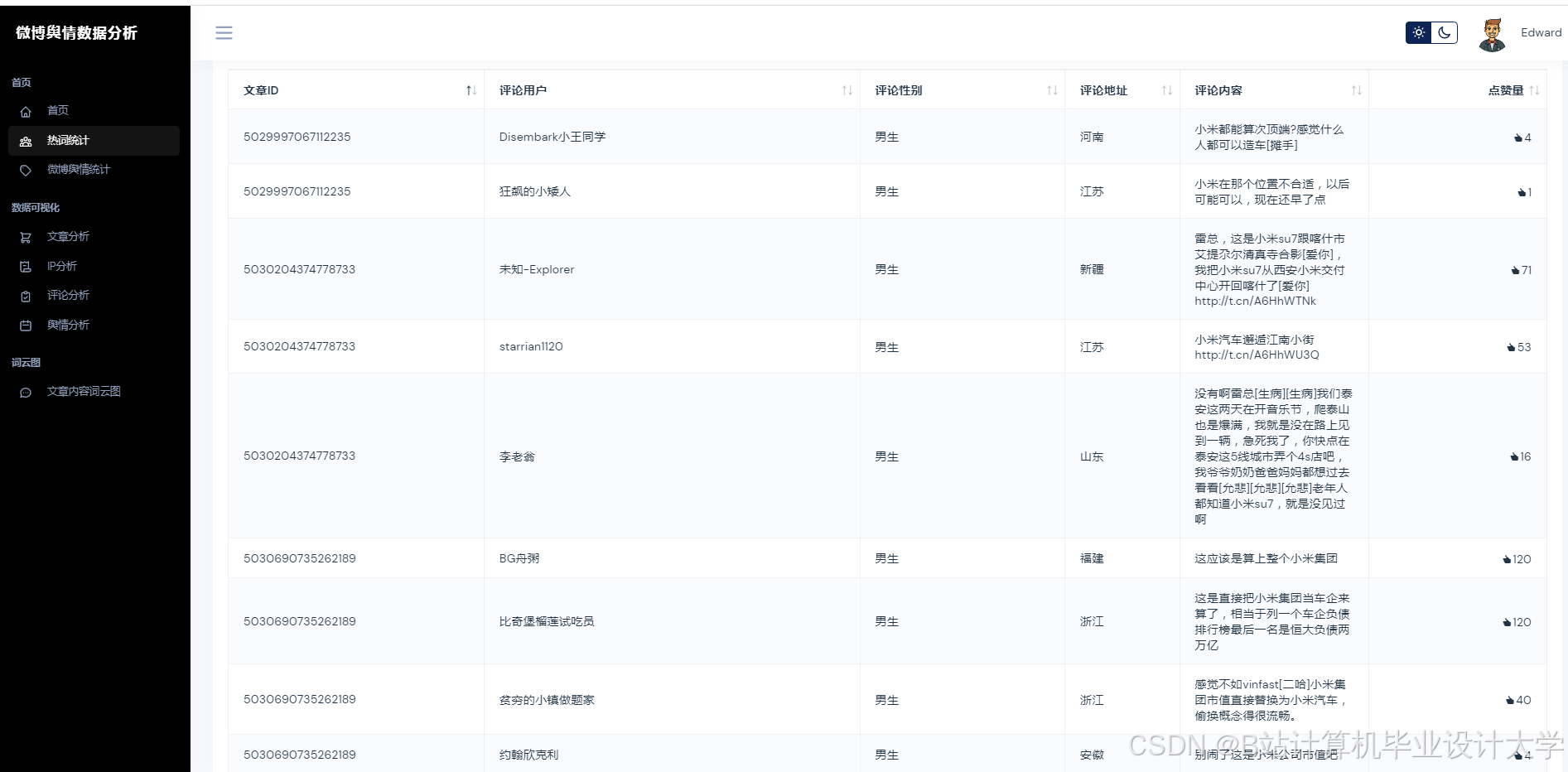
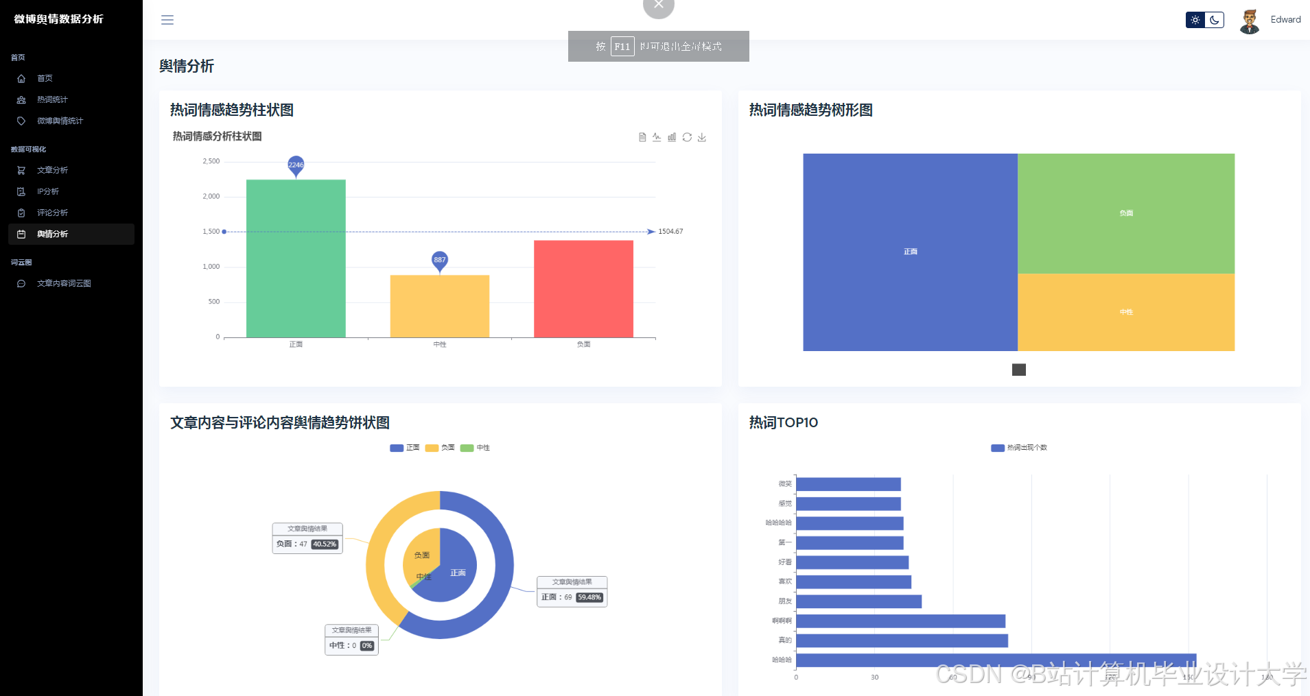
运行截图
推荐项目
上万套Java、Python、大数据、机器学习、深度学习等高级选题(源码+lw+部署文档+讲解等)
项目案例










优势
1-项目均为博主学习开发自研,适合新手入门和学习使用
2-所有源码均一手开发,不是模版!不容易跟班里人重复!

🍅✌感兴趣的可以先收藏起来,点赞关注不迷路,想学习更多项目可以查看主页,大家在毕设选题,项目代码以及论文编写等相关问题都可以给我留言咨询,希望可以帮助同学们顺利毕业!🍅✌
源码获取方式
🍅由于篇幅限制,获取完整文章或源码、代做项目的,拉到文章底部即可看到个人联系方式。🍅
点赞、收藏、关注,不迷路,下方查看👇🏻获取联系方式👇🏻



























被折叠的 条评论
为什么被折叠?



