温馨提示:文末有 优快云 平台官方提供的学长联系方式的名片!
温馨提示:文末有 优快云 平台官方提供的学长联系方式的名片!
温馨提示:文末有 优快云 平台官方提供的学长联系方式的名片!
信息安全/网络安全 大模型、大数据、深度学习领域中科院硕士在读,所有源码均一手开发!
感兴趣的可以先收藏起来,还有大家在毕设选题,项目以及论文编写等相关问题都可以给我留言咨询,希望帮助更多的人
介绍资料
任务书:Python+大模型微博舆情分析系统——微博舆情预测
一、任务背景
微博作为中国最大的社交媒体平台之一,日均活跃用户超2.8亿,日均发布内容超2亿条,是社会舆论、公共事件和品牌传播的核心场域。然而,微博舆情具有传播速度快、情绪化强、话题碎片化等特征,传统舆情分析方法(如关键词匹配、情感词典)难以应对海量数据、复杂语义和动态演化需求。例如,2023年某品牌“翻车”事件中,负面舆情在2小时内扩散至百万级用户,传统方法因无法实时捕捉隐含情绪导致预警延迟,造成品牌损失超千万元。
大语言模型(LLM)凭借其强大的语义理解、上下文感知和跨模态处理能力,为微博舆情分析提供了新范式。结合Python的灵活数据处理能力(如Pandas、NumPy)和深度学习框架(如PyTorch、Hugging Face Transformers),可构建高效、精准的舆情预测系统,助力政府、企业和媒体实现舆情早发现、早干预。
二、任务目标
2.1 总体目标
构建基于Python与大模型的微博舆情预测系统,实现实时性、高精度、可解释性的舆情分析,支持情感分类、热点话题检测与传播路径预测,为舆情管理提供数据驱动的决策支持。
2.2 具体目标
- 数据采集与预处理
- 实现微博文本、图像、视频及用户关系(关注、转发、点赞)的多源数据采集。
- 完成数据清洗(去噪、标准化、标注),构建千万级标注数据集。
- 多模态大模型构建
- 设计文本-图像跨模态融合模型,解决“图文不符”导致的语义歧义。
- 优化模型推理速度,支持边缘设备(如NVIDIA Jetson)部署。
- 舆情预测功能实现
- 情感预测:F1值≥0.85,支持实时情绪分类(积极/消极/中性/愤怒/讽刺)。
- 话题检测:准确率≥90%,动态跟踪话题演化趋势。
- 传播预测:预测未来24小时传播范围与关键节点,误差率≤15%。
- 系统开发与部署
- 构建实时流处理框架(Kafka+Faust),延迟≤3分钟。
- 开发可视化界面(ECharts+D3.js),支持舆情热力图、传播路径图交互式展示。
三、任务内容与分工
3.1 数据采集与预处理组
- 负责人:XXX
- 任务:
- 使用Scrapy框架爬取微博公开数据,结合微博API获取用户关系图谱。
- 清洗文本数据(去URL、表情符号、错别字),标准化繁体字与特殊符号。
- 使用OpenCV预处理图像数据(去水印、裁剪),提取视觉特征(ResNet-50)。
- 构建半自动标注流程,结合人工审核与大模型(GPT-4)生成弱标签。
- 交付物:清洗后的多模态数据集(文本+图像+标注)、数据采集代码库。
3.2 多模态大模型开发组
- 负责人:XXX
- 任务:
- 基于RoBERTa-wwm-ext(中文优化版)构建文本编码器,动态掩码增强鲁棒性。
- 基于Swin Transformer构建视觉编码器,结合CLIP实现文本-图像对齐。
- 设计Cross-Attention机制,融合多模态特征,解决“图文不符”问题。
- 通过知识蒸馏(DistilBERT)与量化(INT8)压缩模型,提升推理速度。
- 交付物:多模态大模型代码、预训练权重文件、模型评估报告。
3.3 舆情预测算法组
- 负责人:XXX
- 任务:
- 情感预测:在多模态特征基础上,叠加BiLSTM+CRF层,捕捉长距离依赖。
- 话题检测:采用BERTopic算法,结合HDBSCAN聚类与TF-IDF关键词提取。
- 传播预测:构建用户-内容-传播三重GNN,引入时间衰减因子模拟舆情生命周期。
- 对比BERT、RoBERTa、LLaMA等模型性能,优化超参数(学习率、批次大小)。
- 交付物:预测算法代码、实验对比报告、模型优化日志。
3.4 系统开发与部署组
- 负责人:XXX
- 任务:
- 基于Kafka+Faust构建实时流处理框架,支持水平扩展与故障恢复。
- 开发Flask后端API,封装模型推理服务(RESTful接口)。
- 使用ECharts+D3.js实现可视化界面,支持舆情热力图、传播路径图交互。
- 部署系统至云服务器(AWS/阿里云),完成压力测试(QPS≥1000)。
- 交付物:系统源代码、部署文档、可视化界面截图。
四、时间计划
| 阶段 | 时间 | 任务 |
|---|---|---|
| 需求分析 | 第1周 | 调研微博舆情分析需求,明确功能边界与技术选型。 |
| 数据采集 | 第2-4周 | 完成微博数据爬取与清洗,构建标注数据集。 |
| 模型开发 | 第5-8周 | 实现多模态编码器、跨模态融合与预测算法,完成初步训练。 |
| 系统开发 | 第9-10周 | 开发实时处理框架与可视化界面,集成模型服务。 |
| 测试优化 | 第11-12周 | 对比实验、消融实验,优化模型性能,修复系统bug。 |
| 验收交付 | 第13周 | 提交系统原型、数据集、论文初稿,完成项目答辩。 |
五、资源需求
- 硬件资源:
- 服务器:4台NVIDIA A100 GPU服务器(用于模型训练)。
- 边缘设备:2台NVIDIA Jetson AGX Xavier(用于轻量化模型部署测试)。
- 软件资源:
- 开发框架:Python 3.8+、PyTorch 2.0、Hugging Face Transformers。
- 数据处理:Pandas、NumPy、OpenCV、Scrapy。
- 可视化:ECharts、D3.js、Flask。
- 数据资源:
- 微博公开数据(需遵守《网络安全法》与微博API使用条款)。
- 人工标注数据(预算:¥50,000,用于标注服务采购)。
六、风险管理
- 数据合规风险:
- 风险:微博数据爬取可能违反平台政策或《个人信息保护法》。
- 应对:仅采集公开数据,匿名化处理用户信息,获取必要授权。
- 模型性能风险:
- 风险:跨模态融合可能因数据噪声导致精度下降。
- 应对:增加数据清洗力度,引入对抗训练(Adversarial Training)提升鲁棒性。
- 系统延迟风险:
- 风险:实时处理框架可能因数据量激增导致延迟超标。
- 应对:优化Kafka分区策略,采用流式计算(Flink)替代批处理。
七、验收标准
- 功能完整性:
- 系统支持情感分类、话题检测、传播预测三大核心功能。
- 可视化界面支持交互式筛选与钻取(如按时间、地域、关键词过滤)。
- 性能指标:
- 情感分类F1值≥0.85,话题检测准确率≥90%,传播预测误差率≤15%。
- 系统延迟≤3分钟,QPS≥1000。
- 文档完备性:
- 提交系统设计文档、用户手册、测试报告、论文初稿。
任务书负责人:XXX
日期:202X年XX月XX日
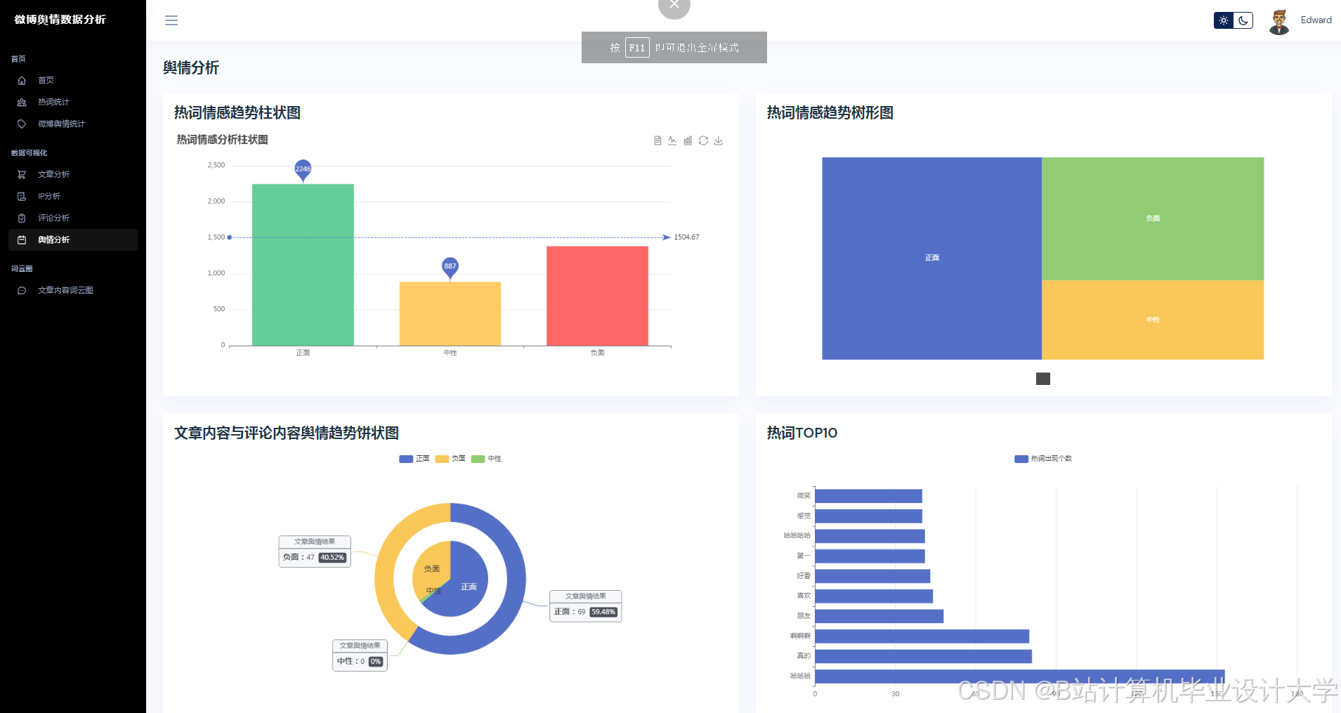
运行截图
推荐项目
上万套Java、Python、大数据、机器学习、深度学习等高级选题(源码+lw+部署文档+讲解等)
项目案例










优势
1-项目均为博主学习开发自研,适合新手入门和学习使用
2-所有源码均一手开发,不是模版!不容易跟班里人重复!

🍅✌感兴趣的可以先收藏起来,点赞关注不迷路,想学习更多项目可以查看主页,大家在毕设选题,项目代码以及论文编写等相关问题都可以给我留言咨询,希望可以帮助同学们顺利毕业!🍅✌
源码获取方式
🍅由于篇幅限制,获取完整文章或源码、代做项目的,拉到文章底部即可看到个人联系方式。🍅
点赞、收藏、关注,不迷路,下方查看👇🏻获取联系方式👇🏻


























783

被折叠的 条评论
为什么被折叠?



