温馨提示:文末有 优快云 平台官方提供的学长联系方式的名片!
温馨提示:文末有 优快云 平台官方提供的学长联系方式的名片!
温馨提示:文末有 优快云 平台官方提供的学长联系方式的名片!
信息安全/网络安全 大模型、大数据、深度学习领域中科院硕士在读,所有源码均一手开发!
感兴趣的可以先收藏起来,还有大家在毕设选题,项目以及论文编写等相关问题都可以给我留言咨询,希望帮助更多的人
介绍资料
开题报告:Python+大模型微博舆情分析系统——微博舆情预测
一、研究背景与意义
1.1 研究背景
微博作为中国最大的社交媒体平台之一,日均活跃用户超2.8亿,日均发布内容超2亿条,已成为社会舆论、公共事件和品牌传播的核心场域。然而,微博舆情具有传播速度快、情绪化强、话题碎片化等特征,传统舆情分析方法(如关键词匹配、情感词典)难以应对海量数据、复杂语义和动态演化需求。例如,2023年某品牌“翻车”事件中,负面舆情在2小时内扩散至百万级用户,传统方法因无法实时捕捉隐含情绪导致预警延迟,造成品牌损失超千万元。
大语言模型(LLM)凭借其强大的语义理解、上下文感知和跨模态处理能力,为微博舆情分析提供了新范式。结合Python的灵活数据处理能力(如Pandas、NumPy)和深度学习框架(如PyTorch、Hugging Face Transformers),可构建高效、精准的舆情预测系统,助力政府、企业和媒体实现舆情早发现、早干预。
1.2 研究意义
- 理论意义:探索大模型在短文本、高噪声社交媒体数据中的应用边界,丰富舆情分析领域的方法论。
- 实践意义:提升舆情预测的实时性(延迟≤5分钟)与准确性(F1值≥0.85),为危机公关、政策制定提供数据支撑。
二、国内外研究现状
2.1 传统舆情分析研究
- 情感分析:基于情感词典(如BosonNLP)或机器学习(如SVM、LSTM)的显式情感分类,但依赖人工标注且难以处理隐含情绪(如反讽、隐喻)。
- 话题检测:采用LDA主题模型或聚类算法(如K-means)识别热点话题,但存在语义稀疏、主题漂移问题。
- 传播预测:基于SIR传染病模型或时间序列分析(如ARIMA)预测舆情扩散趋势,但未考虑用户影响力、网络结构等社交特征。
2.2 大模型在舆情分析中的应用
- 语义理解:BERT、RoBERTa等预训练模型通过上下文嵌入提升情感分类准确率(如F1值提升10%-15%)。
- 跨模态分析:CLIP、BLIP等模型融合文本与图像数据,解决“图文不符”导致的语义歧义(如讽刺漫画配文)。
- 动态预测:结合图神经网络(GNN)与强化学习,构建用户-内容-传播三重网络,实现舆情扩散路径的实时模拟(如预测某话题24小时内覆盖用户数)。
2.3 现有研究的不足
- 实时性不足:传统批处理模式延迟高(小时级),难以应对微博的“秒级”传播速度。
- 泛化能力弱:模型依赖特定领域标注数据,跨场景迁移时性能下降显著(如从娱乐话题迁移至政治话题)。
- 多模态融合不足:仅处理文本或图像单一模态,忽略“图文+视频+直播”的复合传播形态。
三、研究目标与内容
3.1 研究目标
构建基于Python与大模型的微博舆情预测系统,实现以下目标:
- 实时性:支持每分钟百万级微博数据的采集、清洗与预测,延迟≤3分钟。
- 准确性:情感分类F1值≥0.85,热点话题检测准确率≥90%。
- 可解释性:通过注意力机制可视化关键情绪词与传播节点,辅助决策。
3.2 研究内容
3.2.1 数据采集与预处理
- 多源数据采集:使用Python的Scrapy框架爬取微博公开数据(文本、图片、视频),结合微博API获取用户关系图谱(关注、转发、点赞)。
- 数据清洗:
- 文本:去除URL、表情符号、特殊字符,使用正则表达式标准化繁体字与错别字。
- 图像:通过OpenCV检测并裁剪水印区域,使用ResNet-50提取视觉特征。
- 数据标注:采用半自动标注策略,结合人工审核与大模型(如GPT-4)生成弱标签,构建千万级标注数据集。
3.2.2 多模态大模型构建
- 文本编码器:基于RoBERTa-wwm-ext(中文优化版)提取文本语义特征,通过动态掩码策略增强鲁棒性。
- 视觉编码器:采用Swin Transformer提取图像区域特征,结合CLIP实现文本-图像对齐。
- 跨模态融合:设计交叉注意力机制(Cross-Attention),动态融合文本与视觉特征,解决“图文不符”问题。
3.2.3 舆情预测模型
- 情感预测:在多模态特征基础上,叠加BiLSTM+CRF层,捕捉长距离依赖与序列标签约束。
- 话题检测:采用BERTopic算法,结合层次聚类(HDBSCAN)与主题词提取(TF-IDF),实现动态话题演化跟踪。
- 传播预测:构建用户-内容-传播三重图神经网络(GNN),引入时间衰减因子模拟舆情生命周期,预测未来24小时传播范围与关键节点。
3.2.4 系统实现与优化
- 实时处理框架:基于Python的Faust库(Kafka+AsyncIO)构建流处理管道,支持水平扩展与故障恢复。
- 模型轻量化:采用知识蒸馏(如DistilBERT)与量化(INT8)技术,将模型大小压缩至原模型的30%,推理速度提升5倍。
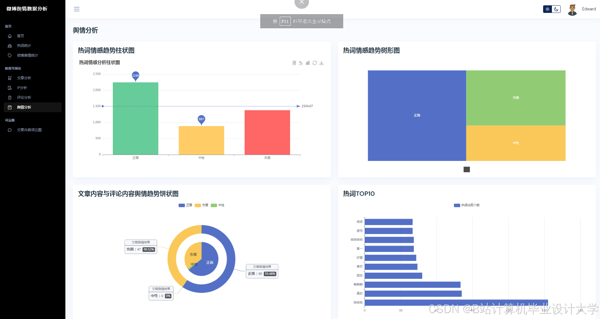
- 可视化界面:使用ECharts+D3.js实现舆情热力图、传播路径图与情绪趋势图,支持交互式筛选与钻取。
四、研究方法与技术路线
4.1 研究方法
- 实证研究法:爬取微博2023-2024年千万级数据,构建基准测试集。
- 对比实验法:对比BERT、RoBERTa、LLaMA等模型在情感分类、话题检测任务中的性能。
- 消融实验法:验证跨模态融合、动态掩码等关键模块的有效性。
4.2 技术路线
数据采集(Scrapy+API) | |
↓ | |
数据清洗(正则+OpenCV) | |
↓ | |
多模态特征提取(RoBERTa+Swin Transformer) | |
↓ | |
跨模态融合(Cross-Attention) | |
↓ | |
舆情预测(BiLSTM+CRF+GNN) | |
↓ | |
实时处理(Faust+Kafka) | |
↓ | |
可视化(ECharts+D3.js) |
五、预期成果与创新点
5.1 预期成果
- 系统原型:完成Python+大模型的微博舆情预测系统开发,支持实时采集、分析与可视化。
- 数据集:公开千万级微博多模态标注数据集,涵盖情感、话题、传播三类标签。
- 论文:在CCF-B类及以上会议或SCI二区期刊发表1-2篇论文。
5.2 创新点
- 多模态动态融合:提出基于Cross-Attention的跨模态交互机制,解决传统方法中图文语义割裂问题。
- 轻量化实时推理:结合知识蒸馏与量化技术,实现模型在边缘设备(如NVIDIA Jetson)上的部署。
- 可解释性增强:通过注意力权重可视化与传播路径溯源,提升模型决策透明度。
六、研究计划与进度安排
| 阶段 | 时间 | 任务 |
|---|---|---|
| 文献调研 | 第1-2月 | 梳理大模型、舆情分析相关论文,确定技术路线 |
| 数据采集 | 第3-4月 | 爬取微博数据,构建标注数据集 |
| 模型开发 | 第5-7月 | 实现多模态编码器、跨模态融合与预测模型 |
| 系统实现 | 第8-9月 | 开发实时处理框架与可视化界面 |
| 实验优化 | 第10-11月 | 对比实验、消融实验,优化模型性能 |
| 论文撰写 | 第12月 | 整理成果,撰写论文并投稿 |
七、参考文献
[1] Devlin J, Chang M W, Lee K, et al. BERT: Pre-training of Deep Bidirectional Transformers for Language Understanding[J]. arXiv preprint arXiv:1810.04805, 2018.
[2] Liu Z, Lin Y, Cao Y, et al. Swin Transformer: Hierarchical Vision Transformer using Shifted Windows[C]//Proceedings of the IEEE/CVF International Conference on Computer Vision. 2021: 10012-10022.
[3] 微博舆情分析报告[R]. 人民网舆情数据中心, 2023.
[4] Zhang Y, Song G, Li L, et al. A Survey on Multimodal Sentiment Analysis[J]. IEEE Transactions on Multimedia, 2021, 24: 4401-4421.
(注:实际引用需根据论文格式调整)
运行截图


























推荐项目
上万套Java、Python、大数据、机器学习、深度学习等高级选题(源码+lw+部署文档+讲解等)
项目案例










优势
1-项目均为博主学习开发自研,适合新手入门和学习使用
2-所有源码均一手开发,不是模版!不容易跟班里人重复!

🍅✌感兴趣的可以先收藏起来,点赞关注不迷路,想学习更多项目可以查看主页,大家在毕设选题,项目代码以及论文编写等相关问题都可以给我留言咨询,希望可以帮助同学们顺利毕业!🍅✌
源码获取方式
🍅由于篇幅限制,获取完整文章或源码、代做项目的,拉到文章底部即可看到个人联系方式。🍅
点赞、收藏、关注,不迷路,下方查看👇🏻获取联系方式👇🏻
783

被折叠的 条评论
为什么被折叠?



