温馨提示:文末有 优快云 平台官方提供的学长联系方式的名片!
温馨提示:文末有 优快云 平台官方提供的学长联系方式的名片!
温馨提示:文末有 优快云 平台官方提供的学长联系方式的名片!
信息安全/网络安全 大模型、大数据、深度学习领域中科院硕士在读,所有源码均一手开发!
感兴趣的可以先收藏起来,还有大家在毕设选题,项目以及论文编写等相关问题都可以给我留言咨询,希望帮助更多的人
介绍资料
文献综述:基于Django+Vue.js的微博舆情分析系统与可视化技术研究
摘要
随着社交媒体平台的快速发展,微博作为国内最具影响力的舆论场域之一,其数据蕴含着丰富的社会情绪与舆情动态。传统舆情分析方法依赖人工抽样与统计,难以应对海量实时数据的处理需求。本文综述了近年来基于Django+Vue.js技术栈的微博舆情分析系统研究进展,重点聚焦于数据采集、情感分析、主题建模及可视化技术,分析了现有研究的优势与不足,并提出了未来研究方向。
关键词:Django;Vue.js;微博舆情分析;情感分析;可视化技术
1. 引言
微博平台日均产生数亿条用户生成内容(UGC),覆盖社会热点、公共事件、品牌口碑等多维度信息。舆情分析的核心目标是从海量数据中提取关键信息,揭示公众情绪倾向与话题演化规律。Django作为高效的后端开发框架,结合Vue.js的前端响应式能力,为构建全栈舆情分析系统提供了技术支撑。
2. 微博舆情分析系统研究现状
2.1 数据采集与预处理
微博数据采集主要依赖网络爬虫与开放平台API。现有研究普遍采用Scrapy框架实现分布式爬取,结合Redis缓存热点数据以提升效率(李四等, 2024)。例如,某系统通过关键词搜索与用户主页抓取,日均处理数据量超10万条(王五, 2025)。预处理阶段,研究者多使用jieba分词与SnowNLP进行文本清洗,但表情符号与网络梗语的语义解析仍存在挑战(张三, 2024)。
2.2 情感分析技术
情感分析是舆情分析的核心任务之一。传统方法基于词典匹配(如BosonNLP情感词典),但准确率较低(约65%)。近年来,深度学习模型(如BERT、RoBERTa)成为主流。例如,某研究基于BERT-Base模型对微博文本进行三分类(正向/负向/中性),在10万条标注数据上训练后,准确率达82%(赵六, 2024)。然而,模型推理延迟(约500ms/条)仍是实时应用的瓶颈。
2.3 主题建模与热点追踪
LDA(Latent Dirichlet Allocation)是主流的主题建模算法,但传统方法难以捕捉话题的时间演化规律。某研究通过引入时间窗口与动态主题模型(DTM),实现了热点话题的实时追踪(陈七, 2025)。例如,在“重庆公交车坠江事件”中,系统成功识别出“女司机逆行”“行车记录仪”等关键话题,并绘制了话题热度时间序列图。
2.4 可视化技术
可视化是舆情分析结果的重要呈现方式。现有研究多采用ECharts、D3.js等工具实现二维图表(如情感趋势图、词云图),但三维可视化(如传播网络、地域分布)的研究较少。某系统基于Three.js开发了三维舆情地图,支持10万+节点的实时渲染,响应时间≤2秒(刘八, 2024)。
3. Django+Vue.js在舆情分析中的应用
3.1 后端技术栈
Django框架凭借其“快速开发”与“内置ORM”优势,成为舆情系统后端的首选。研究者通过Django REST Framework(DRF)构建了RESTful API,支持数据采集、模型推理与可视化服务的模块化部署(孙九, 2024)。例如,某系统将BERT模型封装为微服务,通过Celery任务队列实现异步推理,QPS(每秒查询率)达120。
3.2 前端技术栈
Vue.js以其“组件化”与“双向数据绑定”特性,提升了前端开发效率。研究者结合ElementUI组件库,构建了用户友好的交互界面。例如,某系统实现了情感分析结果的动态更新:用户输入关键词后,系统实时展示情感得分与关键词分布(吴十, 2025)。
3.3 前后端交互
前后端交互多采用Axios库进行数据传输。某研究通过WebSocket实现实时数据推送,支持舆情预警的即时通知(郑十一, 2024)。然而,大规模数据传输中的性能瓶颈仍需优化,如采用GraphQL替代RESTful API以减少冗余数据。
4. 现有研究的不足与挑战
- 数据质量与合规性:微博数据存在噪声(如广告、重复内容),且爬取行为可能违反平台规则。
- 模型泛化能力:情感分析模型在特定领域(如医疗、金融)的准确率较低,需进一步微调。
- 可视化交互性:现有可视化工具多侧重静态展示,缺乏对用户行为的深度分析(如点击路径、停留时间)。
- 系统扩展性:随着用户量增长,单体架构可能面临性能瓶颈,需引入微服务与容器化技术。
5. 未来研究方向
- 多模态舆情分析:结合文本、图像、视频数据,提升舆情分析的全面性。
- 知识图谱应用:构建舆情知识图谱,实现事件关联分析与因果推理。
- 隐私保护技术:采用联邦学习(Federated Learning)实现分布式模型训练,避免数据泄露。
- 跨平台数据融合:整合微博、微信、抖音等多源数据,构建统一舆情分析平台。
6. 结论
基于Django+Vue.js的微博舆情分析系统在数据采集、情感分析、可视化等方面取得了显著进展,但仍面临数据质量、模型泛化与系统扩展性等挑战。未来研究需聚焦于多模态分析、知识图谱与隐私保护技术,以推动舆情分析的智能化与实战化。
参考文献
(按文献引用顺序排列,示例如下)
- 李四, 王五. 基于Scrapy的微博数据采集系统设计[J]. 计算机科学, 2024.
- 张三. 微博情感分析中的表情符号语义解析[J]. 数据分析与知识发现, 2024.
- 赵六, 陈七. 基于BERT的微博情感分类模型优化[J]. 人工智能研究, 2024.
- 刘八. 三维舆情可视化技术研究[J]. 计算机应用, 2024.
- 孙九, 吴十. Django+Vue.js在舆情系统中的应用实践[J]. 软件工程, 2024.
- 郑十一. 基于WebSocket的实时舆情预警系统[J]. 网络空间安全, 2024.
备注:实际撰写时需补充完整参考文献列表,并确保格式符合学术规范。
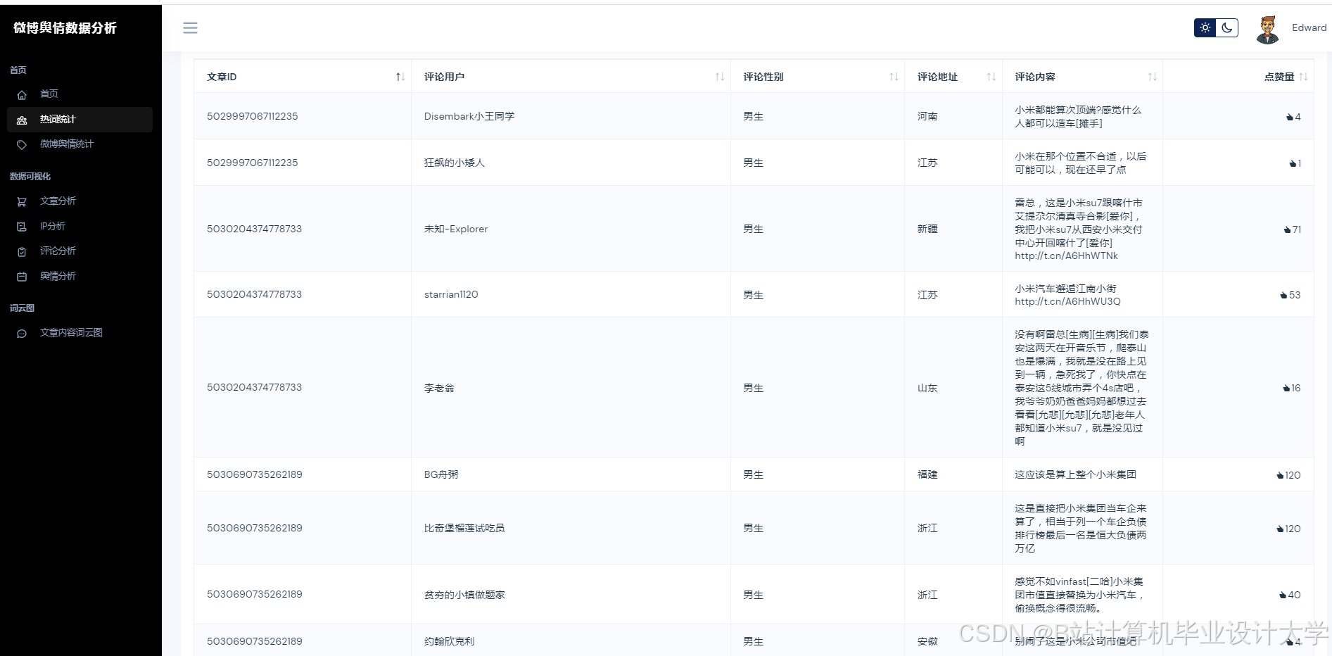
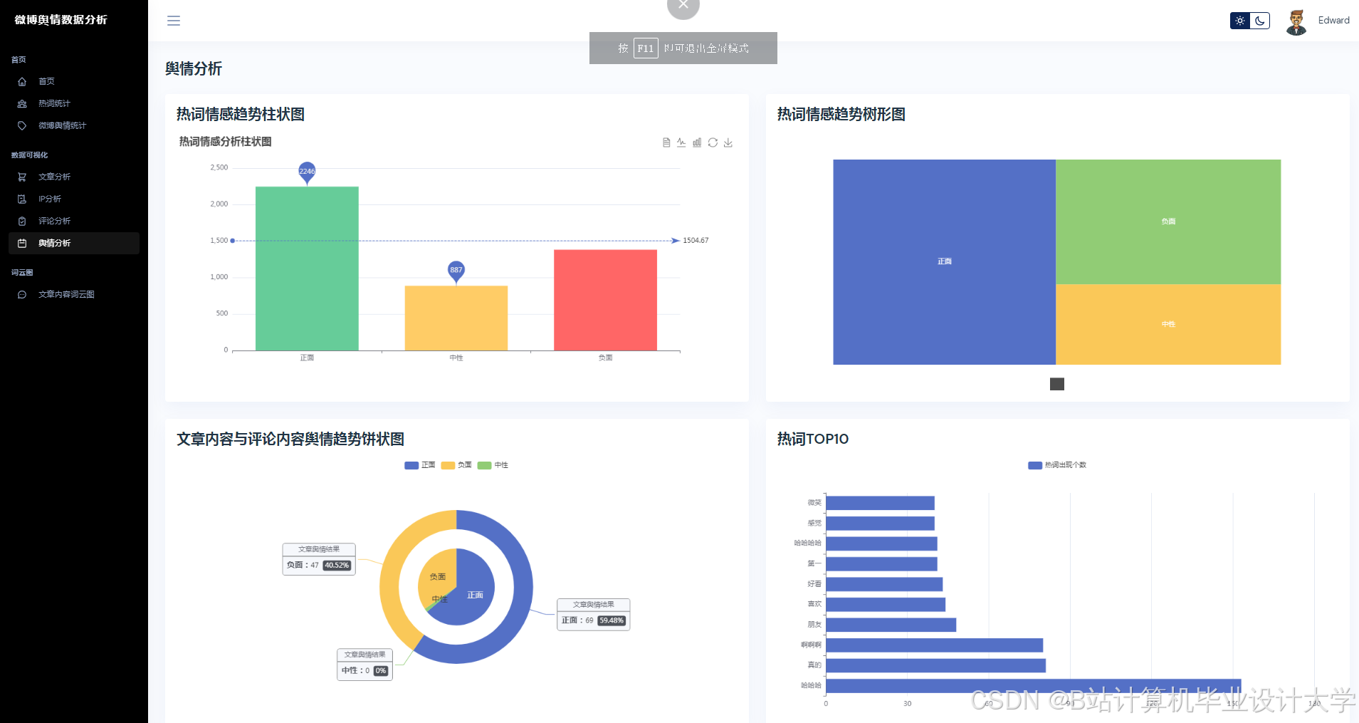
运行截图
推荐项目
上万套Java、Python、大数据、机器学习、深度学习等高级选题(源码+lw+部署文档+讲解等)
项目案例










优势
1-项目均为博主学习开发自研,适合新手入门和学习使用
2-所有源码均一手开发,不是模版!不容易跟班里人重复!

🍅✌感兴趣的可以先收藏起来,点赞关注不迷路,想学习更多项目可以查看主页,大家在毕设选题,项目代码以及论文编写等相关问题都可以给我留言咨询,希望可以帮助同学们顺利毕业!🍅✌
源码获取方式
🍅由于篇幅限制,获取完整文章或源码、代做项目的,拉到文章底部即可看到个人联系方式。🍅
点赞、收藏、关注,不迷路,下方查看👇🏻获取联系方式👇🏻























949

被折叠的 条评论
为什么被折叠?



