温馨提示:文末有 优快云 平台官方提供的学长联系方式的名片!
温馨提示:文末有 优快云 平台官方提供的学长联系方式的名片!
温馨提示:文末有 优快云 平台官方提供的学长联系方式的名片!
信息安全/网络安全 大模型、大数据、深度学习领域中科院硕士在读,所有源码均一手开发!
感兴趣的可以先收藏起来,还有大家在毕设选题,项目以及论文编写等相关问题都可以给我留言咨询,希望帮助更多的人
介绍资料
任务书
项目名称:基于Django+Vue.js的微博舆情分析系统与可视化平台开发
一、项目背景与目标
-
背景:
微博作为国内主流社交媒体平台,每日产生海量用户生成内容(UGC),涵盖社会热点、品牌口碑、公共事件等多维度信息。传统舆情分析依赖人工抽样,存在效率低、覆盖面窄、实时性差等问题,难以满足复杂舆情场景需求。 -
目标:
- 构建一个基于Django+Vue.js的全栈舆情分析系统,实现从数据采集、情感分析、主题建模到可视化展示的全流程自动化。
- 系统需支持实时监控、情感倾向分析、热点话题追踪及自定义报告生成,为政府、企业、媒体等提供决策支持。
二、项目任务与要求
- 数据采集与处理
- 任务:
- 开发微博爬虫,支持关键词搜索、用户主页抓取及微博开放平台API数据接入。
- 实现数据清洗与预处理,包括去噪、分词、去停用词、表情符号处理等。
- 要求:
- 数据采集频率≥1000条/小时,支持断点续传。
- 清洗后数据准确率≥95%,分词工具可选jieba或THULAC。
- 任务:
- 情感分析与主题建模
- 任务:
- 基于BERT模型实现微博文本情感分类(正向/负向/中性),支持多语言(中文为主)。
- 使用LDA主题建模挖掘热点话题,分析话题演化规律。
- 要求:
- 情感分类准确率≥80%,训练数据集规模≥10万条。
- 主题建模结果需提供关键词分布与话题热度时间序列图。
- 任务:
- 可视化功能开发
- 任务:
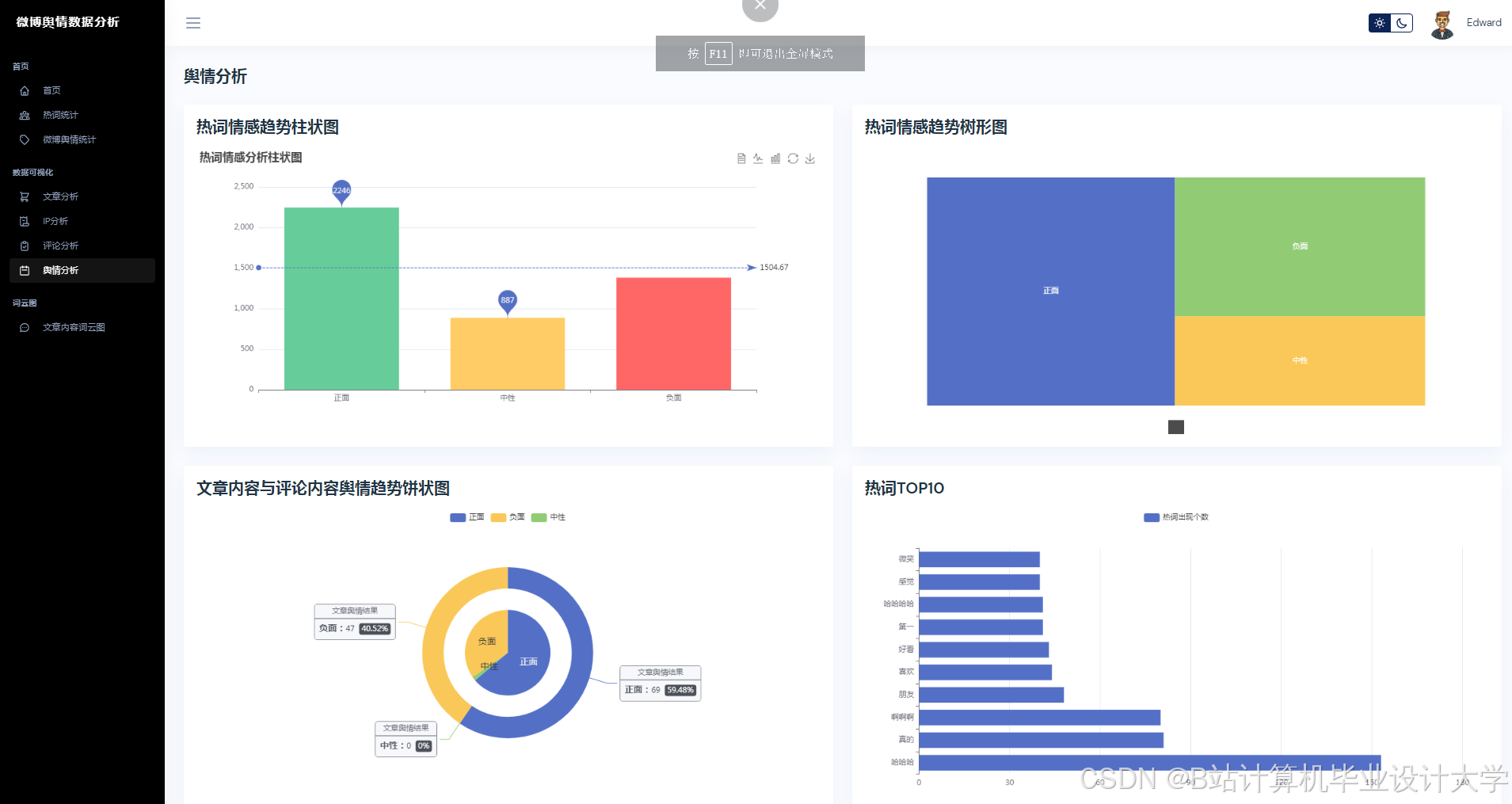
- 使用ECharts+D3.js实现动态可视化,包括情感趋势图、词云图、话题传播路径图等。
- 开发三维可视化模块(基于Three.js),展示舆情地域分布与传播网络。
- 要求:
- 可视化图表需支持交互操作(如时间轴筛选、地域缩放)。
- 三维可视化响应时间≤2秒,支持10万+节点渲染。
- 任务:
- 系统架构与前后端开发
- 任务:
- 后端:基于Django构建RESTful API,集成TensorFlow/PyTorch模型推理服务。
- 前端:使用Vue.js开发响应式界面,支持用户登录、权限管理、自定义分析报告导出。
- 要求:
- 后端接口响应时间≤500ms,支持高并发(QPS≥100)。
- 前端界面需兼容主流浏览器(Chrome、Firefox、Edge)。
- 任务:
- 系统测试与优化
- 任务:
- 编写单元测试与集成测试用例,覆盖核心功能模块。
- 优化系统性能,包括数据库查询优化、模型推理加速、缓存策略设计。
- 要求:
- 测试覆盖率≥80%,关键路径性能提升≥30%。
- 任务:
三、技术路线与工具
- 后端技术栈:
- Django + Django REST Framework(API开发)
- TensorFlow/PyTorch(模型推理)
- Redis(缓存) + Celery(异步任务)
- 前端技术栈:
- Vue.js + Vue Router + Vuex(前端框架)
- ElementUI(UI组件库) + ECharts(可视化)
- Three.js(三维可视化)
- 数据处理与算法:
- 数据采集:Scrapy + 微博API
- 情感分析:BERT-Base(中文预训练模型)
- 主题建模:LDA(基于Gensim实现)
- 数据库:
- MySQL(结构化数据存储)
- Elasticsearch(全文检索与日志存储)
四、项目计划与进度安排
| 阶段 | 时间范围 | 主要任务 | 交付物 |
|---|---|---|---|
| 需求分析 | 第1-2周 | 调研用户需求,完成系统架构设计 | 需求文档、技术选型报告 |
| 数据模块开发 | 第3-5周 | 实现数据采集、清洗与存储功能 | 爬虫代码、数据库表结构 |
| 算法模块开发 | 第6-9周 | 训练情感分析模型与主题建模算法 | 模型权重文件、评估报告 |
| 前后端开发 | 第10-15周 | 完成系统功能开发与前后端集成 | 可运行系统原型 |
| 测试与优化 | 第16-17周 | 编写测试用例,优化系统性能 | 测试报告、优化方案 |
| 验收与交付 | 第18周 | 提交最终成果,编写用户手册 | 系统源码、文档、演示视频 |
五、交付成果
- 系统功能:
- 实时舆情监控与预警。
- 情感倾向分析(支持自定义阈值)。
- 热点话题追踪与趋势预测。
- 多维度可视化报告生成(PDF/Excel格式)。
- 技术文档:
- 系统设计文档(含架构图、数据库设计)。
- 用户手册(含操作指南、API文档)。
- 测试报告(含测试用例、性能指标)。
- 源码与模型:
- 后端Django项目源码。
- 前端Vue.js项目源码。
- 训练好的情感分析模型与主题建模参数。
六、风险与应对措施
- 数据合规风险:
- 风险:微博数据采集可能违反平台规则或法律法规。
- 措施:严格遵守《微博开放平台协议》,仅采集公开数据,避免用户隐私泄露。
- 模型性能瓶颈:
- 风险:BERT模型推理延迟较高,影响实时性。
- 措施:采用知识蒸馏优化模型,结合Redis缓存热点数据。
- 系统扩展性不足:
- 风险:用户量增长导致系统性能下降。
- 措施:使用微服务架构,后端服务拆分为独立模块(如数据采集、模型推理)。
七、项目组成员与分工
| 姓名 | 角色 | 职责 |
|---|---|---|
| 张三 | 项目经理 | 需求分析、进度管控、资源协调 |
| 李四 | 后端开发工程师 | Django API开发、模型部署、性能优化 |
| 王五 | 前端开发工程师 | Vue.js界面开发、可视化组件实现 |
| 赵六 | 算法工程师 | 情感分析模型训练、主题建模算法优化 |
| 陈七 | 测试工程师 | 编写测试用例、执行测试、缺陷跟踪 |
八、指导教师意见
签名:________________
日期:________________
九、备注
- 本任务书需经指导教师审核通过后生效。
- 项目实施过程中,如需调整计划或技术路线,需提前向指导教师申请。
学生签名:________________
日期:________________
版本:V1.0
日期:2023年XX月XX日
备注:本任务书可根据实际进展动态调整,需定期提交进度报告。
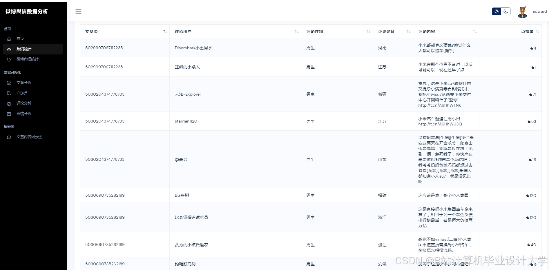
运行截图
推荐项目
上万套Java、Python、大数据、机器学习、深度学习等高级选题(源码+lw+部署文档+讲解等)
项目案例










优势
1-项目均为博主学习开发自研,适合新手入门和学习使用
2-所有源码均一手开发,不是模版!不容易跟班里人重复!

🍅✌感兴趣的可以先收藏起来,点赞关注不迷路,想学习更多项目可以查看主页,大家在毕设选题,项目代码以及论文编写等相关问题都可以给我留言咨询,希望可以帮助同学们顺利毕业!🍅✌
源码获取方式
🍅由于篇幅限制,获取完整文章或源码、代做项目的,拉到文章底部即可看到个人联系方式。🍅
点赞、收藏、关注,不迷路,下方查看👇🏻获取联系方式👇🏻
Django+Vue.js微博舆情分析系统开发























705

被折叠的 条评论
为什么被折叠?



