一、项目简介
本项目旨在构建一套水文数据管理与预测系统,针对水文学领域的研究和实际应用需求。基于Python编程语言及相关技术,包括Flask框架、PyMySQL数据库连接工具、Echarts数据可视化库以及机器学习模块,我们成功打造了这一系统。通过Python及Flask框架搭建强大的Web服务器端应用程序,实现了水文数据的存储、管理、可视化和预测。
系统提供了丰富的功能,包括数据获取、数据管理、数据可视化和数据预测。使用Flask和PyMySQL,我们能够轻松连接和管理水文数据,确保数据的安全性和完整性。同时,通过Echarts库实现了水文数据的多维度可视化展示,帮助用户直观地了解水文数据的变化趋势。采用机器学习模型,如决策回归树模型,我们实现了对水文数据的预测功能,为未来的水文状况提供预测和参考依据。
然而,虽然系统已经具备了多项强大功能,仍存在改进空间。目前,我们仅选择了长江水文网作为主要数据源,未能覆盖更多的水文数据来源。系统的数据可视化功能还有提升的余地,尤其在数据分析和交互性方面。另外,水文数据预测功能尚可进一步改进,引入更先进的机器学习技术,提高预测的准确性和鲁棒性。
总体而言,本项目是一个涉及多项关键技术的水文数据处理与分析系统,虽然在功能和技术上已取得成就,但我们看到了进一步优化和扩展的潜力。未来,我们将不断完善数据源、提升数据可视化功能,并探索更先进的数据预测方法,以满足用户对水文数据处理与预测的更高需求,为水文学领域的研究和实践提供更为精确和有效的支持。
二、开发环境
| 开发环境 | 版本/工具 |
| PYTHON | 3.6.8 |
| 开发工具 | PyCharm |
| 操作系统 | Windows 10 |
| 内存要求 | 8GB 以上 |
| 浏览器 | Firefox (推荐)、Google Chrome (推荐)、Edge |
| 数据库 | MySQL 8.0 (推荐) |
| 数据库工具 | Navicat Premium 15 (推荐) |
| 项目框架 | FLASK |
三、项目技术
后端:Flask、PyMySQL、MySQL、urllib
前端:Jinja2、Jquery、Ajax、layui
四、功能结构
系统功能设计是指根据系统需求分析,对系统进行具体功能的设计和实现。在本系统中,主要包括数据分析功能、用户模块、公告模块、水文数据管理、水文数据采集五个部分。其功能结构图下图所示。

数据分析功能是系统的核心功能之一,包括水文数据可视化和水文数据预测两部分。水文数据可视化是指将大量的水文数据进行可视化展示,以便用户可以更直观、更方便地了解数据。水文数据预测则是通过分析历史水文数据,预测未来一段时间内的水文变化趋势,为决策提供参考依据。
用户模块包括用户登录、注册、列表、修改、添加、删除和搜索七个功能,为用户提供了一个完整的个人信息管理平台。用户登录和注册是用户使用系统的入口,用户列表则展示了系统中所有用户的信息。用户可以修改自己的个人信息,也可以添加和删除自己的数据。此外,还提供了搜索功能,用户可以快速查找需要的信息。
公告模块包括公告列表、添加、删除、修改、搜索五个功能。管理员可以在公告列表中添加公告,也可以对已有的公告进行修改和删除。用户可以通过搜索功能查找自己所需要的公告信息。
水文数据管理模块包括数据列表、修改、删除、搜索四个功能。管理员可以对系统中所有的水文数据进行管理,可以对数据进行修改和删除,也可以通过搜索功能查找需要的数据。
水文数据采集包括爬虫日志列表、爬虫日志编辑、爬虫日志删除以及启动爬虫等功能。该模块是整个系统的数据采集和处理核心,管理员可以通过爬虫日志列表查看系统的爬虫状态和日志信息,也可以编辑和删除日志信息,以及启动爬虫任务。
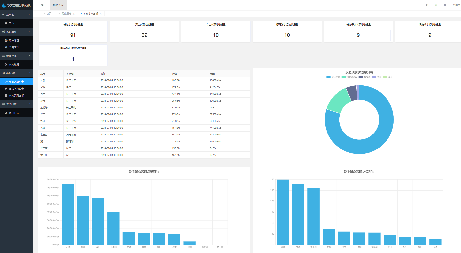
五、运行截图













六、功能实现
水文数据模型训练核心代码构建
"""
多元线性回归
"""
# 读取数据
print("[INFO] 多元线性回归预测水文数据数据-训练开始")
data = deal_data.transformer_data()
# 分割数据集合
train_data = []
test_data = []
for index, item in enumerate(data):
if index % 5 == 0: # 每5条数据,第6条保留为测试集合,也就是训练集:测试集=5:1
test_data.append(item)
else:
train_data.append(item)
train_data = np.array(train_data)
test_data = np.array(test_data)
X = np.array(train_data[:, 0:4]).astype(float)
Y = np.array(train_data[:, 4:]).astype(float)
test_X = np.array(test_data[:, 0:4]).astype(float)
text_Y = np.array(test_data[:, 4:]).astype(float)
# 定义算法模型
model = DecisionTreeRegressor(max_depth=20, min_samples_leaf=1, random_state=None) # 决策回归树
# 喂入模型数据
model.fit(X, Y)
L_X = model.predict(X)
Lmodel = LinearRegression()
Lmodel.fit(L_X, Y)
joblib.dump(model, "./model.joblib")
joblib.dump(Lmodel, "./lmodel.joblib")
# 测试集上模型评分
print("[INFO] 模型EMS损失值(模型评分越低越好):", abs(model.score(test_X, text_Y)))
print("[INFO] 多元线性回归预测水文数据-训练完成")
水文数据可视化核心代码
# 流量分析
def flow_data(site):
sqlManager = SQLManager()
key_sql = "SELECT datetime,flow FROM `waterlevel` WHERE site='" + site + "' ORDER BY datetime desc limit 30"
key_data = sqlManager.get_list(key_sql)
x_data = [k['datetime'] for k in key_data]
value_data = [k['flow'] for k in key_data]
sqlManager.close()
return {'x': x_data[::-1], 'y': value_data[::-1]}
# 水位分析
def level_data(site):
sqlManager = SQLManager()
key_sql = "SELECT datetime,waterlevel FROM `waterlevel` WHERE site='" + site + "' ORDER BY datetime desc limit 30"
key_data = sqlManager.get_list(key_sql)
x_data = [k['datetime'] for k in key_data]
value_data = [k['waterlevel'] for k in key_data]
sqlManager.close()
return {'x': x_data[::-1], 'y': value_data[::-1]}
# 实时水文数据分析数据
def top_page_data():
sqlManager = SQLManager()
key_sql = "select waterSource,count(id) as n from waterlevel group by waterSource order by count(id) desc"
key_data = sqlManager.get_list(key_sql)
num_data = [{k['waterSource']: k['n']} for k in key_data]
table_sql = "SELECT * FROM waterlevel WHERE datetime= (SELECT MAX(datetime) FROM waterlevel)"
table_data = sqlManager.get_list(table_sql)
flow_top_sql = "SELECT site,flow FROM waterlevel WHERE datetime= (SELECT MAX(datetime) FROM waterlevel) ORDER BY flow DESC;"
flow_list = sqlManager.get_list(flow_top_sql)
flow_data = [{'site': i['site'], '流量': i['flow'], } for i in flow_list]
level_top_sql = "SELECT site,waterlevel FROM waterlevel WHERE datetime= (SELECT MAX(datetime) FROM waterlevel) ORDER BY waterlevel DESC;"
level_list = sqlManager.get_list(level_top_sql)
level_data = [{'site': i['site'], '水位': float(i['waterlevel']), } for i in level_list]
source_top_sql = "SELECT waterSource,sum(flow) as n FROM waterlevel WHERE datetime= (SELECT MAX(datetime) FROM waterlevel) GROUP BY waterSource ORDER BY sum(flow) DESC;"
source_list = sqlManager.get_list(source_top_sql)
source_data = [{'name': i['waterSource'], 'value': i['n'], } for i in source_list]
sqlManager.close()
return {'num_data': num_data, 'table_data': table_data, 'source_data': source_data, 'level_data': level_data,
'flow_data': flow_data}
七、数据库设计
数据库:flood_system
表名:notice
| 字段名称 | 数据类型 | 是否必填 | 注释 |
| id | int(11) | 是 | |
| title | varchar(255) | 否 | 公告标题 |
| content | longtext | 否 | 公告内容 |
| user_name | varchar(50) | 否 | 发布人 |
| create_time | datetime | 否 | 发布时间 |
表名:slog
| 字段名称 | 数据类型 | 是否必填 | 注释 |
| id | int(11) | 是 | |
| log | varchar(255) | 否 | |
| create_time | datetime | 否 |
表名:user
| 字段名称 | 数据类型 | 是否必填 | 注释 |
| id | int(11) | 是 | |
| name | varchar(255) | 否 | 用户名称(供应商名称) |
| account | varchar(255) | 否 | 用户账号 |
| password | varchar(255) | 否 | 用户密码 |
| company | varchar(255) | 否 | 企业名称 |
| | varchar(255) | 否 | 邮箱 |
| type | int(11) | 否 | 0管理员,1普通用户 |
| status | int(11) | 否 | 0禁用1启用 |
表名:waterlevel
| 字段名称 | 数据类型 | 是否必填 | 注释 |
| id | int(10) unsigned | 是 | |
| site | varchar(31) | 是 | |
| waterSource | varchar(31) | 否 | |
| datetime | datetime | 否 | |
| waterlevel | decimal(11,2) | 否 | 单位:米 |
| flow | int(11) | 否 | 单位:立方米每秒 |
八、其他内容
多数据源水文数据获取技术与应用分析
摘 要
随着信息技术的不断发展,水文数据获取和分析成为了现代水文学研究的重要内 容。多数据源水文数据获取技术与应用分析系统为我们提供了一种新的水文数据处理和 分析方式。该系统利用爬虫技术获取长江水文网的数据,采用 Python 编程语言和 MySQL 数据库进行数据处理和管理,同时使用Echarts 和 Scikit-learn 库进行数据可视化和 机器学习预测分析,最终通过 Flask 构建的数据接口服务层将数据和分析结果提供给其 他应用程序调用和使用。
该系统的主要模块包括用户登陆注册模块、水文数据管理模块、水文数据可视化模 块、水文数据预测模块以及公告模块。这些模块可以为用户提供完整的水文数据管理和 使用服务,包括数据的查询、添加、修改和删除等操作,数据的可视化和分析,以及基 于历史数据建立预测模型,预测未来水文情况等。
该系统的实现为水文学研究和水资源管理提供了新的途径和思路。通过该系统,可 以更加方便地获取和分析水文数据,为水文学研究和水资源管理提供更加精确的数据支 持和决策依据。同时,该系统的可扩展性和可维护性也为未来的需求和变化提供了更好 的适应性。
总之,多数据源水文数据获取技术与应用分析系统是水文学研究和水资源管理的重 要工具和手段,为我们提供了更加便捷、高效和精确的数据处理和分析方式。随着信息 技术的不断发展,该系统还有着广泛的应用前景和发展空间,将为水文学研究和水资源 管理带来更多的创新和变革。
关键词:水文数据,Flask,Scikit-learn,mysql,可视化
Implementation and Application of Hydrological Data Visualization Technology
ABSTRACT
With the continuous development of information technology, hydrological data acquisition and analysis have become important contents of modern hydrological research. The system of multi-data source hydrological data acquisition technology and application analysis provides us with a new way of hydrological data processing and analysis. This system uses spider technology to obtain data from the Yangtze River Hydrology Network, uses Python programming language and MySQL database for data processing and management, and uses Echarts and Scikit-learn libraries for data visualization and machine learning prediction analysis. Finally, through the data interface service layer constructed by Flask, data and analysis results are provided for other application programs to call and use.
The main modules of the system include user login and registration module, hydrological data management module, hydrological data visualization module, hydrological data prediction module, and announcement module. These modules can provide users with complete hydrological data management and use services, including operations such as data querying, adding, modifying, and deleting, data visualization and analysis, and establishing predictive models based on historical data to predict future hydrological conditions.
The implementation of this system provides a new approach and idea for hydrological research and water resources management. Through this system, hydrological data can be more conveniently obtained and analyzed, providing more accurate data support and decision-making basis for hydrological research and water resources management. At the same time, the scalability and maintainability of the system also provide better adaptability to future needs and changes.
In summary, the system of multi-data source hydrological data acquisition technology and application analysis is an important tool and means for hydrological research and water resources management, providing us with more convenient, efficient, and accurate data processing and analysis methods. With the continuous development of information technology, this system also has broad application prospects and development space, which will bring more innovation and changes to hydrological research and water resources management.
KEY WORDS: Hydrological data, Flask, Scikit-learn, mysql, visualization
目 录
2.5 Struts 技术 ······························································
2.6 Hibernate 技术 · · · · · · · · · · · · · · · · · · · · · · · · · · · · · · · · · · · · · · · · · · · · · · · · · · · · · · · · ·
2.6.1 应用程序的分层体系结构 ·····································
2.6.2 Hibernate 的应用及 API 简介 · · · · · · · · · · · · · · · · · · · · · · · · · · · · · · ·
2.7 开发环境及环境配置 ···················································
2.7.1 Java/JSP 系统环境 ·············································
3.3.3 数据库逻辑表设计 ··············································
3.3.4 数据库逻辑结构设计 ···········································
3.4 数据库访问设计 · · · · · · · · · · · · · · · · · · · · · · · · · · · · · · · · · · · · · · · · · · · · · · · · · · · · · · · · ·
3.4.1 数据库表模型设计 ··············································
3.4.2 Hibernate 数据库访问配置 · · · · · · · · · · · · · · · · · · · · · · · · · · · · · · · · · ·
3.4.3 定义映射文件 ····················································
3.4.4 Hibernate Session 工厂 · · · · · · · · · · · · · · · · · · · · · · · · · · · · · · · · · · · · ·
3.4.5 定义和实现 Hibernate DAO · · · · · · · · · · · · · · · · · · · · · · · · · · · · · · · · · ·
3.4.6 Hibernate Filter 的实现 ····································
4 系统功能模块的实现 · · · · · · · · · · · · · · · · · · · · · · · · · · · · · · · · · · · · · · · · · · · · · · · · · · · · · · · · · · ·
4.1 系统主页设计 · · · · · · · · · · · · · · · · · · · · · · · · · · · · · · · · · · · · · · · · · · · · · · · · · · · · · · · · · · · ·
4.1.1 主页显示设计 ····················································
4.1.2 主页后台设计 ····················································
4.2 系统登录功能设计 ······················································
4.3 系统搜索功能设计 ······················································
4.4 用户注册功能设计 ······················································
4.4.1 用户注册页面设计 ··············································
4.4.2 用户注册后台设计 ··············································
4.5 发布、修改信息设计 ···················································
引言包括研究背景、研究目的、国内外研究等内容,通常从背景入手,引出 研究问题,然后简要介绍研究目的和国内外研究现状,突出文章的创新性和重要 性。
随着信息技术的不断发展和水资源管理的重要性日益凸显,水文数据获取和 分析成为了现代水文学研究和水资源管理的重要内容。随着水文数据获取方式和 数据量的不断增加,如何快速、准确地处理和分析水文数据,成为了水文学研究 和水资源管理中的重要问题。
传统的水文数据处理和分析方法存在着很多问题,如数据来源单一、数据量 有限、处理速度慢等,难以满足当今水资源管理和水文学研究的需求。因此,我 们需要一种新的水文数据处理和分析方式,以更好地满足当前水文学研究和水资 源管理的需求。
随着互联网技术和大数据技术的快速发展,我们可以通过爬虫技术获取互联 网上的水文数据,并采用数据挖掘和机器学习等方法进行数据处理和分析,以快 速、准确地获得水文数据的各种信息。这为水文学研究和水资源管理提供了新的 途径和思路。
1.2 研究目的
本项目的研究目的是开发一种多数据源水文数据获取技术与应用分析系统, 为水文学研究和水资源管理提供更加便捷、高效和精确的数据处理和分析方式。 随着信息技术的不断发展,水文数据获取和分析成为了现代水文学研究的重要内 容,然而,目前国内外大多数水文数据处理和分析工作仍然依赖传统的手动采集 和处理方式,效率低下、成本高昂、易受到人为因素的干扰等问题仍然存在。
因此,本项目旨在利用现代信息技术,结合爬虫技术、Python编程语言、MySQL 数据库、Echarts和Scikit-learn库等工具,构建一种全面、高效、可扩展和易 维护的水文数据获取和分析系统,通过该系统实现水文数据的自动化采集、统计、 分析和预测,提高水文数据处理和分析的效率和准确度,为水文学研究和水资源 管理提供更好的数据支持和决策依据。
同时,本项目还旨在探索水文数据可视化技术的实现和应用,将水文数据以 可视化的形式呈现,为用户提供更加直观、易懂的数据分析结果,提高数据处理 和分析的效果和可靠性。综上所述,本项目的研究目的是为水文学研究和水资源
管理提供一种全新的水文数据处理和分析方式,以更好地满足水资源管理的需求 和发展。
1.3 国内外研究
近年来,水文数据的可视化技术逐渐受到关注和重视,不仅是因为其对水文 学研究和水资源管理的重要性,还因为随着信息技术的发展,可视化技术在数据 处理和分析方面的应用日益普及。国内外许多研究机构和学者都在开展相关研究 工作,提出了不同的可视化方法和技术,为水文学研究和水资源管理提供了更加 便捷、高效和精确的数据处理和分析方式。
在国外,水文数据可视化技术的研究和应用已经有了一定的成果和经验。例 如,美国国家气象局(NOAA)和国家水文中心(NHC)等机构在风暴潮、洪水、 旱灾等水文灾害方面的可视化技术应用中,采用了基于GIS技术的多维数据可视 化和实时数据监测方法。此外,还有一些研究利用虚拟现实技术和可穿戴设备等 手段,将水文数据可视化成3D图像,为用户提供更加直观、形象的数据展示和分 析。
在国内,水文数据可视化技术的研究和应用也呈现出了快速发展的态势。例 如,中国水利部水文局在水文数据处理和分析方面,采用了基于Python语言的数 据挖掘和可视化技术,构建了水文数据可视化和应用平台,实现了水文数据的可 视化、分析和预测功能。此外,国内一些高校和研究机构也在水文数据可视化领 域积极探索和实践,提出了不同的可视化方法和技术,并取得了一些成果。
总之,水文数据可视化技术的研究和应用已经成为了国内外研究机构和学者 关注的热点和前沿。随着信息技术的不断发展和水文学研究的深入,水文数据可 视化技术将会有更广泛的应用和发展空间。
开发技术及工具章节主要介绍多数据源水文数据获取技术与应用分析系统 的开发技术和工具,包括 Python 、Flask 、Echarts 、Scikit-learn 等技术和 Intellij Pycharm 、HBuilder 、Navicat 等工具的使用。
2.1 开发技术
2.1.1 Python 语言
Python 是一种高级编程语言,可以应用于各种领域,包括科学计算、数据 分析和Web 开发等。Python 具有简单易学、代码可读性高、生态系统丰富等特 点,成为数据分析和机器学习领域的热门语言。
2.1.2 Flask 框架
Flask 是一种 Python Web 框架,可以用于构建灵活、高效的 Web 应用程序。 Flask 具有简单易用、轻量级、扩展性强等特点,适合构建小型或中型 Web 应用 程序。
2.1.3 Echarts 简介
Echarts 是一个基于 JavaScript 的数据可视化库,可以帮助开发人员快速 构建交互式、动态的数据可视化应用程序。Echarts 具有丰富的图表类型、高度 可定制化、良好的兼容性等特点,被广泛应用于数据分析和可视化领域。
2.1.4 Scikit-learn 简介
Scikit-learn 是一种基于 Python 的机器学习库,可以用于构建各种机器学 习模型和算法。Scikit-learn 具有易用性强、文档齐全、社区活跃等特点,被 广泛应用于数据科学和机器学习领域。
2.2 开发工具
2.2.1 Intell iJ Pycharm
Intellij Pycharm 是一种基于 Python 的集成开发环境(IDE),提供了丰 富的开发工具和插件,支持多种 Python 开发任务,包括代码编辑、调试、测试 和部署等。
2.2.2 HBuilder 简介
HBuilder 是一种基于 HTML5 的跨平台开发工具,可以用于构建Web、移动和
桌面应用程序。HBuilder 具有丰富的插件和模板、多平台支持、代码智能提示 等特点,被广泛应用于 Web 和移动应用程序开发领域。
2.2.3 Navicat 简介
Navicat 是一种数据库管理工具,支持多种关系型数据库,包括 MySQL、Or acle 和 SQL Server 等。Navicat 具有直观易用的图形用户界面、多种数据库管
理功能、数据备份和还原等特点,被广泛应用于数据库管理和开发领域。
系统需求分析及设计是软件开发中的重要步骤,通过对系统需求和设计的分 析,可以保证系统满足用户需求和设计要求,同时也为后续的开发和实施提供了 基础和指导。本章节将对系统需求和设计进行详细的分析和介绍。
3.1 系统功能需求
系统功能需求是为了满足用户在使用系统时所需的功能和需求而设计的。在 本项目中,系统功能需求的目标是为水文数据处理和分析提供全面、准确和高效 的服务。
首先,系统应该具备水文数据的获取和存储功能。系统需要通过爬虫技术获 取长江水文网的数据,同时具备数据添加、修改、删除和查询的功能。
其次,系统需要具备数据预处理和分析功能。系统应该能够对水文数据进行 清洗、去重、缺失值填充等预处理操作,以便于后续的分析和建模。同时,系统 还需要提供数据可视化的功能,例如对水文数据进行折线图、柱状图等图表展示, 以便于用户对数据进行直观、全面和准确的理解。
第三,系统需要具备机器学习建模和预测功能。系统应该能够基于历史水文 数据建立预测模型,并能够对未来的水文情况进行预测和分析。为了保证预测模 型的准确性和可靠性,系统需要进行数据分析和模型评估,例如通过交叉验证和 误差分析等方式评估模型的优劣。
最后,系统需要具备数据共享和交互功能。系统应该能够提供数据接口服务 层,以便于其他应用程序可以调用和使用系统的数据和分析结果。同时,系统还 应该具备用户管理和权限控制功能,以保证系统数据和分析结果的安全性和隐私 性。
根据以上系统的共功能需求分析,为系统设计了两种用户类型,分别是普通 用户与管理员。
其中管理员角色,其功能需求用例如下图 3.1 管理员功能用例图所示。管理 员功能需求包括系统登录、用户管理、公告管理这些系统系统基础数据管理,还 包括水文数据管理、水文数据可视化、水文数据预测以及爬虫日志管理。
6 系统测试
6.1 测试目的以及方法
系系统测试是为了保证软件系统在开发完成前能够达到功能需求和预期效 果,同时也是为了发现和解决系统中存在的问题,保证系统的可靠性和稳定性。
单元测试主要针对系统的基本功能进行测试,测试各个模块是否能够正常工 作,以及是否符合设计要求。集成测试是将各个模块组合在一起进行测试,检验 不同模块之间的协作是否正常,保证系统的一致性和稳定性。系统测试则是对整 个系统进行全面的测试,检测系统的性能、安全性、可靠性和稳定性等。验收测 试则是由用户进行的测试,检验系统是否满足用户的需求和预期效果。
系统测试的方法主要包括黑盒测试和白盒测试两种方法。黑盒测试是在不了 解系统内部实现的情况下进行测试,主要是测试系统的功能和接口,验证系统是 否符合用户的需求。白盒测试则是在了解系统内部实现的情况下进行测试,主要 是测试系统的代码和逻辑结构,检测系统是否存在代码漏洞和逻辑错误等问题。
6.2 测试用例
为了更加准确无误的进行单元测试,针对水文数据分析模块、用户管理模块、 水文数据管理模块、公告管理模块以及水文数据预测模块设计了单元测试用例 表,分别如下所示。
其中水文数据分析模块测试用例如下表 6.1 所示。 表 6. 1 可视化模块测试用例表
| 测试行为 | 预测结果 | 实际结果 |
| 从首页的按钮点击切换 | 页面跳转到历史水文数 | 与预测结果相同 |
| 进入历史水文数据分析 | 据分析页面,并成功展示 | |
| 界面 | 数据分析内容 | |
| 在历史水文数据分析页 | 页面数据内容发生变化, | 与预测结果相同 |
| 面点击下拉框切换站点, 然后点击确定按钮 | 展示为切换的站点数据 | |
| 点击切换进入实时水文 | 页面跳转到实时水文数 | 与预测结果相同 |
| 数据分析页面 | 据分析页面,并成功展示 对应数据信息 |
其中用户管理模块测试用例如下表 6.2。
表 6.2 用户管理模块测试用例
| 测试行为 | 预测结果 | 实际结果 |
| 从其他界面切换进入成 | 显示全部成员信息和对 | 与预测结果相同 |
| 员管理界面 | 应功能 | |
| 点击成员添加按钮 | 显示成员添加界面 | 与预测结果相同 |
| 点击某一成员信息的删 | 相应的成员信息消失在 | 与预测结果相同 |
| 除按钮 | 显示界面 | |
| 点击某一成员信息的编 辑按钮 | 显示相应成员编辑界面 | 与预测结果相同 |
| 输入成员信息后点击添 加按钮 | 成员信息添加成功 | 与预测结果相同 |
| 输入成员信息后点击编 | 成员信息编辑且更新成 | 与预测结果相同 |
| 辑按钮 | 功 | |
| 点击管理密码修改按钮 | 显示密码修改界面 | 与预测结果相同 |
| 输入密码信息后点击修 | 密码修改成功且下次进 | 与预测结果相同 |
| 改按钮 | 入使用新密码 |
其中水文数据管理模块测试用例如表 6.3。
表 6.3 水文数据管理模块测试用例
| 测试行为 | 预测结果 | 实际结果 |
| 从后台其他界面切换进 | 显示界面相应功能和数 | 与预测结果相同 |
| 入水文管理界面 | 据 | |
| 点击某一个水文的编辑 按钮 | 显示对应水文编辑界面 | 与预测结果相同 |
| 点击新增按钮 | 进入新增水文页面 | 与预测结果相同 |
| 点击某一个水文的删除 | 相应的水文信息消失在 | 与预测结果相同 |
| 按钮 | 显示界面 | |
| 输入站点信息或者水源 地信息进行查询 | 显示相对应的水文信息 | 与预测结果相同 |
其中公告管理模块测试用例如下表 6.4。
表 6.4 公告管理模块测试用例
| 测试行为 | 预测结果 | 实际结果 |
| 从其他界面切换进入公 告管理页面 | 显示所有系统公告信息 | 与预测结果相同 |
| 点击公告添加按钮 | 显示添加界面 | 与预测结果相同 |
| 点删除按钮 | 相应的公告消失在显示 界面 | 与预测结果相同 |
| 点击某一个公告的编辑 | 显示相应的公告编辑界 | 与预测结果相同 |
| 按钮 | 面 | |
| 输入信息点击查询 | 显示正确的公告信息 | 与预测结果相同 |
其中水文数据模块测试用例如下表 6.5。
表 6.5 水文数据预测模块测试用例
| 测试行为 | 预测结果 | 实际结果 |
| 从其他界面切换进入水 | 显示水文数据预测页面 | 与预测结果相同 |
| 文数据预测页面 | 以及水文数据预测数据 | |
| 下拉切换站点,然后点 | 显示预测站点的水文预 | 与预测结果相同 |
| 击确定按钮 | 测结果 |
6.3 测试总结
经过对上述的测试结果分析,本系统能够成功通过网络资源采集到水文数 据,并按照设定的规则进行数据清洗和存储,存储数据的准确性和完整性得到了 验证;能够成功将水文数据进行统计分析与可视化展示,用户可以通过界面直观 地了解水文数据发生的变化情况,可视化效果符合预期;同时系统预测功能成功
实现,能够初步预测水文数据的发展与走势,对相关行业起到一定参考作用;系 统还能够实现用户注册、登录、信息修改等功能,用户信息存储和管理无误等。
综合测试结果,本系统的各项功能满足设计要求,可投入使用。
7 结论
多数据源水文数据获取技术与应用分析,主要实现开发水文数据采集、管理 与预测系统,以方便获取、管理和预测水文数据,为水文领域的决策和分析提供 支持。通过使用 Python 语言和相关的技术工具,成功地开发了这个系统,并实 现了数据获取、数据管理、数据可视化和数据预测等功能。
在系统开发过程中,采用了 Python 编程语言作为核心高级变成语言进行开 发;利用Flask 框架构建了一个灵活可扩展的 Web 服务器端应用程序;使用了 PyMySQL 库连接到 MySQL 数据库,实现了对水文数据、用户数据、公告数据、爬 虫日志数据的存储和管理;使用了Echarts 技术结合前端实现了数据可视化功 能,使用户能够直观地查看和分析水文数据的趋势和关联性;最后还是实现了使 用 pandas 对水文数据进行读取与预处理,使用 scikit-learn 库构建了决策回归 树模型,对水文数据进行训练与预测功能,为水文领域的决策提供了一定的参考 依据。
由于本系统目的是为了研究,所以还存在一些不足之处。首先,在数据获取 方面,目前只选择了长江水文网作为数据源,未能涵盖更多的水文数据来源。未 来的改进方向可以是增加更多的数据源,提供更广泛的水文数据获取能力。其次, 在数据可视化方面,目前仅实现了基本的数据展示功能,对于更高级的数据分析 和可视化功能还有待进一步完善和扩展。最后时数据预测功能目前采用的是决策 回归树模型,未来可以考虑引入更多的机器学习和深度学习算法,提高预测精度 和稳定性。
在未来,或将进一步完善和优化本系统。首先,尽可能扩大数据源的范围, 包括国内外更多的水文数据来源,提供更全面、准确的数据支持。其次,研究改 进系统的数据可视化功能,提供更丰富、灵活的数据展示和分析工具,帮助用户 深入理解和利用水文数据。同时,我也将持续学习机器学习相关算法,力求优化
数据预测功能,引入更加严谨、符合实际的算法,提高预测精度。
致 谢
时光荏苒,在这几个月的设计过程中,遇到过许多的困难,同样我受到了很 多人慷慨的支持和帮助。在这里,我要向他们致以最诚挚的感谢和敬意。
首先,我要感谢我的导师,他不仅在论文的选题和研究方法上给了我很好的 指导,还在整个研究过程中耐心地解答我的问题,使我在学术上得到了很大的提 升,我也要感谢他对我的人生和事业规划提供了很多有益的建议和引导。
其次,我要感谢我的家人和朋友,感谢他们在我研究期间给予无条件的鼓励 和支持,是我顺利完成研究不可或缺的因素。
最后,我要感谢所有支持我的人,无论是在学术上还是生活中,他们都让我感受 到了温暖和关爱。我希望在未来的学习和工作中,能够回报社会、回报家庭和回 报所有支持我的人。
参 考 文 献
[1] 陈嘉发,黄宇靖.Flask 框架在数据可视化的应用[J].福建电脑,2022,38(12):44-48.
[2] 徐 达 , 孙 超 , 刘 乖 乖 , 郭 聪 . 大 屏 可 视 化 技 术 在 气 象 领 域 的 应 用 [J]. 科 技 传 播,2019, 11(10):133-135.
[3] 王驰,李博,袁甲坤,杨海涛,安学武.基于 Python 的风向数据可视化系统设计[J].气象水文海 洋仪器,2023,40(01):90-93+97.
[4] 栗楠,韩强,何雨,李聪,毛子剑,单芝慧.软件测试标准化过程管理工具设计与实现[J].信息技 术与标准化,2022(09):12-16+21.
[5] 张 宁 . 基 于 Flask 框 架 的 四 六 级 英 语 学 习 系 统 的 设 计 与 实 现 [D]. 华 东 师 范 大 学,2022.DOI:10.
[6] 陈春玲.基于 IHA-RVA 法的虎渡河董家垱水文站生态水文情势变化分析[J].湖南水利水 电,2022(04):53-55.
[7] 王莉莉,霍中元,王伟.三河闸水文站的水文特性分析[J]. 中国设备工程,2018(23):203-204.
[8] 许 梦 雅 . 基 于 Echarts 技 术 的 企 业 数 据 可 视 化 的 设 计 与 开 发 [J]. 现 代 信 息 科 技,2022,6(06):90-92+96.
[9] 段震.浅谈 MySQL 数据库有关数据备份的几种方法[J]. 山西电子技术,2020(02):17-18.
[10] 丁宇,李瑞祥.在 Python 中实现类似 MySQL 数据库中数据关联的操作方法[J]. 网络安全 和信息化,2021(10):94-95.
[11] Douglass Michael J J. Book Review: Hands-on Machine Learning with Scikit-Learn, Keras,
and Tensorflow, 2nd edition by Aurélien Géron : O' Reilly Media, 2019, 600 pp., ISBN: 978-1-492-03264-9.[J]. Physical and engineering sciences in medicine,2020,43(3).
[12] Uzo Izuchukwu Uchenna,Ugboaja Samuel Gregory,Ugwu Nnaemeka Virginus,Obayi Adaora Angela,Chigbundu Kanu Enyioma,Nnamdi Johnson Ezeora,Okwueze Chisom Nneoma,Anigbogu Kenechukwu,Ihedioha Uchechi Michael. Exploring a Secured Socket Python Flask Framework in Real Time Communication System[J]. Asian Journal of Research in Computer Science,2021.
865

被折叠的 条评论
为什么被折叠?



