1. 导读
做过App测试的读者,相信日常都会接到一些App专项测试任务,这里先普及一下,什么是App专项测试?简单来说,App专项测试主要包括:兼容型测试、稳定性测试、内存测试、CPU测试、帧率测试、耗电量测试、流量测试、弱网测试等。而内存测试、CPU测试、帧率测试、耗电量测试、流量测试、弱网测试这些类别的测试任务概括起来属于App客户端性能测试范畴。
平时也经常有读者来咨询我,App客户端性能测试该怎么做?指标该怎么获取?今天就围绕App客户端性能给大家推荐一款神器: PerfDog。
2. PerfDog介绍
PerfDog,又称为性能狗,腾讯出品,被定位是一款移动全平台性能测试分析工具,致力提升移动应用和游戏的性能和品质。使用时,手机无需ROOT/越狱,手机硬件、游戏及APP应用也无需做任何修改,极简化即插即用!
2.1 PerfDog八大特性

移动全平台
支持Android/iOS移动平台,如手机、ipad、Watch、Android模拟器等。提供PerfDog软件Windows & Mac版本。
无需ROOT/越狱
Android设备无需ROOT,iOS设备无需越狱。高效解决Android & iOS性能测试分析难题。
数据准确性
工具本身对测试设备CPU的性能影响<1%,帧率无影响。保证了性能数据准确真实性。
数据完整性
可提供截图、fps、Jank、FTime、CPU、GPU、Memory、Battery 、Network、CTemp等性能参数,这些您都可以轻松获得。
应用广泛性
支持所有APP应用、游戏、小程序、小游戏、H5、web等,性能测试一个就够了。
工具易用性
无需安装,即插即用,减少繁琐的测试障碍,让您的精力集中投入到测试分析中。
云端看板
基于云端的看板,您可以随时随地存储、可视化、编辑、管理和下载使用任何版本的PerfDog收集的所有测试数据。
团队合作
无论您的团队位于何处,您都可以随时创建任务、邀请团队成员加入、支持共享和查看团队完成情况,开启高效的协作模式。
2.2 PerfDog官网下载
目前PerfDog可以通过它的官网或者Wetest进入,为了避免存在打广告嫌疑,Wetest入口请读者自行查找,这里仅提供官网入口
https://perfdog.qq.com/

下载完之后,会得到一个压缩包,解压后,目 录如下:

3. PerfDog使用
PS: 为了演示方便,我本地是在Win10上安装PerfDog,并以Android模拟器作为测试设备。
1、打开命令行工具,输入adb devices启动模拟器

2、启动Perfdog工具(需登录,可以手机号、QQ、企业微信、TAPD皆可)

3、登录后,需先选择手机设备,如下图所示:

4、选择设备后,会自动获取到设备相关信息,紧接着选择被测试应用。

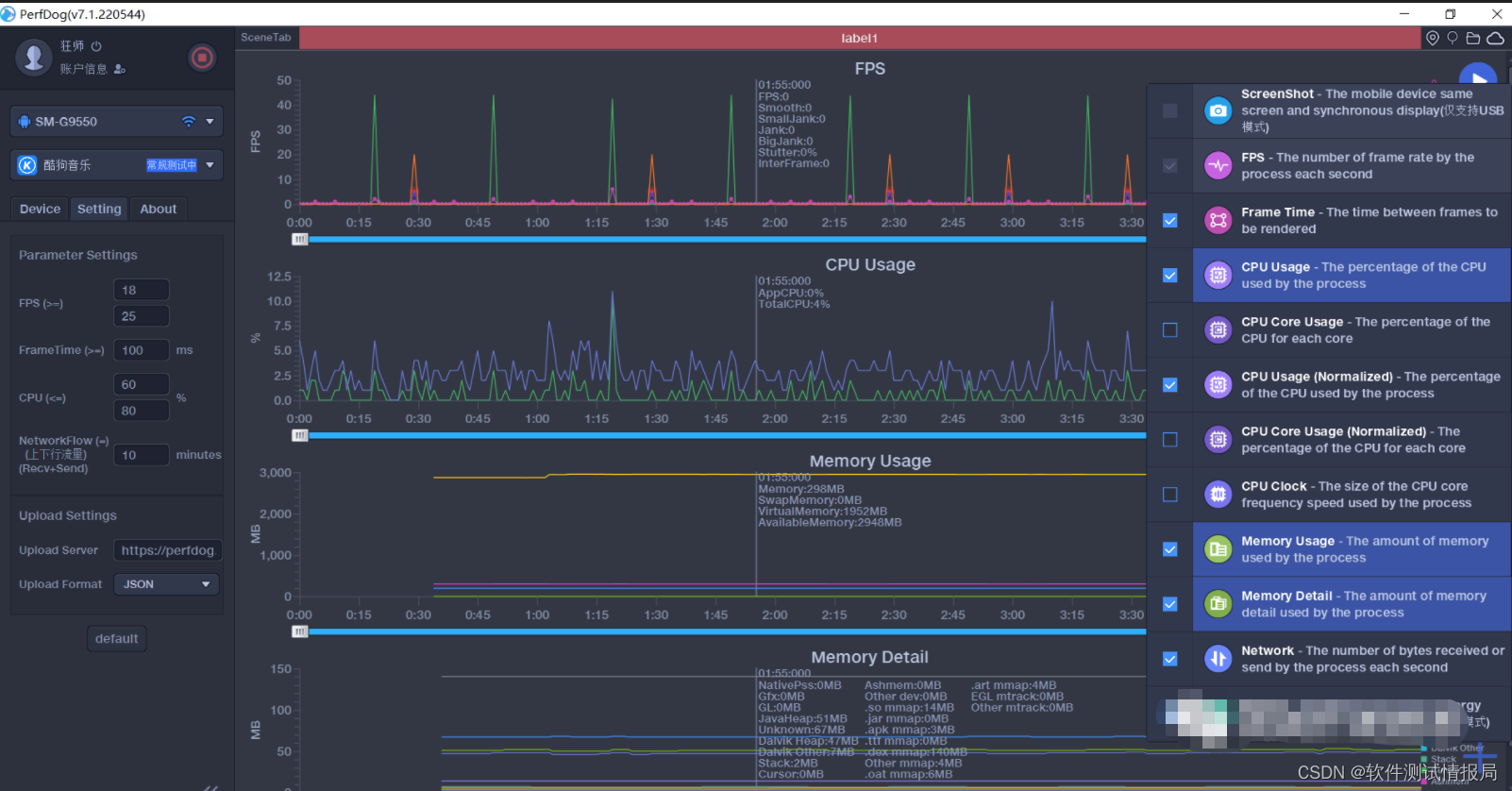
5、在手机端打开被测应用,进行相关性能测试场景操作。(此时在perfdog界面上就可以实时显示相关各项性能指标),需要注意的是,默认主界面只显示了FPS、CPU两项指标,可点击右下方的加号进行按需配置,如下图所示:

6、各项指标收集到后,接下来的工作就交接大家了,通常第一轮数据采样完成,可以用来与其他竞品做对比,或者用来与以后数据做对比,或者直接拿来做数据分析,查看是否有异常的数据。
具体数据该怎么用,还是需要结合测试要求,按需分析使用,需要注意的是,App性能指标数据的准确性,往往不能仅仅依靠收集一轮指标数据来定论,需要采样多次校验。
PS: 最后,需要提醒的是perfdog目前腾讯已经改为收费了,如果是个人体验的话,perfdog有一个试用期。而对于公司级,有长期测试需求的,建议从团队预算中购买正式服务,会用的更省心。
如果这篇文章对你有所帮助,或者有所启发的话,帮忙点赞、在看、转发、收藏,你的支持就是我坚持下去的最大动力!
在这里还是要推荐下我自己建的软件测试学习Q群:746506216,群里都是学测试的,如果你想学或者正在学习测试,欢迎你加入,大家都是测试党,不定期分享干货(只有软件测试相关的),包括我自己整理的一份2022最新的Python自动化测试进阶资料和零基础教学,欢迎进阶中和对测试感兴趣的小伙伴加入!


被折叠的 条评论
为什么被折叠?



