项目地址:
github地址:https://github.com/hwua-hi168/quantanexus
gitee地址:https://gitee.com/hwua_1/quantanexus-docs
公有云版地址: https://www.hi168.com

当 Volcano 在其 Kubernetes 集群中面临 GPU 利用率不足时,我们介入提供了一个不仅达到而且超过预期的解决方案。
通过将先进的调度技术与对分布式工作负载的深入理解相结合,我们实现了约 90% 的 GPU 占用率,远高于 80% 的合同目标。下面详细介绍了问题、方法和结果。
问题:GPU 碎片化和调度效率低下
Kubernetes 集群由数千个 GPU 组成,每个 GPU 均配备多个 NVIDIA L40S GPU。该集群支持多种工作负载:
- 多节点、多 GPU 分布式训练作业
- 高吞吐量 AI 模型的批量推理(Batch Inferencing)
- GPU-backed 数据处理工作流
- 用于开发和分析的交互式 Notebook
尽管有可靠的硬件,但该集群仍存在 GPU 碎片化问题,导致节点被部分占用,无法用于大型作业。这种效率低下的情况又因 Volcano 调度程序 它使用了一个分组调度算法。
如果不进行干预,我们可能会违反合同协议,维持至少 80% 的 GPU 占用率。这将导致集群容量降低,因为未使用的资源被其他团队回收。
主要挑战
实施此解决方案需要克服两个主要障碍:
- 分组调度的“全无”方法:需要跨节点使用多个 GPU 的分布式作业会无限排队,除非同时提供所有必要资源。这导致了瓶颈和任务执行延迟。
- 随机放置导致的碎片化 :根据简单的启发式或随机选择将工作负载分配给节点,通常会使 GPU 以碎片化状态分散在节点上(图 1)。
解决方案:将 bin-packing 与 gang 调度集成
为了应对这些挑战,我们通过将 Bin-packing 算法集成到 Volcano Scheduler 中,实施了增强型调度策略。这种方法专注于整合工作负载,以更大限度地提高节点利用率,同时让其他节点完全自由地用于更大的作业。
技术实施
我们解决 GPU 碎片问题的方法涉及三个关键组成部分:
- 工作负载优先级 :资源按重要性降序排列:GPU、CPU 和内存。适合传入工作负载的节点根据资源需求 (例如选择器和亲和性规则) 入围名单。
- 通过 bin-packing 优化放置 :部分占用的节点根据其当前的利用率水平(从低到高)进行排序。工作负载首先放置在空闲资源最少的节点上,确保节点得到充分利用,然后再转移到其他节点。
- 群组调度集成:增强型调度程序保留了 gang scheduling 的“全有或全无”原则,但增加了智能,可根据资源整合优先安排工作负载放置。
这些点使用以下 Volcano Scheduler 配置启用,从而实现高效的工作负载放置并优先考虑节点利用率。
小伙伴们 可 以 注 & 册 https://www.hi168.com 白 & 飘 算 & 力哦。
|
|
示例场景
为说明解决方案的有效性,我们考虑以下场景:
初始状态
两个节点—Node A 占用两个 GPU 和空闲的 Node B—接收到需要两个 GPU 的新工作负载。
图 1. 具有两个节点的 Kubernetes 集群
默认群组调度
例如,工作负载随机放置在 Node B 上,使两个节点都被部分占用。
图 2. Volcano Scheduler 中的 GPU 碎片化
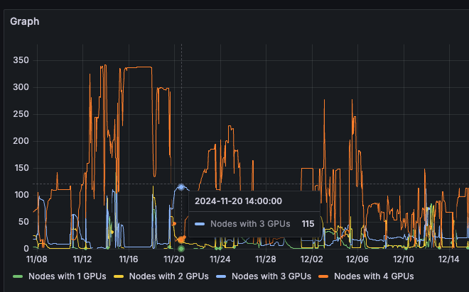
因此,集群包含的部分占用节点比完全空闲的节点多。图 3 显示,只有 18 个节点 (全部 4 个 GPUs) 可以访问,但大约有 115 个节点 (全部 3 个 GPUs) 无法用于每个节点需要 4 个 GPUs 的训练作业。
图 3 . Kubernetes 集群包含 18 个节点,且所有 4 个 GPU 均可访问
当我们检查部分占用节点的分布时,这种碎片化的影响变得更加明显。
图 4. 具有 115 个节点和三个免费 GPU 的 Kubernetes 集群
解决方案
工作负载放置在 Node A 上,完全使用其四个 GPU,同时让 Node B 完全空闲以用于未来的大规模作业。
图 5. 具有两个优化节点的 Kubernetes 集群
图 5 显示 GPU 部分占用的节点 A 和 B 接收到需要两个 GPU 的新工作负载,并使用默认的 gang scheduling 机制将其放置在节点 B 上,从而降低了两个节点的容量。
因此,集群的可用节点数超过已占用的节点数。图 6 显示有 214 个节点,所有 4 个 GPU 可用,需要 4 个 GPU 的训练作业可以轻松使用。
图 6. Kubernetes 集群拥有 214 个节点,四个 GPU 均可用
图 7 显示大约有 9 个节点和 3 个空闲的 GPU。
图 7. 缓解 GPU 碎片化问题
这种战略性布局显著减少了分散性,并提高了大型培训工作的资源可用性,尤其是对于使用 GPU、DPU 和其他专用硬件的培训工作。
取得的成果
将 Bin-packing 集成到 Volcano Scheduler 后,GPU 集群的性能发生了变化:
- 提高资源可用性 :完全免费节点 (全部四个 GPU 均可用) 的数量有所增加,从而实现大规模训练作业的无缝调度。
- 提高 GPU 占用率 :GPU 平均利用率上升至行业领先的 90%,远远超过 80% 的合同要求。
- 提高成本效益 :通过优化资源利用率,我们避免了容量缩减,并保持了对分配的集群资源的完全访问权限,而不会产生额外的间接费用。
- 跨工作负载的可扩展性:事实证明,该解决方案不仅适用于分布式训练作业,而且还适用于批量推理和 GPU 支持的数据处理任务。
最后,整个集群的平均占用率约为 90%,远远超出了资源治理团队 80% 的标准。
图 8. Cloud 集群 GPU 占用率在 90% 左右
对分布式系统的更广泛影响
本文重点介绍了深思熟虑的调度策略如何解决多节点多 GPU 集群中的普遍挑战。
- 主动式资源管理可防止瓶颈 :通过预测碎片化问题并通过优化的放置算法解决这些问题,组织可以避免代价高昂的延迟和利用率不足。
- 成本感知工程可提升投资回报率 (ROI) : 高效使用现有基础架构可减少额外硬件投资需求,同时更大限度地提高性能。
- 灵活调度可适应不同的工作负载 :Bin-packing 算法的集成展示了 Volcano 等调度器如何在不彻底检查现有系统的情况下适应特定的工作负载需求。








623

被折叠的 条评论
为什么被折叠?



