extentreports-cucumber6-adapter
POM Dependencies
以往参考资料失效,cucumber6需要使用extentreports-cucumber6-adapter
<dependency>
<groupId>tech.grasshopper</groupId>
<artifactId>extentreports-cucumber6-adapter</artifactId>
<version>2.8.1</version>
<scope>test</scope>
</dependency>
还要导入ExtentReports version 4.,导入以下资源后可以正常运行
<dependency>
<groupId>tech.grasshopper</groupId>
<artifactId>extentreports-cucumber6-adapter</artifactId>
<version>2.8.1</version>
</dependency>
<dependency>
<groupId>tech.grasshopper</groupId>
<artifactId>extentreports-cucumber6-adapter</artifactId>
<version>1.2.0</version>
<scope>test</scope>
</dependency>
<dependency>
<groupId>com.aventstack</groupId>
<artifactId>extentreports-cucumber4-adapter</artifactId>
<version>1.2.1</version>
<scope>test</scope>
</dependency>
<dependency>
<groupId>com.aventstack</groupId>
<artifactId>extentreports-cucumber4-adapter</artifactId>
<version>1.2.1</version>
<exclusions>
<exclusion>
<groupId>io.cucumber</groupId>
<artifactId>cucumber-java</artifactId>
</exclusion>
</exclusions>
<scope>test</scope>
</dependency>
Plugin 的设置
@CucumberOptions(plugin = {"com.aventstack.extentreports.cucumber.adapter.ExtentCucumberAdapter:"})
设置 src/test/resources 下extent.properties
extent.reporter.klov.start=false
extent.reporter.spark.start=true
extent.reporter.json.start=true
extent.reporter.pdf.start=true
extent.reporter.klov.config=src/test/resources/klov.properties
extent.reporter.spark.config=src/test/resources/extent-config.xml
extent.reporter.spark.out=test-output/Spark/ExtentSpark.html
extent.reporter.json.out=test-output/Json/ExtentJson.json
extent.reporter.pdf.out=test-output/PdfReport/ExtentPdf.pdf
#test,dashboard,category,exception,author,device,log
extent.reporter.spark.vieworder=dashboard,test,category,exception,author,device,log
#embed image as base64 string src default is false
#extent.reporter.spark.base64imagesrc=true
screenshot.dir=test-output
screenshot.rel.path=../
systeminfo.os=Windows
systeminfo.version=8.1
#this is optional and creates the report in base folder name with date time format
#basefolder.name=CucumberExtent-Reports
#basefolder.datetimepattern=d-MMM-YY HH-mm-ss
需要自己新建。

设置 src/test/resources 下extent-config.xml
extent.reporter.klov.start=false
extent.reporter.spark.start=true
extent.reporter.json.start=true
extent.reporter.pdf.start=true
extent.reporter.klov.config=src/test/resources/klov.properties
extent.reporter.spark.config=src/test/resources/extent-config.xml
extent.reporter.spark.out=test-output/Spark/ExtentSpark.html
extent.reporter.json.out=test-output/Json/ExtentJson.json
extent.reporter.pdf.out=test-output/PdfReport/ExtentPdf.pdf
#test,dashboard,category,exception,author,device,log
extent.reporter.spark.vieworder=dashboard,test,category,exception,author,device,log
#embed image as base64 string src default is false
#extent.reporter.spark.base64imagesrc=true
screenshot.dir=test-output
screenshot.rel.path=../
systeminfo.os=Windows
systeminfo.version=8.1
#this is optional and creates the report in base folder name with date time format
#basefolder.name=CucumberExtent-Reports
#basefolder.datetimepattern=d-MMM-YY HH-mm-ss
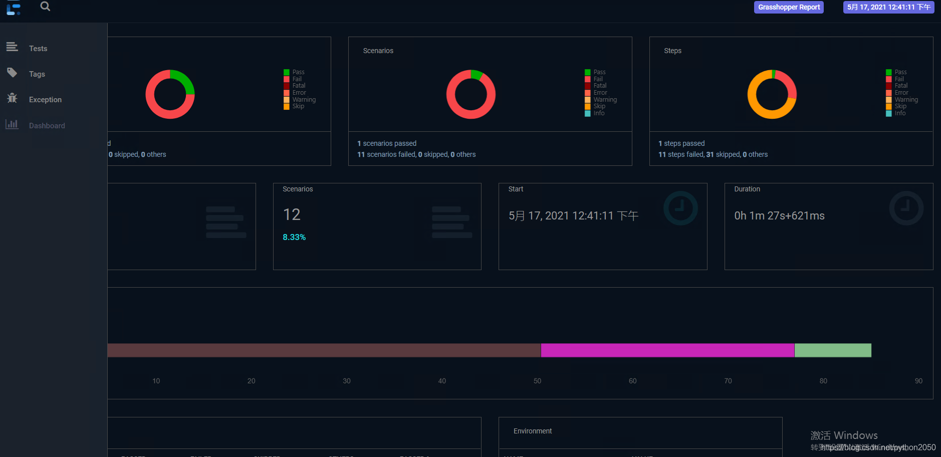
默认reporter输出位置:
test-output/

Reports:


以日期形式自定义输出
extent.properties中追加
extent.reporter.spark.out=test-output/SparkReport/
screenshot.dir=test-output/
screenshot.rel.path=../
basefolder.name=reports
basefolder.datetimepattern=d-MMM-YY HH-mm-ss


本文介绍了如何在IntelliJ IDEA中结合Maven和Cucumber,使用ExtentReports作为测试报告适配器。主要内容包括在POM文件中添加依赖,配置插件,设置src/test/resources下的extent.properties和extent-config.xml文件,以及自定义测试报告的输出位置,特别是以日期形式定制报告路径。
1204

被折叠的 条评论
为什么被折叠?



