基于 springboot 的小区物业管理系统
前言
本项目 后端使用springboot 前端vue 前后端分离
需要源码和数据库文件查看主页联系
物业端
一.登录

二.首页

三.物业费管理
1.物业费列表

2.添加物业费

3.支出管理

4.添加支出

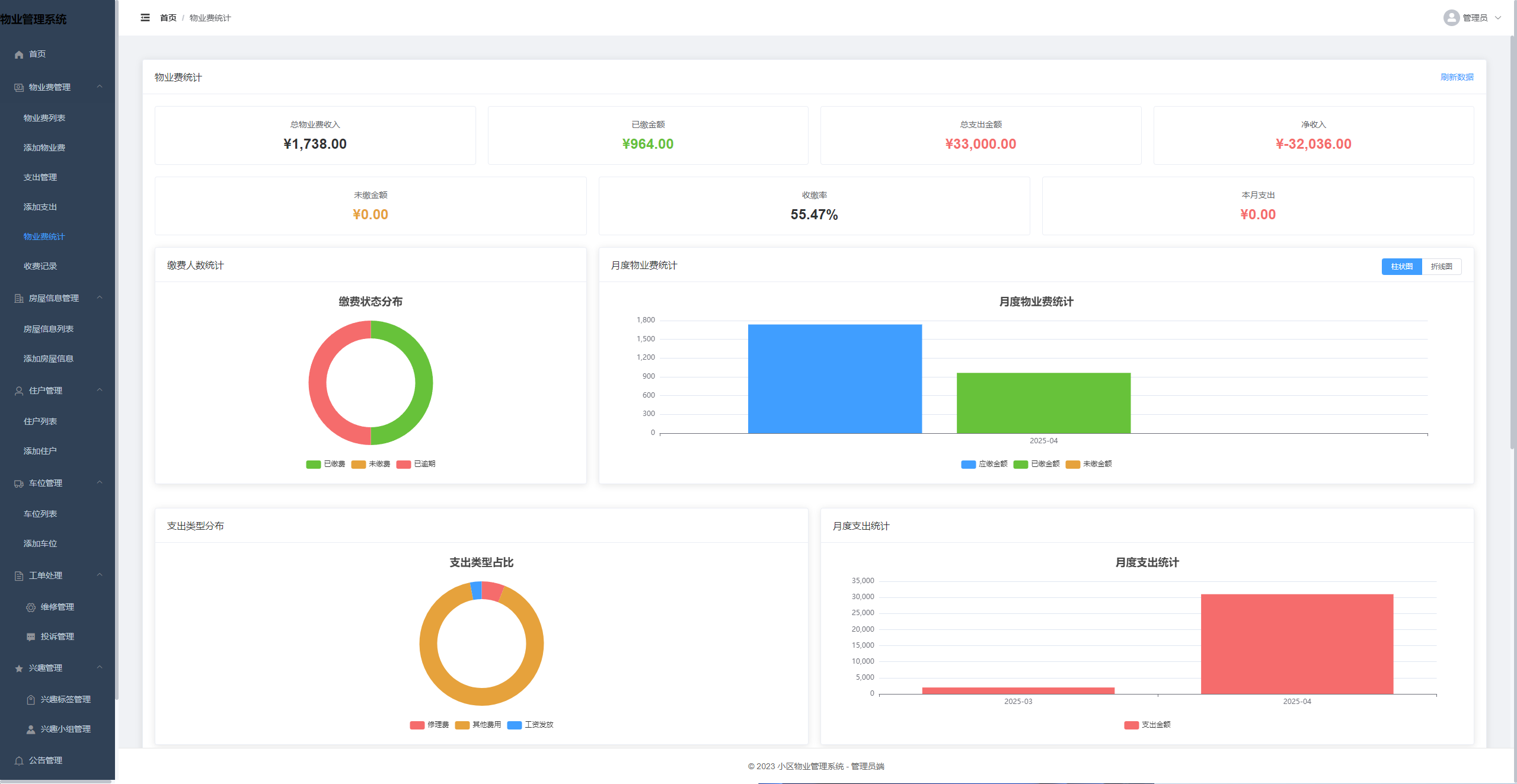
5.物业费统计

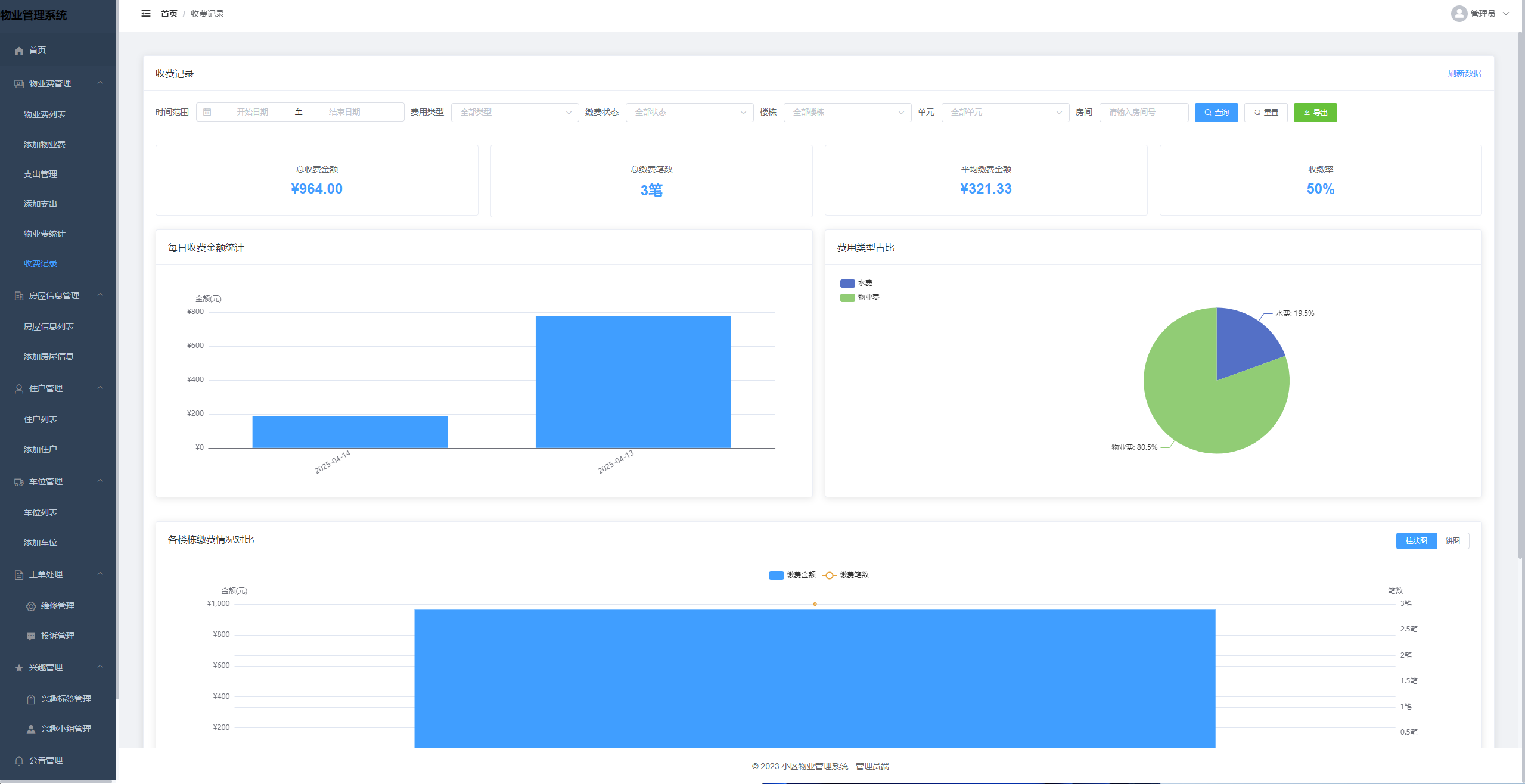
6.收费记录

四.房屋信息管理
1.房屋信息列表

2.添加房屋信息

五.住户管理
1.住户列表

2.添加住户

六.车位管理
1.车位列表

2.添加车位

七.工单处理
1.维修管理

2.投诉管理

八.兴趣管理
1.兴趣标签管理

2.兴趣小组管理

九.公告管理

十.物业人员管理
1.人员列表

2.添加人员

住户端
一.登录

二.首页

三.公告信息

四.物业缴费
1.物业费列表

五.保修服务
1.保修服务列表

2.新建保修

六.兴趣圈
1.兴趣标签

2.兴趣小组

3.消息中心

七.投诉建议
1.投诉列表

2.新建投诉

八.车位查询
1.车位列表

2.车位租赁

九.我的车位
1.我的车位列表

2.车位续租

3.车位终止租赁

4.车位预购买

十.访客管理
1.访客列表

2.访客通行证预览

十一.个人中心
1.个人中心页面

2.编辑个人资料

3.修改密码

3623

被折叠的 条评论
为什么被折叠?



