关注🌟⌈GPUStack⌋ 💻
一起学习 AI、GPU 管理与大模型相关技术实践。
2025 年是大模型推理技术发展的关键之年。自年初 DeepSeek R1 发布引发全民关注以来,推理框架加速需求暴涨,推理优化的战场骤然升温。以 vLLM、SGLang、MindIE 为代表的高性能推理引擎,以及 FlashInfer、FlashAttention、ATB 等底层加速库不断突破性能瓶颈,相比年初,部分前沿框架的推理性能提升已达 3 到 4 倍以上。
随着 Agent 应用的爆发和长上下文能力的普遍需求,端到端推理性能、大规模并发吞吐和低响应延迟已成为推理优化的三大主线,推动战火转向系统级的加速技术组合与工程优化。
在这一关键转折点,我们需要一个平台级解决方案,将前沿的推理加速技术集大成,并将其普惠化,让更多开发者和企业触手可及。
GPUStack:连接前沿技术与生产力
自 2024 年 7 月正式开源以来,GPUStack 已在全球上百个国家和地区获得广泛使用与认可,以稳定可靠与出色的易用性赢得了用户群体的普遍赞誉。我们始终坚信,开源生态的力量,是推动大模型普惠化的核心驱动力。
历经数月的深入研发与打磨,我们隆重发布 GPUStack v2 —— 一个面向未来的高性能模型推理 MaaS 平台,旨在充分释放异构硬件的算力潜能,并极大简化异构环境下模型部署的复杂度。
在大模型推理的下半场,GPUStack v2 不再是简单的模型服务平台,而是高性能推理生态的协调者与赋能者。
深度优化:集成生态之力,释放硬件潜能
当前,推理引擎如 vLLM、SGLang、MindIE 等在算子融合、KV Cache 管理和调度优化方面已达到较高性能水平。然而,在不同硬件和应用场景下,要释放这些引擎的全部潜力,需要大量的专业知识和手动调优。
GPUStack v2 解决了这一复杂性:
专家经验调优
过去数千个小时的投入,我们在无数测试与验证中不断打磨 GPUStack,针对不同性能场景构建了完善的优化数据库,并形成一套持续进化的推理性能最佳实践。
内部测试数据显示,通过最佳引擎选型和配置调优组合,H200 GPU 上运行 GLM 4.6 的吞吐量最高可提升 135%;H100 GPU 上运行 Qwen3-8B 的响应延迟最高可降低 63%。
我们会持续探索和投入,并将这些实践沉淀进 GPUStack v2。各类优化和测试方法也会开放到我们的推理性能实验室,让每一位用户都能开箱即用地获得卓越性能。

长序列与低时延优化
GPUStack v2 在专家调优基础上,将多项前沿推理优化方法进行工程化整合,使用户无需修改模型或复杂配置,即可获得稳定而显著的性能提升。
- 解码加速
GPUStack v2 原生集成 Eagle3、MTP、Ngram 等多种领先的解码加速算法,通过缩短 Token 生成路径、提升解码并行度,显著降低生成延迟(TPOT)。所有加速能力均通过统一接口封装,开箱即用。
未来,我们将进一步推出针对主流模型优化后的 Eagle 解码头,同时提供个性化模型训练服务,让企业能够构建适配自身业务的高性能解码方案,实现更极致的推理速度。
- KV Cache 扩展
针对不断增长的长上下文需求,GPUStack v2 提供多种开箱即用的 KV Cache 扩展方案(如 LMCache、HiCache),进一步增强 KV Cache 的灵活性与伸缩能力。
平台支持利用 GPU 主机内存扩容 KV Cache 池,并可通过高速外部共享存储实现跨设备缓存扩展,从而大幅降低长序列场景下的首 Token 延迟(TTFT),显著改善长文本处理、Agent 推理、多轮对话等场景的实际体验。

兼容性与可插拔
当前,推理引擎领域呈现多元化的竞争格局。不同推理引擎各自在算力调度、KV Cache 管理或长上下文优化等维度深度发力,性能各有千秋。然而,尚无一个方案能在所有场景中全面领先,用户在选择与切换时仍面临巨大挑战。
为此,GPUStack v2 以灵活开放为核心,提供可插拔后端架构与通用 API 代理支持,让用户能够以最高自由度选择最适合的推理引擎。
无论是 vLLM、SGLang,还是其他新兴或传统 AI 推理引擎,GPUStack 都能轻松兼容,并支持任意引擎版本的灵活切换与异构环境下的智能调度,确保用户始终能在第一时间使用最新的开源模型与推理优化成果。


国产算力赋能
在大模型推理进入规模化落地阶段的今天,异构算力的应用趋势日益显著。GPUStack v2 原生支持 NVIDIA、AMD 以及昇腾、海光、摩尔线程、天数智芯、寒武纪、沐曦等国内外主流异构算力,为用户提供跨硬件环境的一致、高效推理体验。
针对国产算力平台,GPUStack 团队进行了全面适配与探索优化。例如,在华为昇腾 910B NPU 上运行 Qwen3-30B-A3B 模型时,不同测试组合的性能差异显著;通过最佳引擎选型和配置调优组合,可实现最高 284% 的吞吐量提升。
这充分展现出国产算力在大模型推理领域的强大潜力。未来,我们将继续与国内外硬件生态伙伴深度协作,推动更多国产加速器在主流模型推理场景中实现最佳性能,助力算力自主可控与生态繁荣。

平台价值:从推理加速到高性能 MaaS 平台
随着大模型推理进入下半场,单卡或单节点优化已无法满足大规模部署需求。长上下文、多模型并发、异构算力环境以及复杂 Agent 任务,使平台层的算力调度、资源管理和运维治理成为核心竞争力。GPUStack v2 的目标,是提供一个高性能、可管理、可扩展、可观测的 MaaS 平台,帮助企业在多样化硬件与业务场景下,稳定、高效地运行大模型推理服务。
弹性算力:多 GPU 集群与云端资源统一管理
大模型推理的算力需求具有高负载与强波动特性。GPUStack v2 提供统一的算力管理与弹性扩缩容能力,使资源利用更加高效、可控与具成本优势。
- 异构集群统一管理
GPUStack v2 可以统一管理本地 GPU 集群、Kubernetes GPU 资源以及多种异构云 GPU,实现跨平台、高性能的推理资源池。平台在不同硬件架构间提供一致的调度与监控能力,让用户充分释放现有算力,保障高可用性与无限扩展潜力。
- 公有云 GPU 弹性扩缩容
通过与 AWS、阿里云、DigitalOcean 等云平台的深度集成,GPUStack v2 能根据业务负载自动扩容云端 GPU 实例。高峰期快速拉起 GPU,保证吞吐与延迟满足 SLA;低负载时可回收 GPU 资源,优化成本支出,实现算力的高效利用。

安全与访问治理:Higress AI Gateway 集成
在企业级场景中,模型服务必须具备可控性、可治理性和稳定性。GPUStack v2 深度集成 Higress AI Gateway,将访问管理、流量治理与服务稳定性统一纳入平台管理,打造企业级高可靠的大模型服务入口。
- 统一 API 接入与协议转换
借助 Higress 高性能 AI 网关,GPUStack v2 将所有模型服务,包括非 OpenAI API 接口以统一方式对外暴露,屏蔽底层推理引擎的差异。平台提供协议转换与通用 API 代理,支持跨语言、跨框架及非标准 API 调用,显著降低上层应用的接入成本,让开发者“开箱即可接入”。
- 模型与 API Key 级访问控制
GPUStack v2 提供 API Key 生命周期管理、模型级与 API Key 级的精细化访问控制、权限分层以及企业级 SSO 集成,确保不同用户和团队仅能访问被授权的模型,实现平台级隔离与安全治理。
- 服务治理与可靠性保障
GPUStack v2 支持 Token 配额管理、速率限制、Fallback 故障切换等机制,通过流量控制与服务降级策略确保模型服务在高负载、异常或多业务竞争场景下依然保持稳定、可控与高可用。


全链路可观测性与调用计量
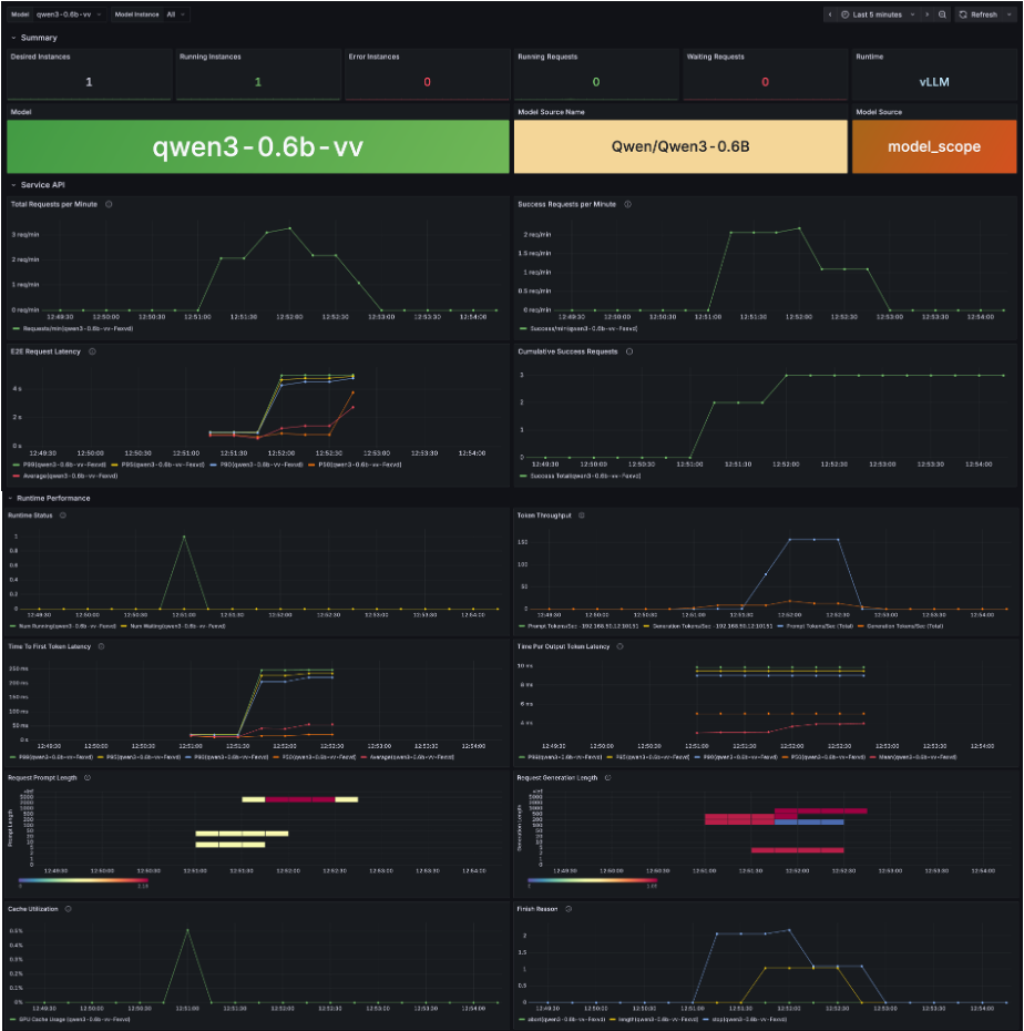
在企业级大模型部署中,服务的稳定性、使用透明度和资源可控性至关重要。GPUStack v2 提供端到端可观测能力,将模型运行状态、调用情况与底层算力资源统一管理,实现可量化、可追踪的推理服务。
- 模型健康监控
GPUStack v2 实时跟踪模型运行状态,包括推理错误、响应延迟和关键性能指标,通过可视化数据和报警机制,确保服务稳定可靠,并为异常排查提供强有力的数据支撑。
- 资源使用可视化
对每张 GPU、每个节点的计算利用率、显存占用、负载状态等关键指标进行可视化监控,让算力分配与集群调度一目了然。帮助运维团队快速发现瓶颈,优化资源使用,提高整体系统效率。
- 调用监控与计量统计
对每个 API 请求和 Token 使用量进行精细跟踪和统计,支持按模型、团队等维度分析,为计费、成本管理和容量规划提供精确数据,使服务使用更加透明和可控,助力企业决策。


总结
GPUStack v2 不仅在推理层面提供端到端性能加速,更进一步将算力管理、智能调度、安全访问与可观测性收敛到统一的平台架构中。
它将高性能推理从单机调优扩展到异构集群、跨云、多模型的可管理基础设施,使复杂生产场景中的资源利用、调度效率与服务稳定性都具备工程化保障。
在长上下文、高并发、低延迟正逐渐成为主流需求的背景下,GPUStack v2 正成为企业级大模型部署与持续运维的可靠、可扩展技术底座。
欢迎通过以下文档快速安装与体验 GPUStack v2,也期待你探索更多用法,或向我们反馈真实场景中的问题与建议:
GitHub 仓库: https://github.com/gpustack/gpustack
GPUStack 用户文档: https://docs.gpustack.ai
Meetup 直播预告
为了让更多开发者和 AI 爱好者深入了解 GPUStack v2 的架构设计与快速上手方法,同时解答大家在使用过程中遇到的问题,我们将在未来几周陆续举办一系列在线 Meetup 直播。
在 Meetup 中,你将可以:
- 深入了解 GPUStack v2 的核心功能与最佳实践
- 获取专家调优经验与性能优化技巧
- 现场提问,与社区和开发团队直接交流
关注 GPUStack 官方公众号或加入社区交流群,第一时间获取最新的 Meetup 时间、报名方式及直播主题推送。期待与你在线相聚,一起探索 GPUStack v2 的无限可能!
2万+

被折叠的 条评论
为什么被折叠?



