随着互联网技术的快速发展,传统的招聘模式逐渐被线上招聘平台所取代。尤其在企业和求职者之间的需求日益多样化的今天,如何提供更加高效、智能和个性化的招聘体验成为了行业的热点问题。在线招聘测评系统应运而生,它不仅为企业提供精准的人才筛选工具,还为求职者提供了一个展示自我能力的机会,成为连接人才与企业的重要桥梁。
系统主要分为两大部分:普通用户和管理员。普通用户可以通过平台浏览招聘信息、参与在线招聘测评、申请职位、投递简历、查看面试通知及求职资讯等功能。管理员则可以发布招聘信息、管理简历投递、安排面试、发布通知公告、管理用户等。系统还提供招聘测评模块,用户可通过在线测评评估自己的职业能力,并根据成绩获得岗位推荐,提升求职成功率。
系统采用Java语言作为开发语言,使用SpringBoot框架搭建后端服务,结合MySQL数据库存储用户数据、职位信息、测评记录等。SpringBoot框架的使用提供了高效的开发环境,简化了配置并提升了系统的可扩展性。前端部分使用Vue框架构建,确保用户界面的交互性和友好性。系统通过RESTful API进行前后端通信,确保数据的高效传输和操作。
系统的设计旨在为求职者提供便捷的招聘服务,同时为企业提供精准的人员筛选工具。通过精准的职位匹配、智能化的测评推荐、面试安排等功能,预计能够显著提高招聘效率,减少人力成本,提升求职者和企业的满意度
Design and Implementation of an Online Recruitment Evaluation System Based on SpringBoot
Abstract:With the rapid development of Internet technology, the traditional recruitment model has gradually been replaced by online recruitment platforms. Especially in today's increasingly diverse demands between businesses and job seekers, how to provide a more efficient, intelligent, and personalized recruitment experience has become a hot topic in the industry. The online recruitment evaluation system has emerged, providing not only precise talent screening tools for enterprises, but also an opportunity for job seekers to showcase their abilities, becoming an important bridge connecting talents and enterprises.
The system is mainly divided into two parts: regular users and administrators. Ordinary users can browse recruitment information, participate in online recruitment evaluations, apply for positions, submit resumes, view interview notifications and job search information through the platform. Administrators can post job postings, manage resume submissions, schedule interviews, publish notices and announcements, manage users, and more. The system also provides a recruitment assessment module, where users can evaluate their professional abilities through online assessments and obtain job recommendations based on their scores, thereby improving their job search success rate.
The system uses Java as the development language, builds backend services using the SpringBoot framework, and combines MySQL database to store user data, job information, evaluation records, etc. The use of the SpringBoot framework provides an efficient development environment, simplifies configuration, and enhances system scalability. The front-end is built using the Vue framework to ensure user interface interactivity and friendliness. The system communicates front-end and back-end through RESTful APIs to ensure efficient data transmission and operation.
The design of the system aims to provide convenient recruitment services for job seekers and precise personnel screening tools for enterprises. Through precise job matching, intelligent evaluation and recommendation, interview scheduling and other functions, it is expected to significantly improve recruitment efficiency, reduce labor costs, and enhance the satisfaction of job seekers and enterprises.
Keywords: online recruitment evaluation system; Java language; Spring Boot framework; MySQL database
目 录
1绪论
1.1研究背景
随着互联网技术的不断发展,传统招聘模式逐渐无法满足快速变化的市场需求,特别是在人才竞争日益激烈的今天,如何精准高效地进行人才招聘已成为企业面临的重大挑战。传统的招聘方式依赖大量人工筛选简历,面试安排繁琐,导致招聘周期长、效率低且成本高。此外,求职者通常面临信息不对称,无法全面了解职位要求与企业文化,导致求职体验差,求职成功率低。为解决这些问题,越来越多的企业开始依赖在线招聘平台,借助技术手段来提升招聘效率和精准度。然而,现有的大多数招聘平台仍然停留在信息发布和简历筛选阶段,缺乏科学的能力测评和精准的职位匹配,难以满足求职者和企业的深层次需求。因此,开发一套集招聘信息发布、在线测评与职位精准推荐于一体的智能招聘系统,成为提升招聘效率和质量的迫切需求。
1.2研究意义
在线招聘测评系统的设计与实现,不仅能够有效提升企业招聘过程中的工作效率,降低人力成本,还能通过智能化测评与精准匹配,帮助企业筛选出最符合岗位需求的人才,优化招聘决策。对求职者而言,系统提供的测评功能可以帮助其了解自身的职业能力和优势,从而根据测评结果选择最合适的职位,提高了求职的成功率。同时,系统通过数据分析,帮助企业更精准地定位到高潜力人才,缩短招聘周期,提升招聘质量。综合来看,本系统不仅是招聘效率和求职成功率提升的工具,也是招聘流程智能化和个性化发展的重要一步,具有重要的社会和经济意义。
1.3国内外发展现状
1.3.1国内研究现状
近年来,随着互联网技术的飞速发展,中国的在线招聘市场迎来了前所未有的增长机遇。传统招聘方式逐步被线上招聘平台所替代,许多知名平台如智联招聘、前程无忧、猎云网等已经占据了市场的主导地位。这些平台的优势在于能够打破地域限制,扩大招聘信息的覆盖范围,求职者和企业能够快速接触到更多的机会和资源。然而,随着市场竞争的激烈,传统招聘平台仍面临着一定的挑战,尤其在招聘效率、招聘质量及用户体验等方面,尚有提升空间。现有平台通常集中在职位发布、简历筛选和职位匹配等基础功能上,而缺乏更为深层次的智能化解决方案。例如,求职者在选择职位时,往往难以精准了解自己的能力与职位要求之间的契合度,导致高离职率和低匹配度的现象频发。随着人工智能、数据分析等技术的逐步发展,国内一些创新型企业已经开始将在线招聘与智能测评结合,通过大数据和机器学习分析,进一步提升招聘的精准度和效率。尽管如此,国内的智能招聘平台仍处于初步阶段,市场上的智能化招聘解决方案尚不普遍,仍需要进一步的技术创新与完善。
1.3.2国外研究现状
在全球范围内,在线招聘平台的技术发展较为成熟,尤其在美国、欧洲等发达国家,智能化招聘系统得到了广泛应用。国外一些领先的招聘平台,如LinkedIn、Indeed和Glassdoor等,已经不仅仅是职位发布和简历筛选的工具,更成为了职业发展的社交平台。LinkedIn通过社交网络的方式,让用户能够展示个人技能、经验以及职业目标,并通过智能算法推荐匹配的职位和人脉关系。与此同时,人工智能技术的引入,使得海外招聘平台在人才筛选、简历分析和职位匹配等环节实现了高度自动化和精准化。比如,AI驱动的招聘平台能够根据求职者的历史行为、技能分析、测评结果等多维度数据进行精准匹配,提供更个性化的招聘建议。此外,海外企业在人才测评和行为预测领域的研究和应用也相对领先,许多平台都已经整合了基于心理学和认知科学的评估工具,帮助雇主更好地了解候选人的综合素质与潜力。虽然国外智能招聘平台发展较为成熟,但在全球化和多元文化的背景下,如何处理不同地区和文化背景下的招聘需求仍是一个待解决的问题。
1.3.3总结
综上所述,国内外的在线招聘市场已经实现了从传统招聘向智能化招聘的转型。国内市场虽有一定的技术进展,但智能招聘系统仍处于起步阶段,存在技术、功能和用户体验方面的改进空间;而国外的智能招聘平台则已进入较为成熟的阶段,借助人工智能和大数据等技术,招聘效率和质量大大提高。未来,国内智能招聘平台需要借鉴国际先进经验,加速技术创新,以满足日益多样化和个性化的招聘需求。
1.4主要研究内容
主要研究内容涵盖需求分析、技术方案设计、功能设计和数据库设计等方面,致力于构建一个高效、智能的在线招聘测评系统。
1. 需求分析:系统的需求分析基于求职者和企业两类用户的需求。求职者需要一个便捷的求职平台,能够浏览职位、投递简历、参与在线测评、接收面试通知等;企业则需要一个高效的招聘平台,能够发布职位信息、筛选简历、管理面试安排等。系统还应提供招聘测评功能,通过测评结果为求职者推荐匹配度高的职位,优化招聘过程。
2、技术方案:系统采用Java语言和SpringBoot框架进行开发,保证了系统的高性能和可扩展性。数据库采用MySQL,利用其强大的数据存储和管理能力,为系统提供稳定的后端支持。前后端通过RESTful API进行数据交互,实现数据传输的高效性和灵活性。
3、功能设计:系统功能包括普通用户的招聘信息浏览、简历投递、测评参与、面试通知等;管理员的招聘信息发布、简历筛选、面试安排、用户管理等。通过精确的功能划分,确保了系统的易用性与高效性。
4、数据库设计:数据库设计包括用户信息表、职位信息表、简历投递记录表、测评结果表等,通过合理的表结构设计确保数据存储的完整性与查询效率。
1.5 论文结构与章节安排
本文共分为七章,章节内容安排如下:
第一章:绪论,主要介绍研究的背景和意义,概述研究的现状和系统特点。
第二章:关键技术,主要探讨和说明实现平台的关键技术。
第三章:系统分析,从平台的可行性、功能、性能等方面进行分析,为后续系统设计提供理论支持。
第四章:系统设计,对平台功能模块、数据库进行功能设计。
第五章:系统实现,介绍平台各个用户的功能、系统界面的实现。
第六章:系统测试,对平台进行测试,验证功能完整性、稳定性和安全性,评估系统在实际运行中的性能表现。
第七章: 结论。总结全文研究内容,提出对共建平台领域未来发展的展望和建议,指出研究的不足和可优化之处,为相关领域的进一步探索提供参考。
2相关技术简介
2.1 Java语言
在线招聘测评系统采用了Java语言作为后端开发的核心技术。Java语言因其跨平台特性和高度灵活性而备受青睐,使系统能够在不同操作系统上稳定运行,并为未来功能的拓展提供可靠的技术支持。同时,采用Spring Boot框架简化了配置,提升了开发效率和系统的稳定性。Java的选择确保了平台具有良好的可扩展性和稳定性,在为在线招聘测评系统提供技术支持的同时,也为用户提供畅顺的体验。
2.2 SpringBoot 框架
Spring Boot,作为Spring生态系统中一颗璀璨的明星,以其“约定优于配置”的核心理念,极大地简化了Java应用的开发、部署与管理流程。它并非是对Spring框架的颠覆,而是在其基础上进行了深度封装与优化,旨在快速搭建独立的、生产级别的Spring应用。Spring Boot通过自动配置功能,减少了大量繁琐的配置工作,让开发者能够更加专注于业务逻辑的实现。同时,它集成了众多常用库,如数据库连接池、缓存、消息队列等,为系统开发提供了一站式的解决方案。此外,Spring Boot还支持多种部署方式,无论是传统的WAR包部署,还是现代的容器化部署,都能轻松应对。因此,选择Spring Boot作为在线招聘测评系统的开发框架,不仅能够提升开发效率,还能确保系统的稳定性和可维护性。
2.3 MySQL数据库
MySQL数据库,作为开源关系型数据库管理系统的佼佼者,以其高性能、可靠性、易用性和灵活性,在全球范围内被广泛应用于各类企业级应用中。MySQL采用SQL(结构化查询语言)作为数据操作的标准语言,支持复杂的查询、数据更新、索引优化等功能,确保数据的高效存取和完整性。其强大的事务处理能力,为业务逻辑的原子性、一致性、隔离性和持久性提供了坚实保障。此外,MySQL还具备高度的可配置性和可扩展性,通过优化存储引擎、调整配置参数等手段,可以轻松应对高并发、大数据量的应用场景。在在线招聘测评系统中,MySQL作为后端数据存储的核心,不仅为系统提供了稳定可靠的数据支持,还通过其丰富的数据操作功能,助力系统实现复杂的业务逻辑和高效的数据管理。
3系统需求分析
3.1系统功能需求分析
在线招聘测评系统为普通用户和管理员提供了多种功能,确保招聘流程的高效性与流畅性。普通用户可以通过测评、申请职位和获取相关资讯,提升求职成功率。管理员则能够有效管理招聘信息、用户反馈、简历投递和面试安排,并通过数据统计和测评管理功能优化平台运作。这些功能相辅相成,共同构建了一个智能化、高效化的招聘平台。
3.1.1 普通用户功能
- 首页:用户登录后,首页展示平台的最新招聘信息、招聘测评、通知公告和招聘资讯等内容。用户可以快速浏览和访问不同模块,获取平台最新动态,帮助用户更便捷地找到相关资源。
- 招聘测评:用户可以参加在线招聘测评,测评内容包括多个科目和试题,覆盖不同的行业和岗位需求。测评结果将帮助用户评估自身职业能力,并根据成绩推荐适合的职位,提升求职成功率。
- 通知公告:展示平台发布的最新通知和公告,内容包括招聘活动、平台维护、功能更新等重要信息。确保用户及时获得平台内外部变化,避免错过重要信息。
- 招聘资讯:提供行业动态、求职技巧、企业文化和招聘趋势等相关资讯,帮助用户获取更广泛的就业信息,从而提高求职的准备和成功概率。
- 招聘信息:用户可以浏览平台上发布的各类招聘信息,选择符合自己兴趣和技能的职位进行申请。申请过程中,用户需上传个人简历并进行投递,系统会提供投递状态更新,便于用户了解申请进度。
- 个人首页:用户的个人首页展示其注册信息、简历投递记录、面试通知、收藏的职位等内容,帮助用户快速查看和管理自己的求职情况,提供简洁清晰的求职进度概览。
- 简历投递:用户可以通过平台上传并编辑个人简历,选择感兴趣的职位进行简历投递。简历可以随时更新,以适应不同职位的需求,并提高简历投递的匹配度和成功率。
- 面试通知:用户在面试后,会收到来自平台的结果通知,告知是否通过面试,是否进入下一轮或被录用。通知内容通常包括面试反馈、公司评价等信息,帮助求职者了解自己的表现,并为后续求职决策提供参考。
- 用户反馈:提供用户反馈功能,用户可以提出对平台功能、操作体验、招聘信息等方面的意见和建议。管理员根据反馈优化系统,确保用户体验不断提升。
- 个人简历:用户可以随时查看和编辑自己的个人简历,确保简历信息的准确性和完整性。简历内容包括个人信息、教育背景、工作经验、技能特长等,帮助用户展示自己的优势。
- 收藏:用户可以收藏感兴趣的职位或招聘信息,方便后续查看并快速申请。收藏功能帮助用户跟踪多个招聘信息,提升求职效率。
- 评论管理:用户可以对发布的招聘信息或公司进行评论,分享自己的求职体验或对公司的看法。评论可以帮助其他求职者了解公司文化和职位详情,做出更好的求职决策。
3.1.2 管理员用户功能
- 后台首页:管理员在后台首页可以查看平台的整体运营情况,包括招聘信息的发布状态、简历投递情况、面试通知发放统计以及测评试卷的平均分等。通过这些统计数据,管理员可以实时了解平台的使用情况,为后续优化提供参考依据。
- 用户管理:管理员可以管理平台上的所有用户账户,主要操作包括新增、删除、冻结账户以及权限分配等。管理员可以确保平台的正常运作,避免恶意注册或违规行为,维护平台的安全性。
- 职位类别管理:管理员负责设置和调整职位类别,确保职位信息的分类清晰明了,用户可以根据自己的需求和兴趣进行精准搜索。通过职位类别管理,平台可以更好地进行职位分类和推荐。
- 招聘信息管理:管理员可以发布、修改和删除招聘信息,确保招聘职位信息的准确性和及时性。招聘信息包括职位名称、要求、薪资待遇、岗位描述等,管理员需确保所有发布的招聘信息符合平台要求。
- 简历投递管理:管理员对用户投递的简历进行审核,根据职位要求筛选合适的候选人。对于符合要求的候选人,管理员可以发起面试邀请,安排面试时间、地点和其他重要事项,确保招聘流程顺利进行。
- 面试通知管理:管理员负责管理面试通知的发布和发送,确保候选人能够在第一时间收到面试安排。通知内容包括面试的时间、地点、面试官以及其他必要的准备事项,避免遗漏重要信息。
- 用户反馈管理:管理员可以查看和处理用户的反馈意见,包括功能建议、用户体验等。管理员根据反馈内容进行优化和改进,以提升平台的整体服务质量。
- 个人简历管理:管理员有权限查看平台上的所有用户简历,并对其内容进行审核。管理员需确保简历内容的真实性和合规性,避免平台内出现虚假简历信息。
- 轮播图管理:管理员可以管理首页的轮播图内容,发布广告、平台活动或重要通知等,提升平台的吸引力和用户参与度。轮播图的内容更新有助于展示平台的最新动态或重要信息。
- 通知公告管理:管理员负责发布和管理平台的通知公告,确保用户及时接收到平台的重要信息,如招聘活动、政策更新等。管理员可以根据需要调整公告内容,确保信息传达的准确性。
- 招聘资讯管理:管理员可以发布和管理招聘相关的新闻、资讯和行业动态,增强平台的专业性。招聘资讯模块帮助用户更好地了解招聘市场趋势,获取求职所需的外部信息。
- 招聘测评管理:管理员负责管理平台的招聘测评部分,包括设置和更新科目列表、维护试题库、记录用户错题以及生成和发布试卷。管理员可根据行业变化和需求优化测评内容,确保测评系统的科学性和公正性。
3.2系统非功能性分析
在研究在线招聘测评系统时,非功能性需求分析是一个重要的部分。非功能性需求主要关注的是系统如何运行,而不是它具体完成什么功能。这些需求包括性能、可用性、安全性、可维护性、可扩展性、易用性等方面。以下是一个关于在线招聘测评系统非功能性需求分析的概要。
性能需求:系统需确保快速响应和高吞吐量,以支持大量用户同时访问,即使在高峰时段也能保持流畅的操作体验,避免因延迟或卡顿影响用户体验。
可用性:安系统必须具备高可用性,采用冗余部署、负载均衡等策略,确保即使部分组件故障也能迅速恢复服务,减少服务中断时间,保障用户业务的连续性。
安全性:鉴于系统处理用户敏感信息,如个人信息等,必须实施严格的安全措施,包括数据加密、访问控制、防攻击机制等,以保护用户数据免受未授权访问或泄露。
可维护性:系统设计应注重可维护性,采用模块化、标准化的架构,提供详尽的开发文档和用户手册,确保系统易于理解和维护,降低长期运维成本。
可扩展性:随着业务的发展,系统可能需要扩展功能或提升性能。因此,系统需具备灵活的可扩展性,能够轻松添加新模块、优化性能,以应对未来增长的需求。
易用性:用户界面应直观易用,符合用户习惯,提供清晰的导航和友好的操作反馈,帮助用户快速上手并高效完成任务,提升整体用户满意度。
3.3系统可行性分析
通过在线招聘测评系统的可行性分析,从技术可行性、经济可行性、操作可行性以及社会可行性四个维度进行深入探讨,以确保系统的开发与应用具有坚实的可行性基础。
3.3.1技术可行性
在线招聘测评系统使用Java语言、SpringBoot框架、Vue前端和MySQL数据库等成熟的技术栈,具备较高的技术稳定性和可扩展性。Java作为后端开发语言,能够处理高并发请求并提供较好的安全性。SpringBoot框架简化了开发流程,提高了代码质量和系统的维护性。Vue前端框架则使得用户界面更加友好,能够适应不同设备。MySQL数据库支持关系型数据的高效存储与查询,适合在线招聘测评系统的大规模数据处理。因此,技术实现和维护的可行性都较高,能够满足项目的长期稳定运行。
3.3.2经济可行性
在线招聘测评系统的开发和实施成本相对较低。采用开源的SpringBoot框架和MySQL数据库,减少了高昂的授权费用。系统的硬件需求也较为基础,可以在现有的计算机设备上运行,不需要额外的昂贵硬件支持。此外,通过提高管理效率、降低人工操作成本和提升用户满意度,长期来看具有较强的经济效益。
3.3.3操作可行性
系统采用直观的用户界面和简单的操作流程,适用于不同技术背景的用户。管理员和普通用户都能迅速上手,系统的功能模块清晰,操作简便,减少了培训成本。系统提供的功能能够有效支持日常管理任务,满足管理员和用户的基本需求,确保了操作的可行性。
3.3.4社会可行性
系统的社会可行性较高。随着数字化转型的推进,企业和求职者对高效、精准招聘平台的需求日益增加。系统通过智能测评和精准匹配,能够提高招聘效率,降低人力成本,满足社会各类人才市场的需求,促进就业和企业发展,具有较强的市场适应性和实际应用价值。
从技术、经济、操作和社会四个维度来看,在线招聘测评系统的开发均具备高度的可行性。
3.4系统用例分析
在线招聘测评系统用例分析主要从普通用户、管理员两个实体展开描述。
3.4.1普通用户用例分析
普通用户在系统中的主要用例包括:注册与登录、浏览职位信息、投递简历、参与在线测评、查看测评结果、接收面试通知以及修改个人资料。用户通过系统可以方便地筛选符合自己条件的职位,并根据测评结果获得个性化的职位推荐,提升求职效率和成功率。系统还支持面试安排的通知功能,帮助用户及时了解面试信息,确保求职过程的顺利进行。详细用例图如图3.1所示。

图3.1普通用户用例图
3.4.2管理员用例分析
管理员在系统中的主要用例包括:注册与登录、发布和管理职位信息、查看和筛选求职者简历、安排面试、审核用户信息、管理测评内容、查看招聘统计数据等。管理员通过系统可以高效地管理招聘流程,筛选符合要求的候选人,并根据测评结果做出更精准的决策。同时,管理员可通过数据分析优化招聘策略,提高招聘效率和质量,确保平台的正常运营和良性发展。详细用例图如图3.2所示。

图3.2管理员用例图
4系统设计
4.1系统总体设计思路
在线招聘测评系统采用Browser/Server结构,(浏览器/服务器)和基于Web服务前后台交互的模式,是一个适用于Windows体系环境下的模型结构。只要用户有符合程序运行的硬件系统,并连上互联网,便可以在任何时间、任何地点使用。系统工作原理图如图4.1所示:

图4.1系统工作原理图
其最终前后台交互原理如图4.2所示。

图4.2前后台交互原理
具体交互流程为:浏览器中执行具体操作,操作命令将生成一个do方法。该方法使得浏览器能够访问后台中的Controller层,Controller层由于业务上的需要执行进而访问Service层。Service层收到指令后将会去调用内部DAO层的接口。接口将会和MyBatis层下的一个SQL语句相对接。对接好之后进而访问MySql数据库。更新底层数据,然后将数据同步回MyBatis层,同步变化后的数据将通过DAO层接口,Service层和后台Controller层,直观反映到浏览器页面上。
4.2系统结构设计
在线招聘测评系统的整体结构设计如图4.3所示。

图4.3整体功能结构设计图
4.3系统功能设计
4.3.1用户登录流程
当用户进入登录页面时,当其在浏览器执行具体操作的时候,后端会同步显示,如图4.4所示。

图4.4登录流程图
4.3.2系统操作流程
用户注册并登录后,可以浏览职位信息并根据个人条件筛选感兴趣的职位。求职者投递简历并参与在线测评,系统根据测评结果推荐匹配的职位。管理员登录后发布职位信息、筛选求职者简历,并安排面试。管理员还可审核用户信息、管理测评内容及查看招聘数据分析。通过这些操作,系统确保了招聘过程的高效性和精准性,促进了求职者与企业的良好匹配。操作流程如图4.5所示。

图4.5系统操作流程图
4.4系统核心代码设计
在线招聘测评系统的核心代码设计如下:
4.4.1用户注册
注册页UserController.java,传入user对象,并将"user_id"、 "state"、 "user_group"、"login_time"、"phone"、"phone_state"、 "username"、"nickname"、"password"、"email"、"email_state"、"avatar"、"create_time"输入,重点是 "username"、"nickname"、"password"必须输入,通过获取username,数据库查询是否有该用户,如果存在,则提示“用户已存在”,否则执行将UserId置为空(数据库表中该字段已设置自动递增),代码如下所示。
/**
* 注册
* @param user
* @return
*/
@PostMapping("register")
public Map<String, Object> signUp(@RequestBody User user) {
// 查询用户
Map<String, String> query = new HashMap<>();
Map<String,Object> map = JSON.parseObject(JSON.toJSONString(user));
query.put("username",user.getUsername());
List list = service.selectBaseList(service.select(query, new HashMap<>()));
if (list.size()>0){
return error(30000, "用户已存在");
}
map.put("password",service.encryption(String.valueOf(map.get("password"))));
service.insert(map);
return success(1);
}
4.4.2用户登录
登录页,首先传入"username"、"email"、"phone"、"password",用户可通过用户名、邮箱、手机号进行登陆,通过判断resultList来确定查询结果,然后执行查询用户组UserGroup,用户组里面不存在,依然报“用户不存在”,执行完以上代码,最后涉及到用户带有“审核”的,会查询examine_state(用户的审核状态),数据库表user_group中含有source_table和source_field进行查询,以上步骤完成,对输入的密码进行存储Token到数据库,匹对账号和密码,数据库中的AccessToken为令牌,用于身份认证,代码如下所示。
/**
* 登录
* @param data
* @param httpServletRequest
* @return
*/
@PostMapping("login")
public Map<String, Object> login(@RequestBody Map<String, String> data, HttpServletRequest httpServletRequest) {
log.info("[执行登录接口]");
String username = data.get("username");
String email = data.get("email");
String phone = data.get("phone");
String password = data.get("password");
List resultList = null;
Map<String, String> map = new HashMap<>();
if(username != null && "".equals(username) == false){
map.put("username", username);
resultList = service.selectBaseList(service.select(map, new HashMap<>()));
}
4.4.3修改密码
修改密码,通过请求data,获取旧密码,并将新密码重新赋值,期间都是需要通过加密,代码如下所示。
* 修改密码
* @param data
* @param request
* @return
*/
@PostMapping("change_password")
public Map<String, Object> change_password(@RequestBody Map<String, String> data, HttpServletRequest request){
// 根据Token获取UserId
String token = request.getHeader("x.auth.token");
Integer userId = tokenGetUserId(token);
// 根据UserId和旧密码获取用户
Map<String, String> query = new HashMap<>();
String o_password = data.get("o_password");
query.put("user_id" ,String.valueOf(userId));
query.put("password" ,service.encryption(o_password));
int count = service.selectBaseCount(service.count(query, service.readConfig(request)));
if(count > 0){
// 修改密码
Map<String,Object> form = new HashMap<>();
form.put("password",service.encryption(data.get("password")));
service.update(query,service.readConfig(request),form);
return success(1);
}
return error(10000,"密码修改失败!");
4.4.4修改数据
修改一个数据,原理与add基本一致,不同点在于通过readConfig()读取关键字,以及通过readQuery()获取URL后面?指定位置的标识,转成Map对象后,执行update操作,同样通过拼接的sql语句执行,执行过程读取query,toWhereSql()语句完成数据库操作,body为修改对象的值,代码如下所示。
@PostMapping("/set")
@Transactional
public Map<String, Object> set(HttpServletRequest request) throws IOException {
service.update(service.readQuery(request), service.readConfig(request), service.readBody(request.getReader()));
return success(1);
}
4.4.5删除数据
删除一条数据,通过readQuery(),获取URL后面的对象地址,删除FROM具体的table,query删除查询FindConfig语句,代码如下所示。
@RequestMapping(value = "/del")
@Transactional
public Map<String, Object> del(HttpServletRequest request) {
service.delete(service.readQuery(request), service.readConfig(request));
return success(1);
}
public void delete(Map<String,String> query,Map<String,String> config){
QueryWrapper wrapper = new QueryWrapper<E>();
toWhereWrapper(query, "0".equals(config.get(FindConfig.GROUP_BY)),wrapper);
baseMapper.delete(wrapper);
log.info("[{}] . 删除操作:{}",wrapper.getSqlSelect());
}
4.4.6获取数据
通过请求的参数获取列表数据,代码如下所示。
@RequestMapping("/get_obj")
public Map<String, Object> obj(HttpServletRequest request) {
List resultList = service.selectBaseList(service.select(service.readQuery(request), service.readConfig(request)));
if (resultList.size() > 0) {
JSONObject jsonObject = new JSONObject();
jsonObject.put("obj",resultList.get(0));
return success(jsonObject);
} else {
return success(null);
}
4.4.7图片上传
通过请求的参数获取列表数据,代码如下所示。
@PostMapping("/upload")
public Map<String, Object> upload(@RequestParam("file") MultipartFile file) {
log.info("进入方法");
if (file.isEmpty()) {
return error(30000, "没有选择文件");
}
try {
//判断有没路径,没有则创建
String filePath = System.getProperty("user.dir") + "/src/main/resources/static/";
File targetDir = new File(filePath);
if (!targetDir.exists() && !targetDir.isDirectory()) {
if (targetDir.mkdirs()) {
log.info("创建目录成功");
} else {
log.error("创建目录失败");
}
}
4.5数据库设计
4.5.1数据库设计原则
在线招聘测评系统在进行数据库设计时,考虑到个人能力与数据库选择,选择了数据库Mysql。以下将使用E.R展示数据库中设计的实体及主要的字段和类型及数据库的描述。
4.5.2数据库实体
通过建立在线招聘测评系统的E.R模型图。以此来设计详细的数据库资料实体,以下为具体图例:
(1)普通用户实体图如下图所示;

图4.6普通用户实体图
(2)简历信息实体图如下图所示;

图4.7简历信息实体图
(3)招聘信息实体E.R图如下图所示;

图4.8招聘信息实体E.R图
(4)整体数据库实体E.R图如下图所示:

图4.9数据库E.R图
4.5.3数据库表设计
系统开发过程中所使用的数据表如下所示:
表access_token (登陆访问时长)
| 编号 | 名称 | 数据类型 | 长度 | 小数位 | 允许空值 | 主键 | 默认值 | 说明 |
| 1 | token_id | int | 10 | 0 | N | Y | 临时访问牌ID | |
| 2 | token | varchar | 64 | 0 | Y | N | 临时访问牌 | |
| 3 | info | text | 65535 | 0 | Y | N | ||
| 4 | maxage | int | 10 | 0 | N | N | 2 | 最大寿命:默认2小时 |
| 5 | create_time | timestamp | 19 | 0 | N | N | CURRENT_TIMESTAMP | 创建时间: |
| 6 | update_time | timestamp | 19 | 0 | N | N | CURRENT_TIMESTAMP | 更新时间: |
| 7 | user_id | int | 10 | 0 | N | N | 0 | 用户编号: |
| 编号 | 名称 | 数据类型 | 长度 | 小数位 | 允许空值 | 主键 | 默认值 | 说明 |
| 1 | article_id | mediumint | 8 | 0 | N | Y | 文章id:[0,8388607] | |
| 2 | title | varchar | 125 | 0 | N | Y | 标题:[0,125]用于文章和html的title标签中 | |
| 3 | type | varchar | 64 | 0 | N | N | 0 | 文章分类:[0,1000]用来搜索指定类型的文章 |
| 4 | hits | int | 10 | 0 | N | N | 0 | 点击数:[0,1000000000]访问这篇文章的人次 |
| 5 | praise_len | int | 10 | 0 | N | N | 0 | 点赞数 |
| 6 | create_time | timestamp | 19 | 0 | N | N | CURRENT_TIMESTAMP | 创建时间: |
| 7 | update_time | timestamp | 19 | 0 | N | N | CURRENT_TIMESTAMP | 更新时间: |
| 8 | source | varchar | 255 | 0 | Y | N | 来源:[0,255]文章的出处 | |
| 9 | url | varchar | 255 | 0 | Y | N | 来源地址:[0,255]用于跳转到发布该文章的网站 | |
| 10 | tag | varchar | 255 | 0 | Y | N | 标签:[0,255]用于标注文章所属相关内容,多个标签用空格隔开 | |
| 11 | content | longtext | 2147483647 | 0 | Y | N | 正文:文章的主体内容 | |
| 12 | img | varchar | 255 | 0 | Y | N | 封面图 | |
| 13 | description | text | 65535 | 0 | Y | N | 文章描述 |
| 编号 | 名称 | 数据类型 | 长度 | 小数位 | 允许空值 | 主键 | 默认值 | 说明 |
| 1 | type_id | smallint | 5 | 0 | N | Y | 分类ID:[0,10000] | |
| 2 | display | smallint | 5 | 0 | N | N | 100 | 显示顺序:[0,1000]决定分类显示的先后顺序 |
| 3 | name | varchar | 16 | 0 | N | N | 分类名称:[2,16] | |
| 4 | father_id | smallint | 5 | 0 | N | N | 0 | 上级分类ID:[0,32767] |
| 5 | description | varchar | 255 | 0 | Y | N | 描述:[0,255]描述该分类的作用 | |
| 6 | icon | text | 65535 | 0 | Y | N | 分类图标: | |
| 7 | url | varchar | 255 | 0 | Y | N | 外链地址:[0,255]如果该分类是跳转到其他网站的情况下,就在该URL上设置 | |
| 8 | create_time | timestamp | 19 | 0 | N | N | CURRENT_TIMESTAMP | 创建时间: |
| 9 | update_time | timestamp | 19 | 0 | N | N | CURRENT_TIMESTAMP | 更新时间: |
| 编号 | 名称 | 数据类型 | 长度 | 小数位 | 允许空值 | 主键 | 默认值 | 说明 |
| 1 | auth_id | int | 10 | 0 | N | Y | 授权ID: | |
| 2 | user_group | varchar | 64 | 0 | Y | N | 用户组: | |
| 3 | mod_name | varchar | 64 | 0 | Y | N | 模块名: | |
| 4 | table_name | varchar | 64 | 0 | Y | N | 表名: | |
| 5 | page_title | varchar | 255 | 0 | Y | N | 页面标题: | |
| 6 | path | varchar | 255 | 0 | Y | N | 路由路径: | |
| 7 | parent | varchar | 64 | 0 | Y | N | 父级菜单 | |
| 8 | parent_sort | int | 10 | 0 | N | N | 0 | 父级菜单排序 |
| 9 | position | varchar | 32 | 0 | Y | N | 位置: | |
| 10 | mode | varchar | 32 | 0 | N | N | _blank | 跳转方式: |
| 11 | add | tinyint | 3 | 0 | N | N | 1 | 是否可增加: |
| 12 | del | tinyint | 3 | 0 | N | N | 1 | 是否可删除: |
| 13 | set | tinyint | 3 | 0 | N | N | 1 | 是否可修改: |
| 14 | get | tinyint | 3 | 0 | N | N | 1 | 是否可查看: |
| 15 | field_add | text | 65535 | 0 | Y | N | 添加字段: | |
| 16 | field_set | text | 65535 | 0 | Y | N | 修改字段: | |
| 17 | field_get | text | 65535 | 0 | Y | N | 查询字段: | |
| 18 | table_nav_name | varchar | 500 | 0 | Y | N | 跨表导航名称: | |
| 19 | table_nav | varchar | 500 | 0 | Y | N | 跨表导航: | |
| 20 | option | text | 65535 | 0 | Y | N | 配置: | |
| 21 | create_time | timestamp | 19 | 0 | N | N | CURRENT_TIMESTAMP | 创建时间: |
| 22 | update_time | timestamp | 19 | 0 | N | N | CURRENT_TIMESTAMP | 更新时间: |
| 编号 | 名称 | 数据类型 | 长度 | 小数位 | 允许空值 | 主键 | 默认值 | 说明 |
| 1 | code_token_id | int | 10 | 0 | N | Y | ||
| 2 | token | varchar | 255 | 0 | Y | N | ||
| 3 | code | varchar | 255 | 0 | Y | N | 验证码 | |
| 4 | expire_time | timestamp | 19 | 0 | N | N | CURRENT_TIMESTAMP | 失效时间 |
| 5 | create_time | timestamp | 19 | 0 | N | N | CURRENT_TIMESTAMP | 创建时间 |
| 6 | update_time | timestamp | 19 | 0 | N | N | CURRENT_TIMESTAMP | 更新时间: |
| 编号 | 名称 | 数据类型 | 长度 | 小数位 | 允许空值 | 主键 | 默认值 | 说明 |
| 1 | collect_id | int | 10 | 0 | N | Y | 收藏ID: | |
| 2 | user_id | int | 10 | 0 | N | N | 0 | 收藏人ID: |
| 3 | source_table | varchar | 255 | 0 | Y | N | 来源表: | |
| 4 | source_field | varchar | 255 | 0 | Y | N | 来源字段: | |
| 5 | source_id | int | 10 | 0 | N | N | 0 | 来源ID: |
| 6 | title | varchar | 255 | 0 | Y | N | 标题: | |
| 7 | img | varchar | 255 | 0 | Y | N | 封面: | |
| 8 | create_time | timestamp | 19 | 0 | N | N | CURRENT_TIMESTAMP | 创建时间: |
| 9 | update_time | timestamp | 19 | 0 | N | N | CURRENT_TIMESTAMP | 更新时间: |
| 编号 | 名称 | 数据类型 | 长度 | 小数位 | 允许空值 | 主键 | 默认值 | 说明 |
| 1 | comment_id | int | 10 | 0 | N | Y | 评论ID: | |
| 2 | user_id | int | 10 | 0 | N | N | 0 | 评论人ID: |
| 3 | reply_to_id | int | 10 | 0 | N | N | 0 | 回复评论ID:空为0 |
| 4 | content | longtext | 2147483647 | 0 | Y | N | 内容: | |
| 5 | nickname | varchar | 255 | 0 | Y | N | 昵称: | |
| 6 | avatar | varchar | 255 | 0 | Y | N | 头像地址:[0,255] | |
| 7 | create_time | timestamp | 19 | 0 | N | N | CURRENT_TIMESTAMP | 创建时间: |
| 8 | update_time | timestamp | 19 | 0 | N | N | CURRENT_TIMESTAMP | 更新时间: |
| 9 | source_table | varchar | 255 | 0 | Y | N | 来源表: | |
| 10 | source_field | varchar | 255 | 0 | Y | N | 来源字段: | |
| 11 | source_id | int | 10 | 0 | N | N | 0 | 来源ID: |
| 编号 | 名称 | 数据类型 | 长度 | 小数位 | 允许空值 | 主键 | 默认值 | 说明 |
| 1 | curriculum_vitae_id | int | 10 | 0 | N | Y | 个人简历ID | |
| 2 | resume_title | varchar | 64 | 0 | Y | N | 简历标题 | |
| 3 | ordinary_users | int | 10 | 0 | Y | N | 0 | 普通用户 |
| 4 | user_name | varchar | 64 | 0 | Y | N | 用户姓名 | |
| 5 | user_gender | varchar | 64 | 0 | Y | N | 用户性别 | |
| 6 | user_phone_number | varchar | 64 | 0 | Y | N | 用户电话 | |
| 7 | users_educational_background | varchar | 64 | 0 | Y | N | 用户学历 | |
| 8 | id_number | varchar | 64 | 0 | Y | N | 身份证号 | |
| 9 | professional_skills | varchar | 64 | 0 | Y | N | 专业技能 | |
| 10 | job_intention | varchar | 64 | 0 | Y | N | 求职意向 | |
| 11 | salary_expectation | varchar | 64 | 0 | Y | N | 期望薪资 | |
| 12 | hands_on_background | text | 65535 | 0 | Y | N | 工作经验 | |
| 13 | personal_profile | text | 65535 | 0 | Y | N | 个人简介 | |
| 14 | create_time | datetime | 19 | 0 | N | N | CURRENT_TIMESTAMP | 创建时间 |
| 15 | update_time | timestamp | 19 | 0 | N | N | CURRENT_TIMESTAMP | 更新时间 |
| 编号 | 名称 | 数据类型 | 长度 | 小数位 | 允许空值 | 主键 | 默认值 | 说明 |
| 1 | exam_question_id | mediumint | 8 | 0 | N | Y | ||
| 2 | subject_name | varchar | 255 | 0 | Y | N | 科目名称 | |
| 3 | type | varchar | 20 | 0 | Y | N | 类型 | |
| 4 | title | varchar | 255 | 0 | Y | N | 题目 | |
| 5 | question_item | varchar | 500 | 0 | Y | N | 选项 | |
| 6 | answer | varchar | 500 | 0 | Y | N | 参考答案 | |
| 7 | score | double | 9 | 2 | Y | N | 总分 | |
| 8 | create_time | timestamp | 19 | 0 | N | N | CURRENT_TIMESTAMP | 创建时间: |
| 9 | update_time | timestamp | 19 | 0 | N | N | CURRENT_TIMESTAMP | 更新时间: |
| 编号 | 名称 | 数据类型 | 长度 | 小数位 | 允许空值 | 主键 | 默认值 | 说明 |
| 1 | hits_id | int | 10 | 0 | N | Y | 点赞ID: | |
| 2 | user_id | int | 10 | 0 | N | N | 0 | 点赞人: |
| 3 | create_time | timestamp | 19 | 0 | N | N | CURRENT_TIMESTAMP | 创建时间: |
| 4 | update_time | timestamp | 19 | 0 | N | N | CURRENT_TIMESTAMP | 更新时间: |
| 5 | source_table | varchar | 255 | 0 | Y | N | 来源表: | |
| 6 | source_field | varchar | 255 | 0 | Y | N | 来源字段: | |
| 7 | source_id | int | 10 | 0 | N | N | 0 | 来源ID: |
| 编号 | 名称 | 数据类型 | 长度 | 小数位 | 允许空值 | 主键 | 默认值 | 说明 |
| 1 | interview_notice_id | int | 10 | 0 | N | Y | 面试通知ID | |
| 2 | job_title | varchar | 64 | 0 | Y | N | 职位名称 | |
| 3 | salary_and_benefits | varchar | 64 | 0 | Y | N | 薪资待遇 | |
| 4 | enterprise_name | varchar | 64 | 0 | Y | N | 企业名称 | |
| 5 | ordinary_users | int | 10 | 0 | Y | N | 0 | 普通用户 |
| 6 | user_name | varchar | 64 | 0 | Y | N | 用户姓名 | |
| 7 | interview_time | datetime | 19 | 0 | Y | N | 面试时间 | |
| 8 | interview_location | varchar | 64 | 0 | Y | N | 面试地点 | |
| 9 | interview_notice | text | 65535 | 0 | Y | N | 面试通知 | |
| 10 | interview_results | varchar | 64 | 0 | Y | N | 面试结果 | |
| 11 | interview_situation | text | 65535 | 0 | Y | N | 面试情况 | |
| 12 | user_feedback_limit_times | int | 10 | 0 | N | N | 0 | 反馈限制次数 |
| 13 | create_time | datetime | 19 | 0 | N | N | CURRENT_TIMESTAMP | 创建时间 |
| 14 | update_time | timestamp | 19 | 0 | N | N | CURRENT_TIMESTAMP | 更新时间 |
| 15 | source_table | varchar | 255 | 0 | Y | N | 来源表 | |
| 16 | source_id | int | 10 | 0 | Y | N | 来源ID | |
| 17 | source_user_id | int | 10 | 0 | Y | N | 来源用户 |
| 编号 | 名称 | 数据类型 | 长度 | 小数位 | 允许空值 | 主键 | 默认值 | 说明 |
| 1 | job_category_id | int | 10 | 0 | N | Y | 职位类别ID | |
| 2 | job_category | varchar | 64 | 0 | Y | N | 职位类别 | |
| 3 | create_time | datetime | 19 | 0 | N | N | CURRENT_TIMESTAMP | 创建时间 |
| 4 | update_time | timestamp | 19 | 0 | N | N | CURRENT_TIMESTAMP | 更新时间 |
| 编号 | 名称 | 数据类型 | 长度 | 小数位 | 允许空值 | 主键 | 默认值 | 说明 |
| 1 | notice_id | mediumint | 8 | 0 | N | Y | 公告id: | |
| 2 | title | varchar | 125 | 0 | N | N | 标题: | |
| 3 | content | longtext | 2147483647 | 0 | Y | N | 正文: | |
| 4 | create_time | timestamp | 19 | 0 | N | N | CURRENT_TIMESTAMP | 创建时间: |
| 5 | update_time | timestamp | 19 | 0 | N | N | CURRENT_TIMESTAMP | 更新时间: |
| 编号 | 名称 | 数据类型 | 长度 | 小数位 | 允许空值 | 主键 | 默认值 | 说明 |
| 1 | ordinary_users_id | int | 10 | 0 | N | Y | 普通用户ID | |
| 2 | user_name | varchar | 64 | 0 | Y | N | 用户姓名 | |
| 3 | user_gender | varchar | 64 | 0 | Y | N | 用户性别 | |
| 4 | user_phone_number | varchar | 64 | 0 | Y | N | 用户电话 | |
| 5 | users_educational_background | varchar | 64 | 0 | Y | N | 用户学历 | |
| 6 | work_experience | text | 65535 | 0 | Y | N | 工作经历 | |
| 7 | examine_state | varchar | 16 | 0 | N | N | 已通过 | 审核状态 |
| 8 | user_id | int | 10 | 0 | N | N | 0 | 用户ID |
| 9 | create_time | datetime | 19 | 0 | N | N | CURRENT_TIMESTAMP | 创建时间 |
| 10 | update_time | timestamp | 19 | 0 | N | N | CURRENT_TIMESTAMP | 更新时间 |
| 编号 | 名称 | 数据类型 | 长度 | 小数位 | 允许空值 | 主键 | 默认值 | 说明 |
| 1 | praise_id | int | 10 | 0 | N | Y | 点赞ID: | |
| 2 | user_id | int | 10 | 0 | N | N | 0 | 点赞人: |
| 3 | create_time | timestamp | 19 | 0 | N | N | CURRENT_TIMESTAMP | 创建时间: |
| 4 | update_time | timestamp | 19 | 0 | N | N | CURRENT_TIMESTAMP | 更新时间: |
| 5 | source_table | varchar | 255 | 0 | Y | N | 来源表: | |
| 6 | source_field | varchar | 255 | 0 | Y | N | 来源字段: | |
| 7 | source_id | int | 10 | 0 | N | N | 0 | 来源ID: |
| 8 | status | bit | 1 | 0 | N | N | 1 | 点赞状态:1为点赞,0已取消 |
表recruitment_information (招聘信息)
| 编号 | 名称 | 数据类型 | 长度 | 小数位 | 允许空值 | 主键 | 默认值 | 说明 |
| 1 | recruitment_information_id | int | 10 | 0 | N | Y | 招聘信息ID | |
| 2 | job_title | varchar | 64 | 0 | Y | N | 职位名称 | |
| 3 | job_category | varchar | 64 | 0 | Y | N | 职位类别 | |
| 4 | qualifications_for_the_position | varchar | 64 | 0 | Y | N | 任职资格 | |
| 5 | work_location | varchar | 64 | 0 | Y | N | 工作地点 | |
| 6 | number_of_recruits | double | 9 | 2 | Y | N | 0.00 | 招聘人数 |
| 7 | salary_and_benefits | varchar | 64 | 0 | Y | N | 薪资待遇 | |
| 8 | enterprise_name | varchar | 64 | 0 | Y | N | 企业名称 | |
| 9 | cover_photo | varchar | 255 | 0 | Y | N | 封面图片 | |
| 10 | company_profile | text | 65535 | 0 | Y | N | 企业简介 | |
| 11 | job_responsibilities | text | 65535 | 0 | Y | N | 岗位职责 | |
| 12 | hits | int | 10 | 0 | N | N | 0 | 点击数 |
| 13 | praise_len | int | 10 | 0 | N | N | 0 | 点赞数 |
| 14 | collect_len | int | 10 | 0 | N | N | 0 | 收藏数 |
| 15 | comment_len | int | 10 | 0 | N | N | 0 | 评论数 |
| 16 | resume_submission_limit_times | int | 10 | 0 | N | N | 0 | 申请限制次数 |
| 17 | create_time | datetime | 19 | 0 | N | N | CURRENT_TIMESTAMP | 创建时间 |
| 18 | update_time | timestamp | 19 | 0 | N | N | CURRENT_TIMESTAMP | 更新时间 |
| 编号 | 名称 | 数据类型 | 长度 | 小数位 | 允许空值 | 主键 | 默认值 | 说明 |
| 1 | resume_submission_id | int | 10 | 0 | N | Y | 简历投递ID | |
| 2 | job_title | varchar | 64 | 0 | Y | N | 职位名称 | |
| 3 | salary_and_benefits | varchar | 64 | 0 | Y | N | 薪资待遇 | |
| 4 | enterprise_name | varchar | 64 | 0 | Y | N | 企业名称 | |
| 5 | ordinary_users | int | 10 | 0 | Y | N | 0 | 普通用户 |
| 6 | user_name | varchar | 64 | 0 | Y | N | 用户姓名 | |
| 7 | user_phone_number | varchar | 64 | 0 | Y | N | 用户电话 | |
| 8 | users_educational_background | varchar | 64 | 0 | Y | N | 用户学历 | |
| 9 | work_experience | text | 65535 | 0 | Y | N | 工作经历 | |
| 10 | resume_document | varchar | 255 | 0 | Y | N | 简历文档 | |
| 11 | examine_state | varchar | 16 | 0 | N | N | 未审核 | 审核状态 |
| 12 | interview_notice_limit_times | int | 10 | 0 | N | N | 0 | 面试邀约限制次数 |
| 13 | create_time | datetime | 19 | 0 | N | N | CURRENT_TIMESTAMP | 创建时间 |
| 14 | update_time | timestamp | 19 | 0 | N | N | CURRENT_TIMESTAMP | 更新时间 |
| 15 | source_table | varchar | 255 | 0 | Y | N | 来源表 | |
| 16 | source_id | int | 10 | 0 | Y | N | 来源ID | |
| 17 | source_user_id | int | 10 | 0 | Y | N | 来源用户 |
| 编号 | 名称 | 数据类型 | 长度 | 小数位 | 允许空值 | 主键 | 默认值 | 说明 |
| 1 | schedule_id | smallint | 5 | 0 | N | Y | 日程ID:[0,32767] | |
| 2 | content | varchar | 255 | 0 | Y | N | 日程内容 | |
| 3 | scheduled_time | datetime | 19 | 0 | Y | N | 计划时间 | |
| 4 | user_id | int | 10 | 0 | N | N | 用户id | |
| 5 | create_time | datetime | 19 | 0 | Y | N | 创建时间 | |
| 6 | update_time | datetime | 19 | 0 | Y | N | 更新时间 |
| 编号 | 名称 | 数据类型 | 长度 | 小数位 | 允许空值 | 主键 | 默认值 | 说明 |
| 1 | score_id | int | 10 | 0 | N | Y | 评分ID: | |
| 2 | user_id | int | 10 | 0 | N | N | 0 | 评分人: |
| 3 | nickname | varchar | 64 | 0 | Y | N | 昵称: | |
| 4 | score_num | double | 5 | 2 | N | N | 0.00 | 评分: |
| 5 | create_time | timestamp | 19 | 0 | N | N | CURRENT_TIMESTAMP | 创建时间: |
| 6 | update_time | timestamp | 19 | 0 | N | N | CURRENT_TIMESTAMP | 更新时间: |
| 7 | source_table | varchar | 255 | 0 | Y | N | 来源表: | |
| 8 | source_field | varchar | 255 | 0 | Y | N | 来源字段: | |
| 9 | source_id | int | 10 | 0 | N | N | 0 | 来源ID: |
| 编号 | 名称 | 数据类型 | 长度 | 小数位 | 允许空值 | 主键 | 默认值 | 说明 |
| 1 | slides_id | int | 10 | 0 | N | Y | 轮播图ID: | |
| 2 | title | varchar | 64 | 0 | Y | N | 标题: | |
| 3 | content | varchar | 255 | 0 | Y | N | 内容: | |
| 4 | url | varchar | 255 | 0 | Y | N | 链接: | |
| 5 | img | varchar | 255 | 0 | Y | N | 轮播图: | |
| 6 | hits | int | 10 | 0 | N | N | 0 | 点击量: |
| 7 | create_time | timestamp | 19 | 0 | N | N | CURRENT_TIMESTAMP | 创建时间: |
| 8 | update_time | timestamp | 19 | 0 | N | N | CURRENT_TIMESTAMP | 更新时间: |
| 编号 | 名称 | 数据类型 | 长度 | 小数位 | 允许空值 | 主键 | 默认值 | 说明 |
| 1 | subject_id | int | 10 | 0 | N | Y | ||
| 2 | name | varchar | 255 | 0 | Y | N | ||
| 3 | update_time | timestamp | 19 | 0 | N | N | CURRENT_TIMESTAMP | |
| 4 | create_time | timestamp | 19 | 0 | N | N | CURRENT_TIMESTAMP |
| 编号 | 名称 | 数据类型 | 长度 | 小数位 | 允许空值 | 主键 | 默认值 | 说明 |
| 1 | exam_id | mediumint | 8 | 0 | N | Y | 考试id | |
| 2 | subject_name | varchar | 255 | 0 | Y | N | ||
| 3 | name | varchar | 32 | 0 | N | N | 考试名称:[2,32] | |
| 4 | duration | int | 10 | 0 | Y | N | 答题时长 | |
| 5 | score | double | 9 | 2 | Y | N | 总分 | |
| 6 | status | varchar | 10 | 0 | Y | N | 状态:启用、禁用 | |
| 7 | create_time | timestamp | 19 | 0 | N | N | CURRENT_TIMESTAMP | 创建时间: |
| 8 | update_time | timestamp | 19 | 0 | N | N | CURRENT_TIMESTAMP | 更新时间: |
| 9 | user_id | int | 10 | 0 | Y | N | 出题人 |
| 编号 | 名称 | 数据类型 | 长度 | 小数位 | 允许空值 | 主键 | 默认值 | 说明 |
| 1 | exam_question_id | mediumint | 8 | 0 | N | Y | ||
| 2 | subject_name | varchar | 255 | 0 | Y | N | 科目名称 | |
| 3 | type | varchar | 20 | 0 | Y | N | 类型 | |
| 4 | title | varchar | 255 | 0 | Y | N | 题目 | |
| 5 | question_item | varchar | 500 | 0 | Y | N | 选项 | |
| 6 | answer | varchar | 500 | 0 | Y | N | 参考答案 | |
| 7 | score | double | 9 | 2 | Y | N | 总分 | |
| 8 | question_order | int | 10 | 0 | Y | N | 排序 | |
| 9 | exam_id | mediumint | 8 | 0 | N | N | 所属试卷 | |
| 10 | create_time | timestamp | 19 | 0 | N | N | CURRENT_TIMESTAMP | 创建时间: |
| 11 | update_time | timestamp | 19 | 0 | N | N | CURRENT_TIMESTAMP | 更新时间: |
| 编号 | 名称 | 数据类型 | 长度 | 小数位 | 允许空值 | 主键 | 默认值 | 说明 |
| 1 | user_answer_id | mediumint | 8 | 0 | N | Y | ||
| 2 | user_id | mediumint | 7 | 0 | N | N | 用户ID:[0,8388607]用户获取其他与用户相关的数据 | |
| 3 | exam_id | mediumint | 8 | 0 | N | N | 0 | 考试id |
| 4 | score | double | 9 | 2 | Y | N | 0.00 | 分数 |
| 5 | answers | text | 65535 | 0 | Y | N | 答案 | |
| 6 | score_detail | text | 65535 | 0 | Y | N | 评分详情 | |
| 7 | objective_score | double | 9 | 2 | Y | N | 0.00 | 客观题得分 |
| 8 | subjective_score | double | 9 | 2 | Y | N | 0.00 | 主观题得分 |
| 9 | score_state | tinyint | 4 | 0 | Y | N | 0 | 评分状态 |
| 10 | nickname | varchar | 255 | 0 | Y | N | 提交人 | |
| 11 | create_time | timestamp | 19 | 0 | N | N | CURRENT_TIMESTAMP | 创建时间: |
| 12 | update_time | timestamp | 19 | 0 | N | N | CURRENT_TIMESTAMP | 更新时间: |
| 13 | comment_desc | varchar | 255 | 0 | Y | N | 评语 |
| 编号 | 名称 | 数据类型 | 长度 | 小数位 | 允许空值 | 主键 | 默认值 | 说明 |
| 1 | upload_id | int | 10 | 0 | N | Y | 上传ID | |
| 2 | name | varchar | 64 | 0 | Y | N | 文件名 | |
| 3 | path | varchar | 255 | 0 | Y | N | 访问路径 | |
| 4 | file | varchar | 255 | 0 | Y | N | 文件路径 | |
| 5 | display | varchar | 255 | 0 | Y | N | 显示顺序 | |
| 6 | father_id | int | 10 | 0 | Y | N | 0 | 父级ID |
| 7 | dir | varchar | 255 | 0 | Y | N | 文件夹 | |
| 8 | type | varchar | 32 | 0 | Y | N | 文件类型 |
| 编号 | 名称 | 数据类型 | 长度 | 小数位 | 允许空值 | 主键 | 默认值 | 说明 |
| 1 | user_id | int | 10 | 0 | N | Y | 用户ID:[0,8388607]用户获取其他与用户相关的数据 | |
| 2 | state | smallint | 5 | 0 | N | N | 1 | 账户状态:[0,10](1可用|2异常|3已冻结|4已注销) |
| 3 | user_group | varchar | 32 | 0 | Y | N | 所在用户组:[0,32767]决定用户身份和权限 | |
| 4 | login_time | timestamp | 19 | 0 | N | N | CURRENT_TIMESTAMP | 上次登录时间: |
| 5 | phone | varchar | 11 | 0 | Y | N | 手机号码:[0,11]用户的手机号码,用于找回密码时或登录时 | |
| 6 | phone_state | smallint | 5 | 0 | N | N | 0 | 手机认证:[0,1](0未认证|1审核中|2已认证) |
| 7 | username | varchar | 16 | 0 | N | N | 用户名:[0,16]用户登录时所用的账户名称 | |
| 8 | nickname | varchar | 16 | 0 | Y | N | 昵称:[0,16] | |
| 9 | password | varchar | 64 | 0 | N | N | 密码:[0,32]用户登录所需的密码,由6-16位数字或英文组成 | |
| 10 | | varchar | 64 | 0 | Y | N | 邮箱:[0,64]用户的邮箱,用于找回密码时或登录时 | |
| 11 | email_state | smallint | 5 | 0 | N | N | 0 | 邮箱认证:[0,1](0未认证|1审核中|2已认证) |
| 12 | avatar | varchar | 255 | 0 | Y | N | 头像地址:[0,255] | |
| 13 | open_id | varchar | 255 | 0 | Y | N | 针对获取用户信息字段 | |
| 14 | create_time | timestamp | 19 | 0 | N | N | CURRENT_TIMESTAMP | 创建时间: |
| 编号 | 名称 | 数据类型 | 长度 | 小数位 | 允许空值 | 主键 | 默认值 | 说明 |
| 1 | user_answer_id | mediumint | 8 | 0 | N | Y | ||
| 2 | subject_name | varchar | 255 | 0 | Y | N | 科目名称 | |
| 3 | question_item | varchar | 255 | 0 | Y | N | 选项 | |
| 4 | title | varchar | 255 | 0 | Y | N | 题目 | |
| 5 | type | varchar | 255 | 0 | Y | N | 题目类型 | |
| 6 | exam_id | mediumint | 8 | 0 | N | N | 0 | 考试id |
| 7 | score | double | 9 | 2 | Y | N | 0.00 | 分数 |
| 8 | answers | text | 65535 | 0 | Y | N | 用户提交的答案 | |
| 9 | answer | text | 65535 | 0 | Y | N | 参考答案 | |
| 10 | score_detail | text | 65535 | 0 | Y | N | 评分详情 | |
| 11 | objective_score | double | 9 | 2 | Y | N | 0.00 | 客观题得分 |
| 12 | subjective_score | double | 9 | 2 | Y | N | 0.00 | 主观题得分 |
| 13 | score_state | tinyint | 4 | 0 | Y | N | 0 | 评分状态 |
| 14 | nickname | varchar | 255 | 0 | Y | N | 提交人 | |
| 15 | user_id | int | 10 | 0 | N | N | 提交人ID | |
| 16 | create_time | timestamp | 19 | 0 | N | N | CURRENT_TIMESTAMP | 创建时间: |
| 17 | update_time | timestamp | 19 | 0 | N | N | CURRENT_TIMESTAMP | 更新时间: |
| 编号 | 名称 | 数据类型 | 长度 | 小数位 | 允许空值 | 主键 | 默认值 | 说明 |
| 1 | user_feedback_id | int | 10 | 0 | N | Y | 用户反馈ID | |
| 2 | job_title | varchar | 64 | 0 | Y | N | 职位名称 | |
| 3 | salary_and_benefits | varchar | 64 | 0 | Y | N | 薪资待遇 | |
| 4 | enterprise_name | varchar | 64 | 0 | Y | N | 企业名称 | |
| 5 | ordinary_users | int | 10 | 0 | Y | N | 0 | 普通用户 |
| 6 | user_name | varchar | 64 | 0 | Y | N | 用户姓名 | |
| 7 | feedback_content | text | 65535 | 0 | Y | N | 反馈内容 | |
| 8 | create_time | datetime | 19 | 0 | N | N | CURRENT_TIMESTAMP | 创建时间 |
| 9 | update_time | timestamp | 19 | 0 | N | N | CURRENT_TIMESTAMP | 更新时间 |
| 10 | source_table | varchar | 255 | 0 | Y | N | 来源表 | |
| 11 | source_id | int | 10 | 0 | Y | N | 来源ID | |
| 12 | source_user_id | int | 10 | 0 | Y | N | 来源用户 |
| 编号 | 名称 | 数据类型 | 长度 | 小数位 | 允许空值 | 主键 | 默认值 | 说明 |
| 1 | group_id | mediumint | 8 | 0 | N | Y | 用户组ID:[0,8388607] | |
| 2 | display | smallint | 5 | 0 | N | N | 100 | 显示顺序:[0,1000] |
| 3 | name | varchar | 16 | 0 | N | N | 名称:[0,16] | |
| 4 | description | varchar | 255 | 0 | Y | N | 描述:[0,255]描述该用户组的特点或权限范围 | |
| 5 | source_table | varchar | 255 | 0 | Y | N | 来源表: | |
| 6 | source_field | varchar | 255 | 0 | Y | N | 来源字段: | |
| 7 | source_id | int | 10 | 0 | N | N | 0 | 来源ID: |
| 8 | register | smallint | 5 | 0 | Y | N | 0 | 注册位置: |
| 9 | create_time | timestamp | 19 | 0 | N | N | CURRENT_TIMESTAMP | 创建时间: |
| 10 | update_time | timestamp | 19 | 0 | N | N | CURRENT_TIMESTAMP | 更新时间: |
5系统实现
5.1普通用户功能实现
5.1.1前台首页
首页展示了平台的主要功能模块和信息,包括推荐职位、最新招聘资讯、热门测评等。用户可根据个人兴趣和职业发展需求快速定位到相关内容。首页提供了职位搜索框,方便用户按职位名称、行业等条件进行精准搜索。页面设计简洁清晰,便于用户快速浏览和获取所需信息。首页还展示了企业招聘动态和热门职位,帮助用户了解市场需求。如下图所示。

图5.1首页界面图
5.1.2注册登录
普通用户可以通过邮箱或手机号码进行注册,设置个人信息,包括用户名、密码等。注册后,用户可通过输入账户名和密码登录系统。系统支持找回密码功能,确保用户能够在忘记密码时轻松恢复账户。登录成功后,用户进入个人主页,可以管理个人信息并进行后续操作。注册和登录过程简单、快捷,保障用户的安全性与隐私。如下图所示。

图5.2用户注册界面图

图5.3用户登录界面图
5.1.3招聘测评
普通用户可根据系统推荐或自主选择参与招聘测评。测评通过一系列专业测试,评估用户的职业能力、心理素质和职业倾向等。测评结果将用于精准匹配职位,帮助求职者了解自身优势与不足,提升求职成功率。测评过程智能化且匿名,保证了公正性与隐私保护。用户可在测评后查看详细报告,并根据结果优化求职策略。如下图所示。

图5.4招聘测评界面图
5.1.4个人简历
个人简历模块让用户创建、编辑和管理自己的简历。用户可以在该模块中添加个人基本信息、教育背景、工作经验、项目经历等。简历内容可以随时更新,确保在求职过程中提供最准确的个人资料,方便用户在申请多个职位时进行快速投递。如下图所示。

图5.5个人简历维护界面图
5.1.5招聘信息
用户可以通过搜索和筛选功能,查看各类招聘信息,包括职位描述、要求、薪资等详细内容。用户可以选择心仪的职位,直接点击申请并上传简历。系统会对简历进行格式检查,确保简历投递成功。投递后,用户可以查看职位申请状态,系统还会根据简历和测评结果向用户推荐更多匹配的职位,帮助用户提高求职效率。如下图所示。

图5.6招聘信息查看面图

图5.7投递简历面图
5.1.6面试通知
用户在面试后,会收到来自平台的结果通知,告知是否通过面试,是否进入下一轮或被录用。通知内容通常包括面试反馈、公司评价等信息,帮助求职者了解自己的表现,并为后续求职决策提供参考。如下图所示。

图5.8面试通知查看面图
5.2管理员功能实现
5.2.1后台首页
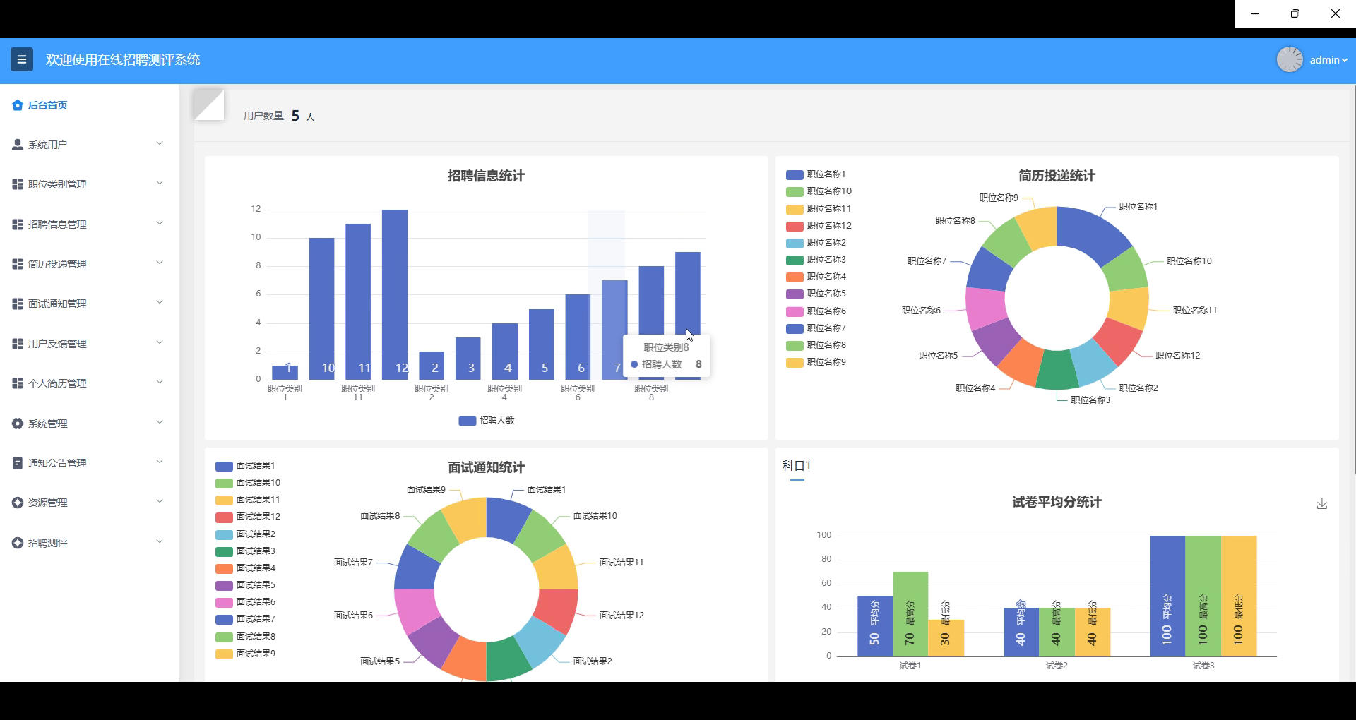
后台首页提供了全面的招聘数据统计分析功能,包括招聘信息发布数量、简历投递情况、面试通知的发放状态,以及求职者的试卷平均分等关键数据。管理员可以通过可视化图表快速了解平台的整体运营情况,帮助调整招聘策略、优化资源配置,确保招聘效率的提升和招聘需求的精确匹配。如下图所示。

图5.9后台首页界面
5.2.2招聘信息管理
招聘信息管理模块允许管理员发布、修改和删除职位信息。管理员可以编辑职位的描述、要求、薪资、招聘人数等详细内容,还可以设置职位的有效期。通过此模块,管理员可以灵活地控制平台上的招聘职位,确保信息的准确性和实时性,同时优化求职者的职位筛选体验。如下图所示。

图5.10招聘信息添加界面
5.2.3简历投递管理
管理员负责审核用户投递的简历,确认其符合职位要求。对于符合条件的求职者,管理员可以发起面试邀约,并通过系统通知求职者面试时间和地点。此功能帮助管理员高效筛选合适的候选人并推动招聘流程的顺利进行,确保及时招聘到符合要求的人才。如下图所示。

图5.11面试邀请界面
5.2.4结果通知管理
管理员可以在面试结束后及时通知求职者面试是否通过,并附上相关反馈或建议。通知内容包括面试评价、后续流程安排等,确保求职者及时获得反馈。管理员还可查看历史通知记录,以便管理和跟踪招聘进度,确保招聘流程的高效和透明。此功能帮助管理员优化沟通效率,提升招聘体验。如下图所示。

图5.12面试结果发送界面
5.2.5招聘测评管理
管理员管理平台上的测评科目、试题库和试卷内容。管理员可以添加、修改或删除测评科目,编辑试题库中的题目内容。对于求职者的错题记录,管理员可以查看并根据情况调整题库,以优化测评效果。此外,管理员还可以管理试卷列表,确保测评的内容和格式符合招聘需求,提升测评的公正性与有效性。如下图所示。

图5.13招聘测评管理界面
6系统测试
6.1系统测试目标
为了保证在线招聘测评系统的质量,使其能够稳定的运行,并排除其可能存在的未知隐患。解除软件可能存在的故障,理清楚测试与纠错的关系,如下图所示。

图6.1测试与纠错信息流程
6.2系统功能测试
通过对系统中所含的主要实体对象及其功能操作进行测试用例设计。以下是详细的测试表:
表6.1用户注册测试表
| 测试用例编号 | 功能模块 | 测试用例描述 | 测试结果 |
| TC001 | 用户注册 | 输入正确的用户名和密码 | 注册成功,提示注册完成 |
| TC002 | 用户注册 | 输入已存在的用户名 | 注册失败,提示用户名已存在 |
| TC003 | 用户注册 | 输入格式错误的邮箱地址 | 注册失败,提示邮箱格式错误 |
| TC004 | 用户注册 | 不输入密码 | 注册失败,提示密码不能为空 |
| TC005 | 用户注册 | 输入弱密码(如123456) | 注册失败,提示密码强度不足 |
表6.2用户登录测试表
| 测试用例编号 | 功能模块 | 测试用例描述 | 测试结果 |
| TC001 | 用户登录 | 输入正确的用户名和密码 | 登录成功,进入主页 |
| TC002 | 用户登录 | 输入错误的用户名 | 登录失败,提示用户名不存在 |
| TC003 | 用户登录 | 输入错误的密码 | 登录失败,提示密码错误 |
| TC004 | 用户登录 | 未输入用户名或密码 | 登录失败,提示用户名或密码不能为空 |
| TC005 | 用户登录 | 多次输入错误密码 | 登录失败,提示账户已被锁定 |
表6.3招聘信息查看测试表
| 测试用例编号 | 功能模块 | 测试用例描述 | 测试结果 |
| TC001 | 招聘信息查看 | 成功加载招聘信息列表 | 显示招聘信息列表,招聘信息完整 |
| TC002 | 招聘信息查看 | 按职位类别筛选招聘信息 | 显示符合条件的招聘信息 |
| TC003 | 招聘信息查看 | 按地区筛选招聘信息 | 显示符合条件的招聘信息 |
| TC004 | 招聘信息查看 | 查看某条招聘信息的详细内容 | 正确显示该职位的详细信息 |
| TC005 | 招聘信息查看 | 点击无效的职位链接 | 提示“职位不存在”或“链接错误” |
表6.4简历投递测试表
| 测试用例编号 | 功能模块 | 测试用例描述 | 测试结果 |
| TC001 | 简历投递 | 选择职位并上传符合要求的简历 | 简历成功提交,提示投递成功 |
| TC002 | 简历投递 | 选择职位但上传简历格式不正确(如PDF) | 提示上传文件格式错误 |
| TC003 | 简历投递 | 简历内容未填写完整(缺少教育经历等) | 提示填写完整简历内容 |
| TC004 | 简历投递 | 上传的简历大小超过限制 | 提示简历文件过大,请重新上传 |
| TC005 | 简历投递 | 不选择职位或上传简历 | 提示选择职位和上传简历 |
表6.5面试结果查看测试表
| 测试用例编号 | 功能模块 | 测试用例描述 | 测试结果 |
| TC001 | 面试结果查看 | 查看已通过面试的结果 | 显示面试通过,并提示后续流程 |
| TC002 | 面试结果查看 | 查看面试未通过的结果 | 显示面试未通过,并附上反馈意见 |
| TC003 | 面试结果查看 | 查看没有面试记录的求职者 | 提示无面试记录 |
| TC004 | 面试结果查看 | 查看面试结果时系统出现异常(如崩溃) | 提示系统错误,请稍后再试 |
| TC005 | 面试结果查看 | 查看面试结果时,未进行面试通知 | 提示未收到面试结果通知 |
6.3测试结果总结
在进行用户注册、登录、招聘信息查看、简历投递和面试结果查看的功能测试后,整体测试结果表明,系统在大部分场景下表现正常,能够按照预期进行各项操作。用户注册模块能够正确处理用户名、密码、邮箱格式等常见问题,确保用户能够顺利完成注册或获得合适的提示。登录模块也能有效识别用户名和密码的正确性,提示用户相关的错误信息。招聘信息查看模块成功加载并筛选招聘信息,能够根据不同条件展示用户需要的职位。而简历投递模块在上传格式、文件大小等方面进行了有效验证,确保了简历投递的规范性。面试结果查看功能通过测试后,能够准确显示面试结果,并给出相应的反馈信息,且能够处理无面试记录的情况。
总的来说,系统的基本功能稳定,但仍需进一步优化部分细节,比如文件上传、异常处理等,确保在各种极端情况下也能正常运行。
结 论
本文设计并实现了一个在线招聘测评系统。该系统主要面向求职者和企业管理者,旨在提供高效、智能的招聘服务。通过招聘信息浏览、简历投递、面试通知、招聘测评等功能,系统帮助求职者提升求职效率,提供精准的职位推荐,同时为企业提供筛选合适人才的工具,优化招聘流程。
系统采用SpringBoot作为后端开发框架,结合MySQL数据库进行数据存储,确保了系统的稳定性和高效性。通过RESTful API进行前后端数据交互,保证了平台的良好用户体验。系统在设计过程中注重功能模块的合理划分,确保了不同用户角色(普通用户和管理员)之间的操作权限清晰,用户操作简单直观。
本系统的实施有助于提升招聘效率,减少传统招聘中存在的信息不对称和人工筛选的高成本问题。求职者可以通过在线测评系统自我评估,精准选择适合自己的职位,提升了就业机会。而企业则能够借助系统高效筛选简历和面试邀请,从而降低招聘成本,提升招聘质量。
参考文献
- 鲁思言,洪欣悦,徐伟. 校园招聘及人才培养系统共融的困境与对策 [J]. 工业工程设计, 2023, 5 (01): 67-72.
- 武国丽.数字化环境下企业招聘策略的优化与创新[J].中国集体经济,2024,(10):101-104.
- 张召强. 人力资源信息系统在招聘流程中的应用效果评估 [J]. 市场瞭望, 2024, (03): 163-165.
- 林泽,刘聪. 智能化现场招聘会管理系统的设计开发 [J]. 电脑知识与技术, 2024, 20 (03): 50-52.
- 黄锦帆,梁少华,张佳. 招聘数据可视化分析系统的设计与实现 [J]. 电脑知识与技术, 2022, 18 (18): 39-41.
- 王秉姝. 公立医院人才招聘系统的优化与实践 [J]. 就业与保障, 2023, (07): 43-45.
- Wu Y .Management Research on Online Recruitment Companies—Based on Case Analysis of SEEK[J].Journal of Applied Economics and Policy Studies,2024,12(1):31-35.
- Arman M .The Advantages of Online Recruitment and Selection: A Systematic Review of Cost and Time Efficiency[J].Business Management and Strategy,2023,14(2):220-240.
- M. K ,M. M ,Sathya K , et al.A modern online interview platform for recruitment system[J].Materials Today: Proceedings,2023,80(P3):3022-3027.
- Zhen G .Precise Position Intelligent Matching System of Online Recruitment Platform Based on Data Mining Technology[J].Journal of Physics: Conference Series,2021,2066(1):
- Thirumoorthy K ,Muneeswaran K .An application of text mining techniques and outcome based education: student recruitment system[J].Journal of Ambient Intelligence and Humanized Computing,2021,14(3):1-13.
- 张雅茹,孙鑫,张翼鹤,等. 广电数字化招聘系统的设计与实现 [J]. 中国有线电视, 2023, (09): 5-10.
- 王琪. SpringBoot在线学习系统的开发 [J]. 互联网周刊, 2023, (05): 60-62.
- 张远锋. 医院招聘简历系统的设计思路与优化建议 [J]. 现代医院管理, 2022, 20 (06): 52-55.
- 齐悦,谢泰,沙琨,等. 基于大数据的在线防作弊招聘考试系统的分析与设计 [J]. 科学技术创新, 2021, (28): 77-79.
致 谢
在本论文的撰写和系统开发过程中,我深刻体会到个人独立完成一项系统开发工作的挑战与成就感。首先,我要感谢我的导师,在整个研究和开发过程中给予了我无私的指导与建议。无论是在技术细节还是研究思路上,他都为我提供了宝贵的方向性指导,帮助我克服了许多难题。虽然整个开发过程是由我独立完成的,但导师的意见使我在遇到瓶颈时有了清晰的解决思路。
在开发过程中,我经历了从系统需求分析、架构设计到功能实现的完整过程。这不仅锻炼了我的编码能力,也让我在项目管理、时间安排和问题解决等方面有了长足的进步。我独立完成了系统的每一行代码,并通过反复测试和优化确保了系统的稳定性和性能。在遇到技术难题时,我通过查阅大量文献、技术文档和社区讨论,自主解决了各类问题,这个过程让我更加理解了技术的深度与广度。
同时,我也要感谢我的家人和朋友,他们在开发的整个过程中给予了我莫大的支持和鼓励,成为我坚持完成这项工作的动力。正是在这些力量的支持下,我才能独立完成这项系统开发并顺利完成论文的撰写。
免费领取项目源码+数据库,请关注❥点赞收藏并私信博主

被折叠的 条评论
为什么被折叠?



