一、服务器搭建
1、EMQX
EMQ(杭州映云科技有限公司)是一家开源物联网数据基础设施软件供应商,交付全球领先的开源云原生 MQTT 消息服务器和流处理数据库,为企业云边端的海量物联网数据提供高可靠、高性能的实时连接、移动、处理与分析,助力构建「面向未来」的物联网平台与应用。
EMQ 公司成立于 2017 年,总部位于杭州,海外研发中心设在斯德哥尔摩,分支机构与团队遍布全球 4 个国家 10 余个城市。旗舰产品 EMQX 拥有来自 50 多个国家的 20,000 多家企业用户,连接全球超过 1 亿台物联网设备,服务企业数字化、实时化、智能化转型。
EMQX:面向物联网的现代数据基础设施,通过云原生分布式 MQTT 消息服务器
EMQ其他相关产品:云原生分布式实时流处理数据库HStreamDB、超轻量边缘 MQTT 消息服务器 eKuiper,以及物联网边缘工业协议网关软件 Neuron 等一系列产品,以「面向 IoT」(IoT-Oriented) 为设计原则,从数据的感知与采集开始,实现数据转换成信息并最终创造价值的完整数据链条。
官网:https://www.emqx.io/zh
github:https://github.com/emqx/emqx
1.1 下载
安装包:https://github.com/emqx/emqx/releases/tag/v4.4.2
安装包支持:ubuntu16.04~20.04以及其他linux操作系统,amd64(电脑版)和arm64(嵌入式版)的都有,可以先体验下windows版本
本人下载的本版:emqx-4.4.2-otp24.2.1-windows-amd64.zip
1.2 运行
解压后,在终端中直接运行。进入解决目录,运行emqx start:
emqx-4.4.2-otp24.2.1-windows-amd64\emqx\bin>emqx start
1.3 使用web管理终端
在浏览器中输入 http://localhost:18083
默认用户名/密码: admin/public


二、客户端
1、MQTT.fx
MQTT.fx开发和生产中测试 IoT 路由的工具。需要注册,可以免费使用三个月。
1.1 地址
官网地址:https://softblade.de/en/welcome/
下载地址:https://softblade.de/en/download-2/
破解版(推荐):https://download.youkuaiyun.com/download/weixin_40227845/12293316
1.2 下载
本人下载的版本(截至2022-04-10):mqttfx-5.1.3-windows-x64.msi

1.3 安装
双击mqttfx-5.1.3-windows-x64.msi,选择接受,点击下一步、下一步、下一步……
1.4 使用
1)刚打开时,默认界面

2)点击如下图,红框按钮进行配置

3)修改下Client ID

4)点击Apply后关闭配置窗口,然后点击Connect

5)在MQTT服务器EMQX可以搜索到上面设置的用户端ID

6)先订阅一个消息

7)发布消息

8)可以看见发布的消息

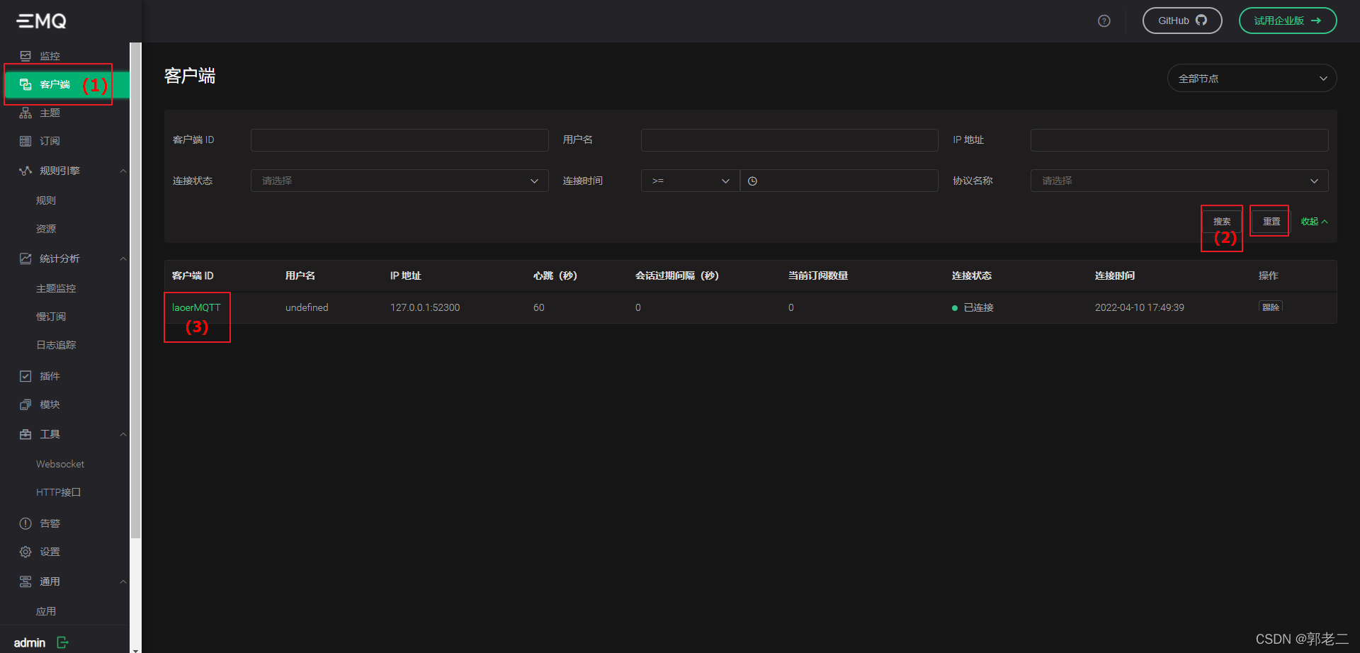
9)可以在服务器端看见相关信息


三、补充
| 说明 | 网址 |
|---|---|
| mqtt官网 | http://mqtt.org/ |
| 服务端程序列表 | https://github.com/mqtt/mqtt.github.io/wiki/servers |
| 客户端库列表 | https://github.com/mqtt/mqtt.github.io/wiki/libraries |
| android相关 | https://github.com/mqtt/mqtt.github.io/wiki/mqtt_on_the_android_platform |
| java MQTT客户端,android可用 | https://github.com/fusesource/mqtt-client |
| mqtt v3.1.1 协议官方文档doc | http://docs.oasis-open.org/mqtt/mqtt/v3.1.1/os/mqtt-v3.1.1-os.doc |
| mqtt v3.1.1 协议官方文档html | http://docs.oasis-open.org/mqtt/mqtt/v3.1.1/os/mqtt-v3.1.1-os.html |
| mqtt v3.1.1 协议官方文档pdf | http://docs.oasis-open.org/mqtt/mqtt/v3.1.1/os/mqtt-v3.1.1-os.pdf |
1、服务器程序列表
1.1 EMQ X
官网:https://www.emqx.io/
EMQ X MQTT Broker是一个完全开源、高度可扩展、高可用的分布式 MQTT 消息代理,适用于物联网、M2M 和移动应用程序,可处理数千万并发客户端。
从 3.0 版本开始,EMQ X 代理全面支持 MQTT V5.0 协议规范,并向下兼容 MQTT V3.1 和 V3.1.1,以及 MQTT-SN、CoAP、LwM2M、WebSocket 和 STOMP 等其他通信协议。EMQ X 代理 3.0 版本可以在一个集群上扩展到 10+ 百万并发 MQTT 连接。
2、客户端库列表
2.1 Qt库
qmqtt
2.2 C库
1)MQTT-C:https://github.com/LiamBindle/MQTT-C
2)libemqtt:https://github.com/menudoproblema/libemqtt
这个程序是由 Filipe Varela 开发的 liblwmqtt 的一个分支。您可以在http://code.google.com/p/liblwmqtt/上找到原始项目。
libemqtt 旨在成为 MQTT 协议的嵌入式 C 客户端库。它还为 Python 提供了绑定。
2.3 C++库
1)mqtt_cpp:https://github.com/redboltz/mqtt_cpp
2)Eclipse Mosquitto:
Eclipse Mosquitto 是一个开源(EPL/EDL 许可)消息代理,它实现了 MQTT 协议版本 5.0、3.1.1 和 3.1。Mosquitto 重量轻,适用于从低功耗单板计算机到完整服务器的所有设备。
MQTT 协议提供了一种使用发布/订阅模型执行消息传递的轻量级方法。这使其适用于物联网消息传递,例如低功耗传感器或移动设备,例如电话、嵌入式计算机或微控制器。
Mosquitto 项目还提供了一个用于实现 MQTT 客户端的 C 库,以及非常流行的 mosquitto_pub 和 mosquitto_sub 命令行 MQTT 客户端。
Mosquitto 是Eclipse 基金会的一部分,是一个iot.eclipse.org 项目,由cedalo.com赞助。
本文介绍了如何搭建和使用EMQX物联网消息服务器,包括下载、运行和通过Web管理终端进行管理。同时,详细展示了MQTT.fx客户端的下载、安装及配置过程,用于连接和测试EMQX服务器。文章还提供了MQTT相关资源链接和协议文档,帮助读者深入了解MQTT协议和相关技术。
1万+

被折叠的 条评论
为什么被折叠?



