温馨提示:文末有 优快云 平台官方提供的学长联系方式的名片!
温馨提示:文末有 优快云 平台官方提供的学长联系方式的名片!
温馨提示:文末有 优快云 平台官方提供的学长联系方式的名片!
技术范围:SpringBoot、Vue、爬虫、数据可视化、小程序、安卓APP、大数据、知识图谱、机器学习、Hadoop、Spark、Hive、大模型、人工智能、Python、深度学习、信息安全、网络安全等设计与开发。
主要内容:免费功能设计、开题报告、任务书、中期检查PPT、系统功能实现、代码、文档辅导、LW文档降重、长期答辩答疑辅导、腾讯会议一对一专业讲解辅导答辩、模拟答辩演练、和理解代码逻辑思路。
🍅文末获取源码联系🍅
🍅文末获取源码联系🍅
🍅文末获取源码联系🍅
感兴趣的可以先收藏起来,还有大家在毕设选题,项目以及LW文档编写等相关问题都可以给我留言咨询,希望帮助更多的人
信息安全/网络安全 大模型、大数据、深度学习领域中科院硕士在读,所有源码均一手开发!
感兴趣的可以先收藏起来,还有大家在毕设选题,项目以及论文编写等相关问题都可以给我留言咨询,希望帮助更多的人

介绍资料
以下是一份关于《Hadoop+Spark+Hive交通拥堵预测与交通流量预测》的任务书模板,供参考:
任务书:基于Hadoop+Spark+Hive的交通拥堵与流量预测系统开发
一、项目背景与目标
随着城市化进程加快,交通拥堵和流量管理成为城市治理的核心问题。通过大数据技术分析历史交通数据,构建实时预测模型,可有效辅助交通调度和规划。本项目旨在利用Hadoop(分布式存储与计算框架)、Spark(内存计算引擎)、Hive(数据仓库工具)构建一套高并发、低延迟的交通流量与拥堵预测系统,实现以下目标:
- 对历史交通数据进行清洗、存储与分析,挖掘流量规律。
- 基于机器学习算法构建预测模型,实现未来时段交通流量与拥堵指数的实时预测。
- 通过可视化平台展示预测结果,为交通管理部门提供决策支持。
二、任务内容与分工
1. 数据采集与预处理
- 任务描述:
- 采集多源交通数据(如传感器数据、GPS轨迹、摄像头图像、天气数据等)。
- 使用Hadoop HDFS存储原始数据,利用Hive构建数据仓库,定义数据表结构(如时间、路段、流量、速度、拥堵等级等)。
- 使用Spark进行数据清洗(去噪、缺失值处理、异常值剔除)和特征工程(时间特征、空间特征、天气关联特征等)。
- 负责人:数据工程组
- 交付物:清洗后的结构化数据集、Hive数据仓库表设计文档。
2. 分布式计算框架搭建
- 任务描述:
- 部署Hadoop集群(NameNode/DataNode),配置HDFS存储策略。
- 搭建Spark计算环境,优化资源调度(如YARN配置)。
- 集成Hive与Spark,实现SQL查询与Spark MLlib的协同工作。
- 负责人:系统架构组
- 交付物:集群部署文档、性能测试报告。
3. 交通流量与拥堵预测模型开发
- 任务描述:
- 模型选择:基于历史数据,选择适合的机器学习算法(如LSTM神经网络、XGBoost、时间序列分析ARIMA等)。
- 模型训练:使用Spark MLlib在分布式环境下训练模型,调整超参数(如学习率、批次大小)。
- 模型评估:通过交叉验证和指标(MAE、RMSE、R²)验证模型准确性。
- 负责人:算法开发组
- 交付物:预测模型代码、评估报告、模型优化记录。
4. 实时预测与结果可视化
- 任务描述:
- 使用Spark Streaming或Flink实现实时数据接入与预测。
- 将预测结果(流量值、拥堵等级)写入Hive表,供前端调用。
- 开发可视化平台(如ECharts、Tableau),展示实时流量热力图、拥堵趋势图。
- 负责人:前端开发组
- 交付物:可视化界面原型、API接口文档。
5. 系统集成与测试
- 任务描述:
- 整合各模块(数据采集、存储、计算、可视化),构建完整系统。
- 压力测试:模拟高并发场景(如10万+传感器数据/秒),验证系统稳定性。
- 优化:针对延迟、吞吐量等指标进行调优。
- 负责人:测试组
- 交付物:系统测试报告、优化建议文档。
三、技术路线
- 数据层:Hadoop HDFS + Hive(存储与查询)
- 计算层:Spark Core + Spark SQL + Spark MLlib(分布式计算与机器学习)
- 流处理层:Spark Streaming/Flink(实时数据处理)
- 应用层:Python/Java(模型开发) + 前端框架(可视化)
四、时间计划
| 阶段 | 时间 | 任务内容 |
|---|---|---|
| 1 | 第1-2周 | 需求分析、环境搭建、数据采集 |
| 2 | 第3-4周 | 数据清洗、特征工程、Hive表设计 |
| 3 | 第5-6周 | 模型开发与训练 |
| 4 | 第7-8周 | 实时预测模块开发 |
| 5 | 第9-10周 | 可视化与系统集成 |
| 6 | 第11-12周 | 测试、优化、验收 |
五、预期成果
- 完成交通流量与拥堵预测模型,准确率≥85%。
- 系统支持每秒处理1万条以上实时数据,延迟≤2秒。
- 提交技术文档(架构设计、代码注释、用户手册)。
- 申请1项软件著作权或专利(可选)。
六、资源需求
- 硬件:服务器集群(至少5台,配置:16核CPU、64GB内存、1TB存储)。
- 软件:Hadoop 3.x、Spark 3.x、Hive 3.x、Python 3.8+、Java 11。
- 数据:开放交通数据集(如高德地图API、公开交通传感器数据)。
七、风险评估与应对
| 风险 | 应对措施 |
|---|---|
| 数据质量差 | 增加数据校验规则,与多数据源交叉验证 |
| 模型过拟合 | 采用正则化、交叉验证、集成学习 |
| 系统延迟高 | 优化Spark分区策略,使用缓存机制 |
负责人签字:________________
日期:________________
此任务书可根据实际项目需求调整细节,例如增加预算、更详细的技术选型或团队分工。
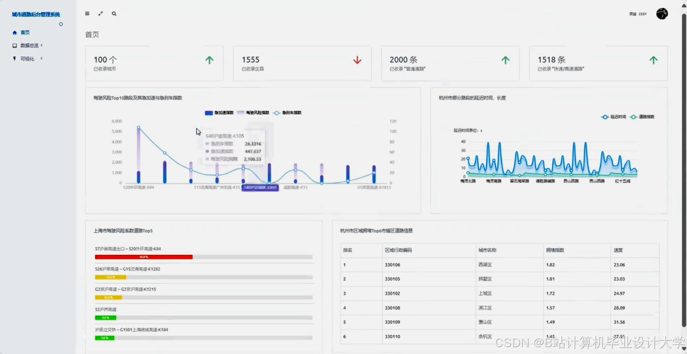
运行截图
推荐项目
上万套Java、Python、大数据、机器学习、深度学习等高级选题(源码+lw+部署文档+讲解等)
项目案例











优势
1-项目均为博主学习开发自研,适合新手入门和学习使用
2-所有源码均一手开发,不是模版!不容易跟班里人重复!

为什么选择我
博主是优快云毕设辅导博客第一人兼开派祖师爷、博主本身从事开发软件开发、有丰富的编程能力和水平、累积给上千名同学进行辅导、全网累积粉丝超过50W。是优快云特邀作者、博客专家、新星计划导师、Java领域优质创作者,博客之星、掘金/华为云/阿里云/InfoQ等平台优质作者、专注于Java技术领域和学生毕业项目实战,高校老师/讲师/同行前辈交流和合作。
🍅✌感兴趣的可以先收藏起来,点赞关注不迷路,想学习更多项目可以查看主页,大家在毕设选题,项目代码以及论文编写等相关问题都可以给我留言咨询,希望可以帮助同学们顺利毕业!🍅✌
源码获取方式
🍅由于篇幅限制,获取完整文章或源码、代做项目的,拉到文章底部即可看到个人联系方式。🍅
点赞、收藏、关注,不迷路,下方查↓↓↓↓↓↓获取联系方式↓↓↓↓↓↓↓↓










658

被折叠的 条评论
为什么被折叠?



