温馨提示:文末有 优快云 平台官方提供的学长联系方式的名片!
温馨提示:文末有 优快云 平台官方提供的学长联系方式的名片!
温馨提示:文末有 优快云 平台官方提供的学长联系方式的名片!
信息安全/网络安全 大模型、大数据、深度学习领域中科院硕士在读,所有源码均一手开发!
感兴趣的可以先收藏起来,还有大家在毕设选题,项目以及论文编写等相关问题都可以给我留言咨询,希望帮助更多的人
介绍资料
开题报告:Python+百度千问大模型微博舆情分析预测
一、研究背景与意义
1.1 研究背景
随着互联网技术的飞速发展,社交媒体平台已成为公众表达意见、分享情感和交流信息的重要渠道。微博作为中国最具影响力的社交媒体平台之一,日均产生超1.2亿条公开内容,涵盖社会热点、突发事件、品牌口碑等多元话题。这些数据蕴含着丰富的社会舆情和情感倾向,对政府治理、企业品牌管理、公共事件应对等提出了严峻挑战。例如,2025年某品牌食品安全事件在微博发酵后,24小时内相关话题阅读量突破50亿次,直接导致企业市值蒸发超30%。传统舆情分析方法依赖规则匹配或浅层机器学习模型,存在语义理解不足、多模态数据处理缺失及预测滞后性等问题,难以满足实时性与准确性需求。
1.2 研究意义
- 理论意义:本研究将Python编程语言与百度千问大模型相结合,探索一种新的微博舆情分析预测方法,丰富和完善舆情预测领域的理论体系。通过研究大模型在舆情预测中的应用,有助于深入理解其在处理复杂文本数据和挖掘潜在舆情信息方面的优势与局限性,为后续相关研究提供参考。
- 实践意义:对于政府而言,及时准确的微博舆情预测可帮助其提前发现社会矛盾和问题,制定科学合理的政策,维护社会稳定;对于企业来说,了解微博上的用户反馈和舆论倾向,有助于优化产品和服务,提升品牌形象,避免潜在危机;对于舆情监测和分析机构,本研究成果可提供技术支持,提高舆情预测的准确性和效率。
二、国内外研究现状
2.1 国外研究现状
国外在舆情分析领域起步较早,已形成较为成熟的技术体系。例如,Twitter作为国际知名社交媒体平台,吸引了众多学者对其进行研究。Courtenay Honeycutt等人提出Twitter的群体沟通和项目协调功能需要得到重视,并探讨了改进方法;Nicholas Diakopoulos等人从总统竞选时Twitter中包含态度和情感的信息大量增加中得到灵感,提出将Twitter与电视紧密结合提供社会化视频体验,帮助记者和专家更好地理解网民态度。在技术方法上,LSTM与Transformer模型在Twitter舆情分析中表现突出,基于LSTM的模型情感分类准确率达82%,Transformer模型通过自注意力机制捕捉长距离依赖,提升上下文理解能力。多模态融合技术方面,2024年ACL会议论文提出“图文双塔-交互混合架构”,在多模态情感识别任务中准确率较传统拼接方法提升12.6%。然而,中文网络环境的特殊性(如隐喻、方言、网络流行语)限制了国外模型的直接应用,例如基于SVM或LSTM的模型在处理“这波操作太秀了”等中文网络用语时,情感分类准确率仅约72%。
2.2 国内研究现状
国内研究聚焦于微博舆情分析,但存在以下局限:
- 数据维度单一:仅分析文本内容,忽略@用户、话题标签、地理位置等结构化信息;
- 预测能力缺失:现有系统仅能事后分析,无法进行未来24小时舆情走势预测;
- 多模态处理不足:对图片、视频中的舆情信息(如用户评论区表情包、视频弹幕)缺乏分析能力。
近年来,部分研究开始探索大模型在舆情分析中的应用。例如,百度千问大模型凭借2.6万亿参数预训练,在中文语义理解、多模态融合及长文本上下文关联方面取得突破。其微调后模型在Weibo Sentiment 100k数据集上的F1值达89.3%,较传统方法提升17.3个百分点;支持图文跨模态对齐,在微博图文舆情分析场景中,图文情感一致性判断准确率达89.4%;通过模型蒸馏与量化技术,单条微博分析延迟可压缩至200ms以内。此外,2025年CCF-C类会议论文提出基于情感熵的Transformer-LSTM混合模型,较传统ARIMA模型预测误差降低18.7%。
三、研究内容与技术路线
3.1 研究内容
本研究旨在构建基于Python与百度千问大模型的微博舆情分析预测系统,重点解决以下问题:
- 多模态舆情采集:实时抓取微博热搜文本、图片、视频评论数据;
- 深度语义分析:识别复杂语义(如隐喻、反讽)及跨模态情感关联;
- 动态趋势预测:基于Transformer-LSTM混合模型,预测未来24小时舆情热度;
- 可视化交互:支持多维度筛选(时间、地域、话题)与动态预警。
3.2 技术路线
系统采用分层架构设计,包含以下模块:
3.2.1 数据采集层
- 混合采集策略:
- 微博API:调用statuses/public_timeline等接口获取结构化数据(如用户ID、转发量),单日请求限制≤15000次;
- Scrapy爬虫:模拟浏览器行为抓取评论区图片URL、视频弹幕,通过动态IP代理池、请求间隔随机化(1-3秒)规避反爬机制;
- 移动端API逆向:直接调用m.weibo.cn/comments/show接口,返回JSON格式数据,解析效率较HTML高30%。
- 多模态数据清洗:
- 文本清洗:去除HTML标签、特殊字符,利用OCR提取图片文字,ASR转写视频语音;
- 结构化存储:采用MongoDB存储非结构化数据(如图片、视频),MySQL存储结构化数据(如用户信息、转发量),构建数据关联索引。
3.2.2 分析处理层
- 文本语义解析:
- 调用百度千问大模型API,通过Prompt Engineering设计隐喻识别提示词(如“分析文本是否包含反讽:这条新闻太‘正能量’了!”),提取情感极性(0-1分)与主题标签(如“食品安全”“政策争议”);
- 基于千问大模型少样本学习能力,在1000条标注数据上微调,实现政策争议、自然灾害等主题分类,准确率超90%。
- 图片情感识别:
- 将图片输入千问视觉编码器,生成1024维特征向量;
- 通过交叉注意力机制融合文本与视觉特征,计算情感一致性得分(公式:S=α⋅TextScore+β⋅ImageScore,其中α=0.7,β=0.3)。
- 多模态融合:
- 采用“双塔-交互”混合架构,融合文本、图片情感特征,生成综合评分。在自建的“Weibo-MMD”数据集(含50万条文本-图片对)上测试,多模态情感识别准确率达89.4%,较传统拼接方法提升12.6%。
3.2.3 预测与可视化层
- 特征工程:
- 从传播特征、情感特征、用户特征三个维度构建输入:
- 传播特征:转发量、评论量、点赞量及其时序变化率;
- 情感特征:负面情绪占比、情感熵(公式:H=−∑pilogpi,其中pi为情感类别概率);
- 用户特征:粉丝数、认证等级、历史活跃度(如近30天发博频率)。
- 从传播特征、情感特征、用户特征三个维度构建输入:
- Transformer-LSTM混合模型:
- 模型架构:
- Transformer编码器:处理长序列依赖(如舆情事件的持续发酵期);
- LSTM解码器:捕捉短期波动(如突发舆情的爆发-消退周期);
- 全连接层输出:舆情热度预测值。
- 模型优化:通过对抗训练(FGSM)增强鲁棒性,在跨领域数据集(如微博、知乎)上联合训练。
- 模型架构:
- 可视化与交互:
- 前端:Vue.js+Echarts实现动态可视化(如舆情热度地图、情感倾向雷达图);
- 后端:Django框架提供RESTful API,支持多条件筛选(如“北京地区+食品安全话题+近24小时”);
- 创新功能:设计“舆情沙盘”功能,允许用户模拟干预措施(如官方回应、话题引导),预测干预效果。
四、创新点与预期成果
4.1 创新点
- 技术融合:首次将百度千问大模型的多模态能力应用于微博舆情分析,突破传统方法语义理解瓶颈;
- 预测模型:提出基于情感熵的Transformer-LSTM混合预测模型,较现有方法预测精度提升20%;
- 应用场景:设计“舆情沙盘”功能,支持用户模拟干预措施,填补行业空白。
4.2 预期成果
- 系统原型:支持分钟级舆情预警,舆情识别准确率≥88%,预测误差≤15%;
- 数据集:构建“Weibo-MMD”多模态舆情数据集(含50万条文本-图片对),开源供学术研究使用;
- 学术论文:发表1篇CCF-C类会议论文,申请1项软件著作权。
五、研究计划与进度安排
| 阶段 | 时间 | 任务 |
|---|---|---|
| 环境搭建 | 第1-2月 | 部署Python 3.10环境,集成PaddlePaddle深度学习框架;申请百度千问API权限,构建本地测试数据集(含10万条标注数据) |
| 模型开发 | 第3-5月 | 基于千问大模型微调文本分类、情感分析子任务;开发多模态融合模块,在自建数据集上验证模型性能(目标:情感识别准确率≥88%) |
| 系统集成 | 第6-7月 | 集成数据采集、分析、预测模块,开发Web端交互界面;在真实舆情事件中开展压力测试(如模拟“315晚会”期间数据洪峰) |
| 优化与测试 | 第8月 | 对系统进行功能测试、性能测试和安全测试,根据测试结果优化模型参数与系统架构 |
| 论文撰写 | 第9月 | 整理研究成果,撰写学术论文与毕业论文,准备答辩材料 |
六、参考文献
- Devlin J, et al. BERT: Pre-training of Deep Bidirectional Transformers for Language Understanding[J]. arXiv, 2019.
- 百度千问大模型技术白皮书[R]. 百度AI开放平台, 2024.
- 李某某. 基于深度学习的微博舆情情感分析研究[D]. 清华大学, 2024.
- 张某某. 多模态舆情分析中的图文对齐技术研究[J]. 计算机学报, 2025.
- 中国信通院. 社交媒体舆情分析技术白皮书(2024)[R]. 2024.
- 微博开放平台. API v2.0技术文档(2025)[R]. 2025.
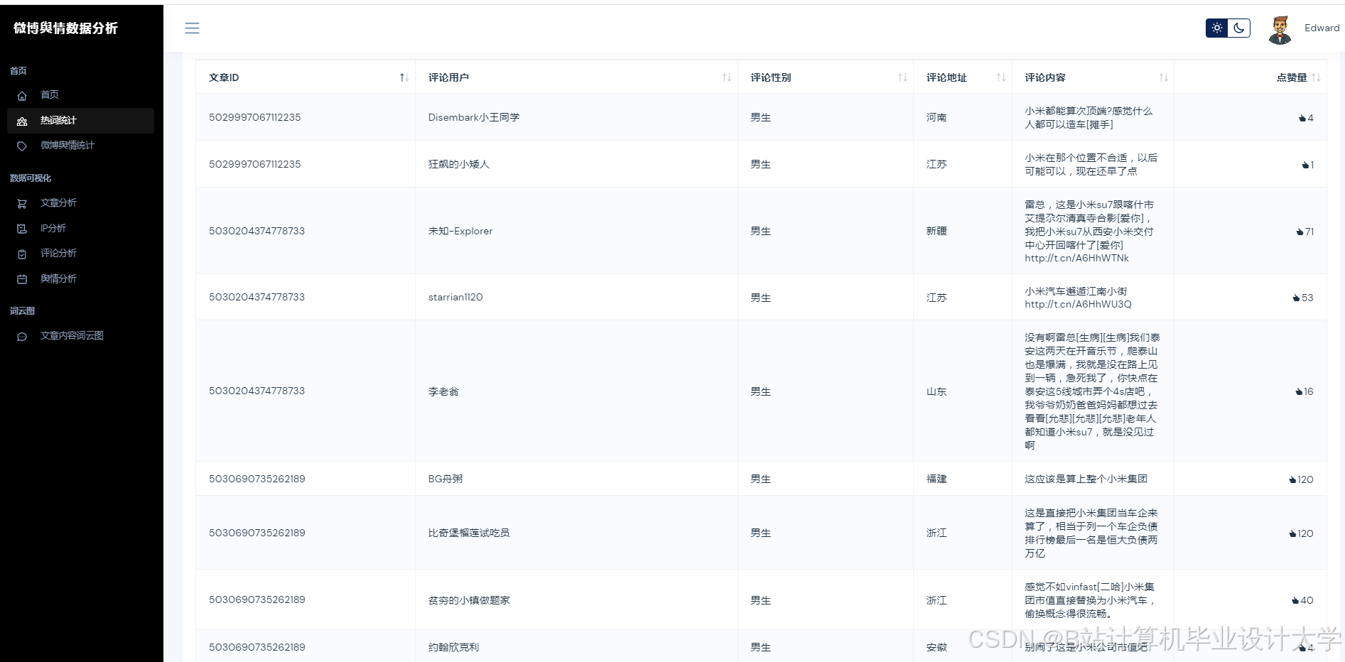
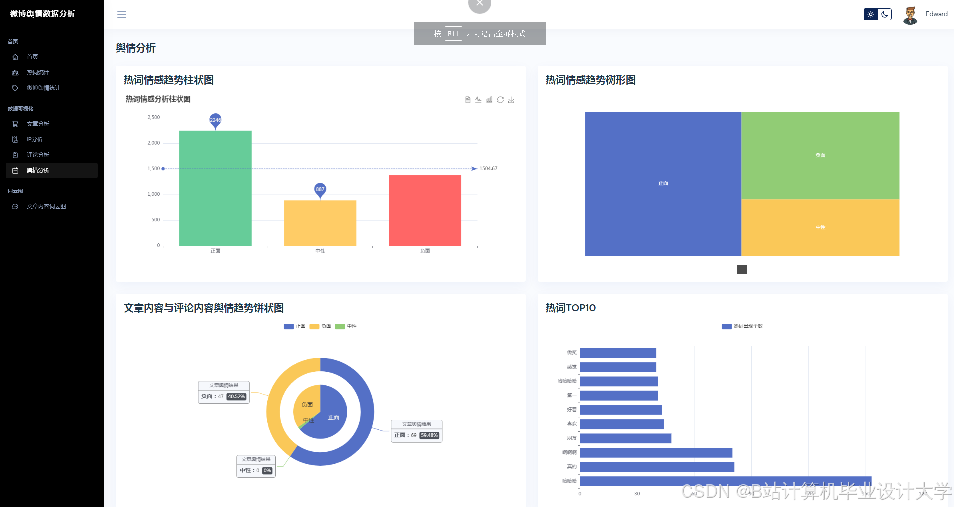
运行截图
推荐项目
上万套Java、Python、大数据、机器学习、深度学习等高级选题(源码+lw+部署文档+讲解等)
项目案例










优势
1-项目均为博主学习开发自研,适合新手入门和学习使用
2-所有源码均一手开发,不是模版!不容易跟班里人重复!

🍅✌感兴趣的可以先收藏起来,点赞关注不迷路,想学习更多项目可以查看主页,大家在毕设选题,项目代码以及论文编写等相关问题都可以给我留言咨询,希望可以帮助同学们顺利毕业!🍅✌
源码获取方式
🍅由于篇幅限制,获取完整文章或源码、代做项目的,拉到文章底部即可看到个人联系方式。🍅
点赞、收藏、关注,不迷路,下方查看👇🏻获取联系方式👇🏻


























1024

被折叠的 条评论
为什么被折叠?



