温馨提示:文末有 优快云 平台官方提供的学长联系方式的名片!
温馨提示:文末有 优快云 平台官方提供的学长联系方式的名片!
温馨提示:文末有 优快云 平台官方提供的学长联系方式的名片!
作者简介:Java领域优质创作者、优快云博客专家 、优快云内容合伙人、掘金特邀作者、阿里云博客专家、51CTO特邀作者、多年架构师设计经验、多年校企合作经验,被多个学校常年聘为校外企业导师,指导学生毕业设计并参与学生毕业答辩指导,有较为丰富的相关经验。期待与各位高校教师、企业讲师以及同行交流合作
主要内容:Java项目、Python项目、前端项目、PHP、ASP.NET、人工智能与大数据、单片机开发、物联网设计与开发设计、简历模板、学习资料、面试题库、技术互助、就业指导等
业务范围:免费功能设计、开题报告、任务书、中期检查PPT、系统功能实现、代码编写、论文编写和辅导、论文降重、长期答辩答疑辅导、腾讯会议一对一专业讲解辅导答辩、模拟答辩演练、和理解代码逻辑思路等。
收藏点赞不迷路 关注作者有好处
文末获取源码
感兴趣的可以先收藏起来,还有大家在毕设选题,项目以及论文编写等相关问题都可以给我留言咨询,希望帮助更多的人
介绍资料
任务书
项目名称: Park地铁客流量预测与交通大数据应用——基于地铁客流量大数据的分析与预测系统
项目背景:
随着城市化进程的加速,公共交通系统尤其是地铁系统在城市出行中扮演着越来越重要的角色。地铁客流量的准确预测对于地铁运营调度、乘客服务优化、资源分配等方面具有重要意义。通过收集和分析地铁客流量大数据,结合先进的预测技术和算法,可以实现对地铁客流量的精准预测,为地铁运营提供科学依据,提升整体运营效率和服务水平。本项目旨在构建一个基于地铁客流量大数据的分析与预测系统,为Park地铁提供决策支持。
项目目标:
-
地铁客流量数据采集与整合:设计并实现一个高效的数据采集系统,用于收集Park地铁的客流量数据,包括进站量、出站量、换乘量等,同时整合其他相关交通数据,如天气、节假日、特殊事件等。
-
地铁客流量数据分析:利用收集到的数据,进行数据挖掘和分析,揭示地铁客流量的变化规律,包括时间分布特征、空间分布特征等。
-
地铁客流量预测模型构建:基于历史客流量数据和其他相关因素,构建地铁客流量预测模型,采用机器学习算法(如时间序列分析、神经网络、随机森林等)进行模型训练和验证,实现对未来地铁客流量的准确预测。
-
预测结果可视化与决策支持:开发可视化界面,将预测结果以图表、地图等形式直观展示,同时提供决策支持功能,如运营调度建议、乘客服务优化建议等。
技术路线:
-
数据采集与整合:使用Python等编程语言编写数据采集脚本,结合API接口、数据库等技术手段,实现地铁客流量数据的实时采集和整合。
-
数据分析:利用Pandas、NumPy等数据处理库进行数据清洗、格式转换和特征提取,结合Matplotlib、Seaborn等可视化库进行初步的数据分析。
-
模型构建与训练:使用Scikit-learn、TensorFlow或PyTorch等机器学习库构建预测模型,进行模型训练和验证,选择最优模型参数。
-
可视化与决策支持:采用Dash、Plotly、ECharts等可视化框架,结合前端技术(如HTML、CSS、JavaScript)开发可视化界面,实现预测结果的直观展示和决策支持功能。
项目进度计划:
-
需求分析与项目规划(第1周):明确项目需求,制定技术路线,分配任务。
-
数据采集与整合系统开发(第2-3周):设计并实现数据采集系统,进行功能测试和性能优化,确保数据采集的准确性和实时性。
-
地铁客流量数据分析(第4-5周):对收集到的数据进行清洗、格式转换和特征提取,进行初步的数据分析,揭示地铁客流量的变化规律。
-
预测模型构建与训练(第6-8周):选择并构建预测模型,进行模型训练和验证,优化模型参数,提高预测准确性。
-
可视化与决策支持系统开发(第9-10周):设计并实现可视化界面和决策支持功能,将预测结果以图表、地图等形式展示,提供运营调度和乘客服务优化建议。
-
系统整合与测试(第11周):将数据采集、预测模型和可视化界面整合到统一平台,进行系统测试和性能优化,确保系统稳定运行。
-
项目总结与报告撰写(第12周):整理项目文档,撰写项目总结报告,包括技术实现、实验结果、项目经验和未来展望。
预期成果:
-
数据采集与整合系统:能够实时采集和整合Park地铁的客流量数据和其他相关交通数据。
-
地铁客流量预测模型:基于机器学习算法构建的预测模型,能够准确预测未来地铁客流量。
-
可视化与决策支持系统:直观展示预测结果和数据分析结果,提供运营调度和乘客服务优化建议。
团队成员与分工:
- 项目经理:负责整体规划、进度监控、团队协调。
- 数据采集工程师:负责地铁客流量数据和其他相关数据的采集与整合。
- 数据分析工程师:负责数据的清洗、格式转换、特征提取和初步分析。
- 模型构建工程师:负责预测模型的构建、训练和验证。
- 可视化开发工程师:负责可视化界面和决策支持功能的开发。
风险评估与应对措施:
-
数据质量问题:加强数据预处理和清洗环节,确保数据准确性和完整性;同时,考虑数据来源的多样性和可靠性,提高数据质量。
-
模型预测准确性:通过尝试不同的机器学习算法和参数调优,提高模型预测准确性;同时,考虑引入更多相关特征,增强模型泛化能力。
-
技术实现难度:定期组织技术讨论,邀请专家指导,及时解决技术难题;同时,关注最新技术动态,借鉴成功经验,提高技术实现效率。
-
项目延期风险:制定详细进度计划,定期评估项目进展,及时调整任务分配和进度安排;同时,建立有效的沟通机制,确保团队成员之间的信息共享和协作。
本任务书为Park地铁客流量预测与交通大数据应用项目的初步规划,具体实施细节可能根据项目进展和技术挑战进行适当调整。
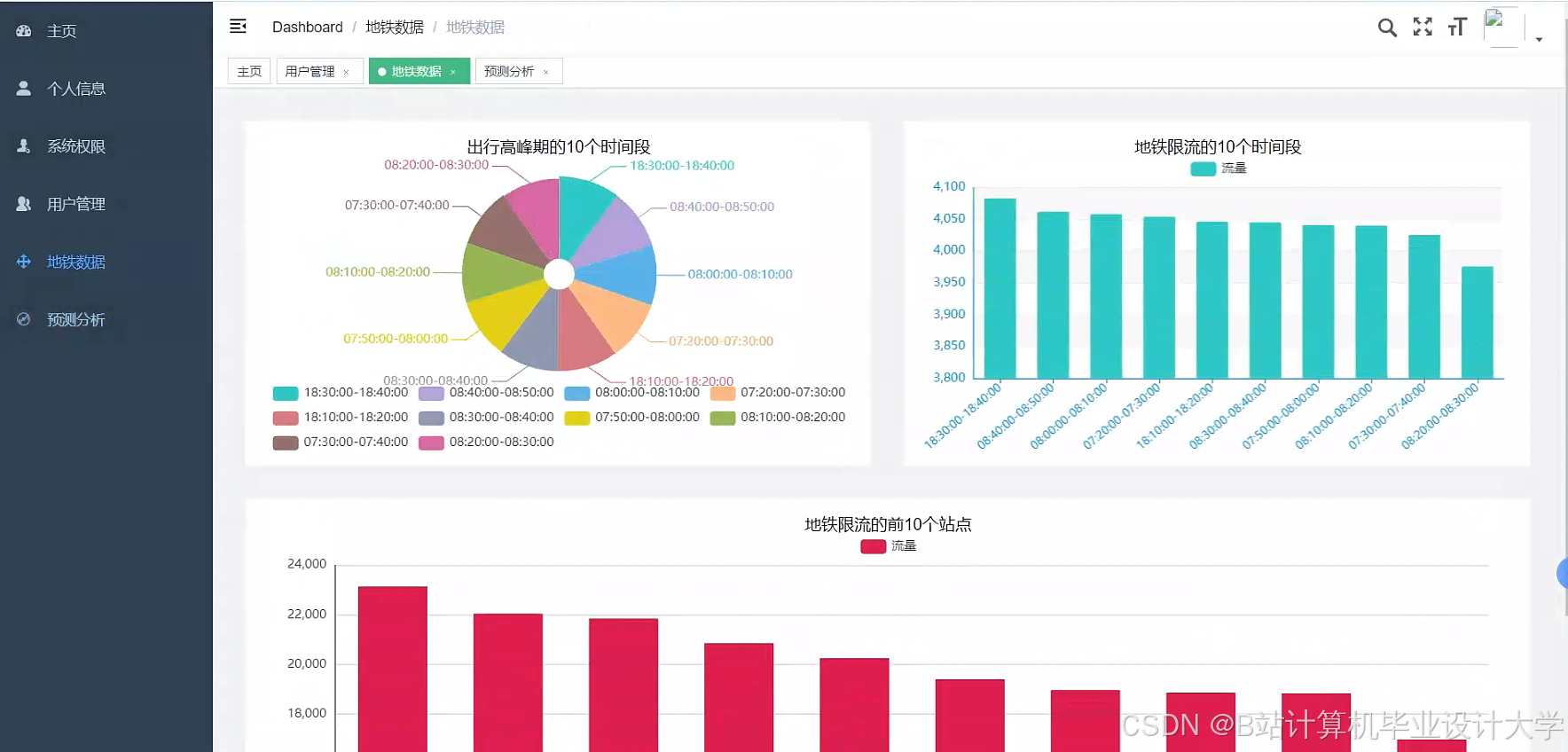
运行截图
推荐项目
上万套Java、Python、大数据、机器学习、深度学习等高级选题(源码+lw+部署文档+讲解等)
项目案例










优势
1-项目均为博主学习开发自研,适合新手入门和学习使用
2-所有源码均一手开发,不是模版!不容易跟班里人重复!

🍅✌感兴趣的可以先收藏起来,点赞关注不迷路,想学习更多项目可以查看主页,大家在毕设选题,项目代码以及论文编写等相关问题都可以给我留言咨询,希望可以帮助同学们顺利毕业!🍅✌
源码获取方式
🍅由于篇幅限制,获取完整文章或源码、代做项目的,拉到文章底部即可看到个人联系方式。🍅
点赞、收藏、关注,不迷路,下方查看👇🏻获取联系方式👇🏻









905

被折叠的 条评论
为什么被折叠?



