-
下载安装包
官网参考地址:https://grafana.com/docs/grafana/latest/installation/rpm/
wget https://dl.grafana.com/oss/release/grafana-7.2.0.linux-amd64.tar.gz -
解压安装包
tar -zxvf grafana-7.2.0.linux-amd64.tar.gz -
启动服务
./bin/grafana-server web
登录地址:http://localhost:3000
默认 用户名密码都是 admin -
添加influxdb数据源
创建数据源
输入influxdb 的数据源地址
输入influxdb 的数据源的数据库和用户名密码
5 创建监控大盘dashboard
点击+号选择dashboard 创建监控 看板

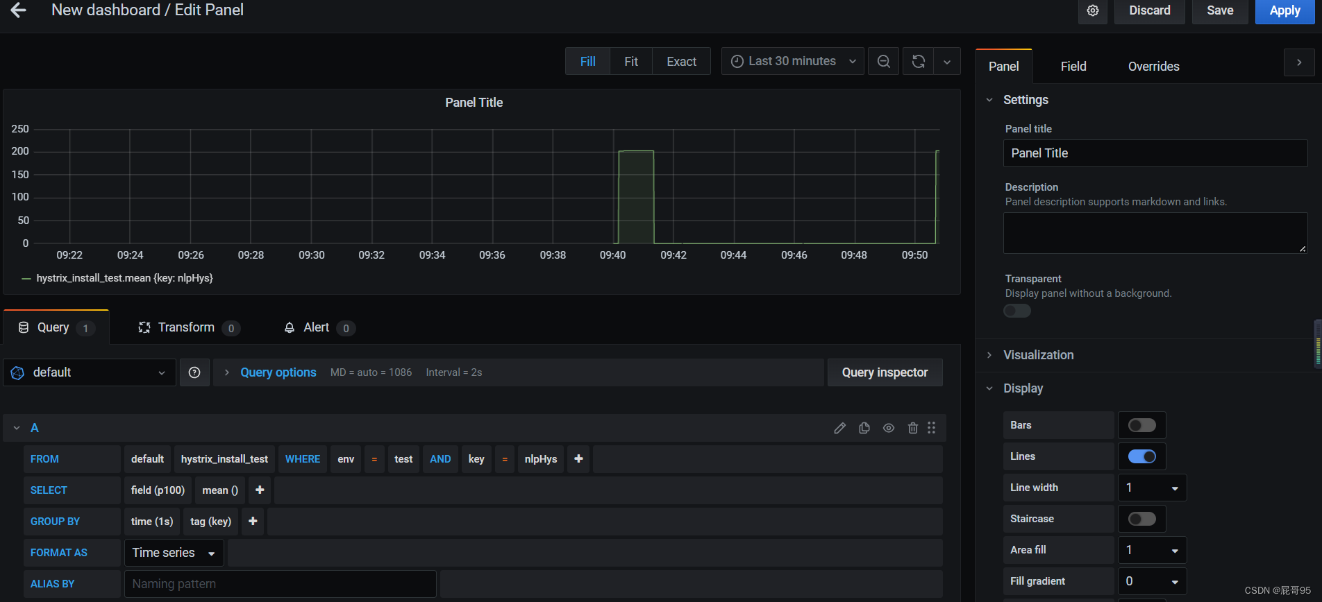
选择influxdb 中的表,根据字段筛选创建看板数据

本文档详细介绍了如何下载和安装Grafana的RPM包,然后进行解压并启动服务。通过访问默认的http://localhost:3000,并使用admin账号登录。接着,教程演示了如何添加InfluxDB数据源,输入相应的数据库信息。最后,展示了创建监控大盘dashboard的步骤,选择InfluxDB中的表来定制监控看板。
1465

被折叠的 条评论
为什么被折叠?



