网络设备采集简介
网络设备的问题通常会产生较大范围的影响,因此采集监控网络设备是一项常见的任务。不同公司在实施网络设备采集时可能采用不同的方案,主要有三类:
-
SNMP(Simple Network Management Protocol):SNMP是一种常用的网络管理协议,可以用于获取网络设备的状态和性能信息。大多数网络设备都支持SNMP,并提供了相应的MIB(Management Information Base)文件,用于定义设备的管理信息。比如常见监控系统的SolarWinds、Zabbix等监控系统都支持SNMP采集,可以通过配置SNMP参数和选择合适的MIB文件来实现对网络设备的采集。
-
CLI(Command Line Interface)采集:CLI采集是通过模拟用户登录设备的命令行界面,发送命令并解析输出结果来获取设备信息。这种方式需要针对不同设备的命令行语法进行编写和解析,相对较为复杂。工具如Ansible、Napalm可以通过CLI采集网络设备信息,用户可以编写适配不同设备的命令脚本,然后执行脚本获取设备数据。
-
API采集:一些网络设备提供了API接口,可以通过发送HTTP请求获取设备信息。这种方式需要了解设备的API文档、接口规范以及相应的认证和权限管理。网络管理平台如Cisco DNA Center、Juniper Junos Space可通过API采集网络设备信息,用户可以使用API调用获取设备数据。
不同的方案有各自的优缺点,可以简单地概括为:
-
SNMP采集相对简单,适用于大多数网络设备,但有时可能无法获取到某些特定信息。
-
CLI采集可以获取到更详细的设备信息,但需要编写和维护命令脚本,对不同设备需要进行适配。
-
API采集可以获取到丰富的设备信息,并且支持一些高级操作,但需要了解设备的API文档和规范。
夜莺网络设备功能介绍
夜莺专业版针对网络设备的采集,设计开发了网络设备采集模块,目前版本中采用了SNMP采集方案,通过灵活的SNMP协议以及丰富的内置采集模板,降低配置模板和维护的难度,用户可以方便快速地实现对网络设备的采集需求。

配置说明
夜莺网络设备监控使用主要有下面三个流程:

添加采集模版
采集模板是网络设备采集模块的一个重要组成部分,它可以帮助用户快速配置和采集特定品牌、型号的网络设备。

配置采集模板时,除了包含基础信息外,网络设备的OID信息是其中最关键的部分。不同厂家和型号之间可能存在不同的配置要求,尤其是对于较新型号或需要采集特殊数据的情况,这些信息可能在内置模板中并未包含。因此,用户可能需要新增或修改采集模板。
为了更优雅地进行配置,我们推荐使用通用与专用模板的组合模式。用户可以在配置网络设备采集时,结合多个采集模板。这种方式使得用户能够灵活创建和修改采集模板,确保满足各种网络设备的需求。
在当前版本中,我们已内置了十几个常见品牌的模板,后续还会持续丰富。
添加网络设备

点击进入网络设备后,可以看到左侧是一个业务组列表,和告警规则配置类似,网络设备的配置也都分别绑定在不同业务组中,选择业务组后才能新增网络设备的采集配置,它的具体配置内容如下图所示。

基础配置中,IP字段是其中一个关键标识,目前版本需要手动填入,还可以按需要填入机房,附加标签,仪表盘链接和备注。
监控采集中,除了常规的 SNMP 版本,协议,端口,超时时间和 Community,还有两个关键的配置:其一是采集 Agent,可筛选到当前业务组下的所有机器;另一个是采集模板,选择合适的采集模板即可完成采集配置。
批量添加网络设备
如果您有上百台网络设备要监控,一台一台配置其实很麻烦,因此我们提供了批量添加网络设备的功能,可以一次性添加要监控的所有网络设备。

配置告警&大盘
在保存配置后,稍等片刻,采集的数据就会上报给夜莺。用户就可以通过即时查询查看到采集的原始数据,例如查询snmp_network_status_outgoing指标的数据:

通过告警管理模块配置灵活的告警规则,可以选择克隆内置的告警规则进行修改。比如监测流量异常情况的告警规则,利用 promql 语法,查询输入流量是否超过了其最大速度的70%,如果超过了,则触发告警。

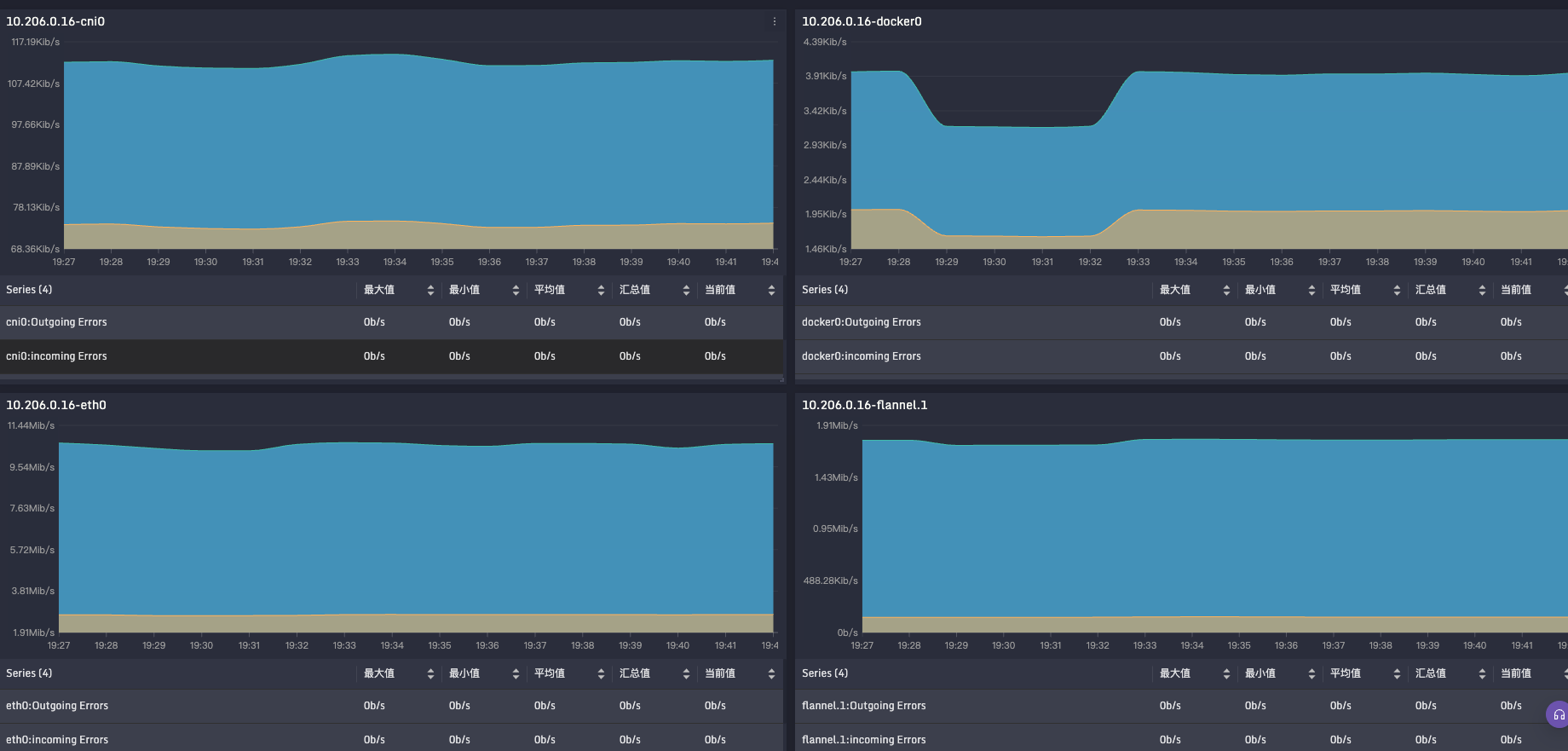
同时也可以通过专业的仪表盘模块,配置丰富的可视化大盘查看数据,例如下图所示(选择全屏显示可切换到暗黑模式)。帮助用户更直观地了解网络设备的状态和性能,及时发现问题并采取相应的措施。


总结
网络设备采集可以通过上述步骤快速完成。随着版本的演进,我们相信会有更加方便快捷的方式出现。如果您在使用过程中遇到任何问题,可以随时联系我们,我们将竭诚为您提供专业的服务。
本文介绍了网络设备采集的三种主要方法:SNMP、CLI和API,特别提到了夜莺专业版的SNMP采集模块及其配置流程,包括添加采集模板、配置网络设备和设置告警大盘。
1011

被折叠的 条评论
为什么被折叠?



