常用线程组
jp@gc - Stepping Thread Group (deprecated)

总线程100个,启动第一个线程前等待60秒,后从第0个线程开始加载,5秒加载完10个线程,运行30秒再增加10个线程,每次增加完线程运行30秒,达到最大线程数,持续运行600秒,最后每秒停止5个线程。
主要用途:
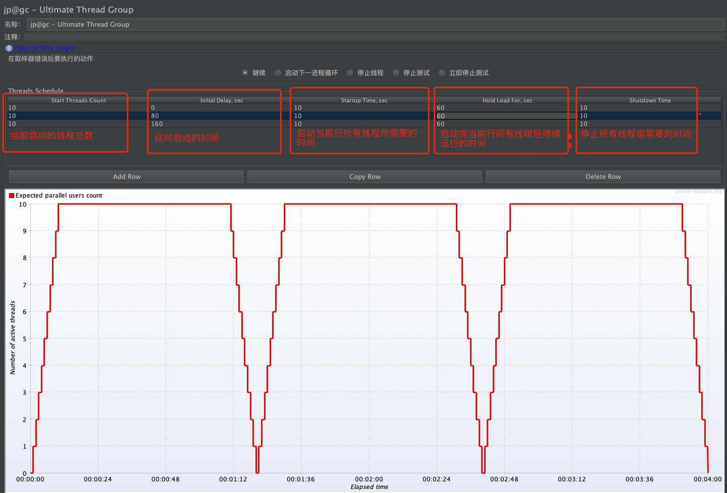
jp@gc - Ultimate Thread Group
当测试需求:进行波浪形的压力测试场景时,使用该线程组,例如:
- 测试场景总共有10个线程组,然后分三个波浪进行测试

主要用途:
- 测系统的内存是否正常回收:线程在停下来后,内存利用率跟随降下来
也可用来做梯级压力
- 测试测试场景总共有30个线程,分三次逐渐增加负载,每次增加10个线程

本文介绍了两种常见的线程组:`jp@gc-SteppingThreadGroup`和`jp@gc-UltimateThreadGroup`,分别用于波浪形压力测试和内存回收测试。前者模拟逐步增加线程,后者进行梯级压力测试,确保系统内存管理效率。
994

被折叠的 条评论
为什么被折叠?



