前言
某大学信息中心老师反应,用户反馈科研创新服务器平台有访问慢的情况,需要通过流量分析系统来了解系统的运行情况,此报告专门针对系统的性能数据做了分析。
信息中心已部署NetInside流量分析系统,使用流量分析系统提供实时和历史原始流量,以供安全取证、应用事务分析、网络质量监测以及深层网络分析。
报告内容
本报告内容主要为:系统性能分析、第一个慢页面性能分析、第二个慢页面性能分析。
分析时间
报告分析时间范围为:2022-03-11 9点—03-17 9点,时长共计6天。
分析结论
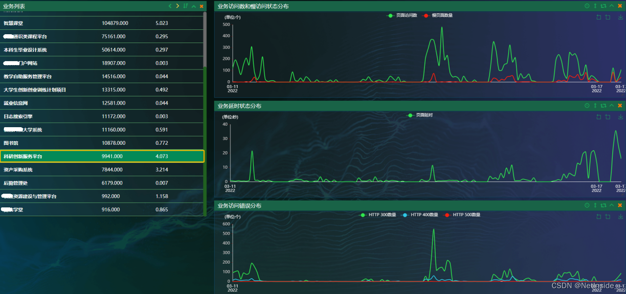
1、科研创新服务平台3月11日-17日9时,访问量为9941次。
2、其中11.2%访问为慢访问,即分析存在1119次访问时长超过5秒钟。
3、其中一次慢访问,客户端10.1.224.162,访问时长为257秒,主要原因是服务器响应时间过长。
4、其中第二次慢访问,客户端222.249.253.5 ,访问时长为62秒,主要原因是服务器响应时间长。
系统性能分析
3月11日-17日,总共访问量为9941次。
其中有1119次访问时长超过5秒钟,下图为慢访问的分布趋势。
根据慢访问页面排序,查看系统慢访问信息。
第一个慢页面性能分析
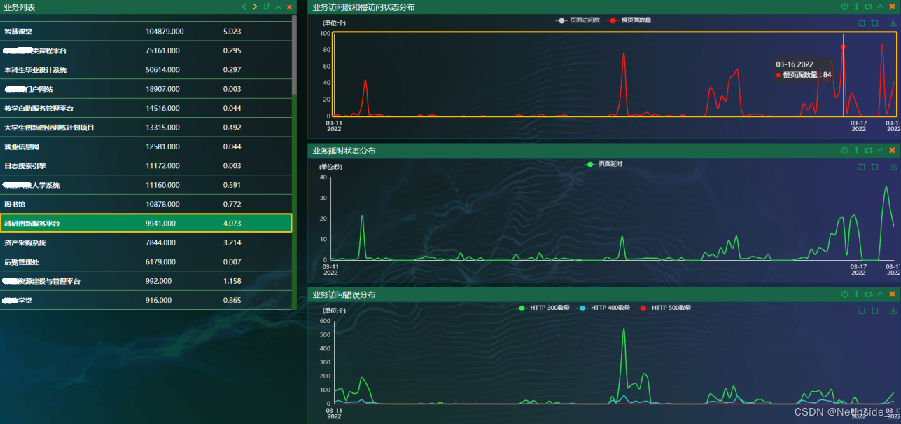
对第一个慢的页面族的慢访问详细展示。在访问这些对象时,页面延时较大,最大的一次响应时间为257秒。
详细展示了257秒的分布情况,原因是服务器响应时间长。

该报告针对某大学科研创新服务器平台的访问性能进行分析,发现访问量为9941次,其中11.2%的访问出现慢访问,最长达257秒。主要问题归因于服务器响应时间过长。
418

被折叠的 条评论
为什么被折叠?



