智慧社区是充分借助物联网、传感网、网络通讯技术,融入居民生活的各个环节当中,实现从家庭无线宽带覆盖、家居安防、家居智能、家庭娱乐、到社区智能化为一体的理想生活。基于多种物联数据、业务数据,建立标准化数据库,运用数据中台进行统一清洗管理,基于低代码开发平台,快速搭建智慧社区服务平台,搭载大屏端、PC 端、移动端,形成多种专题应用,将居民、物业、商家、开发商全面整合,挖掘社区范围内外资源潜力,建设生态高效、信息发达、经济繁荣新型现代化社区服务。

概述:
远眺智慧社区指挥驾驶舱涵盖可视化大屏、社区概况、房屋信息、人员信息、缴费信息、监控中心、设备中心、告警中心、电梯卫士、车辆信息、巡更信息、报修信息、公告信息等功能,通过物联网实现对社区各类信息全面采集,实现房、车、人、梯等社区基础信息统一管理,加强社区门禁、安防、监控、维修等日常统一监管服务,打造高效管理、智能生活的社区新形态。
功能架构图:

产品特点:
打通数据孤岛
打通传统物业系统各自独立,监控、道闸、梯控等功能分系统管理,多系统间信息可以进行串联。
提高硬件设备管理效率
克服小区设备及硬件设施多且杂的问题,从传统手工记账进化为电子数据记账,满足不同设备不同需求的维护要求。
提升人员管理效率
解决传统物业主要通过手工记账等方式进行人员信息管理的困境,通过平台快速录入所有人员信息,系统间相互关联,管理人员可以快速获取人员的实时信息。
电子巡更提升效率
全面取代传统保安巡更,巡更人员在指定时间,通过手机应用扫描指定地点的二维码,即可完成电子巡更的签到,巡更效果可以通过平台及时展现给管理人员进行查阅。
功能:
1 大屏多社区
模块集成社区概况、社区列表、地图标识、设备信息、设备故障统计、设备统计、历史告警、巡更占比、物业费用统计等于一身,针对多社区物业统一管理旗下社区场景,结合数据采集、汇总分析、横向对比功能,帮助管理人员提升决策力,提高多社区管理的效率。

2 社区大屏展示
页面通过物联网采集设备数据,展现社区布局图、巡更、缴费信息、车位、实时监控、实时出入信息、特殊群体、报修数据、设备告警统计等,通过可视化数据的方式,一张图展现社区概况,保证管理人员直观了解社区情况。

3 房屋详情
系统通过接入数据库,展现房屋各种信息,包括房屋详细信息、房屋人员信息、房屋人员出行记录、访客记录、缴费信息等,有助于管理人员查询过往信息,进行信息回溯。

4 人员详情
模块通过数据信息的接入,从人的角度出发,增删改查人员详细信息、人员所有房屋信息、人员车辆信息、人员出行记录,帮助园区对“人”及其关联因素进行管控。

5 监控中心
板块内集成接入小区内所有的监控设备,管理人员可以查看监控设备列表、监控设备在线/离线数、录像数据列表,对表内的信息进行浏览。

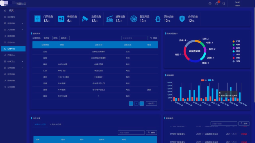
6 设备中心
平台内通过IoT平台接入的所有设备,统一在这一板块内进行展现,包括设备各分类数量、设备列表信息、设备类型统计、能耗统计、出入记录(车辆、人员)、维修保养信息等,除了方便管理人员的日常查询,事故发生时会出现告警,帮助管理人员快速定位事故。

7 电梯卫士列表
针对电梯硬件,进行全方位的平台监管,页面内展示信息包括告警提醒展示、电梯告警次数统计图、电梯告警处理统计、年检统计、维保统计等,帮助管理人员跟踪电梯运行情况,让社区的电梯事故率降到最低。

案例:
1 烟台智慧社区指挥驾驶舱
在满足物业管理、系统集成需求前提下,实现与公安安防大平台数据实时对接,并接入系统数据监控、大屏可视化,符合“平安智慧小区”综合安防管理平台的要求,系统稳定、安全、可靠,受到广大用户的一致认可与好评。

智慧社区利用物联网、传感网和网络通讯技术,整合居民生活的各个方面,建立标准化数据库和数据中台,通过低代码开发平台创建服务平台,涵盖大屏、PC、移动端应用。系统包括可视化大屏、房屋与人员信息管理、监控、设备管理等,提高管理效率,打造安全、智能的现代社区。案例中,烟台智慧社区项目实现了与公安安防平台的数据对接,获得用户好评。
269

被折叠的 条评论
为什么被折叠?



