中服云物联网开发平台4.0版主要包含8大能力:数据采集与控制、基础物联组件集、快速开发工具集、数据集管理、数据处理与分析、平台配置管理、手机端小程序、二次开发接口。是集开发、运行支撑、快速组装应用、数据调试仿真于一体的数据自动获取、数据分析、数据展示平台。其是设备与业务系统深度融合纽带,是数智化转型必不可少的核心支撑平台。

产品特色
【1】微服务组件化系统松耦合结构
【2】强大的数据计算和分析能力
【3】丰富的数据画像展示能力
【4】多租户支持能力
【5】应用快速组装能力
【6】快速开发能力
产品概述

1.数据采集与控制
1.1硬件网关
支持和自有多种型号的网关:NB、2G、4G、5G、wifi、有线;提供windows、linux网关、linux国产化网关、DTU、RTU。支持网关和中服云云端互联互通。

1.2数采协议
【1】具有支持智能楼宇设备、机床、能源表计、电力、水质、交通等行业设备的接入
【2】支持DCS、SCADA、PLC、数控系统、数据库、API接口、传感器、视频等不同种类接口的接入
【3】目前支持上百种国内外协议,支持自定义协议开发接入
【4】提供协议管理功能

1.3远程维护
【1】网关数据采集远程启停
【2】网关远程配置下发、配置上载
【3】网关远程OTA升级
【4】网关协议解析组件远程下载
【5】PLC、机床程序代码远程下发
1.4数据传输
【1】支持mqtt协议数据上传,下发
【2】支持数据加密安全传输
【3】支持多协议同时采集
【4】支持低频和高频数据采集
【5】支持各协议采集时单独设置采集频率
【6】支持网络中断后数据边缘端缓存,网络恢复后数据断点续传
【7】支持协议解析后传输和透传
【8】支持云端数据解析
1.5边缘计算
【1】能够设置算数表达式进行测点数据的计算
【2】能够通过计算产生衍生参数
【3】能够用流处理工具灵活定义数据流的多次连续处理后传输
1.6数据模拟

【1】支持边缘网关侧进行设备级实时数据模拟
【2】支持平台侧进行数万台设备级别的场景级实时、历史数据模拟
1.7远程控制
【1】支持小程序向设备端下发指令
【2】支持通过接口向设备端下发指令
【3】支持通过组态界面向设备端下发指令
【4】支持事件、报警,联动向设备端指令下发
【5】支持编排指令组,按逻辑规则向设备端下发指令
【6】支持配置规则链根据实时数据变化驱动业务向设备端下发指令
1.8数采视图
实时监控数采状态:在线、离线、真实还是模拟、离线提醒。

1.9数据通道管理
提供云端平台级和租户级的数据通道的管理。

1.10视频采集
【1】中服云视频网关采集
【2】摄像头设备管理
【3】视频存储管理
【4】支持海康、大华、天地伟业、360等主流摄像头视频采集
【5】支持从第三方视频服务器采集和支持onvif、RTSP协议
2. 基础物联组件集
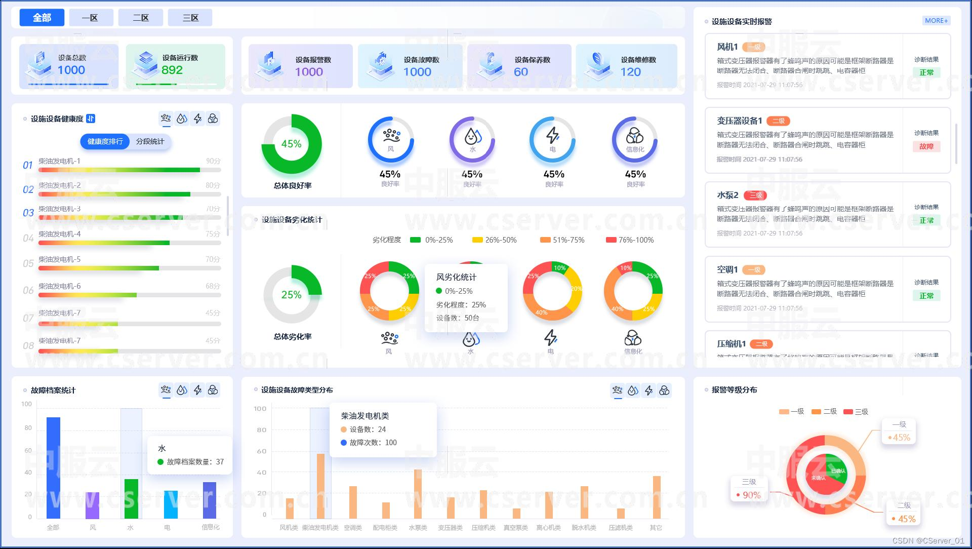
基础物联组件部分包括大量的基础物联组件,主要涵盖报警、设备监控、故障诊断、劣化分析、趋势预测、故障处理等环节的组件。分别如下:
2.1设备报警管理
提供报警规则配置、报警管理、报警数量、报警提醒等功能
报警规则配置:包括阈值配置、增速配置、自定义表达式配置、设备绑定、报警风暴配置等
报警管理:报警列表动态滚动显示、报警确认、报警处理
报警提醒:手机端、PC端消息提醒,点击查看详情,可处理

报警数量:功能点上显示最新未处理的报警数量

2.2设备数据监控
使用数据的方式,用不同的组件以不同的方式和视角展示设备状态、运行情况、性能、位置、故障、上线等。
【1】设备地图:显示设备在地图上分布位置,及其详细信息
【2】设备连接状态:用图标的方式显示每台设备的在线连接状态,可详细查看每台设备的历史连接状态、历史报警、时序数据
【3】设备运行状态:用图标的方式显示每台设备的真实运行状态,可详细查看每台设备的历史来状态、历史报警、时序数据

【4】设备实时数据:用图标的方式查看每台设备的元数据,关键实时数据
【5】设备历史数据:用图标的方式查看每台设备的元数据,历史数据、历史报警、历史诊断等
【6】数据监测:是一个可配置关键数据监测工具,根据用户的需要,用户自己可以选择要监测的设备、测点,以不同的方式监测关注点的动态实时数据和历史数据
【7】图表监测:是一个可配置关键图表监测工具,根据用户的需要,用户自己可以选择要监测的设备、测点,以不同的显示方式监测关注点的动态实时数据和历史数据

2.3设备视频监控
用视频的方式,直观的显示设备的外部状态、运行情况、性能、位置、故障、上线等。包括摄像头管理,云视频实时监控,历史视频点播。实现单屏、四屏直播,按时间等条件查询历史视频。

2.4设备故障诊断
设备故障诊断可利用相关模型进行故障分析,设备发生故障现象或者报警时,采用指定的数学模型进行诊断,确定设备出了什么故障、故障的部位、严重程度,以及什么原因造成的。功能主要包括:
【1】算法模型的管理:算法模型管理,可以不断的新增算法
【2】诊断方案配置:给不同的设备、报警、故障,选择不同算法模型,配置诊断方案
【3】诊断方式:分为手工诊断、自动诊断
【4】故障档案:发布出来的故障历史管理,供查看

2.5设备劣化分析
设备劣化是设备在使用过程中,由于零部件磨损、疲劳或环境造成的变形、腐蚀、老化等原因,使原有性能逐渐降低的现象。由于设备劣化,可表现在设备表面腐蚀、运动过程中的噪音增大、振动加剧、温度升高、功率下降等,有些参数可以通过传感器测得。通过获取长时间的数据,对数据的变化进行分析,就能得到设备的劣化程度。中服云物联网开发平台4.0版本给出了6种劣化分析模型:
【1】均值趋势法
【2】离散系数法
【3】震荡频率法
【4】多变量状态估计法
【5】空间距离分析法
【6】多变量相关学习法
其中,第6种方法,是需要通过深度学习训练得到,可以衍生出很多模型。其主要功能有:
【1】模型管理:劣化模型的管理,可以新增模型
【2】劣化分析配置:对不同的设备,选择不同的某些测点,选择合适的模型,进行配置
【3】劣化分析:包括:手工分析和自动周期性分析
【4】分析结果管理:结果查询、浏览

2.6设备数据趋势预测
根据某个测点过去一段时间的历史数据,预测未来一段时间的数据趋势,如果有问题,就发出报警提醒。

2.7快速故障工单
根据报警、故障情况,发起工单处理流程,驱动故障或报警的处理和记录。
2.8综合分析
主要包括四个内嵌功能组件,还可以通过工具进行配置更多的个性化综合分析大屏。
【1】设备健康概览
【2】设备健康中心
【3】设备档案总览
【4】设备大屏

3.快速开发工具集
中服云物联网开发平台4.0版本包括六大快速开发工具,具体如下:
3.1. 2D/3D组态工具
可视化2D、3D组态页面设计,设备数据动画、灯光、文字、图表绑定等,在线编辑在线部署在线使用。包括3000多个不同行业组件。具有动态数据显示和直接控制能力。


3.2大数据展示工具
包括可视化页面设计、设备相关数据大屏、看板展示、在线编辑、在线部署、在线使用,内含20多个组件和多个模板。
3.3报表工具
面向时序数据,配置周期性统计分析报表,系统会自动触发按时周期性统计分析时序数据,形成报表存储,供使用时浏览、查询、下载,报表样式类excel。

3.4数据模拟工具
当没有真实配置实际设备数采时,用此工具模拟测点产生时序数据,模拟真实数据,主要包括:
【1】模拟方案配置、单设备、场景模拟
【2】提供直线、正弦曲线、方波、抛物线、随机数、正态分布、excel导入数据生产方法
【3】提供历史数据模拟、实时模拟两种
【4】提供客户端程序分布式模拟
【5】具备几十万设备并发数据模拟能力。可配合平台完成上层应用系统的开发、测试、演示、验证工作
3.5工作流建模工具
用页面设计器可视化定义各类流程,包括多种活动环节,转移。支持流程仿真、仓库、分析统计等功能。
3.6数据流工具
对输入数据进行连续的过滤、变换、聚合、转换、计算等处理,输出新的结果;处理流程可图形化自定义存储,触发;可定义多条流程;可用于实时数据流处理和历史数据的批量处理;高并发支持,高负载承载;支持多种数据格式的输入输出。
4. 数据集管理
4.1多种数据类型管理
支持时序数据、关系数据、图片数据、文档数据、视频数据等不同数据类型的存储、上传、下载管理;支持分布式海量存储;支持部分数据类型的转换。
4.2数据视图
能够在线查看大部分数据。
4.3数据监控
对数据的存储空间、大小、访问进行监控。

5. 数据处理与分析
5.1实时数据流处理
采用流处理工具配置实时数据处理流程,生成数据集管理中的数据文件。
5.2历史数据流处理
采用流处理工具配置数据处理流程,对数据集中的数据进行连续处理,生成数据集中的新数据。
5.3数据空值处理
对数据文件中含有的空值批量替换成指定的值。
5.4数据类型异常处理
对数据文件中含有异常类型的数据进行批量替换。
5.5值异常处理
对数据文件中满足指定条件的数据进行批量替换。
5.6值替换处理
对数据文件中某些数据进行批量替换成指定的数据。
5.7归一化处理
把数据集变换为[0,1]区间的数据集:X' = [X - min(X)] / [max(X) - min(X)]。
5.8标准化处理
把数据集变换为均值为0,方差为1的数据集:X' = [X - mean(X)] / δ。
5.9中心化处理
把数据集变换为均值为0的数据集:X' = X - mean(X)。
5.10数据标注
为数据集快速打标签,标出每个样本的结果,主要用于机器监督学习。
5.11数据过滤
过滤掉设定条件的数据。
5.12数据图形降噪
用图形交互的方式去掉异常数据。

5.13中心化处理历史数据流处理排序法降噪
对数据排序后,再用交互的方式去掉异常数据。
5.14历史数据流处理深度学习、K均值聚类
平台包括:训练数据集、算法管理、模型训练、模型仓库几个部分。
训练数据集:训练数据集来源于数据集管理中的数据。
算法管理:V4.0版本现在包括:深度学习、k-means。
模型训练:选定算法,选定数据,训练模型。
模型仓库:对训练、测试好的模型在此处统一管理和发布。

5.15数据预测
采用arima算法,进行未来短时间内的数据预测,提供在线预测和接口调用两种方式。
6. 平台配置管理
6.1物联基础配置


6.2系统管理
对平台级的系统性配置管理,主要包括:
【1】织机构管理
【2】权限管理
【3】功能点管理
【4】数据字典管理
【5】系统框架布局设置
【6】日志管理
7. 手机端小程序
7.1手机端框架
主要包括多系统列表管理、框架布局、快捷菜单、全部菜单、消息等全局性功能。
7.2手机端功能
物联功能:设备地图、报警提醒、运行监控、流程待办处理等功能。
8. 开放API
【1】实时数据API
【2】历史数据API
【3】设备模型元数据API
【4】消息API
【5】各类组件类
【6】各类工具API
【7】各类工具类
【8】平台框架等通用API及类
本文介绍了中服云物联网开发平台4.0的八大能力,包括数据采集控制、组件集、开发工具、数据管理、处理分析、配置管理、手机小程序和二次开发接口。该平台集成了微服务架构、数据处理、多租户支持和边缘计算,助力企业实现设备与业务的深度融合,推动数智化转型。


8785

被折叠的 条评论
为什么被折叠?



