
点击卡片“Ambari EDP 大数据”,选择“设为星标”或“置顶”
回复“Ambari知识库”可领取独家整理的Ambari学习资料!

引言:一次彻底的革新
在经历了多年的 Ambari Metrics System (AMS) 痛点后,EDP 团队终于对 Ambari 的监控系统进行了一次彻底的改造。这次升级不仅仅是简单的功能优化,而是完全拥抱了 Prometheus 生态,为用户带来了全新的监控体验。
关于 Ambari Metrics 的槽点,可以看这篇文章:【技术革新】当古老的 Ambari Metrics 遇上现代监控:我们如何重构一个停滞不前的监控系统。
所以我们决定重构 Ambari 监控,重构后的监控功能:
完美接入了 Prometheus 全家桶
Prometheus 兼容的时序数据库都可以
内置了常用的监控大盘,拿来就能用
为自定义组件添加新监控,上手容易,学习门槛低。
我们不但把原来监控的功能都给保留了,还全面升级加强了一波。现在的监控更全面、更好用、想怎么扩展就怎么扩展。
1、Ambari 首页(工作台)
1)Ambari 旧版首页
实话说,Ambari Metrics 在首页的监控指标并不友好:
指标展示方式单一,缺乏直观性
自定义监控指标困难
大多数用户只是为了界面好看而运行 Ambari Metrics
添加自定义监控指标的学习门槛过高
2)Ambari EDP 新版首页
再来看下 Ambari EDP 新版首页,如下图所示:
默认展示"机器常用指标"
存活节点数量实时展示
节点启动时长监控(精确到秒级)
各节点CPU使用率
内存使用率
IO使用率
磁盘使用率
历史趋势图
支持灵活的面板定制
可自定义图表类型(时序图、柱状图、饼图等)
支持图表拖拽排序
面板布局自适应
一键设置监控面板自动刷新频率
便捷的时间范围选择
如下图所示:
“机器常用指标”是“仪表盘列表”的其中之一,目前还有 Hadoop、Yarn、HBase 等服务的监控仪表盘。
更多详细信息可跳转至 本文章节3、监控仪表盘管理 。
2、监控数据源管理
在 Ambari EDP 中,增加了监控数据源配置管理。EDP 支持很多数据源,只要是 Prometheus 兼容的数据库都可以,所以就需要这个管理界面了。
1)数据源列表
2)创建数据源
新增数据源类型“Prometheus Like”,也就是 Prometheus 兼容的数据库,支持的数据源有:
- Prometheus
- Thanos
- VictoriaMetrics Cluster Version
- VictoriaMetrics Single Version
- M3
- SLS
如下图所示:
3、监控仪表盘管理
在此页面可新增、导入、修改、克隆、导出、删除仪表盘。
点击某仪表盘,可维护该仪表盘的各图表,如下图所示:
添加图表的页面如下图所示:
也可以对已有图表进行管理(编辑、克隆、拷贝、删除等操作),如下图所示:
4、各服务中的监视页面 Metrics
1)Hadoop
Ambari 旧版监控
在 Ambari 旧版 HDFS 监控,只能展示有限的指标,自定义指标的门槛依旧很高,缺乏历史趋势分析能力。如下图所示:
Ambari EDP 新版监控
在 Ambari EDP 新版 HDFS 监控中,将指标以组件的维度进行展示,一个组件一个监控面板。并且每个监控面板的指标都非常丰富,且支持自定义图表。像 Prometheus + Grafana 一样的习惯配置即可。
- HDFS DataNode 监控大盘
- HDFS NameNode 系统资源监控
- HDFS 系统概览
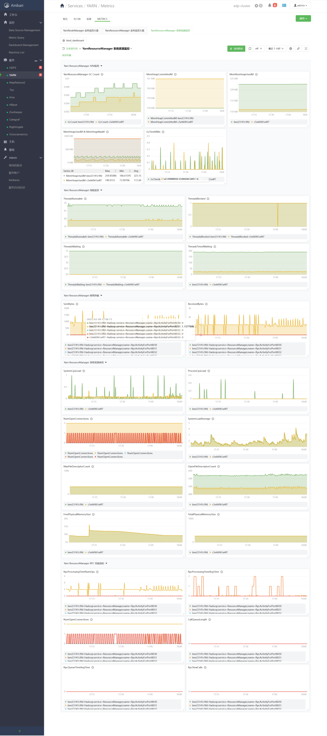
2)YARN
- YarnNodeManager 业务监控大屏
- YarnResourceManager 业务监控大屏
- YarnResourceManager 系统资源监控
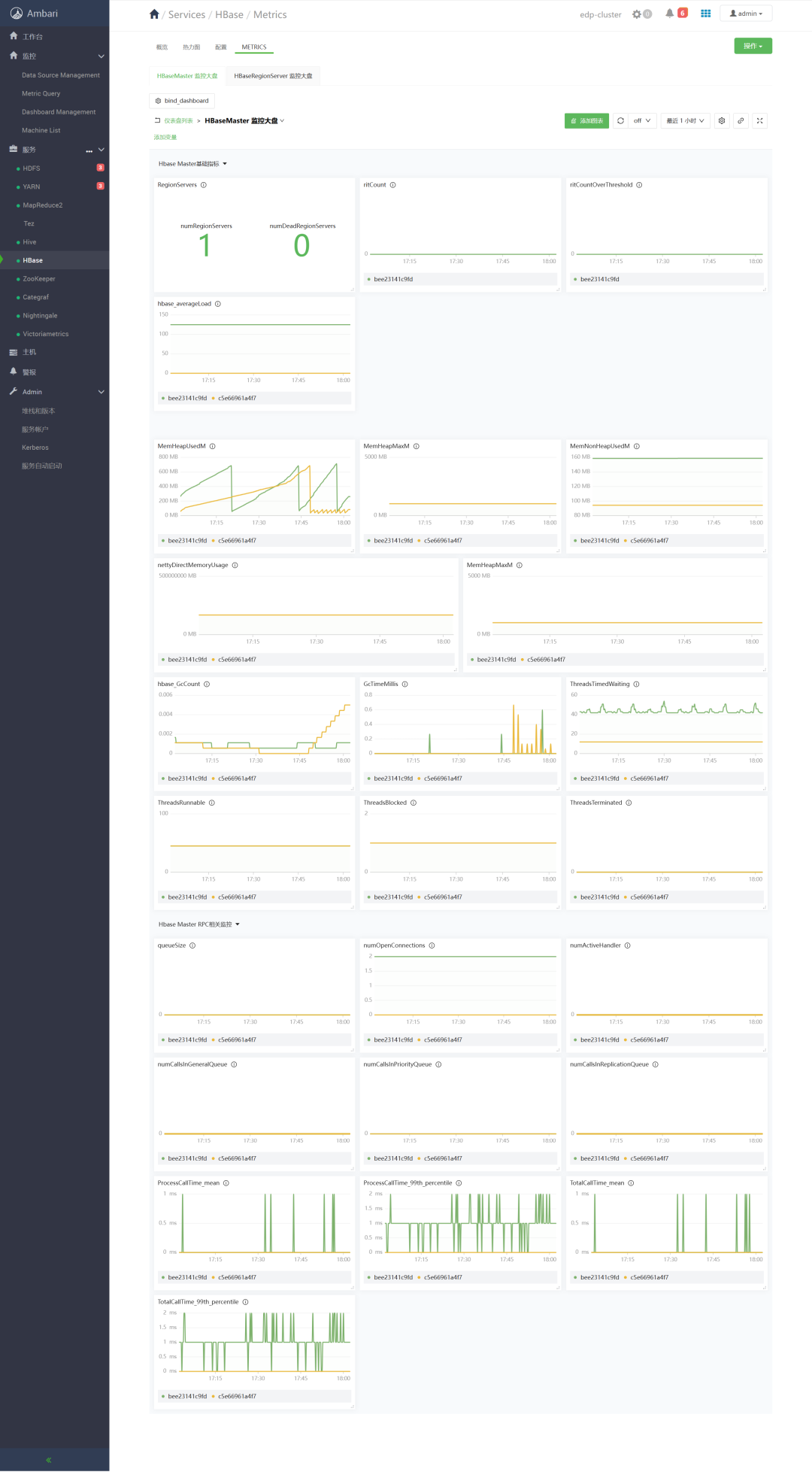
3)HBase
- HBaseMaster 监控大盘
- HBaseRegionServer 监控大盘
5、指标查询
可在“Metrics Query”页面查询指标值。拥有专业的查询界面
Table 视图(实时数据展示),可显示某一时刻的值,默认是当前时间。
Graph 视图(趋势分析),默认显示最近 1 小时(时间范围可任意选择)的该指标的历史趋势。
强大的查询功能:
支持复杂的 PromQL 查询
自动补全提示
查询历史记录
添加多个查询面板
添加查询面板,可继续查询指标。
6、总结
Ambari Metrics 监控指标不全面,自定义指标困难,监控数据不显示难排查等痛点,现如今已被 Ambari EDP 解决。Ambari EDP 通过监控数据源管理、监控仪表盘管理、指标查询、拥抱 Prometheus 生态,将 Ambari 监控功能变得更丰富、更强大!
对于熟悉 Prometheus 和 Grafana 的用户来说,新版监控系统将是一个熟悉且强大的工具。而对于新用户,完善的模板和直观的界面也能让他们快速上手。未来,我们将继续优化和增强这个系统,让它成为大数据平台运维的得力助手。
Ambari EDP 新版监控,替代了深受网友吐槽的 Ambari Metrics,拥抱了 Prometheus 生态,未来可期!
Ending


一个人可以走得很快,但一群人才能走得更远。Ambari EDP 为我们提供了 HDP 不更新、CDH 价格高昂的平替方案,支持各种国产操作系统,集成了 30+ 组件,形成了好用的大数据平台解决方案。欢迎大家点击左下角阅读原文了解 Ambari EDP,与我们取得联系,希望 Ambari EDP 提供的服务可以帮助到你。
最后,把我的座右铭送给大家:
执行是消除焦虑的有效办法,明确并拆解自己的目标,一直行动,剩下的交给时间。
共勉 💪。
戳“阅读原文”,查看Ambari EDP最新内容
1033

被折叠的 条评论
为什么被折叠?



