上周一个朋友找我,说他们大客户团队最近状态很奇怪:
- 机会不少,
- 拜访也很勤,
- 但签约进度总是拖,
- 一到复盘就不知道问题在哪。
这类情况太常见了。
不是团队不努力,而是大家缺少一个能真实反映销售推进情况的漏斗系统。
我花了2小时,把他们的漏斗体系从0到1搭了起来。
结构不复杂,但逻辑必须严谨。
两小时之后,原本模糊的问题清晰了:
- 哪一段推进不动、
- 哪些客户已经停滞、
- 哪些销售转化率异常好或异常差,
都直接呈现。
下面把过程完整拆开说,你照着这套思路,也能把自己团队的漏斗立起来。

一、先把看不见的问题亮出来:清数据、定边界
漏斗不是流程图,而是一套筛选逻辑。
所以第一步,不是画阶段,也不是做仪表盘,而是——清数据。
我让他们团队把过去三个月的机会逐条拉出来,只有一个要求:
给每条机会贴上真实推进动作,没有动作的先不进入漏斗。
动作是指:
- 本周内是否有沟通
- 是否有客户侧的实际反馈
- 是否有明确的下一步
- 是否有业务信息被补充
做完这一步,机会数量直接从120条降到55条。
https://s.fanruan.com/739bg
但这55条才是真正能跑漏斗的数据。
这一步的意义,是为了让漏斗呈现真实状态。
如果所有客户都被塞进系统,仪表盘永远是虚胖的。
这里顺便用上了系统的第一个功能:
- 自动同步跟进记录,
- 并按最近动作排序。
这样销售不用自己翻聊天记录、找会议纪要,系统直接按时间线拉出来,节省了大量整理时间。

二、阶段不是“标签”,是动作节点:确保每个阶段有清晰的判定
很多团队的漏斗阶段都太模糊了,比如
- “跟进中”
- “沟通中”
- “推进中”。
这种阶段无法判断推进质量,也没法归因。
于是我们直接按动作重新定义阶段:
- 初筛:客户场景基本明确,对方不排斥进一步了解
- 需求确认:至少完成一次有效访谈,双方对问题和预期达成一致
- 方案对齐:客户认可解决方向,至少确定核心价值点
- 关键人确认:明确决策链,关键人同意进入内部评估
- 商务处理:开始报价、预算确认或招采流程
- 成交

每个阶段都必须有一个进入动作和退出动作,例如:
- 需求确认必须有会议纪要或需求文档
- 方案对齐必须有客户对方案的明确反馈
- 关键人确认必须识别出决策结构
这里系统承担了一个关键角色:
- 每条记录进入下一阶段前,
- 系统会检查动作条件,
- 不满足就不能直接跳转。
这能有效避免销售凭感觉把客户往前推,而导致漏斗失真。
团队第一次看到规范化后的阶段,普遍反应是:“这样确实清楚多了。”

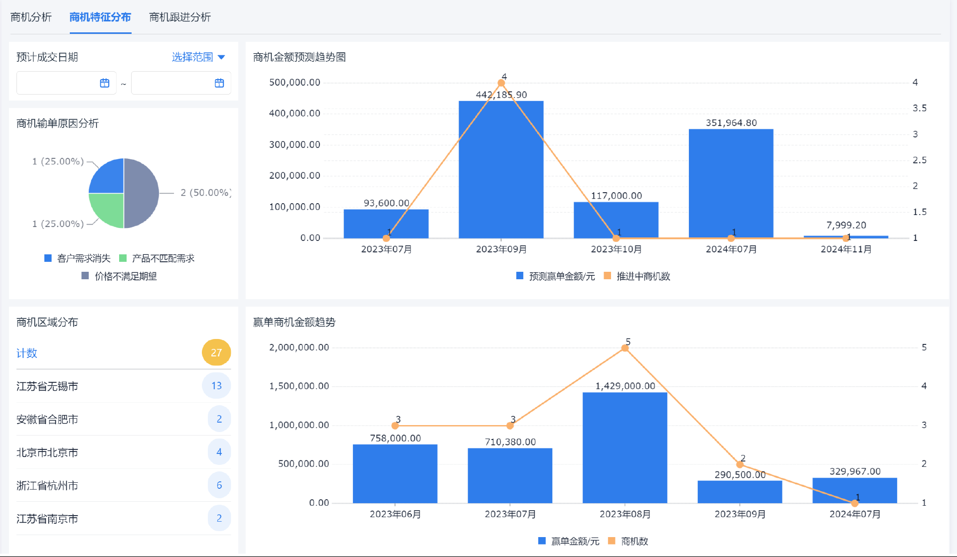
三、把漏斗跑起来:停留时长、转化率、推进节奏一眼识别
阶段定好后,我让数据跑进去,看三个核心指标:
1. 每阶段数量
能看到团队真正把客户堆在哪一段。
2. 停留时长
如果某段停留时间特别长,就是潜在流失点。
系统这里的功能很关键:
- 自动计算停留天数,
- 并按超时程度标色提醒。
销售不用手算,管理者也不用催,数据自动亮灯。

3. 转化率
按阶段算,例如:
- 初筛→需求确认
- 需求确认→方案对齐
- 方案对齐→商务处理
这些转化率可以直接告诉你瓶颈在哪。
这一步完成后,团队第一次看到了真正的问题:
- 60%的机会卡在“需求确认”,平均停留23天
- 有三个人“方案对齐→商务处理”转化率特别低
- 有14条机会已经30多天没有任何动作,但都还挂在漏斗里
过去大家凭感觉,看到这里直接安静了几秒。

四、定位瓶颈:大部分问题都出在中前段,而不是最后的商务
这支团队的问题很典型——表面上推进顺,但实际上需求环节没真正做深。
从数据上看,“初筛→需求确认”转化率只有20%出头,远低于行业水平。
我让他们把卡在这一段超过14天的客户逐条打开:
问题非常一致:
- 信息不完整
- 没有明确需求描述
- 客户的使用场景模糊
- 对方没有投入时间继续沟通
系统在这里帮了一个忙:
- 为每个阶段提供必填信息项(例如业务场景、关键流程、痛点描述等),
- 如果缺项,系统会提示需求未完备,
- 销售自己也能意识到问题点,不再盲推。
团队很快就明白:不是客户没需求,而是前期没有建立足够清晰的问题框架。
这个瓶颈找出来之后,转化率自然就有改进方向了。

五、处理流失:不是等客户拒绝,而是主动识别无动作客户
很多销售以为客户“不回复”只是正常节奏,但其实那是机会开始降温。
我让系统拉出一份“超过21天无动作”的客户列表,一共有18条。
这些机会表面上都还挂在某个阶段,但实际上已经没有推进迹象。
系统在这一步的作用是:
- 自动识别“无动作天数”
- 分类推送提醒
- 建议进入“暂停”或“长期跟进”状态
这样销售不用自己一个个翻记录,系统会自动告知哪些机会温度下降。
把这些机会处理掉之后,漏斗变得清爽,不再被假活跃数据干扰。
销售也轻松很多:不是机会少了,而是终于知道哪里值得花时间。

六、寻找增长点:谁做得好,不靠感觉判断
漏斗的最终目的不是挑错,而是找增长点。
我对比了不同销售在各阶段的转化率,差异很明显。
例如:
- A 同事“需求确认→方案对齐”转化率58%
- 团队平均只有34%
于是我们把 A 的方法拆出来,大家一起复盘:
- 他会提前让客户把业务流程画出来
- 他会把需求文档提前结构化
- 方案会直接对应客户场景,而不是套模板
- 每次会议后,他会在系统里整理关键动作,系统自动同步给相关同事
这些都是可复用的方法。
系统的“阶段对比报表”和“个人转化率视图”让这种差异非常直观,不需要靠主观判断。
复盘之后,团队整体的“需求确认→方案对齐”转化率,一个月涨了12%。

七、为什么2小时能跑起来?关键是“结构清楚 + 系统自动化”
很多人以为搭漏斗很复杂,其实关键是三件事:
1.阶段动作化
避免模糊标签,让每一步都有明确动作。
2.数据实时
靠系统
- 自动记录跟进、
- 计算停留时间、
- 识别无动作客户,
而不是人手动整理。

3.可视化呈现
包括:
- 各阶段数量
- 停留时长
- 转化率
- 个体差异
- 异常提醒
这三点齐了,漏斗就自然跑得动。
两小时不是魔法,是因为系统的逻辑足够清晰,功能足够简洁。

结语
大客户销售从来不是多努力就能多产出,关键是
- 方向、
- 节奏、
- 优先级
是否掌握得准确。
漏斗系统不是管理工具,而是让团队少走弯路的工作台。
只要数据真实、阶段清楚、推进透明,你会发现:
- 团队不需要被催,也能自己把机会往前推;
- 管理者不需要靠问,也能从数据里看到问题;
- 增长不是突然发生,而是通过结构化的流程一点一点累出来的。
如果你正计划把团队的漏斗体系升级成一套可持续使用的系统,这套拆解可以作为一个很好的起点。
1125

被折叠的 条评论
为什么被折叠?



