🔥🔥 AllData可定义数据中台,以数据平台为底座,以数据中台为桥梁,以机器学习平台为工厂,以大模型应用为上游产品,提供全链路数字化解决方案。
✨奥零数据科技官网:http://www.aolingdata.com
✨AllData开源项目:https://github.com/alldatacenter/alldata
✨AllData官方文档:https://alldata-document.readthedocs.io
✨AllData社区文档:https://docs.qq.com/doc/DVHlkSEtvVXVCdEFo

「 AllData数据中台 - 主页 」

「 元数据管理 - 模块功能汇总 」

「 元数据管理 - 功能点展示 」
「 元数据资产 」 数据库

「 元数据资产 」 数据模式

「 元数据资产 」 活动信息流

「 元数据资产 」 样本数据 
「 元数据资产 」 样本数据-分析器提取

「 元数据资产 」 查询

「 元数据资产 」 查询-添加查询

「 元数据资产 」 数据分析质控-数据表分析

「 元数据资产 」 数据分析质控-列分析

「 元数据资产 」 数据分析质控-数据质控

数据分析质控-数据质控测试

「 元数据资产 」 血缘关系

「 元数据资产 」 自定义属性

自定义属性-文档

「 元数据检测 」

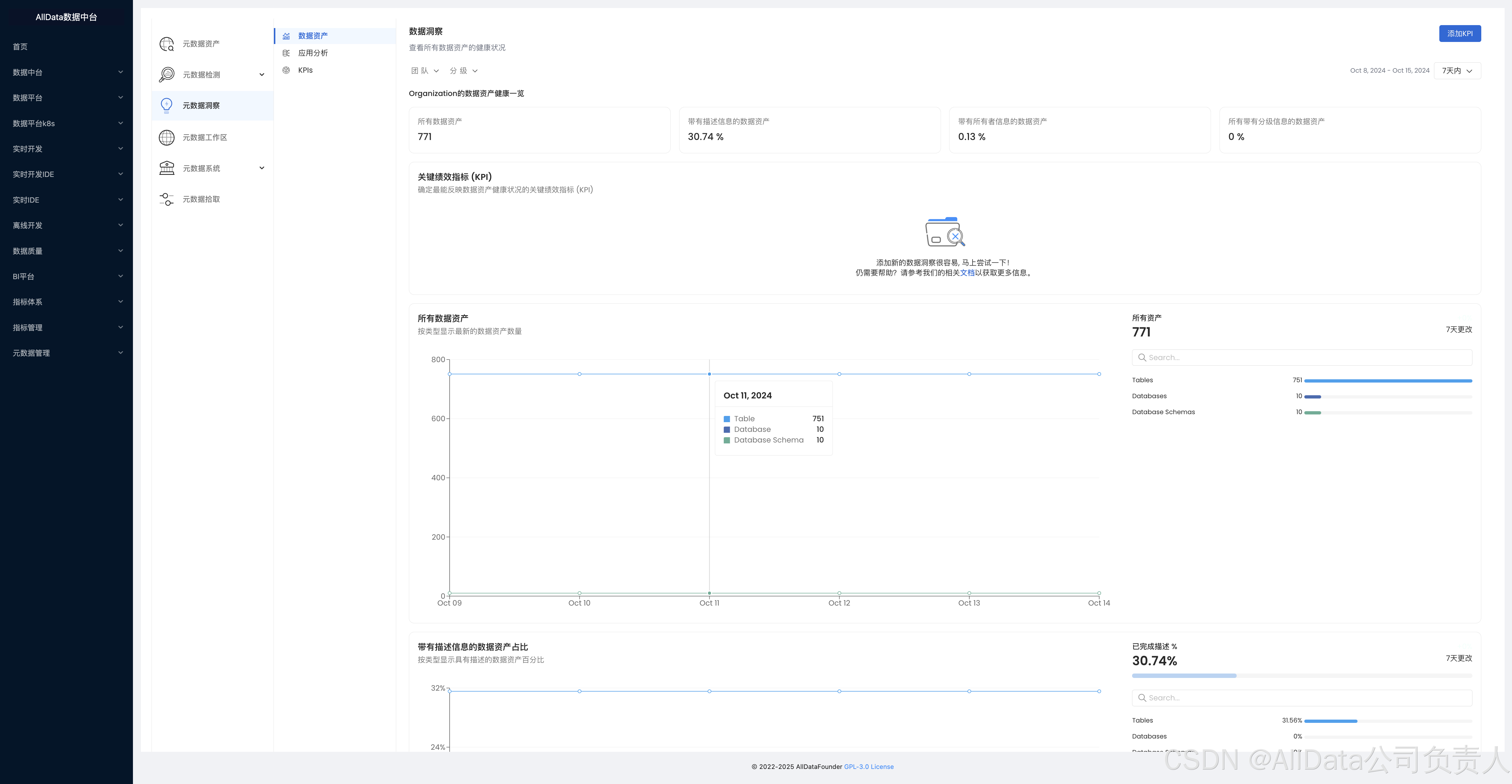
「 元数据洞察 」 数据资产

「 元数据洞察 」 应用分析

「 元数据洞察 」 KPIs

「 元数据工作区 」 添加元数据工作区 
「 元数据系统 」 术语库-添加术语

「 元数据系统 」 分类-添加分类

「 元数据拾取 」 服务+团队和用户管理

「 元数据拾取 」 服务

「 元数据拾取 」 团队和用户管理

「 元数据拾取 」 团队和用户管理-团队 
「 元数据拾取 」 团队和用户管理-角色

「 元数据拾取 」 团队和用户管理-策略

「 元数据拾取 」 团队和用户管理-用户 
「 元数据拾取 」 团队和用户管理-管理员


633

被折叠的 条评论
为什么被折叠?



