一、安装redis-exporter
在Docker Hub中选择oliver006版本的redis-exporter镜像,如下图所示:

使用下述命令下载稍微靠后一个版本的redis-exporter镜像:
docker pull oliver006/redis_exporter:v1.45.0

使用下述命令启动redis_exporter服务监控的本地服务:
docker run -d --name redis_exporter \
-p 9121:9121 oliver006/redis_exporter:v1.45.0 \
--redis.addr redis://192.168.1.108:6379 \
--redis.password ""

通过访问 http://192.168.1.108:9121/metrics 验证该采集服务是否正常:

二、prometheus中配置redis监控
在prometheus.yml文件中新增下述这段配置:
- job_name: "redis_exporter"
static_configs:
- targets: ["192.168.1.108:9121"]

重启prometheus服务:
./prometheus --config.file=prometheus.yml
访问 http://192.168.1.108:9090/ 在prometheus上进行查看:

三、Grafana中配置redis服务监控仪表盘
在Grafana官网中选择redis的监控模板, 这个模板代号为11835

在Grafana中选择“Dashboards”选项,点击Import:

在弹出的界面中输入模板代号11835,然后点击“Load”:

接着还需要指定该模板所对应的数据源,此处选择前面创建好的普罗米修斯数据源,最后点击“Import”,如下所示:

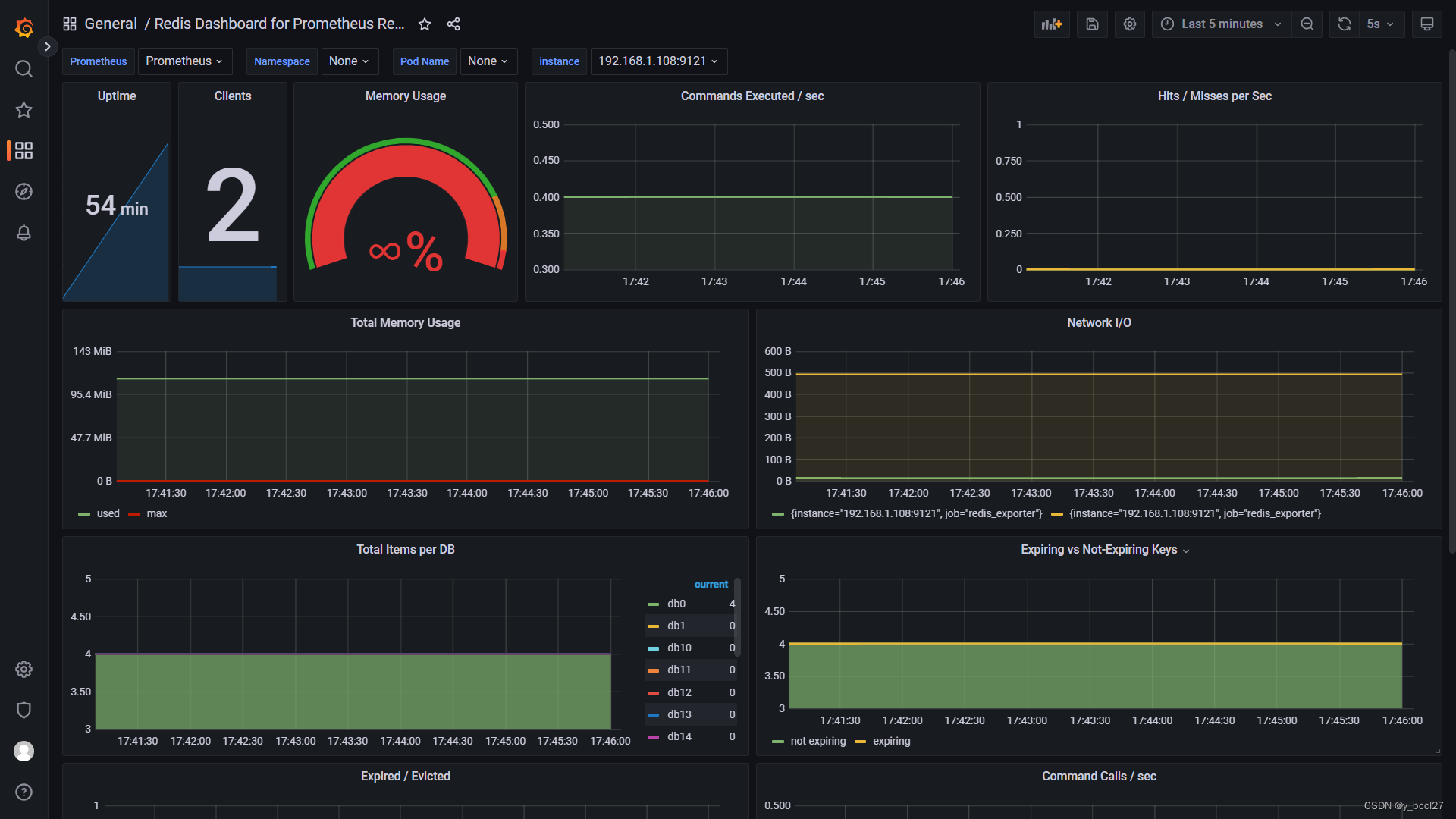
添加完成后在DashBoard处即可按Job和Host分类进行图形观看:

本文介绍了如何在Docker中安装redis_exporter,通过oliver006的镜像启动服务,并在Prometheus中配置redis监控。接着在Grafana中导入模板11835来配置redis服务的监控仪表盘,实现可视化监控。
898

被折叠的 条评论
为什么被折叠?



