一、安装grafana
在Docker Hub中选择下面这个版本的grafana,如下所示:

拉取最新的grafana镜像:
docker pull grafana/grafana

使用下述命令启动grafana:
docker run -d --name=grafana -p 3000:3000 grafana/grafana

访问 http://192.168.1.108:3000/ 登录grafana,默认账号和密码都是admin,登录后会提示是否修改默认密码(此处密码都修改为12345678):

二、grafana集成配置普罗米修斯
第一步:登录进grafana以后,我们需要通过下述方式添加“普罗米修斯”的数据源:

第二步: 选择prometheus

第三步:添加prometheus的服务器IP地址,默认端口为9090,其它默认,保存即可

保存完成后,在explore即可看到刚才添加的prometheus数据:

当然这时候,还是看不懂的,这时还需要下一步配置Dashboards界面,更加友好直观。
第四步:在添加好的Prometheus数据源中选择“Dashboards”,选择对应的模板点击“import”

然后在Dashboards中就会新增下面这么一行记录:

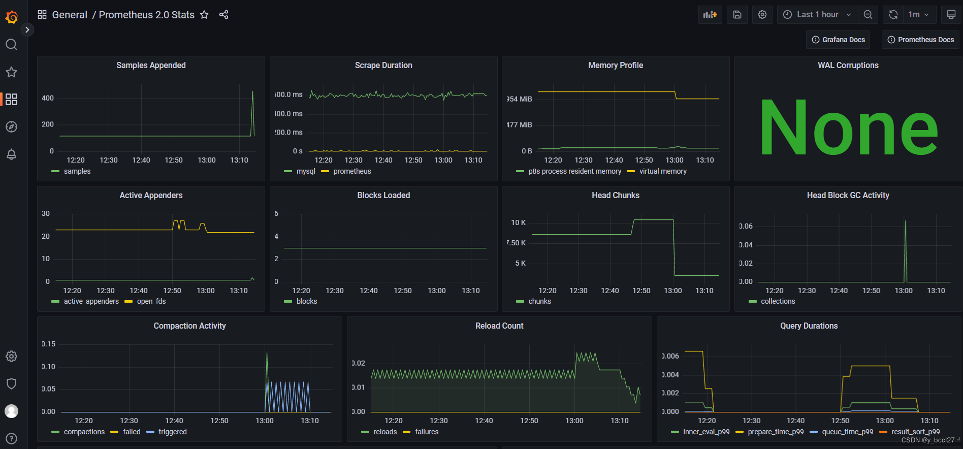
点击上图中的“Prometheus 2.0 Status”就可以看到Prometheus这个服务的监控指标:

三、prometheus集成node_exporter
node_exporter:这个服务主要是负责采集物理机、中间件的信息(针对的是Linux/Windows等主机服务器)。
第一步:访问 https://github.com/prometheus/node_exporter/releases 这个地址下载最新版本的node_exporter

![]()
第二步: 将该文件上传到192.168.1.108服务器的/home目录下,使用下述命令进行解压
tar -zxvf node_exporter-1.4.0.linux-amd64.tar.gz

第三步:进入到node_exporter的解压目录下,使用下述命令启动node_exporter服务
./node_exporter

node_exporter后台启动命令,不保存日志:
nohup ./node_exporter >/dev/null 2>&1 &
node_exporter后台启动命令,保存日志到/var/log/node_exporter.log:
nohup ./node_exporter >/var/log/node_exporter.log 2>&1 &
第四步:node_exporter启动后,默认监听端口为9100,在浏览器输入192.168.1.108:9100/metrics就可以查看访问所在主机服务器的监控指标。

第五步:在prometheus.yml中新增一组配置,并重启普罗米修斯
- job_name: "linux"
static_configs:
- targets: ['192.168.1.108:9100']

第六步: 官方提供了很多模板,可以自己根据需求喜好来选择,我们想看的是prometheus服务监控,当然只能选择prometheus相关的模板,其官方模块地址:
https://grafana.com/grafana/dashboards/
这里第1个就是prometheus接收node_exporter数据采集器显示指标数据的模板,这个模板代号为1860

第七步:在Grafana中选择“Dashboards”选项,点击Import

在弹出的界面中输入模板代号1860,然后点击“Load”:

接着还需要指定该模板所对应的数据源,此处选择前面创建好的普罗米修斯数据源,最后点击“Import”,如下所示:

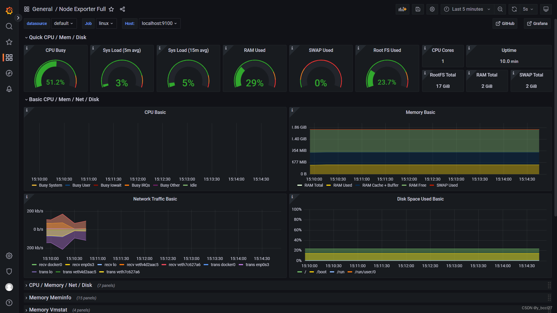
添加完成后在DashBoard处即可按Job和Host分类进行图形观看:

本文详细介绍了如何使用Docker安装Grafana,以及如何将Grafana与Prometheus集成,配置数据源,并导入模板实现服务器监控。同时,还涵盖了Prometheus集成node_exporter的步骤,以收集主机服务器的监控指标。
413

被折叠的 条评论
为什么被折叠?



