MapGIS Cloud ManagerGIS站点管理-添加节点
一、介绍
MapGIS Cloud Manager 与虚拟化、容器化平台无缝融合,实现多种资源的统一管理与运维,采用租户机制实现云GIS资源的“分级管理、分别维护”,提供专业、简洁的一站式运维管理服务。

二、添加节点
节点管理中,一个租户只能创建一个默认的集群,因此这里只能在默认的集群中增删节点。
即在集群环境中添加物理机类型的MapGIS IGServer服务器节点。请注意在添加节点的操作前,先要确保连通的网络环境中已存在配置好了MapGIS IGServer环境的物理机器。
添加MapGIS IGServer服务器节点的具体操作步骤为:
1、点击"站点管理"->“IGServer”,切换到"节点管理"页面。

2、点击页面上侧"添加节点",在弹出的"添加节点"操作窗口中,设置所要添加的MapGIS IGServer服务器节点的信息,包括MapGIS IGServer的服务器IP、服务器名称、端口、用户名和密码,然后单击"确定"按钮即可添加此节点,单击"取消"按钮则取消本次添加节点操作。

MapGIS IGServer服务器节点的信息设置项说明:
- 【节点IP】:已经配置MapGIS IGServer环境的服务器的IP地址,确保网络连通。
- 【名称】:设置此节点的名称,即为当前MapGIS IGServer服务器节点的标识。
- 【端口】:MapGIS IGServer的服务端口,默认为8089,应与MapGIS IGServer服务器的服务端口设置保持一致。
- 【用户名】:MapGIS IGServer服务器的服务管理器(MapGIS Server Manager)管理员的用户名(默认为admin),应与MapGIS IGServer服务器设置的管理员账号保持一致。
- 【密码】:MapGIS IGServer服务器的服务管理器(MapGIS Server Manager)管理员的用户密码(默认为sa.mapgis),应与MapGIS IGServer服务器设置的管理员账号保持一致。
- 【服务同步】:可自动将MapGIS IGServer服务器节点上的数据服务和功能服务同步到MapGIS Cloud Manager的服务仓库进行管理、应用。
3、在"添加节点"操作窗口中单击"确定"按钮后,进入添加节点的处理操作。若成功添加节点,则在节点列表最后增加一个节点项;若添加节点失败,则提示失败的具体信息,如图所示:
4、在节点列表中,提供了针对单个服务器节点的启用/禁用、详情、编辑、同步、删除、重启等功能。
- 【启用/禁用】:节点启用,即启动当前节点服务器的MapGIS IGServer服务,节点处于启用状态。在此提供节点启动功能,便于在MapGIS云运维管理平台控制节点服务器的服务状态。在节点列表中,默认显示都是“启用”;单击“是否禁用”栏下的“修改”,可改为“禁用”。

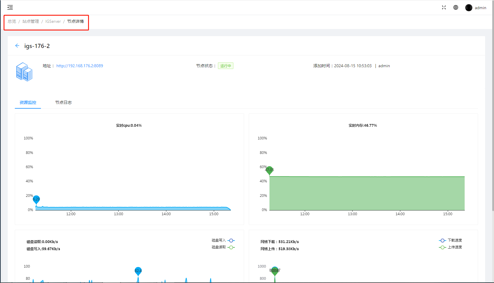
- 【详情】:在节点列表中,列出了当前集群环境中所有MapGIS IGServer服务器节点信息,包括节点的IP地址、端口、状态等,还在操作列中提供了对单个MapGIS IGServer服务器节点的管理功能。单击某个节点(如server1)右侧操作列中的"详情"按钮,进入单节点管理界面,默认显示服务器的详细信息。在单节点管理页面,可以管理查看此节点的服务器详情信息和资源监控信息。

- 【编辑】:节点编辑,即修改主机的服务器IP、服务器名称和端口信息,便于MapGIS IGServer服务器节点的环境配置更新后MapGIS云运维管理平台能同步修改,确保节点能正常使用。
在节点列表中,单击需修改节点项的操作栏中的"编辑"。

弹出修改主机窗口,如图所示,在此窗口中根据需要设置更新主机的服务器IP、服务器名称和端口信息。
最后单击"确定"按钮即可,修改后的主机信息相应更新至节点列表中,"取消"按钮则为放弃当前修改操作。

- 【同步】:节点同步,即将当前MapGIS IGServer服务器节点下的数据服务,同步到MapGIS云运维管理系统的服务仓库,便于管理维护整个平台资源的有效性。
在节点列表中,单击需同步节点项的操作栏中的“同步”,弹出服务同步对话框,用户可以选择性同步,同步以后可在服务管理下的服务实例、服务数据管理列表下查看。

- 【删除】:节点删除,即将当前节点永久删除。点击"删除"弹出删除节点提示框,点击确认,节点将从列表中永久移除。

- 【重启】: 节点重启,即将当前IGS节点重新启动。点击"启动"弹出重启节点提示框,点击确认,节点将执行重启操作,重启过程中状态会由异常变正常。

- 【查询】:在节点列表右上方,设置了节点查询功能框,支持按名称/IP/状态检索节点信息。

- 【节点服务编辑】:在节点列表右上方,设置了节点服务编辑,支持将节点服务同步到其它节点。

333

被折叠的 条评论
为什么被折叠?



